网络安全产品、自动化运维产品、ERP/CRM等产品

21 阅读2分钟

我计划将我的网络安全产品、自动化运维产品、ERP/CRM等产品将全面接入智能体,做一个新版本的全面改造和升级。

#终端侦测与响应系统
(EDR)
#网络侦测与响应系统(NDR)
#扩展侦测与响应系统(XDR)
#自动化渗透测试系统(PTS)
#云原生安全管理平台(CNAPP)
#企业资产攻击面管理系统(CAASM)
#资产暴露面管理系统(AEMS)
#Web防火墙(WAF)
#网络安全态势感知平台(SSAP)
#浏览器安全监测防护系统(BSMPS)
#网络安全蜜罐管理系统(HoneyPot)
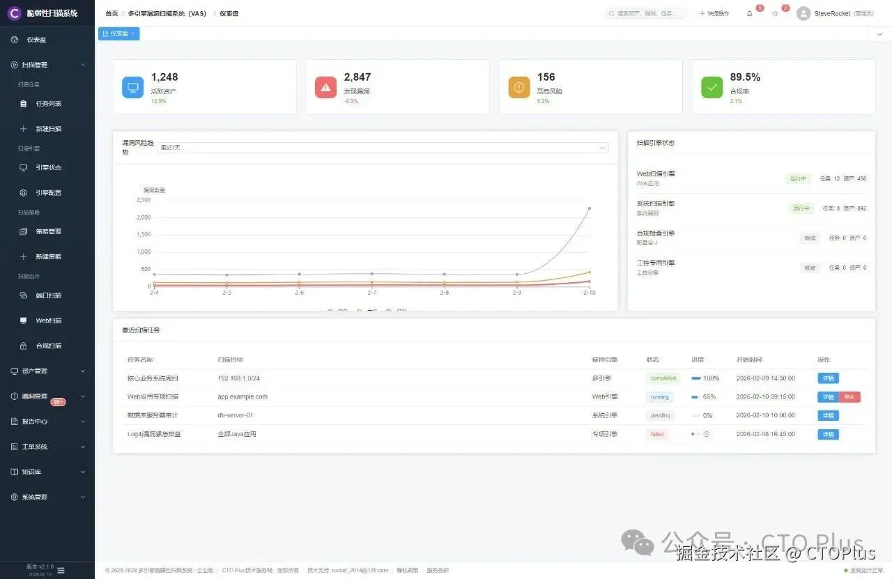
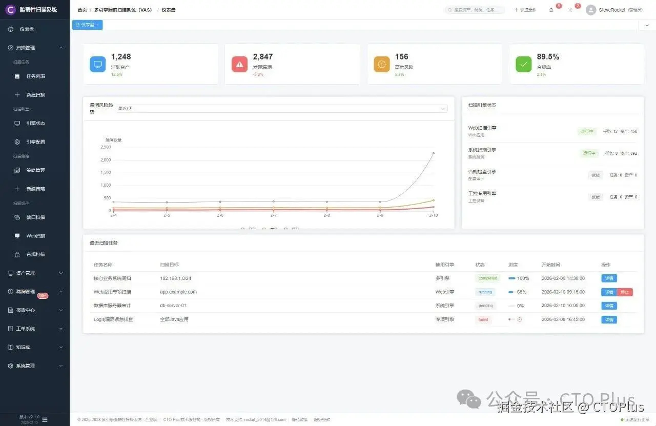
#多引擎漏洞扫描系统(VAS)
#威胁情报中心(TIS)
#安全编排与自动化响应(SOAR)
#威胁狩猎系统(ThreatHunt)
#资产安全配置管理系统(SCMDB)
#安全事件收集与告警管理系统(SIEM)
#多源日志审计系统(LAS)
#自动化网络安全应急响应工具系统(NSRT)
#网络安全自动化测评系统(ASES)
#网络安全用户实体行为分析系统(UEBA)
#企业网络安全运维工具系统(SecTools)
#工业企业信息安全监测中心(IoTSOC)
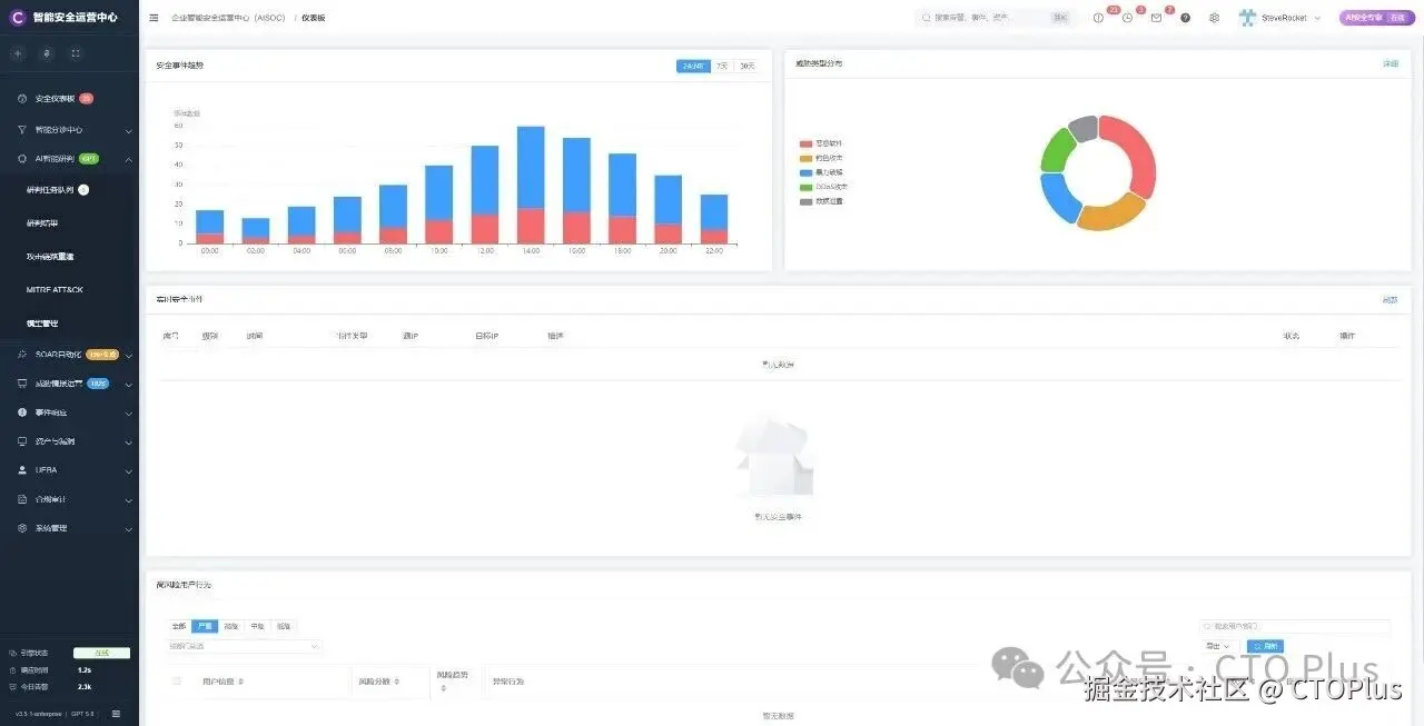
#企业智能安全运营中心(AISOC)
#智能安全运维平台(AIDevSecOps)
#软件开发生命周期管理系统(SDLC)
#企业运维工具系统(OpsTools)
#运维智能监控告警管理平台(AIMAMS)
#自动化测试系统(AutoTest)
#自动化运维系统(AutoOps)
#企业网络工具系统(NTools)
#IT流程管理系统(ITSM)
#跨境电商企业资源管理系统(ERP)
#企业客户关系管理系统(CRM)
#运输管理系统(TMS)
#跨境电商仓库管理系统(WMS)
#财务管理系统(FMS)
#物联网管理系统(IoTS)
#电商智能BI系统(BI)
#制造执行管理系统(MES)
#质量管理系统(QMS)
#精准营销管理系统(PMS)
#智能生产管理系统(SPMS)
#智能互联网分布式爬虫系统(AISpider)

c0e41f5a406ae4dcd700ef4d351fbbf5.jpg 1ede0227ac3dd26008ed9fc135084761.jpg 具体内容请关注我的官网:www.mdrsec.com
企业智能安全运营中心AISOC
资产配置管理系统cmdb
openclaw小龙虾🦞🦞🦞
15年我开发了一个agent
【门户篇】技术中心 · 系统性 · 最新最流行的技术栈 持续更新