企业智能安全运营中心AISOC

29 阅读1分钟

a67fc22dcd2bb2464a9e670f323e1980.jpg

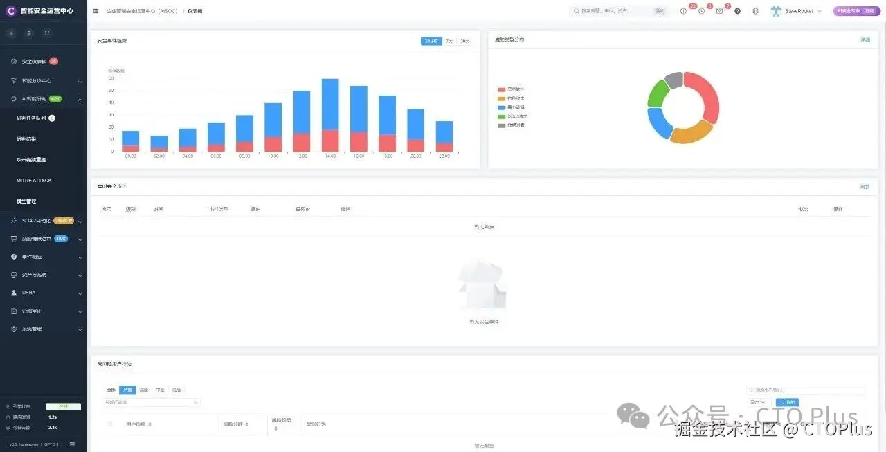
企业智能安全运营中心AISOC

以往我们开发的soc产品没有AI功能,近年来随着ChatGPT、 DeepSeek 、openclaw等大模型和智能体的出现,我把AI的这个角色整合到了我的soc平台,形成一个智能的安全运营中心。让安全运营中心效率更高,响应速度更快更精准。
同时AISOC,整合了ueba、attck、edr、SIEM、威胁情报等功能,让这款企业级安全运营中心AISOC功能更加强大。

网络安全智能agent
企业级网络安全产品各个子系统

#智能安全运营中心AISOC #ChatGPT与DeepSeek集成 #企业安全运营新趋势 #智能体提升安全保障
#智能安防系统应用 #数据可视化展示 #ChatGPT与DeepSeek #AI在安全管理的应用 #智能安全运营中心 #企业安全大数据分析 #智能体整合平台 #openclaw #openclaw安装
#风险评估与管理 #网络安全态势分析 #数据可视化报告 #企业安全运营中心 #智能安防系统 #企业安全管理 #企业智能安全运营中心 #数据可视化报告解读 #网络安全风险评估 #AISOC安全态势分析 #企业安全运营策略