性能测试和压测

27 阅读1分钟

一、性能测试主要是摸底爬高看下所需要的指标结果: 目前测试的主要是1,2,3,4并发或4,8,12,16,18,20,25并发测试5分钟/并发,主要看的是首包和rtf的结果。一般首包不能超过1000ms,rtf<0.8.通过摸底爬高最终定单台机器能够承载多少并发。

二、稳定性测试==> 压测: 就是长时间的跑代码看是否有异常出现:例如常见的问题: 1.内存泄漏 2.资源池被打满崩溃

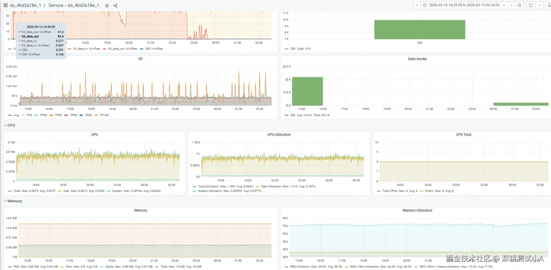
测试时长,一般是晚上19:00左右启动任务,12h.第二天早上看结果; 1.会在仪表盘中看error的请求,并分析结果。 2.看系统监控:主要是分析水位资源: 分为两种机器: ①下图是GPU机器,会有GPU CPU 和Memory的利用率。GPU的利用率越高越好。CPU利用率越低越好。Memory(内存)的使用率最后趋于平稳,一般最大在70%左右

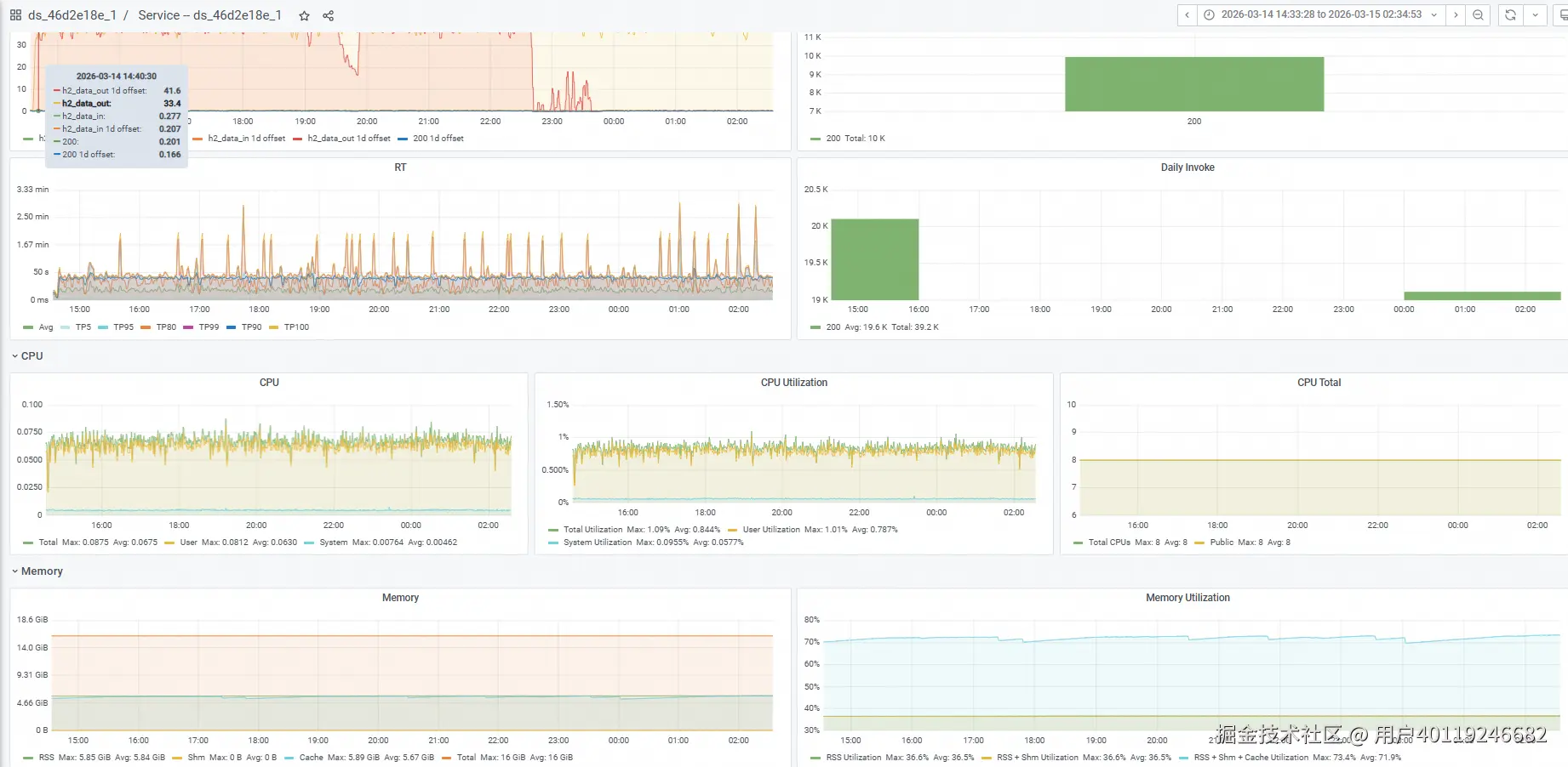
image.png ②下图是CPU的机器:CPU 机器只看CPU和Memory的利用率。CPU的利用率也是越低越好,Memory(内存)的使用率最后趋于平稳,一般最大在70%左右

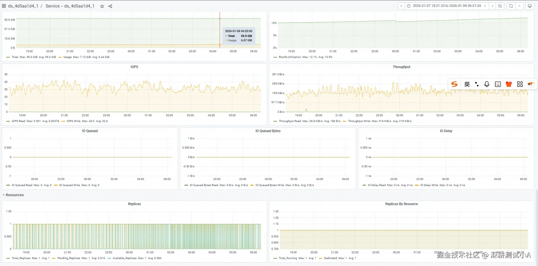
image.png 但上图最下面有个Replicas(实例)有跌0,就说明压测一定有问题,需要研发从后台查原因

image.png

最后留个自学任务:QPS 首包 rtf的概念