作者:来自 Elastic Elastic DevRel team
来自 Elastic DevRel 团队 的问候!在本期新闻简报中,我们重点介绍 AutoOps(现已对所有用户免费开放)以及 jina-embeddings-v5-text。同时,我们还分享了最新的博客、视频以及即将举行的活动。
最新动态
AutoOps 对所有用户免费开放
AutoOps 现在可以通过 Elastic Cloud Connect 免费使用。无论部署模式或许可证级别如何,所有用户都可以使用同一版本的 AutoOps。
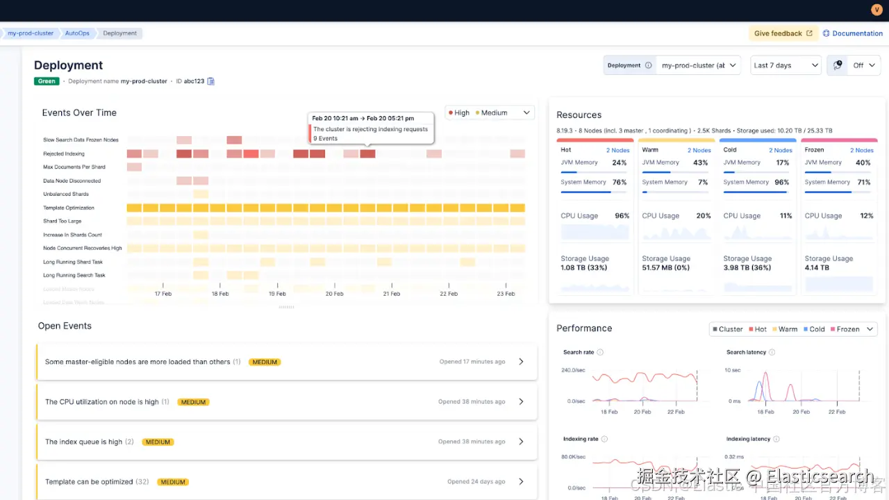
工作原理
AutoOps 运行在 Elastic Cloud 上。你可以通过 Elastic Cloud Connect 和一个轻量级 agent 连接自托管集群。该 agent 会近实时地将运维元数据(例如 node stats、shard 状态以及 cluster 设置)发送到 AutoOps。你的索引数据仍然保留在自己的环境中。
优势包括:
-
无需部署 monitoring cluster
-
无需额外的运维基础设施
-
无需为 AutoOps 服务进行补丁或升级管理
与 Stack Monitoring 有什么不同
Stack Monitoring 提供指标和告警,而 AutoOps 增加了工程师通常需要手动完成的关键能力:
-
关联 cluster 状态、shard 分配、watermarks 和 node 指标
-
通过事件时间线执行 自动根因分析
-
提供带上下文的 修复建议和 Elasticsearch 命令
-
提供 多集群总览 和更高信号质量的告警
示例:集群在夜间变为 red
使用 Stack Monitoring:
-
当 cluster health 变为 red 时收到告警
-
需要检查 shard allocation 和日志来找出为什么 primary shard 无法分配
-
手动关联较早的 disk watermark 事件和最近的 rollover 操作
使用 AutoOps:
-
收到 red 状态事件
-
时间线显示此前的 low watermark 和 high watermark 事件及其演变过程
-
提供清晰的 修复路径,帮助集群恢复到 green 状态
当集群状态频繁波动时减少噪声
AutoOps 会将 yellow 和 red 状态事件分开处理,并允许你自定义通知。例如,你可以忽略短暂的 yellow 状态(如 5 分钟以内),以及一些预期操作带来的变化,例如 replica 迁移 或 index 的 open/close 操作。
立即开始
连接一个集群只需要几分钟:
-
登录 Elastic Cloud(免费账号即可)。
-
选择你的环境:ECK、Kubernetes、Docker 或 Linux。
-
运行 UI 中提供的 单 agent 安装命令。
-
在 Elastic Cloud 中打开 AutoOps,查看第一批建议。
更多信息请参考我们的 官方文档。
Jina Embeddings v5 text 模型现已在 Elastic Inference Service (EIS) 中提供
jina-embeddings-v5-text 系列提供紧凑型、多语言 embeddings,专为搜索和语义任务设计。
两种模型尺寸,均针对真实工作负载优化
-
jina-embeddings-v5-text-small
-
默认 1,024 维向量
-
支持长上下文(最多 32K tokens)
-
-
jina-embeddings-v5-text-nano
-
默认 768 维向量
-
更小的资源占用(最多 8K tokens)
-
这些模型通过 task-specific adapters 支持多种任务类型,例如:
-
检索(retrieval)
-
相似度计算(similarity)
-
聚类(clustering)
-
分类(classification)
因此,你无需为每种任务使用不同的模型。
实际优势:更小的向量,几乎不损失质量
这些模型采用 Matryoshka representation learning 进行训练。这意味着你可以截断 embeddings(减少向量维度),从而降低存储成本并加快向量搜索速度,同时在几百维以上仍然能保持较稳定的相关性效果。
在 Elasticsearch 中开始使用
如果你正在使用 Elastic Inference Service (EIS),可以使用 semantic_text 来索引文本,并通过 inference_id 指定要使用的模型。Elasticsearch 会在索引过程中自动生成 embeddings。
`
1. PUT inventory
2. {
3. "mappings": {
4. "properties": {
5. "item": {
6. "type": "semantic_text",
7. "inference_id": "jina-embeddings-v5-text-nano"
8. }
9. }
10. }
11. }
`AI写代码
对于希望获得更多控制能力的团队,你也可以创建一个自定义 inference endpoint,并选择符合质量与成本目标的 embedding 大小。
更多内容请阅读 Elasticsearch Labs。
博客、视频与有趣链接
- Elasticsearch vs. OpenSearch
- Sachin Frayne 对 Elasticsearch 与 OpenSearch 的过滤向量搜索基准测试。(剧透:Elasticsearch 的吞吐量最高可达 OpenSearch 的 8.4 倍。)
- Context engineering
- Tomás Murúa 演示了 上下文工程技术如何防止 LLM 响应中的上下文污染。
- Hybrid search
- Margaret Gu 和 Eyo Eshetu 讲解了如何通过 Elasticsearch 集成在 LangChain 中使用混合搜索。
- Observability
- Patrick Boulanger 展示了如何使用 Elastic Observability 与 AI 来统一网络监控,包括如何关联网络数据、识别根因并修复问题。Nastia Havriushenko 介绍了如何在 Streams 中使用 机器学习 实现自动日志解析。
- Agent Builder
- Sri Kolagani 和 Ziyad Akmal 使用 Elastic Agent Builder 和 Elastic Workflows 构建一个能够自动执行 IT 操作的 AI agent。
- Text analysis
- Noam Schwartz 使用 神经模型 与 Elasticsearch inference API 改进复杂语言(如 德语 和 阿拉伯语)的搜索效果。
- Security
- Arsalan Khan 介绍如何检查第三方 CVE 对你的 Elastic 部署的影响。
观看这些视频:
-
使用 LLM 搜索会议记录 — Aparna Roy
-
日志为何依然重要(并且一直如此) — Luca Wintergerst
-
搜索的演进:从关键词到工作流 — Jeff Vestal
社区精选博客:
-
从浏览器实时监控 Elasticsearch 索引速率和搜索延迟 — Chrome 插件 by Musab Dogan
-
从异构 Pod 日志到大规模 Elasticsearch:EDOT、Logstash 与 Kubernetes 下的 Elastic ML — Jyoti Gehlot
-
使用 Gemini 和 Elasticsearch 构建更智能的图像搜索 — Carmel Wenga
-
向量搜索性能提升 4 倍:Elasticsearch v9 升级实践 — Murat Tezgider