拒绝“盲猜式”调优:在 Go Gin 项目中落地 OpenTelemetry 链路追踪

207 阅读11分钟

项目地址:github.com/1111mp/gin-…


一、背景:为什么要在 gin-app 中加入 Tracing?

在项目模板 gin-app 中,我们已经具备了:

🔹 模块化设计 + Uber Fx DI
🔹 PostgreSQL (Ent ORM)
🔹 Redis 缓存
🔹 JWT / OAuth2
🔹 Swagger 文档
🔹 Integration Tests

但随着业务增长,几个真实的痛点凸显出来:

✔️ 依赖链很多:HTTP → Controller → Service → Ent ORM → PostgreSQL
✔️ 异步队列 / goroutine 很多
✔️ 某些接口偶发慢、某些 SQL 偶发卡顿
✔️ 依靠日志根本无法串联整个调用链

日志只能回答 “发生了什么”,无法立即回答 “为什么它慢 / 卡在了哪里?”

为了解决这类问题,我引入了:

OpenTelemetry(采样 + Trace 拓扑) + Tempo(存储) + Grafana(分析与可视化)

目标是:

“在一分钟内定位慢请求的根因,而不是翻一堆日志。”

二、Tracing 到底解决什么问题?

在没接触 OpenTelemetry 之前,我对 tracing 的理解其实很肤浅:

“一个看起来很高级的监控工具。”

但真正把它接入到 gin-app 之后,我才意识到:

它解决的不是“监控展示问题”,
而是 系统排查效率问题

👉 当一个请求变慢时,你能否在 1 分钟内定位根因?

想象一个典型接口链路:

HTTP 请求  
  ↓  
Controller  
  ↓  
Service  
  ↓  
Ent ORM  
  ↓  
PostgreSQL  
  ↓  
Redis

如果这个接口耗时 800ms,你怎么排查?

  • 打开日志?
  • 搜关键字?
  • 在代码里加时间打印?
  • 猜是数据库慢?

这类排查方式有一个共同问题:

这种方式本质上是“猜测驱动”的排查方式。

tracing 是:

“数据驱动”的。


日志是“点”,Tracing 是“线”

日志的特点是:

  • 一条一条的
  • 分散在不同文件
  • 没有天然的时间结构
  • 需要人工串联

tracing 的特点是:

  • 天然带有调用关系
  • 自带时间轴
  • 自动帮你组织成一棵调用树

你不需要猜。

你只需要展开 trace,看哪一个 span 时间最长。

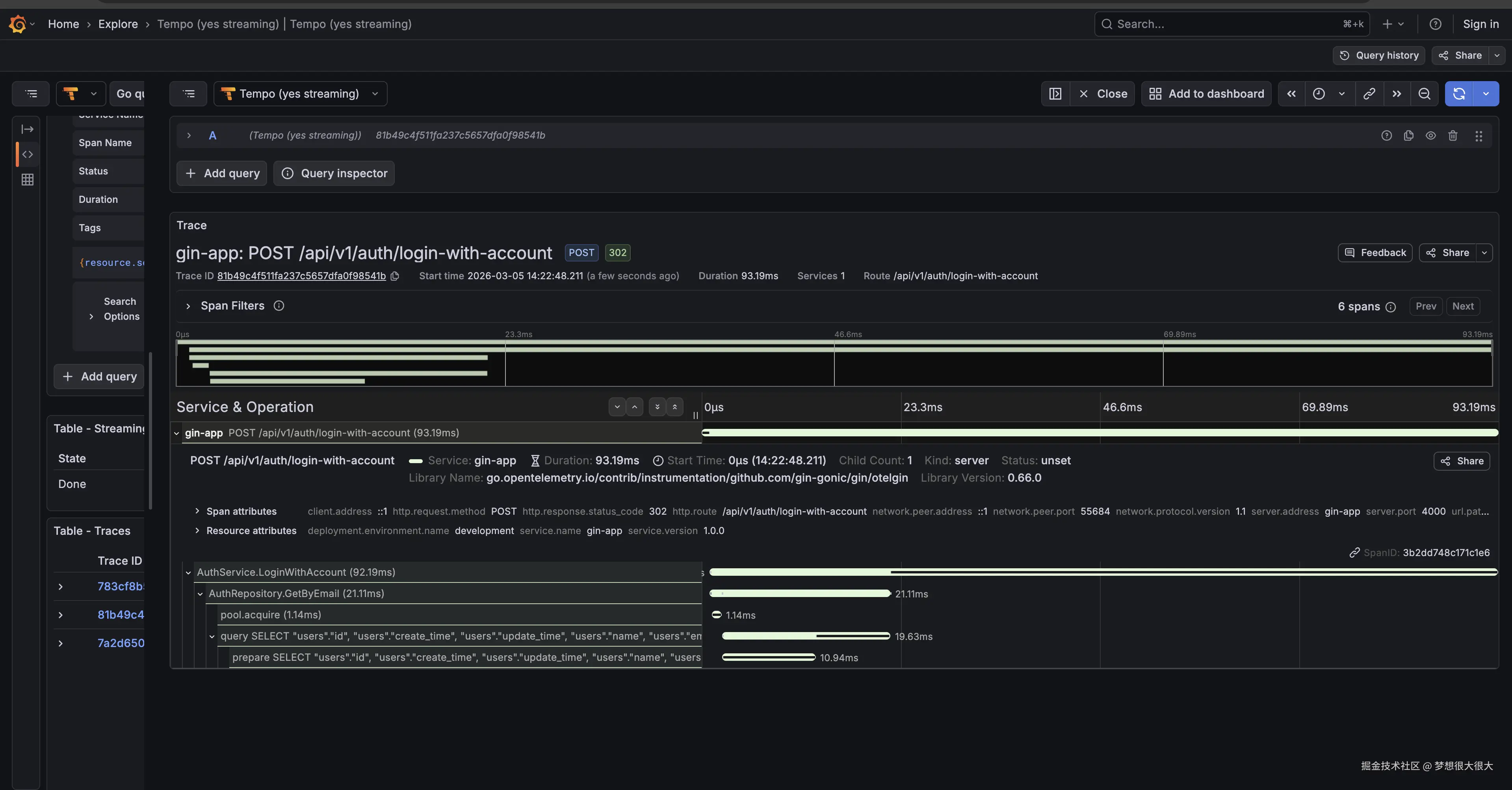
比如一次调用 /api/v1/auth/login-with-account 接口的 tracing 结构图

其中每个 Span 都是可以点击展开的,能查看更多的信息

不用担心看不明白,后面我们会一步一步讲清楚


讲清三个核心概念(只讲和工程有关的)

1️⃣ Trace

一次请求的完整生命周期。

在 gin-app 中:

一个 HTTP 请求进来,最终结束,这一整段时间就是一个 Trace。

它的本质是:

一条完整的“请求时间轴”。

例如:

HTTP 请求
  └── Service
        └── DB 查询

这整个过程是一个 Trace。

你可以把它理解成:

📊 一张“本次请求的耗时结构图”。


2️⃣ Span

Trace 里的一个步骤。

在 gin-app 里,一个 span 可能是:

  • 一个 HTTP handler
  • 一次 Ent ORM 查询
  • 一次 Redis GET
  • 一段业务校验逻辑

它的本质是:

一个“可度量的执行单元”。

每个 span 都会记录:

  • 开始时间
  • 结束时间
  • 耗时
  • 错误状态
  • 属性(例如 SQL、用户ID等)

当你看到一个 span 耗时 500ms,

你就已经接近问题本身了。


3️⃣ TraceID

每个请求都会生成一个唯一的 TraceID

只要 TraceID 相同:

  • HTTP
  • ORM
  • Redis
  • 子 goroutine
  • 甚至跨服务调用

都属于同一个请求。

在工程上,它解决的是一个非常现实的问题:

如何把“分散在不同模块里的执行行为”串成一个整体?

TraceID 就是那根线。


所以再回到上面那张图的内容。

截图中展示的是一次调用:

/api/v1/auth/login-with-account

的完整 tracing 调用树。

你可以看到,它包含了多个 Span,例如:

  • AuthService.LoginWithAccount
  • AuthRepository.GetByEmail
  • pool.acquire
  • SELECT users ...
  • 等等

这些 span 是按照调用顺序自动组织成一棵树的。


🧠 那么,我是怎么“读”这张图的?

假设这个接口现在耗时 780ms。

我不会去翻日志。

我会做三件事:

第一步:看最外层 HTTP span 的总耗时

比如:

/api/v1/auth/login-with-account  780ms

说明整个请求确实慢。


第二步:展开调用树,找耗时最长的 span

比如可能看到:

AuthRepository.GetByEmail      520ms

再点进去发现:

pool.acquire                   480ms

这时候已经很清楚了:

慢的不是 SQL,本质是数据库连接获取慢。


第三步:顺着耗时结构往下定位

如果是 SQL 慢,会看到:

SELECT users ...    500ms

如果是 Redis 慢,会看到:

Redis GET session   400ms

如果是业务逻辑慢,会看到:

PasswordHashVerify  300ms

你只需要找到“耗时最长的那条调用路径”。


📌 这就是 tracing 和日志的本质差异

日志:

Login start
Query user
Query success
Login success

你还是不知道时间去哪了。

Tracing:

HTTP: 780ms
  ├─ Service: 760ms
      ├─ Repository: 520ms
          └─ pool.acquire: 480ms

时间结构一目了然。

当然,上面只是 tracing 在“慢请求排查”中的一个应用场景。

其实在 gin-app 中,我也会用它来做接口报错排查

当某个接口返回 500 时,trace 中会直接标记出 error 的 span。
你可以一眼看到错误发生在哪一层(Service / Repository / DB)。
同时还能看到错误之前每一步的耗时和调用顺序。

这比单纯翻日志高效得多。

如果再结合错误监控系统,例如 Sentry,排查效率会更高。

三、gin-app 中如何接入 Tracing?

前面讲的是「为什么要用 tracing」。

这一章讲:

我在 gin-app 里,是怎么把这一套真正跑起来的。

这是整个项目的架构图:

image.png

本地环境:最小可用链路

为了让这一套在本地“拎包入住”,我在 docker-compose-observability.yml 中集成了 Grafana 实验室的最新方案。

github.com/grafana/tem…

这里有一个小细节:其中使用了 Grafana Alloy 而不是传统的 OpenTelemetry Collector。Alloy 是 Grafana 推出的新一代采集器,它的配置更灵活,且能无缝兼容 Prometheus 和 Tempo。

虽然文件里服务不少,但对 gin-app tracing 真正关键的只有三层:

gin-app
   │
   │  OTLP
   ▼
Alloy (Collector)
   ▼
Tempo
   ▼
Grafana

其它组件(对象存储、消息系统、metrics)是为后续扩展准备,这里不展开。

启动方式:

docker compose -f docker-compose-observability.yml up

截屏2026-03-05 16.23.46.png

启动之后你会在 Docker 中看到这些服务
http://localhost:3000/ 就是 Grafana 的后台了

应用侧接入:三步完成

真正让 tracing 生效的,是应用代码的改动。

在 gin-app 中,新增了 observability 模块:

var Module = fx.Module(
    "observability",

    // tracing
    tracing.Module,
    // metrics
    // 服务器性能指标收集,这里就不扩展了
    metrics.Module,
    // sentry
    // 这部分可以忽略,因为这篇文章不会涉及到 Sentry 的部分
    sentry.Module,
)

主要做了三件事:


① 初始化 TracerProvider
// use background context for initialization
ctx := context.Background()
// 1️⃣ OTLP gRPC client
client := otlptracegrpc.NewClient(
  // Tempo OTLP gRPC
  otlptracegrpc.WithEndpoint("localhost:4319"),
  // Insecure connection (no TLS)
  otlptracegrpc.WithInsecure(),
  // Timeout for the connection
  otlptracegrpc.WithTimeout(3*time.Second),
)
// 2️⃣ exporter
exporter, err := otlptrace.New(ctx, client)
if err != nil {
  logger.Errorf("app - Run - tracing - otlptrace.New: %v", err)
  return nil, err
}
// 3️⃣ resource
res, err := resource.New(
  ctx,
  resource.WithAttributes(
    semconv.ServiceName(cfg.App().Name),
    semconv.ServiceVersion(cfg.App().Version),
    semconv.DeploymentEnvironmentName(cfg.App().Env),
  ),
)
if err != nil {
  logger.Errorf("app - Run - tracing - resource.New: %v", err)
  return nil, err
}
// 4️⃣ tracer provider
tp := sdktrace.NewTracerProvider(
  sdktrace.WithBatcher(exporter),
  sdktrace.WithResource(res),
  sdktrace.WithSampler(
    sdktrace.ParentBased(sdktrace.TraceIDRatioBased(1.0)),
  ),
)

logger.Infof("app - Run - tracing provider initialized")

// set global tracer provider
otel.SetTracerProvider(tp)
// set global propagator to tracecontext (the default is no-op).
// 分布式服务之间 tracing
otel.SetTextMapPropagator(
  propagation.NewCompositeTextMapPropagator(
    propagation.TraceContext{},
    propagation.Baggage{},
  ),
)

logger.Infof("app - Run - tracing - set global tracer provider and propagator")

关键点:

  • 指向 Alloy 的 OTLP 端口
  • 使用批量上报(避免影响性能)
  • 设置 service.name = "gin-app"

service.name 非常重要。

Grafana 里的筛选完全依赖它。

关于采样率:生产环境千万别设为 1.0(全量采样),否则磁盘和带宽会爆炸,建议 0.1 或更低。

第二步:Gin 中间件自动创建根 Span
//  OpenTelemetry tracing + metrics
app.Use(
  otelgin.Middleware(
    cfg.App().Name, // gin-app
    otelgin.WithMeterProvider(otel.GetMeterProvider()),
    // filter 配置哪些 api path 不需要 trace
    otelgin.WithGinFilter(func(ctx *gin.Context) bool {
      return filter.ShouldTrace(ctx.Request.URL.Path)
    }),
  ),
)

这一行会:

  • 为每个 HTTP 请求创建根 Span
  • 自动生成 TraceID
  • 自动注入 context

从这一刻开始:

每一个请求,都会成为一条完整的 Trace。

第三步:实际业务测埋点

关于 Context 传递:提醒读者一定要在 ServiceRepository 的方法签名里带上 ctx context.Context,否则链路会断掉。

自动埋点只能覆盖:

  • HTTP 请求
  • 数据库查询
  • 框架层调用

但真正有价值的,是业务语义。

例如在登录流程中,我会手动创建业务 Span

var srvTracer = otel.Tracer("AuthService")

// LoginWithAccount -.
func (a *authServiceImpl) LoginWithAccount(ctx context.Context, dto dto.AuthLoginWithAccountDto) (string, error) {
  ctx, span := srvTracer.Start(ctx, "AuthService.LoginWithAccount")
  defer span.End()

  span.SetAttributes(
    attribute.String("login.type", "account"),
  )

  user, err := a.authRepository.GetByEmail(ctx, dto.Email)
  if err != nil {

    if ent.IsNotFound(err) {
      span.SetAttributes(
        attribute.Bool("user.exists", false),
      )
      return "", errors.ErrUnauthorized
    }

    span.RecordError(err)
    span.SetStatus(codes.Error, "repository error")
    return "", errors.WrapAPIError(
      errors.ErrInternalServerError,
      errors.NewRepositoryError(
        err.Error(),
        err,
      ),
    )
  }

  // compare password
  if err := user.ComparePassword(dto.Password); err != nil {
    span.SetAttributes(attribute.Bool("user.exists", false))
    return "", errors.ErrUnauthorized
  }

  token, err := a.jwt.GenerateToken(user.ID)
  if err != nil {
    span.RecordError(err)
    span.SetStatus(codes.Error, "jwt generate failed")

    return "", errors.WrapAPIError(
      errors.ErrInternalServerError,
      errors.NewRepositoryError(
        err.Error(),
        err,
      ),
    )
  }

  span.SetAttributes(attribute.Bool("login.success", true))
  return token, nil
}

这里做了几件事:

  • 明确标记业务操作名:AuthService.LoginWithAccount
  • 记录错误
  • 添加关键业务属性(而不是只记录技术细节)

当用户不存在时,这时候你就能看到:

截屏2026-03-05 17.05.43.png

什么时候需要手动埋点?

我给自己定了一个简单规则:

  • 关键业务流程 → 必须手动打 span
  • 纯工具函数 → 不打
  • 简单 CRUD → 交给自动埋点

否则 trace 会变成一棵“噪音树”。

注意:不要在循环中创建 Span。

如果一个 API 涉及 1000 次循环查询,在循环内打 Span 会产生巨大的数据量,导致 Tempo 存储压力激增。建议将循环逻辑封装在一个大的 Service.BatchProcess Span 中。

四、补充章节:从“点”到“面” —— 引入 Metrics 监控服务健康度

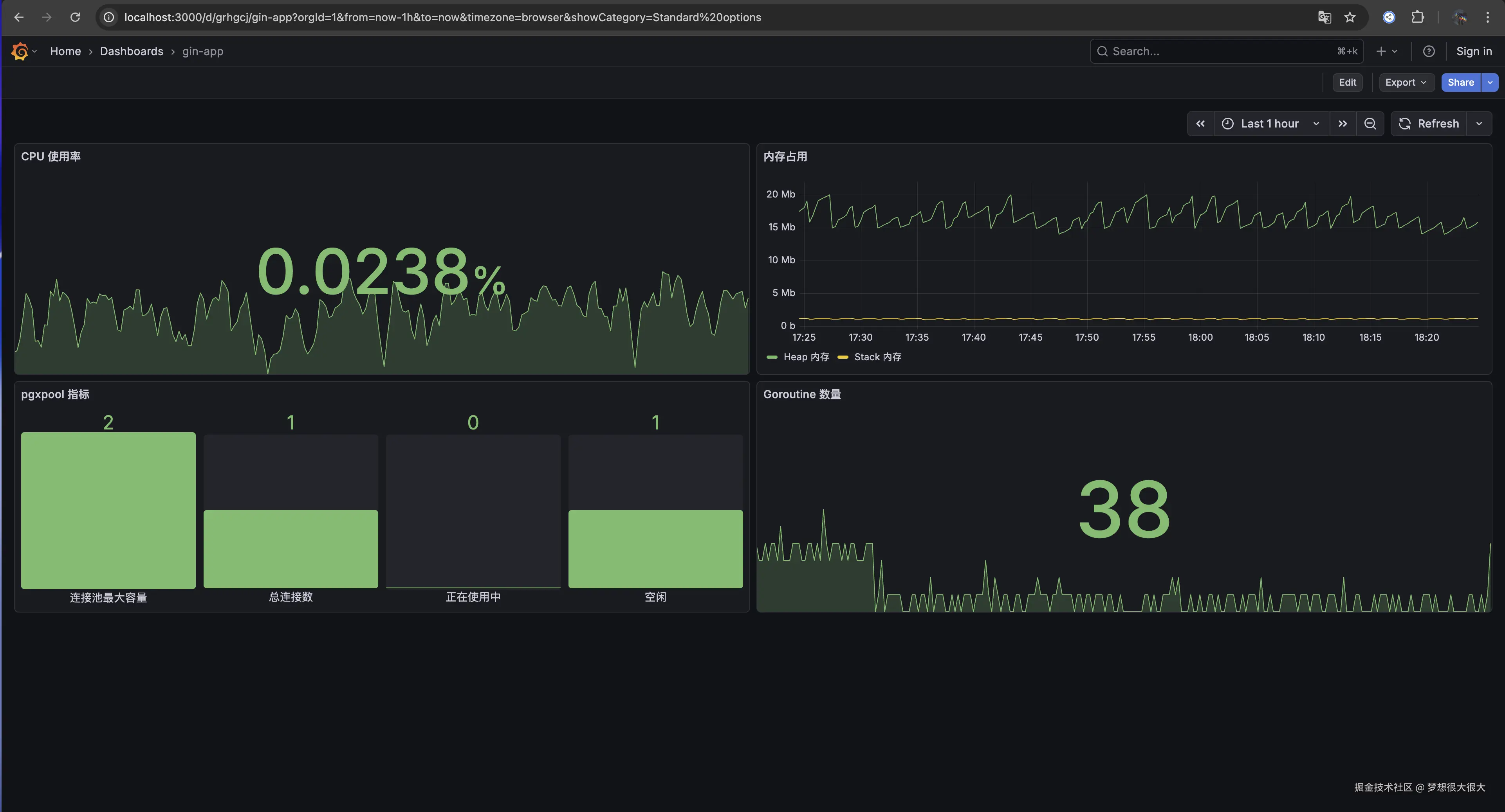
如果说 Tracing 是为了定位单次请求的故障,那么 Metrics 就是为了监控整个服务的体温。

gin-app 中,我同步集成了基于 OpenTelemetry 的 Metrics 收集,并对接了 Prometheus

1. 我们在监控什么?

通过 otelgin 中间件,我们不需要额外写代码,就能自动收集:

  • RED 指标:Requests(请求数)、Errors(错误数)、Duration(响应耗时)。
  • Go 运行时指标:内存分配(Heap Usage)、协程数(Goroutine Count)、GC 频率。

2. 实现效果

在 Grafana 中,我们可以直接通过面板观察到服务的实时负载。

截屏2026-03-05 18.24.44.png

小技巧:从 Metrics 跳到 Tracing 在 Grafana 中,如果你发现某个时间段 P99 突然飙升,你可以直接通过 Data Correlation 功能,从异常的指标图表点击跳转到那一刻的 Exemplars(采样 Trace),实现从“发现现象”到“定位根因”的无缝衔接。

3. 代码接入:极简配置

observability 模块中,Metrics 的初始化与 Tracing 共享一个 OpenTelemetry SDK:

// 在 router 初始化时接入
app.Use(
  otelgin.Middleware(
    cfg.App().Name,
    otelgin.WithMeterProvider(otel.GetMeterProvider()),
  ),
)

有了 Metrics,你就能回答这些全局问题:

  • “过去 1 小时,系统的平均 QPS 是多少?”
  • “这次发布后,内存使用率有没有异常升高?”
  • “哪类接口的报错率最高?”

开放 /api/v1/metrics 接口,让 Prometheus 主动拉取指标数据:

commonGroup.GET("/metrics", gin.WrapH(promhttp.Handler()))

你也可以在浏览器中访问 http://localhost:4000/api/v1/metrics 查看所有性能指标

生产环境建议在网关层处理,不要暴露外网环境访问,防止被恶意攻击。

五、进阶:让 Tracing 真正发挥威力的最后一环 —— 日志关联 (Log Correlation)

前面讲了 Tracing 的好处,但实际排查问题时,我们往往面临这样一个场景:

我们在 Grafana 里看到了某个 Span 报错了,但 Span 上的 Attribute 属性有限,我们还需要看当时的详细日志

如果日志和 Tracing 是割裂的,你依然需要拿着时间戳去日志系统里大海捞针。

解决办法就是:把 TraceID 自动打进每一条日志里。

gin-app 中,只要当前 context 里存在完整的 Trace 上下文,我们的日志库(比如 Zap/Slog)就可以在打印时自动提取 TraceID

代码实现大概是这样的:

// 从 context 中获取 span 上下文 
spanCtx := trace.SpanContextFromContext(ctx)
if spanCtx.HasTraceID() { 
  // 将 TraceID 注入到日志字段中 
  logger = logger.With("trace_id", spanCtx.TraceID().String()) 
} 
logger.Info("user login attempt")

gin-app 已经在 log middleware 中添加,可以查看文件:/internal/router/router.go

这样带来的终极体验是:

  1. 收到业务报警,打开 Grafana 面板。
  2. 发现某个 /api/v1/auth/login-with-account 接口耗时异常或报错。
  3. 点开 Trace 树,定位到是 AuthService.LoginWithAccount 这个 Span 出错。
  4. 直接复制该请求的 TraceID,在日志系统里一搜。
  5. 瞬间过滤出仅属于这一次请求的所有日志,从头到尾,没有任何其他请求的干扰!

这才是可观测性(Observability)的终极形态:Metrics 发现问题 -> Tracing 定位节点 -> Logging 洞察细节。

六、总结

gin-app 中引入 OpenTelemetry 和 Grafana Tempo,起初确实会增加一些基建工作量。但从长远来看,它带来的工程效率提升是巨大的。

回顾一下我们解决的痛点:

  • 排查慢请求:从“盲目猜想 + 狂翻日志”变成了“看时间轴找最长线段”。
  • 定位偶发错误:错误节点在调用树上一目了然,结合 TraceID 秒查关联日志。
  • 理清系统依赖:不再需要看代码脑补调用链路,真实流量帮你画出真实的依赖拓扑。

对于任何一个有志于走向中大型规模的 Go 项目来说,早一点摆脱纯日志的“刀耕火种”,建立起结构化的 Tracing 体系,都是一笔稳赚不赔的投资。

大家在生产环境中是使用 Jaeger 还是 Tempo?欢迎在评论区交流。

“我在 gin-app 中选择 Tempo 是因为它天然支持 Object Storage(如 S3/MinIO),存储成本比 Jaeger 使用 Elasticsearch 要低得多,非常适合中小规模团队。”

如果你对代码细节感兴趣,欢迎直接 clone 我的模板库跑起来试试:

项目地址:github.com/1111mp/gin-…

觉得有帮助的话,欢迎给个 Star ⭐️!