烟草案卷全域画像分析系统上线,驱动决策从“经验主导”向“数据智能”跃迁

29 阅读9分钟

图片

案卷作为烟草行政执法全过程的核心载体,精准反映监管质效,敏锐识别风险隐患,是优化资源配置的关键抓手。

在实际运行中,面对案卷信息量大、类型多样、涉及环节多的特点,传统管理模式受限于数据分散、统计滞后、分析维度有限等问题,决策过程较多依赖过往经验,难以实现快速、全面、准确地把握整体态势。

⏳数据碎片化类型杂📊分析滞后化效率低⚠️决策经验化数据乱

针对上述痛点,北京中烟创新科技有限公司(简称:中烟创新)研发了烟草行政处罚案卷制作与评查平台上线|新技术、新产品、新模式、新服务,为案卷全生命周期的标准化管理奠定了坚实基础。该平台聚焦于执法文书的规范生成、审核流程的电子化流转以及案卷质量的自动化评查,有效保障了执法程序的规范性与案卷归档的完整性。

在案卷管理逐步规范、数据资产持续积累的基础上,中烟创新进一步向数据智能应用延伸,推出“烟草案卷全域画像分析系统”。

作为烟草行政处罚案卷制作与评查平台的价值延伸与决策辅助工具, 以标准化沉淀的案卷数据为输入,通过构建全域可视、风险预警、过程追溯与决策支撑于一体的智能分析体系,实现对案卷数据的深度挖掘与态势感知,推动案卷管理从流程驱动向数据驱动转型,为行业精准监管与科学决策提供系统化工具支撑。

图片图片图片图片图片图片图片

图片自动汇总、智能分析,助力精准决策

烟草案卷全域画像分析系统以“全域画像、智能分析、辅助决策、闭环管理”为核心思路,围绕这一思路,系统致力于打破信息壁垒,将分散于不同业务系统、不同格式的案卷相关数据进行系统性整合,通过清洗、转换与标准化处理,构建起统一、规范、可共享、可扩展的数据资源池,为后续各项分析应用奠定坚实的数据基础。

在此基础上,系统将大量重复性、规则性的统计、核对工作交由自动化模型完成,依托预置的业务规则与机器学习算法,自动实现案件特征挖掘、流程效率分析、文书质量校验以及风险识别预警等复杂任务,将管理人员从繁琐的数据处理中解放出来,使其能够将更多精力聚焦于更高价值的判断与决策。

秉持“务实、高效、可靠”的原则,以业务需求为驱动,避免陷入技术空想。立足好用、实用、管用, 做到基层可用、管理层可信、决策层可依, 实现与业务的常态化融合

最终落脚点是为各级管理者提供客观、准确、及时的决策依据。通过可视化的数据看板、多维度的分析报告、前瞻性的风险预警以及横向的对标分析,系统用数据事实替代主观经验判断,有效支撑监管策略优化、执法流程改进、人员力量调配、培训资源投放等关键决策,推动管理模式从经验驱动向数据驱动的实质性转变。

图片

案卷质量、流程效率、风险态势全方位监测

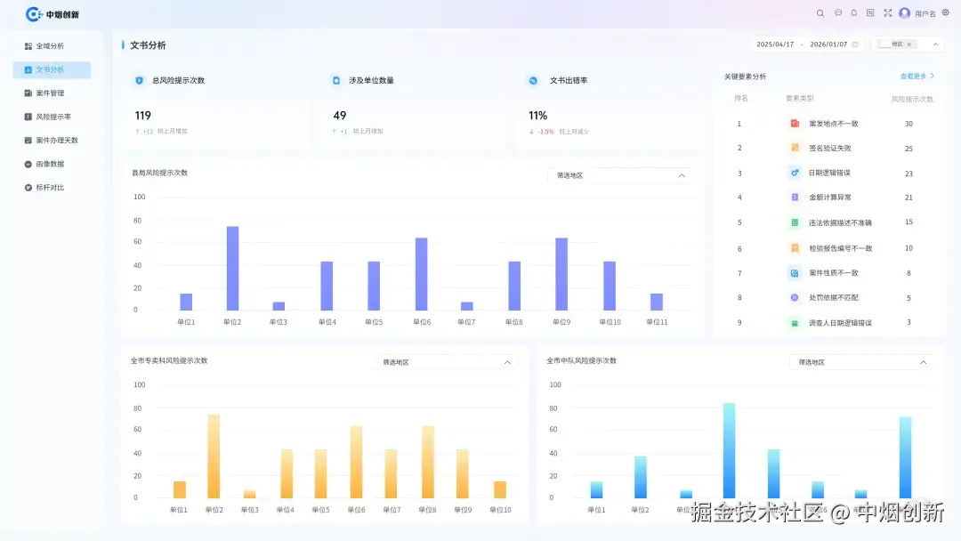
全域分析模块作为系统总览,集中展示案件总量、涉案类型分布、涉案物品结构、文书风险概况、区域分布等关键指标。通过图表化、可视化方式,直观呈现整体运行态势,帮助管理人员快速把握总体情况,有效避免了信息碎片化和片面化认知,为管理者把握宏观方向、制定总体策略提供了第一手的数据依据。

文书是案卷质量的核心体现,系统自动对文书内容进行校验与分析,识别日期逻辑、签名验证、案发地点、金额计算等常见问题,统计风险提示次数与出错率,形成文书质量榜单与问题清单。通过常态化监测,可针对性开展培训与整改,推动文书制作更加规范、严谨,降低程序性风险,提升行政执法规范化水平。

系统内置了基于法律法规和业务规范的校验规则库,能够对每一份上传文书的正文内容进行自动扫描与分析。校验范围覆盖日期逻辑一致性、签名盖章完整性、关键信息填写的规范性、涉案金额的计算准确性、引用法条的时效性与准确性等常见易错点。

图片

全程跟踪办案效率,风险提前预警

系统会为每个单位、每位执法人员生成文书质量画像,统计其风险提示次数、常见错误类型、文书平均出错率等指标。并据此形成“红黑榜”或“问题清单”,对文书质量优秀的单位/个人进行正向激励,对问题频发的进行预警提示。

通过持续、自动化的文书质量监测,管理者可以清晰掌握文书质量的整体水平、变化趋势以及薄弱环节。基于这些数据,可以更有针对性地组织业务培训,精准指导存在问题的单位和个人,有效降低因文书不规范引发的行政复议、诉讼等程序性风险,显著提升行政执法的公信力。

系统对案件从受理到结案进行全流程跟踪,重点监测案件办理天数、超期情况、阶段流转效率等指标,自动识别办理时长异常、周期波动较大的单位与区域,辅助管理者优化流程、合理配置人员力量,缩短整体办案周期,提升监管响应速度。

系统按重大风险、一般风险、综合风险等维度,对各单位、各区域风险提示数量、提示率、变化趋势进行持续跟踪,自动标注风险偏高、波动异常的主体与环节,实现风险早发现、早提醒、早处置。相较于传统事后检查、集中整改模式,风险预警模式更具前瞻性和主动性,有助于将问题化解在萌芽阶段。

图片

画像看清结构,对标找到差距

全域画像是系统的核心亮点,为每一类、每一组乃至每一件案件形成多维度标签,形成可量化、可对比、可挖掘的案卷画像体系。通过画像,管理者不再只是看到“案件数量”,而是能清晰理解 “案件结构、风险特征、变化规律”,为精准监管提供依据。

系统支持区域之间、单位之间、中队之间的横向对标,围绕案件办理质量、风险提示率、文书规范度、办理时效等关键指标进行排名与对比,自动识别标杆单位与待提升对象,形成“学先进、找差距、补短板、强弱项” 的良性机制,推动整体监管能力稳步提升。

关键指标排名与对比: 系统围绕案件办理质量、流程效率、监管效果(如涉案金额、案件查办数量)等核心KPI,自动生成排名榜单和对比分析图表。

标杆识别与差距分析: 管理者可以一目了然地识别出各项指标上的标杆单位和待提升对象。系统还能自动进行差距分析,例如,计算某单位与标杆单位在“案件平均办理天数”上的差距,为制定改进目标提供量化依据。

经验分享与针对性帮扶: 通过对标分析,可以引导各单位主动学习标杆单位的先进经验和做法,管理者可以据此精准定位短板弱项,组织针对性帮扶,推动经验共享与协同提升,将数据对比切实转化为整体效能提升的发展动能。

图片

用数据驱动,赋能管理决策创新

烟草案卷全域画像分析系统不是简单的工具升级,而是管理模式、工作方式、决策逻辑的整体优化,其价值集中体现在四个方面:

系统实现案卷相关数据自动汇聚、统一口径、自动统计,替代大量人工汇总、制表、核对工作,大幅降低基层事务性负担,让工作人员把更多精力投入到案件办理、市场检查、风险排查等核心业务中,提升整体工作效率。

通过对办理时效、文书质量、风险提示等关键指标的实时监测,管理者可随时掌握工作进展,及时发现流程堵点、管理弱点、执行偏差,实现从“阶段性检查” 向 “常态化管控” 转变,管理更加精细、过程更加可控。

系统通过自动分析与预警,将以往靠人工抽查、经验判断的模式,转变为数据驱动、全覆盖、常态化的风险识别模式,有效降低文书不规范、流程不合规、办理超期等问题,提升行政执法的规范性与公信力。

以往决策更多依赖个人经验、直观感受和局部信息,容易出现判断偏差。系统上线后,决策依据转变为全域数据、客观指标、趋势规律: 决策从凭经验转向靠数据,从定性判断转向定量支撑,更加科学、稳健、精准。

从实际应用效果来看,案卷分析效率明显提升,文书与流程问题发现更及时,区域与单位间对比更清晰,监管资源调配更合理,整体管理质效得到切实改善,真正实现了用数据说话、用数据管理、用数据决策、用数据创新。

烟草案卷全域画像分析系统不仅让沉淀的数据得以释放价值,更让每一份案卷背后蕴含的监管信息转化为可感知、可度量、可改进的管理资源。

中烟创新也将继续深耕业务场景,以技术之力赋能管理之变,助力烟草行业在数字化转型的浪潮中行稳致远,为构建更加规范、高效、智慧的监管体系注入源源不断的创新动能。