从设计到开发,过年我用十天使用AI搭建了一个完整的博客系统

666 阅读5分钟

过年闲着也是闲着,我用十天时间,从设计到开发,完整搭了一个博客系统。

名字叫 u-blog,现在已经跑起来了:
U-Blog

image.png

为什么突然想干这个

其实想法挺简单的。

我一直想有个自己的地方写东西。不是公众号那种发完就找不着的地儿,也不是Notion那种什么都往里塞的仓库。就是一个小角落,文章排得舒服点,自己能随便改点啥,偶尔还能跟看的人说说话。

之前试过一些现成的博客方案,总觉得差点意思。要么太模板化,要么改个小功能都得翻半天文档。想着反正过年也没啥事,干脆自己动手。


这十天都干了啥

第一天到第三天:搭架子

先把后端支棱起来。Express + TypeORM + PostgreSQL,这套组合比较熟,稳当。然后写接口,搞登录注册,把文章、分类、标签的基础CRUD做出来。

最省心的一手设计是动态CRUD:加一个新数据库表,通用的增删改查接口自己就跑出来了。后面几天加功能的时候,不用重复写那些枯燥的代码。

image.png 第四天到第六天:写前台

Vue 3,主战场是文章阅读。排版调了很多版,字号、行距、字距,就为了让字读着不累。做了归档页,方便以后翻自己写过啥。热力图和词云是顺手加的,想看看写着写着会有什么规律。

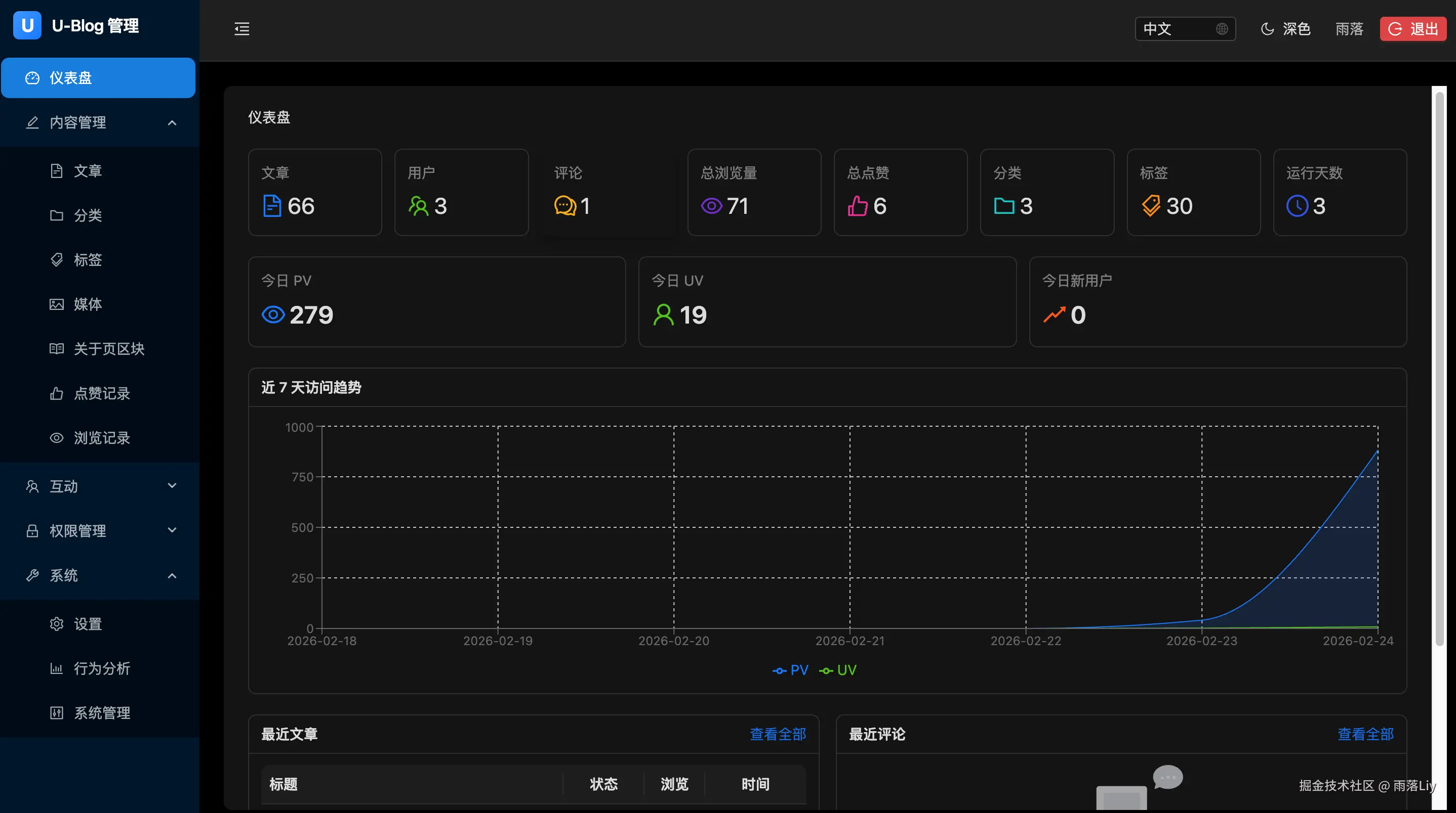
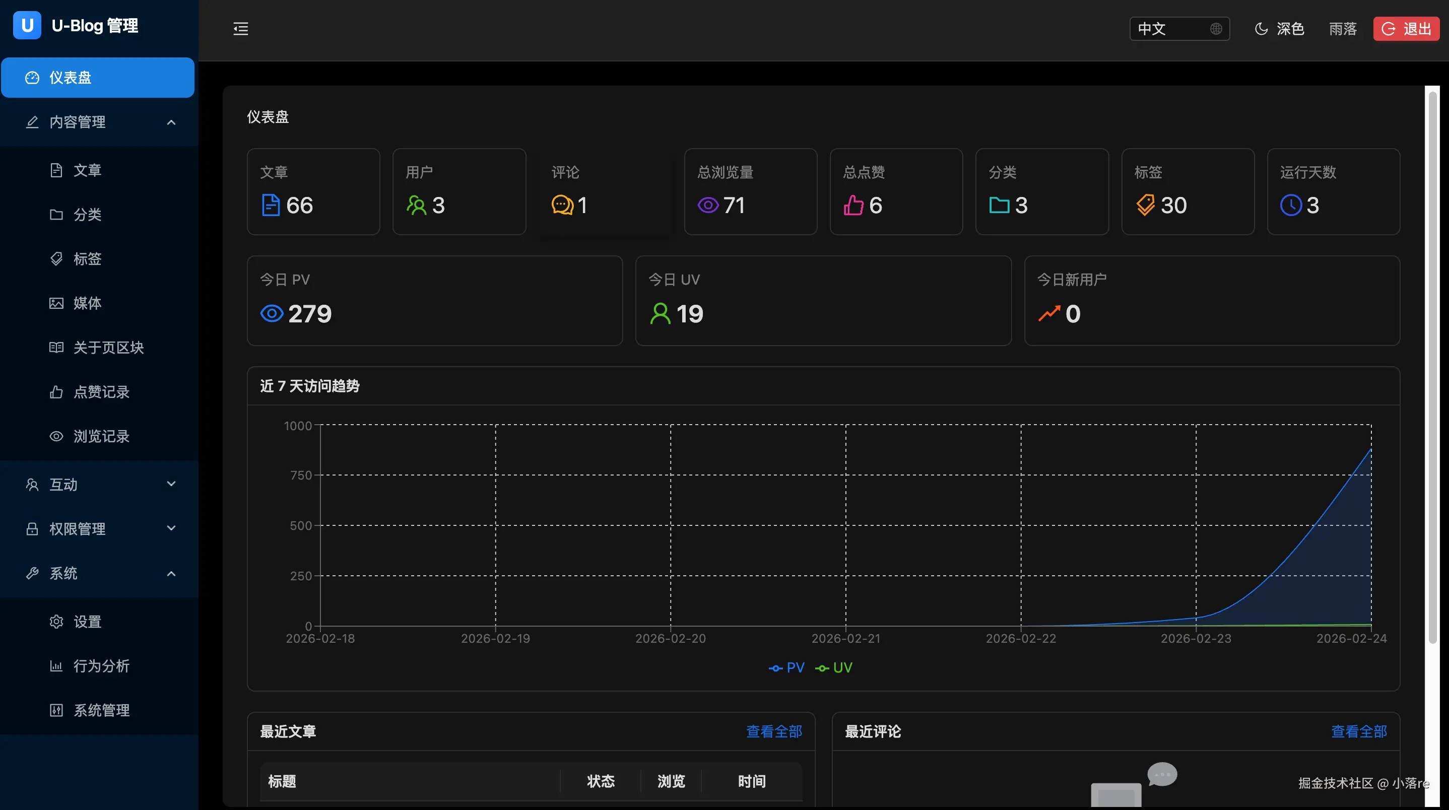
image.png 第七天到第八天:做后台

React + Ant Design,管文章、分类、评论、友链、权限这些。界面丑点没关系,自己用顺手就行。

image.png 第九天到第十天:把小慧请进来

这是最花心思的部分。我想在博客里放个小助手,不是那种客服机器人,就是一个能说说话的存在。

小慧是用 OpenClaw 搭的。OpenClaw是一套开源的Agent框架,能让AI不只是回答问题,还能调用工具、记住上下文、干点实际的事。目前她能做到:根据文章内容回答问题、帮你翻归档里的旧文章、随便聊聊天。后面还想让她帮忙写摘要、整理灵感。

image.png

这十天我也没少跟AI打交道

小慧是用 OpenClaw 搭的,OpenClaw 本身就是一个 Agent 体系,所以这十天我其实是在用“搭 Agent 的方式”写代码——把 AI 当成一个能干活、能商量、能守规矩的队友。

具体怎么配合的,我拆成几个习惯:

Agent:让它按工程方式干活
我不是扔给它一句话让它生成代码就完事。而是让它先去读读仓库里其他模块是怎么写的,目录结构长啥样,命名用驼峰还是短横,然后照着那个风格输出。出来的代码放进项目里,不用我再调格式。

模型:不同任务换不同人
写代码这件事,不同的 AI 擅长的不一样。有的拆需求特别细(比如我要加个评论通知,它能列出要几张表、几个接口),有的落地代码快,有的专门挑刺找边界条件。我习惯了来回换着用,不求最强,只求返工少。

MCP:把项目上下文接进去
为了让 AI 真能看懂我在干什么,我把整个工程环境接进去了。它能直接读文件、翻现有代码、查文档、使用浏览器自动化调试——相当于它不光听我描述,还能自己翻上下文和设计。改起代码来就不是凭空想象,而是真的在项目里干活。

Skill:把复杂任务拆成固定步骤
像“写单元测试”这种事,我会拆成几步:分析依赖、设计用例、用仓库的测试工具写、跑覆盖率、补漏。把这个流程固定下来,每次让 AI 按这个走,结果稳得多。慢慢攒了一堆“技能模板”,遇到同类问题直接套。

Rule:最重要的是守规矩
我给仓库定了一堆规则:命名规范、模块分层、API 格式、依赖顺序。AI 也得遵守,我会在 prompt 里附上规则文件,让它照着来。规矩不是绑手脚,是为了半年后回来还能看懂自己在写什么。

这么一套配合下来,精力省了不少,可以多琢磨琢磨功能和设计——比如让小慧再多长几个本事。


现在这个博客长啥样

你点进去能看到:

  • 文章排得干干净净,就是让人读的
  • 归档拉下来能看到时间线
  • 热力图和词云记着我爱写啥话题
  • 留言和友链都开着,能接住点回响
  • 角落里蹲着小慧,随时能聊两句

目前还在慢慢补移动端(Expo + React Native),有些页面手机上看着还不够顺。接下来想加文章朗读、知识图谱、小慧帮忙写摘要这些功能。


最后

这十天干下来,最大的感受是:自己动手搭个地方,确实比用现成的更对胃口。不是因为技术多牛,是因为那儿真的成了自己的角落——想怎么改就怎么改,想写啥就写啥。

如果你也喜欢这种“自己经营一个小角落”的感觉,欢迎来逛逛。

在线地址:U-Blog