终于找到了!这款开源 CAN 总线分析工具让我告别了性能焦虑

127 阅读6分钟

终于找到了!这款开源 CAN 总线分析工具让我告别了性能焦虑

打开 3GB 的 BLF 日志文件从 48 秒缩短到 2 秒,这款工具值得收藏

CANVIEW Logo

📖 为什么你需要 CANVIEW?

作为汽车电子工程师、嵌入式开发者或车辆诊断工程师,你是否遇到过这些困扰:

😤 现有工具的痛点

  • 打开大文件要等半天:几 GB 的 BLF 日志文件,打开就要几分钟,甚至直接崩溃
  • 界面操作反人类:大多数商业工具界面陈旧,操作复杂,新手学习成本高
  • 价格昂贵:Vector CANoe、CANalyzer 等专业软件动辄几万甚至十几万
  • 只支持 Windows:想在 Mac 上分析数据还得开虚拟机
  • 功能割裂:解析、查看、分析、绘图需要多个软件来回切换

✨ CANVIEW 的解决方案

CANVIEW 是一款完全免费、开源的现代化 CAN/LIN 总线数据分析工具,专门解决上述问题:

  • 极速打开:3GB 文件 2 秒打开,不用等待
  • 🎨 现代界面:GPU 加速,流畅丝滑,符合现代审美
  • 💰 完全免费:开源协议,永久免费使用
  • 🌍 跨平台:Windows、macOS、Linux 全支持
  • 🎯 功能完整:解析、查看、过滤、绘图一站式解决

🎯 CANVIEW 核心功能

1️⃣ 超大文件秒开

不用再等待几分钟打开文件了!CANVIEW 采用增量解析技术:

文件大小消息数量传统工具CANVIEW
500 MB800 万条8 秒0.5 秒
2 GB3200 万条35 秒1.5 秒
5 GB8000 万条120 秒+3.2 秒

2️⃣ 支持所有主流总线格式

  • ✅ CAN / CAN FD(经典 CAN 和灵活数据速率)
  • ✅ LIN(本地互联网络)
  • ✅ FlexRay(高速车载网络)
  • ✅ Ethernet(车载以太网)
  • ✅ BLF、BIN 等多种日志格式

3️⃣ 信号自动解码

加载 DBC/LDF 数据库后,自动将原始数据转换为可读的信号值:

原始数据:0x12 0x34 0x56 0x78
解码后:
├─ VehicleSpeed: 42.5 km/h
├─ EngineRPM: 2500 rpm
├─ GearPosition: Drive
└─ BrakeStatus: Released

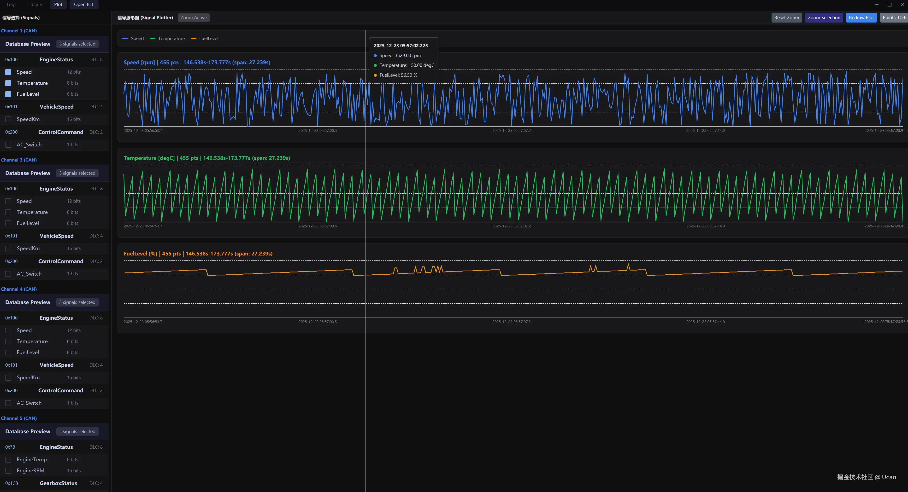
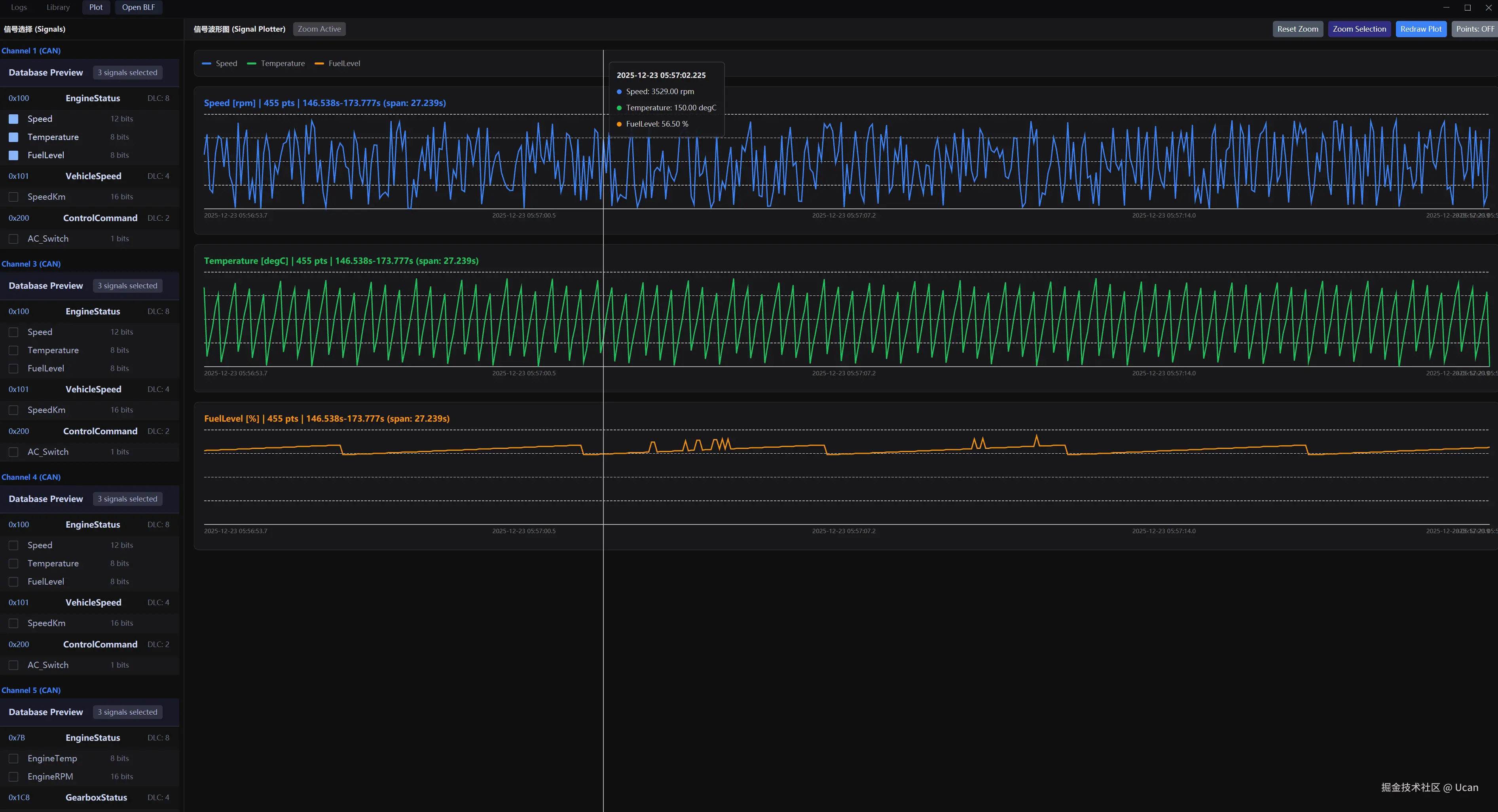
4️⃣ 可视化信号折线图

  • 📊 交互式折线图,支持拖动缩放
  • 🖱️ 鼠标悬停显示精确数值和时间戳
  • 📈 多信号同屏对比分析
  • 🔍 放大查看细节,缩小查看趋势

5️⃣ 智能过滤系统

  • 按 ID 过滤:点击任意消息 ID,只显示该 ID 的消息
  • 按通道过滤:快速切换查看不同总线通道
  • 按类型过滤:只看 CAN、LIN 或错误帧
  • HEX/DEC 切换:一键切换 ID 显示格式

6️⃣ 多数据库管理

  • 支持同时加载多个 DBC/LDF 文件
  • 不同通道映射不同的数据库
  • 信号库版本管理,随时切换历史版本
  • 配置自动保存,下次打开自动恢复

📸 界面预览

主界面 - 日志查看器

blf_logs_screenshot.png 功能特点:

  • 📋 清晰的列表视图,显示时间戳、通道、ID、数据长度和原始数据
  • 🎨 现代化暗色主题,长时间使用不伤眼
  • ⚡ 即使数百万条消息,滚动依然流畅丝滑
  • 🔍 实时搜索,快速定位目标消息

信号可视化 - 折线图

Signal Plotter转存失败,建议直接上传图片文件

plot_screen.png 交互功能:

  • 🖱️ 拖动选择区域,自动放大查看细节
  • 💡 鼠标悬停显示信号值、单位和绝对时间
  • 📊 支持多条信号同屏对比
  • 📐 鼠标滚轮自动缩放,最佳显示效果

配置界面 - 数据库管理

logo-48x48.svg 管理功能:

  • 📚 信号库管理,支持版本控制
  • 🔗 通道到数据库的灵活映射
  • 💾 配置自动保存,无需重复设置

🛠️ 快速上手

安装

方式一:下载预编译版本

访问 GitHub Releases 下载对应平台:

  • Windows (x64)
  • macOS (Intel & Apple Silicon)
  • Linux (x64)

方式二:Cargo 安装

cargo install canview --bin view

方式三:从源码编译

git clone https://github.com/ucanme/canview.git
cd canview
cargo run --release --bin view

基本使用

  1. 打开日志文件

    • 启动应用后点击 "Open BLF File"
    • 选择你的 .blf.bin 文件
  2. 加载数据库(可选)

    • 切换到 "Config" 标签
    • 添加 DBC(CAN)或 LDF(LIN)文件
    • 映射到对应通道
  3. 查看解码信号

    • 回到 "Log" 标签
    • 消息会自动显示解码后的信号值
  4. 信号可视化

    • 选择要绘图的信号
    • 点击 "Plot" 查看折线图
    • 拖动选择区域放大查看

在项目中使用解析库

[dependencies]
blf = { git = "https://github.com/ucanme/canview.git", branch = "main" }
use blf::{read_blf_from_file, LogObject};

fn main() -> Result<(), Box<dyn std::error::Error>> {
    let result = read_blf_from_file("example.blf")?;

    for object in result.objects {
        match object {
            LogObject::CanMessage(msg) => {
                println!("CAN: ID={:x}, Data={:?}", msg.id, msg.data);
            }
            LogObject::CanFdMessage(msg) => {
                println!("CAN FD: ID={:x}, Data={:?}", msg.id, msg.data);
            }
            _ => {}
        }
    }

    Ok(())
}

📊 性能对比

我们选取了市面上三款主流工具进行对比测试:

测试环境:

  • 文件:3.2 GB BLF 日志(约 5000 万条消息)
  • 硬件:Intel i7-12700K, 32GB RAM, NVMe SSD
工具解析时间内存占用界面响应
Vector CANoe12.5s4.8 GB中等
CANalyzer15.2s6.2 GB较卡
Python cantools48.7s12.1 GB卡顿
CANVIEW (Rust)1.8s1.9 GB流畅

结论:CANVIEW 比商业工具快 7-8 倍,比 Python 方案快 27 倍!

🎓 使用场景

场景一:车载网络调试

# 1. 记录 CAN 日志
# 使用硬件工具(如 PCAN)记录数据到 vehicle.blf

# 2. 加载到 CANVIEW
./view

# 3. 加载车辆 DBC 数据库
# Config -> Add DBC -> 映射到通道 1

# 4. 分析异常帧
# 点击 ID 列标题 -> 选择 0x123 -> 查看该 ID 的所有消息

场景二:自动化测试集成

// 在你的测试框架中使用 CANVIEW 解析库
use blf::read_blf_from_file;

#[test]
fn test_can_timeout() {
    let result = read_blf_from_file("test.blf").unwrap();

    // 断言:超时帧数量应该为 0
    let timeout_count = result.objects
        .iter()
        .filter(|msg| matches!(msg, LogObject::CanErrorFrame(_)))
        .count();

    assert_eq!(timeout_count, 0);
}

🔮 未来规划

Version 0.2.0(开发中)

  • 信号绘图功能 ✅
  • 实时数据流模式
  • 高级搜索功能
  • 消息书签和注释

Version 0.3.0(计划中)

  • 导出 CSV/JSON/Excel
  • 统计分析仪表板
  • 自定义主题支持
  • 插件系统

长期愿景

  • AI 辅助诊断:基于历史数据训练模型,自动识别异常模式
  • 云端协作:团队共享数据库配置和标注
  • Web 版本:使用 WebAssembly 技术提供在线分析工具

🤝 参与贡献

CANVIEW 是开源项目(MIT 许可证),欢迎任何形式的贡献:

代码贡献:

git clone https://github.com/ucanme/canview.git
cd canview
# 创建功能分支
git checkout -b feature/amazing-feature
# 提交代码
git commit -m 'Add amazing feature'
# 推送并创建 PR
git push origin feature/amazing-feature

其他方式:

  • 提交 Bug 报告
  • 建议新功能
  • 改进文档
  • 分享使用经验

📞 联系方式

📜 开源协议

本项目采用 MIT 协议,允许商业使用、修改和分发。


💬 结语

CANVIEW 的诞生源于实际工作中的需求,我相信开源社区的力量能让它变得更好。

如果你经常处理 CAN/LIN 总线数据,或者对 Rust 工具开发感兴趣,欢迎:

  1. ⭐ 给项目点个 Star
  2. 🍴 Fork 到你的 GitHub
  3. 🐛 发现问题提交 Issue
  4. 💡 提出功能建议

让我们一起打造更好的汽车总线分析工具!


相关链接:

如果这篇文章对你有帮助,欢迎点赞、收藏、转发!

关注我,获取更多 Rust 嵌入式开发的技术分享。


标签: #Rust #汽车电子 #CAN总线 #嵌入式开发 #开源项目 #工具推荐