EasyVoice免费无字数限制生成有声书!cpolar 内网穿透实验室第 723 个成功挑战

184 阅读20分钟

在这里插入图片描述

家人们!谁懂啊!想把囤了几百本的小说转成有声书,通勤路上磨耳朵,结果踩了一鼻子坑:在线 TTS 要么掐着字数收费,要么生成慢得像蜗牛爬,好不容易凑够字数,音质还跟机器人念经似的🤖

直到我挖到了 EasyVoice 这个 “神仙工具”,直接把我从付费套路里捞了出来 —— 这玩意儿简直是为我们 “听书狂魔 + 省钱达人” 量身定做的!

先唠唠 EasyVoice:把文字变成 “会说话的老友”,还不花一分钱

咱先拆解下这软件有多香:

它基于 Edge TTS 做的,主打一个 “免费到离谱”—— 没有字数上限,10 万字的小说扔进去,不用等全集生成,边生成边播放,秒出声!就像点外卖不用等凑单,下单就出餐,主打一个即时满足✨

更绝的是它对硬件的要求,低到离谱!别说是电脑、服务器,就连几十块钱淘的玩客云(ARMv7 架构)、树莓派都能跑,功耗才几瓦,相当于一个小夜灯的耗电,搁家里 24 小时开着都不心疼电费,简直是 “抠门星人” 的福音。

原版 EasyVoice 已经够能打了,咱用的还是二次开发版:新增了多角色配音 UI、用户登录系统,还适配了 ARMv7 架构(原版不支持哦),玩客云这种 “电子老古董” 都能焕发第二春。内置 8 种高品质中文语音,温柔的、活泼的、带地方口音的,啥风格都有,配小说、配短视频,比找专业配音还合心意。

最牛的是 AI 智能解析多角色!把带角色对话的文本扔进去,它能自动识别谁是谁,给不同角色分配不同音色,连旁白都安排得明明白白,再也不用手动一句句切语音了,主打一个 “懒人友好”。

在这里插入图片描述

EasyVoice 的出色功能:不止 “念文字”,还能 “演剧本”

  1. 无上限流式输出:不管是 1000 字的短文,还是 700 万字的长篇小说,扔进去秒出声音,边生成边播放,3 分钟就能听到 34 分钟的音频,效率直接拉满;
  2. AI 多角色配音:支持自定义语速、音量、音调,AI 还能自动解析文本里的角色和旁白,配出来的音频跟小型广播剧似的;
  3. 全平台适配:AMD64、ARM64、ARMv7 架构通吃,玩客云、树莓派、普通服务器都能装,Docker 一键部署,新手也能秒上手;
  4. 完全免费无套路:没有会员、没有隐藏收费、没有字数 / 时长限制,纯纯的白嫖党天堂。

在这里插入图片描述

实用场景:这玩意儿能解决多少 “刚需痛点”?

场景 1:通勤党听书 —— 告别 “付费掐脖”

✅ 痛点:在线听书 APP 要么收费,要么广告多,自己找的小说资源没法转语音;

✅ 爽点:把小说复制到 EasyVoice,玩客云 24 小时挂机生成,通勤路上用手机连上去听,想听啥就转啥,再也不用看平台脸色,10 万字的小说也能秒出声,路上再也不无聊。

场景 2:自媒体配音 —— 低成本搞定 “广播剧级” 音频

✅ 痛点:找专业配音按秒收费,自己用免费工具配出来的声音千篇一律,还限字数;

✅ 爽点:把剧本扔给 EasyVoice,AI 自动解析角色,给女主配活泼的晓伊音,给男主配沉稳的云健音,连带地方特色的陕西晓妮音都有,配出来的音频直接能用,省下来的钱能多喝好几杯奶茶🧋

在这里插入图片描述

cpolar 内网穿透技术带来的便利:走到哪都能 “拿捏” 你的 TTS 服务

本来 EasyVoice 部署在玩客云里,只能在家局域网用,出门就歇菜 —— 总不能扛着玩客云通勤吧?这时候 cpolar 就派上大用场了!

cpolar 这玩意儿就像给你的 EasyVoice 开了个 “全球 VIP 通道”,不用折腾路由器、不用要公网 IP,一键就能把局域网里的 TTS 服务穿透到公网:

  1. 随时随地用:下班路上想给视频配音,掏出手机连 cpolar 生成的公网地址,直接打开 EasyVoice 操作,不用回家蹲在路由器旁边;
  2. 固定域名更省心:免费版随机域名虽然能用,但 cpolar 付费版能搞固定二级子域名,不用每天记新地址,像记手机号一样简单;
  3. 多设备同步用:手机、平板、笔记本,不管在哪,只要有网就能连自己的私有 TTS 服务,再也不用把音频传来传去;
  4. 低功耗不费钱:玩客云几瓦的功耗,加上 cpolar 的穿透,相当于花几十块打造了一个 “移动有声书工厂”,比买会员划算 100 倍。

简单说,有了 cpolar,你的 EasyVoice 就从 “宅家工具” 变成了 “随身神器”,通勤、出差、旅行,想啥时候用就啥时候用,主打一个 “自由飞翔”🚀

在这里插入图片描述

总结:几十块的小盒子,玩出几百块的体验

花几十块收个玩客云,刷上 HiNas 系统,用 Docker 一键部署 EasyVoice,再靠 cpolar 内网穿透实现公网访问 —— 这套组合拳打下来,你就拥有了一个 “免费、无上限、随身用” 的私有 TTS 服务。

EasyVoice 解决了 “付费、限字数、生成慢” 的痛点,cpolar 解决了 “只能局域网用” 的局限,俩搭配在一起,不管是听书、配音、转文档,都能一站式搞定。

关键是成本贼低:玩客云几十块,电费忽略不计,还不用给任何平台交会员费,真正做到 “一次折腾,永久白嫖”。数码 DIY 的快乐,不就是花小钱办大事嘛!

省钱!省钱!省钱!最重要的说三次!省钱,逼格高还个性定制。这绝对是最好的选择了。

本文就以刷了 HiNas 系统的玩客云为例,带你用 Docker 一键部署 EasyVoice,搭建自己的私有 TTS 服务。

1 什么是EasyVoice?

image-20251204144847359

原项目地址:github.com/cosin2077/e…

二次开发项目地址:gitee.com/jun-wan/eas…

EasyVoice 是一个开源的文本、小说智能转语音解决方案,旨在帮助用户轻松将文本内容转换为高质量的语音输出,原项目由 cosin2077 开发。本文使用的是我基于原项目二次开发的分支版本。

  • 一键生成语音和字幕
  • AI 智能推荐配音
  • 完全免费,无时长、无字数限制
  • 支持将 10 万字以上的小说一键转为有声书!
  • 流式传输,多长的文本都能立刻播放
  • 支持自定义多角色配音

相比原版,该分支在保留 AI 智能推荐配音、流式音频传输、自动字幕生成 等核心功能的基础上,新增了多角色自定义配音UI界面用户登录系统优化为三栏网页布局界面,同时扩展了对 AMD64、ARM64、ARMv7 多种 CPU 架构的支持。这意味着除了普通 x86 服务器,你也可以在玩客云、树莓派等 ARM 架构设备上顺利运行。

需要注意的是,上游原始项目并不支持 ARMv7 架构,而本分支已做了相应的适配优化,这也是本文能够在玩客云这类ARMv7架构上部署的前提。

2 HiNas系统安装Docker

在往期教程中,我们已经成功的给玩客云盒子刷入了HiNas系统,且配置好了终端后台登录,为接下来的Docker安装做好准备。

image-20251204152908195

如果您手上的玩客云还没有刷入HiNas系统,可以查看往期的玩客云拆机短接输入HiNas系统教程:www.cpolar.com/blog/a-smal…

好啦,接下来进入安装Docker环节,首先点击页面上的Docker面板图标(如果没有点击右上角的外网切换一下页面就有了),会弹出如下提示: image-20251204154022125

提示我们需要在终端运行命令install-portainer.sh命令进行安装Docker管理面板,接着点击确定按钮,再点击终端后台图标: image-20251204154153970登录上后台终端界面,如果未修改root的密码,默认root用户的密码为ecoo1234,登录后如下图:

image-20251204154237712

接着,在终端输入前面安装Docker管理面板的命令,我们需要借助这个命令一键安装Docker,同时也会安装Docker管理面板(方便新手小白使用):

install-portainer.sh

命令执行效果参考如下图: image-20251204154655512

等待安装完成(过程可能比较长,请耐心等待安装即可),安装完成如下图所示:

image-20251204155344396

接着,回到HiNas首页,刷新一下页面,再次点击Docker面板,即可进入Portainer初始化页面了(也可以直接访问控制台输出的访问地址): image-20251204155600262

给Portainer设置一个至少为12位的密码。然后点击创建用户即可进入Portainer首页,点击仪表盘即可查看Docker相关信息,如容器数量状态等:

image-20251204155834947

3 使用Docker一键部署EasyVoice

本部分使用的 EasyVoice Docker 镜像为我基于上游项目二开后构建的新镜像。上游原项目不支持 ARMv7 架构,因为 @node-rs/jieba 依赖的原生模块 jieba.linux-arm-musleabihf.node 没有预编译二进制文件,ARMv7 构建时会编译失败。

我在代码中做了容错处理:加载失败时自动降级为简单分词器,不影响主流程。AMD64 和 ARM64 架构不受影响,仍使用 jieba 分词器。

两种分词器的区别:

  • Jieba 分词器:基于词典和 HMM 模型,分词更精准,能识别新词和专有名词
  • 简单分词器:按标点符号切分,分词粒度较粗,但兼容性好、无依赖

实际使用中,简单分词器对 TTS 语音合成的影响较小,主要体现在长句断句位置可能略有差异。

image-20251204162217751

好啦,接下来开始进行在玩客云上使用Docker一键部署EasyVoice项目。首先,回到终端后台,执行如下Docker一键部署命令(适用于armv7架构):

docker run -d -p 9001:9000 --name easyvoice -v ./audio:/app/audio tannic666/easyvoice:v1.1-armv7

如果是amd64和arm64请执行如下命令即可(可以自行使用如uname -m命令查询架构):

docker run -d -p 9001:9000 --name easyvoice -v ./audio:/app/audio tannic666/easyvoice:v1.1

执行效果如下:

image-20251204163314658

接着,可以使用如下命令进行查看Docker运行状态,当然也可以访问前面部署好的Docker面板进行查看:

docker ps

可以看到,easyvoice容器的状态为UP(表示运行中),外部映射访问的端口为9001。并且也能看到前面安装的Portainer容器:

image-20251204163438748

在Portainer页面也能看到easyvoice的状态和端口映射情况: image-20251204163743685

接着,执行如下命令进行查看日志:

docker logs easyvoice | head -n 10

可以看到,由于ARMv7架构不支持Jieba分词器,加载失败时自动降级为了简单分词器:

image-20251204164231040

可以看到同时服务也运行在9000端口,9000端口为容器内部运行端口外部映射端口为9001,我们需要使用玩客云IP+9001端口进行访问,如:

http://192.168.50.179:9001

image-20251204164544846

可以看到,成功的访问到了EasyVoice的Web初始化页面!设置一个管理员和账号密码,登录一下,即可进入到主页: image-20251204171729332

4 EasyVoice使用和效果演示

4.1 文本转语音

EasyVoice 默认内置了 8 种高品质中文语音,每个声音都有独特的音色与风格,适用于不同场景:

语音代号名称声音特征
zh-CN-晓晓女声,温柔自然旁白、讲解、故事叙述
zh-CN-晓伊女声,清晰活泼小说对白、年轻女性角色
zh-CN-云健男声,沉稳有力广告、新闻播报
zh-CN-云希女声,柔和亲切小说旁白、情感故事
zh-CN-云夏女声,明亮自然教程、说明类内容
zh-CN-云扬男声,清朗温柔对话、配音场景
zh-CN-辽宁-晓北男声,地方口音略带特色地区特色内容、轻松对白
zh-CN-陕西-晓妮女声,带地方特色小说人物、多样化对白

接下来使用一段稍微简短内容进行演示一下(灵笼动漫中白月魁的台词):

灾难爆发前,我像大多数学者一样,想用自己的学识造福人类。碳基生命是脆弱而短暂的,我想提升人类的寿命。如果有足够的时间积累世间所有的知识,如果可以用时间去弥补天赋的不足,那么每个人都有可能掌握所有的自然、生命、社会、人文等科学知识,让人们更全面地感受这个世界。设想一下,知识的边界一旦被打破,人们对意识、身体乃至整个世界的认知都将发生巨大的改变,人类将以无尽的生命探索整个宇宙化。

操作步骤参考如下:

image-20251204172624359

生成完成后,让我们听一下效果:

你的浏览器不支持 audio 标签。

好啦,效果是不是特别棒?而且它生成的速度非常的快,下面用一本近700W字的小说,进行演示: image-20251024153023953

生成效果如下图所示:

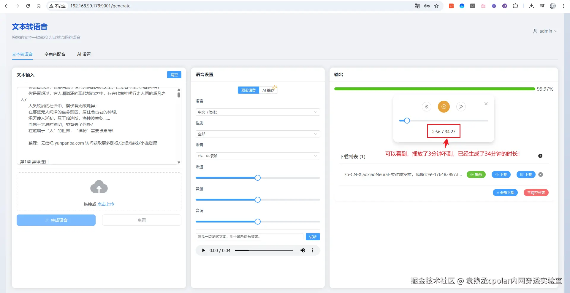
image-20251204173746941

从图中可以看到,由于内容特别长,可以看到一直在持续的流式输出,播放3分钟不到的时间,流式生成已经生成了高达34分钟的时长!

由于内容太长,生成完成可能需要很长一段时间,这边就不附上音频了,可以自行下拉项目进行测试!

4.2 多角色配音

EasyVoice 除了基础的文本转语音,还支持多角色配音——你可以为不同角色指定不同音色。更省心的是,它还能通过 AI 自动解析内容,智能识别角色并分配对应音色(这个 UI 界面是本分支新增的,上游原项目没有)。

首先,点击页面上的加载示例按钮,会默认加载一个示例段落: image-20251205100011979

可以看到有段落显示,每个段落支持调整声音、语速、音量、音调参数。滚动到底部,点击生成语音按钮,即可开始生成: image-20251205100146907

生成完成后即可进行播放和下载:

image-20251205100226796

让我们试听一下效果:

你的浏览器不支持 audio 标签。

是不是特别棒!

4.3 AI解析多角色

使用前,需要先在 AI 设置 中配置好 API 地址和 API Key。只要是兼容 OpenAI v1 格式的接口都能用,比如 DeepSeek、通义千问等。

image-20251205105021537

配置好后,回到多角色配音页面,点击AI解析内容按钮,这里使用如下3角色+1旁白的内容:

清晨的山谷被薄雾覆盖,阳光像金色碎片洒在林间小路上。远处传来清脆的鸟鸣声。 
沈澜提着工具箱走在最前方,脚步轻快。 
沈澜:“今天一定能找到昨晚看到的光源位置。” 
顾行远抬头望着树梢,手里握着便携探测仪。 
顾行远:“如果真是反射物,那数据应该会有变化。” 
就在他们讨论时,林青岚从溪边快步走来,指尖夹着一片透明碎片。 
林青岚:“我在水边发现这个,边缘有烧蚀痕迹。” 
顾行远立刻接过碎片,探测仪发出轻微的提示音。
沈澜凑近观察,神色变得专注。 
沈澜:“痕迹并不像自然形成的。” 
三人沉默片刻,周围只有风声掠过草叶。 
雾逐渐散开,碎片在光下闪出微弱的蓝色光纹,像是隐藏着尚未被揭开的秘密。

将要解析的内容填写进来后,点击开始解析按钮:

image-20251205102315479

等待解析完成,解析完成后,会自动创建段落,分配好旁白和对应角色,可以看到,一共生成了11个段落: image-20251205104024109

接着点击生成语音按钮,进行测试:

image-20251205104502461

试听一下:

你的浏览器不支持 audio 标签。

对比一下原内容,所有角色和旁白都正常,没有任何错乱,是不是感觉特别棒!如果旁白容易被解析成对话角色,可以尝试添加简单提示词在开头,如:

解析规则:除非文本中明确出现角色说话的引号或冒号,否则所有内容都视为旁白,不视为角色语音。 

好啦,到这儿EasyVoice的大概功能就介绍演示完成啦!

5 安装cpolar

到这里,EasyVoice 已经能在局域网里正常使用了。但问题来了:一旦离开家里的网络,手机、笔记本就访问不了了。通勤路上想听刚生成的有声书?出差时想给视频配个旁白?都没戏。这时候就需要 cpolar 出场了。它能把内网服务穿透到公网,让你在任何有网络的地方都能访问自己的 TTS 服务。

5.1 什么是cpolar?

image-20250910114418412

  • cpolar 是一款内网穿透工具,可以将你在局域网内运行的服务(如本地 Web 服务器、SSH、远程桌面等)通过一条安全加密的中间隧道映射至公网,让外部设备无需配置路由器即可访问。
  • 广泛支持 Windows、macOS、Linux、树莓派、群晖 NAS 等平台,并提供一键安装脚本方便部署。

5.2 安装cpolar

在玩客云的终端后台执行如下命令,进行一键安装cpolar:

sudo curl https://get.cpolar.sh | sh

image-20251130212752799

接着输入如下命令,确认cpolar是否启动:

sudo systemctl status cpolar

image-20251130212840259

可以看到显示为active(running),表示为正常在线状态。

接着,我们在浏览器中,输入你的玩客云IP地址+9200端口,进行访问cpolar的web ui控制台:

# 请使用你的访问IP + 9200端口
http://192.168.50.179:9200/

image-20251130213234474

可以发现,成功的访问到cpolar的web ui页面啦!如果没有注册cpolar的小伙伴也可以点击底部的按钮跳转注册!册好账号以后,回到该页面进行登录即可进入后台页面:

image-20251205173840381

6 穿透EasyVoice支持公网访问

6.1 随机域名方式(免费方案)

随机域名方式适合预算有限的用户。使用此方式时,系统会每隔 24 小时 左右自动更换一次域名地址。对于长期访问的不太友好,但是该方案是免费的,如果您有一定的预算,可以查看大纲6.2固定域名方式,且访问更稳定

点击左侧菜单栏的隧道管理,展开进入隧道列表页面,页面下默认会有 2 个隧道:

  • ssh隧道,指向22端口,tcp协议
  • website隧道,指向8080端口,http协议(http协议默认会生成2个公网地址,一个是http,另一个https,免去配置ssl证书的繁琐步骤)

image-20251205173925287

点击编辑website的隧道,这里设置名称为easyvoice-9001方便辨识,然后本地地址填写9001端口,地区这里选择的China Top,然后点击更新:

image-20251205174257676

接着,点击左侧菜单的状态菜单,接着点击在线隧道列表菜单按钮,可以看到有2个easyvoice-9001的隧道,一个为http协议,另一个为https协议:

image-20251205174350379

接下来在浏览器中访问easyvoice-9001隧道生成的公网地址(http和https皆可),这里以https为例:

image-20251205174450457

可以看到成功的访问到easyvoice的登录页面啦!

6.2 固定域名方式

虽然前面我们使用 cpolar 的永久免费套餐版成功实现了内网穿透,但免费版的随机域名存在一些不便之处:域名又长又难记忆,而且每隔 24 小时左右就会自动变化一次。这意味着每次域名变化后,我们都需要重新查看新的地址,使用起来非常不方便。

为了解决这个问题,cpolar 提供了固定二级子域名功能。只需升级到任意付费套餐,就可以配置一个固定不变、简短易记的专属域名,彻底告别域名频繁变化的烦恼。下面我们来看看如何配置固定二级子域名。

首先,进入官网的预留页面:

https://dashboard.cpolar.com/reserved

然后,选择预留菜单,即可看到保留二级子域名项,填写其中的地区、名称、描述(可不填)项,然后点击保留按钮,操作步骤图如下:

image-20251205175959477

列表中显示了一条已保留的二级子域名记录:

  • 地区:显示为China Top
  • 二级域名:显示为easyvoice01

注:二级域名是唯一的,每个账号都不相同,请以自己设置的二级域名保留的为主

进入侧边菜单栏的隧道管理下的隧道列表,可以看到名为easyvoice-9001的隧道: image-20251205180048283

点击编辑按钮进入编辑页面,修改域名类型为二级子域名,然后填写前面配置好的子域名,点击更新按钮:

image-20251205183033738

接着来到状态菜单下的在线隧道列表可以看到隧道名称为easyvoice-9001的公网地址已经变更为二级子域名+固定域名主体及后缀的形式了:

image-20251205183110932

这里以https访问测试一下:

image-20251205201413489

访问成功!相比于每天都会变化的随机域名,这个固定域名不仅更加简短易记,而且永久不变,无论何时何地都可以通过这个地址访问您的EasyVoice服务,极大地提升了使用体验。

总结

本文以刷了 HiNas 系统的玩客云为例,通过 Docker 一键部署 EasyVoice,搭建了一个低成本、低功耗的私有 TTS 服务,并通过 cpolar 内网穿透实现了公网访问。

  • EasyVoice 基于 Edge TTS,完全免费、无字数限制,支持流式输出、多角色配音和 AI 智能解析
  • 本文使用的二次开发分支新增了 ARMv7 架构支持,玩客云、树莓派等设备均可运行
  • 配合 cpolar 穿透后,随时随地都能访问自己的 TTS 服务,通勤听书、出差配音都不在话下

几十块的小盒子,功耗才几瓦,就能跑起一个属于自己的有声书生产工具。如果你也有小说想听、视频想配音,不妨动手试试!

感谢您阅读本篇文章,有任何问题欢迎留言交流。cpolar官网-安全的内网穿透工具 | 无需公网ip | 远程访问 | 搭建网站