每天4000次扫描上百万行:XXL-JOB的隐藏性能陷阱 🚨

54 阅读5分钟

"数据库就像健身房会员卡 - 大家都办了,但真正用到核心功能的没几个。而XXL-JOB,它不仅办了卡,还每天打卡4000次,每次都要把整个健身房翻个底朝天..."

🎭 故事背景:当调度器变成了数据库杀手

在一个平静的周二早晨,我们的MySQL监控告警突然炸了锅。不是因为什么惊天动地的大流量,而是一个看似人畜无害的任务调度框架——XXL-JOB,在悄无声息中把我们的数据库折磨得奄奄一息。

以下是XXL-JOB的调度报表界面截图,看起来一切都很正常,谁能想到背后隐藏着如此巨大的性能隐患:

xxl-job调度报表.png

环境现状:

  • 每天执行约30万次任务调度
  • xxl_job_log表积累270万+记录
  • 执行日志默认保留10天
  • 每天产生近4320次慢查询日志(每分钟3次×60分钟×24小时)

🔍 侦探工作:慢查询的罪状清单

通过分析/var/log/mysql/slow_query.log,我们发现了这起"数据库谋杀案"的关键证据:

📊 罪犯档案:4320次全表扫描

指标数值罪状描述
平均执行时间3.11秒比刷抖音还慢
最大执行时间21.55秒足够泡杯咖啡了
扫描效率0.0%基本等于在数据库里盲人摸象
平均扫描行数276万行把整个表翻了个底朝天

🔫 凶器分析:罪恶的SQL语句

SELECT
    COUNT(handle_code) triggerDayCount,
    SUM(CASE WHEN (trigger_code in (0, 200) and handle_code = 0) then 1 else 0 end) as triggerDayCountRunning,
    SUM(CASE WHEN handle_code = 200 then 1 else 0 end) as triggerDayCountSuc
FROM xxl_job_log
WHERE trigger_time BETWEEN '2026-01-07 00:00:00.0' and '2026-01-07 23:59:59.999';

真实执行记录:

-- 时间: 2026-01-08T00:00:29.387918+08:00
-- 性能: Query_time: 2.066329  Lock_time: 0.000045 Rows_sent: 1  Rows_examined: 2626450

🎯 作案手法深度解析

🔎 源码揭秘:XXL-JOB的"定时杀手"

通过深入分析XXL-JOB源码,我们发现了问题的根源:

/**
 * job log report helper
 *
 * @author xuxueli 2019-11-22
 */
public class JobLogReportHelper {
    private Thread logrThread;
    private volatile boolean toStop = false;
    
    public void start(){
        logrThread = new Thread(new Runnable() {
            @Override
            public void run() {
                while (!toStop) {
                    // 🔥 核心问题:统计近3天,每分钟执行3次
                    for (int i = 0; i < 3; i++) {
                        // ...
                        // 统计调度报表(罪魁祸首)
                        Map<String, Object> triggerCountMap = XxlJobAdminConfig.getAdminConfig().getXxlJobLogDao().findLogReport(todayFrom, todayTo);
                    }
                    // 每分钟执行一次
                    TimeUnit.MINUTES.sleep(1);
                }
            }
        });
        logrThread.start();
    }
}

🎭 作案三步曲

第一步:高频统计查询

  • 频率:每分钟执行3次循环(每天4320次)
  • 目的:为管理界面提供实时的调度报表数据
  • 问题:即使没有用户查看,也在持续消耗资源

第二步:索引设计缺陷

默认情况下,xxl_job_log表只有trigger_time单列索引,面对:

WHERE trigger_time BETWEEN ? AND ?
  AND (trigger_code in (0, 200) AND handle_code = 0)

这样的复合条件,只能选择全表扫描。

第三步:雪崩效应放大

  • 每次全表扫描消耗大量CPU和IO资源
  • 产生表级锁等待,影响其他正常业务查询
  • 30个并发任务执行时,性能问题被进一步放大

💡 破案过程:双管齐下的优化方案

🛠️ 技术手段:索引优化大法

-- 创建联合索引 + 覆盖索引(耗时22.082秒)
CREATE INDEX idx_trigger_time_codes
ON xxl_job_log(trigger_time, handle_code, trigger_code)
ALGORITHM = INPLACE LOCK = NONE;

优化效果对比:

优化前优化后改善幅度
扫描276万行扫描99万行减少64%
全表扫描索引扫描质的飞跃
Using whereUsing where; Using index覆盖索引生效

⚙️ 配置调优:降低执行频率

将调度报表的刷新频率从1分钟调整为1小时:

  • 大幅减少不必要的统计查询
  • 降低数据库负载压力
  • 用户体验基本无感知

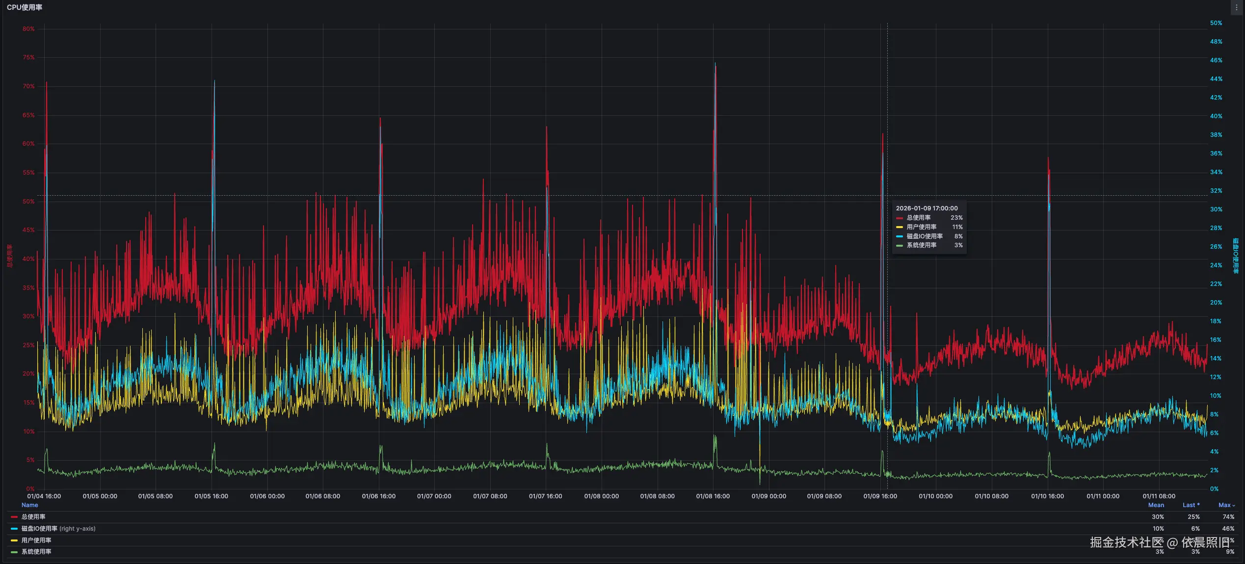
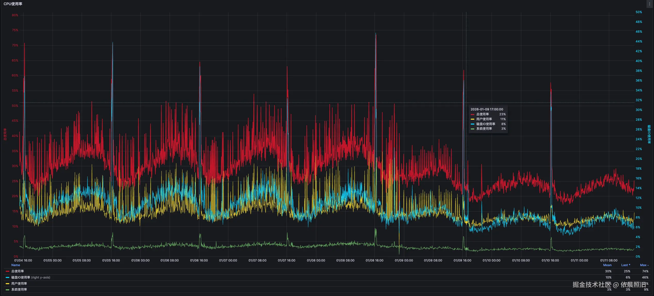
📈 优化成果:立竿见影的效果

优化后,我们的MySQL主库迎来了久违的轻松时光:

  • CPU使用率下降30%~40%
  • 系统负载明显降低
  • 慢查询数量锐减90%以上
  • 用户响应速度显著提升

0111-2-mysql主库cpu使用率.png

🎓 经验总结:给XXL-JOB用户的忠告

📋 必做清单

  1. 索引优化:为xxl_job_log表创建合适的复合索引
  2. 频率控制:合理调整管理界面的刷新频率
  3. 分区策略:考虑按时间分区,便于历史数据清理
  4. 监控告警:建立完善的慢查询监控机制

⚠️ 常见误区

  • ❌ 认为小表不需要索引优化
  • ❌ 忽视管理界面的后台查询
  • ❌ 以为框架默认配置就是最优配置
  • ❌ 缺乏定期的性能review机制

🔮 预防措施:防患于未然

-- 推荐的索引策略
ALTER TABLE xxl_job_log 
ADD INDEX idx_composite_perf (trigger_time, handle_code, trigger_code);
​
-- 分区建议(按月分区)
ALTER TABLE xxl_job_log 
PARTITION BY RANGE (TO_DAYS(trigger_time)) (
    PARTITION p202601 VALUES LESS THAN (TO_DAYS('2026-02-01')),
    PARTITION p202602 VALUES LESS THAN (TO_DAYS('2026-03-01')),
    -- ... 根据业务需求添加更多分区
);

🎪 结语:性能优化永远在路上

这次XXL-JOB的性能陷阱提醒我们:

"任何框架都不是银弹,生产环境的每个配置都值得深思熟虑。数据库性能优化就像减肥一样,需要持续的努力和科学的方法。"

记住:你的数据库不是健身房,不需要每天打卡4320次全表扫描! 💪


作者注:本文基于真实生产环境案例,所有数据和优化方案均已验证有效。如需转载,请注明出处。