附源码\基于Hadoop+Spark的商店销售数据智能分析与可视化系统\基于Python的连锁店零售数据分析与可视化系统

53 阅读5分钟

一、项目开发背景意义

当前零售行业正处于数字化转型关键时期,海量销售数据蕴含着巨大的商业价值与决策潜力。传统销售管理模式面临数据孤岛、分析滞后、洞察浅层等瓶颈,企业难以实时把握市场动态、精准识别盈利增长点与优化运营策略。随着大数据技术体系成熟,亟需构建集数据采集、分布式处理、智能分析与可视化呈现于一体的销售数据分析平台,充分释放数据资产价值。本系统立足实体店铺实际业务场景,针对多源异构销售数据整合难、深层关联挖掘不足、决策响应慢等痛点,运用大数据技术栈构建端到端的智能分析解决方案,实现从原始数据到商业洞察的完整价值转化链条。

二、项目开发技术

后端采用Python构建Spark分布式计算引擎对接Hadoop HDFS存储层,实现TB级销售数据的并行预处理、特征工程与挖掘建模,通过PySpark MLlib完成商品关联规则与用户分群等机器学习任务。数据持久化层选用MySQL存储分析结果与元数据,保障事务性与查询效率。前端基于Vue.js构建单页面应用,集成Echarts图表库实现响应式可视化大屏,动态渲染销售额趋势、品类占比、地理热力等多维图表。系统采用前后端分离架构,RESTful API承载数据交互。

三、项目开发内容

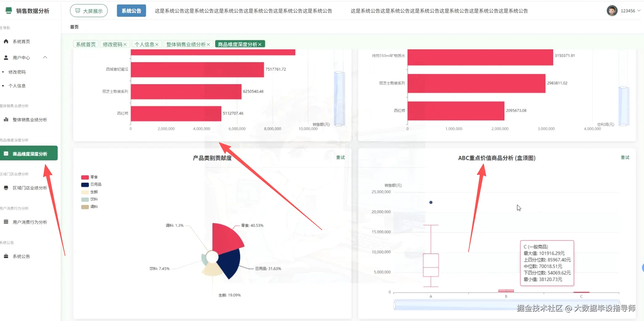
本系统围绕销售数据核心价值挖掘,构建了四大维度的深度分析体系。整体销售业绩模块实现销售额与利润的多周期动态追踪,通过时间序列展现业务发展态势。商品维度分析涵盖畅销商品排行、类别贡献度、ABC价值分层与成本收益关系,协助优化选品与定价策略。区域门店模块提供省份、城市、门店三级穿透式分析,支撑渠道布局与资源调配决策。用户行为分析聚焦客单价分布、节假日效应、周规律与商品关联规则,精准刻画消费特征。各分析模块均产出独立CSV数据结果,为可视化大屏提供实时数据支撑,具体包括:①整体销售业绩分析展示月度销售额、利润趋势及关键指标达成情况;②商品维度深度分析包含畅销商品Top10排行、产品类别销售贡献占比、ABC重点商品价值分层及成本-收入-利润四维关系模型;③区域门店业绩分析呈现各省份销售额分布、重点城市销售排行与明星门店绩效;④消费行为及关联规则分析揭示客单价区间分布、节假日与工作日销售差异、商品关联购买模式及周销售规律热力图。

四、项目展示

ScreenShot_2026-01-23_175617_807.png

ScreenShot_2026-01-23_175635_018.png

ScreenShot_2026-01-23_175647_208.png

ScreenShot_2026-01-23_175657_401.png

ScreenShot_2026-01-23_175728_623.png

ScreenShot_2026-01-23_175745_002.png

五、项目相关代码

<template>
  <div class="data-visualization-screen">
    <header class="screen-header">
      <h1>基于大数据的商店销售数据分析与可视化系统大屏</h1>
      <div class="header-info">
        <span>数据更新时间:{{ updateTime }}</span>
        <button @click="backToHome" class="back-btn">返回首页</button>
      </div>
    </header>

    <main class="screen-container">
      <section class="top-section">
        <div class="chart-box large" v-loading="loading.salesTrend">
          <h2>月度销售与利润趋势</h2>
          <div ref="salesTrendRef" class="chart"></div>
        </div>
        
        <div class="chart-box" v-loading="loading.categoryContrib">
          <h2>产品类别销售贡献度</h2>
          <div ref="categoryContribRef" class="chart"></div>
        </div>
        
        <div class="chart-box" v-loading="loading.topProducts">
          <h2>畅销商品排行(Top10)</h2>
          <div ref="topProductsRef" class="chart"></div>
        </div>
      </section>

      <section class="middle-section">
        <div class="chart-box medium" v-loading="loading.abcAnalysis">
          <h2>ABC重点价值分析</h2>
          <div ref="abcAnalysisRef" class="chart"></div>
        </div>
        
        <div class="chart-box medium" v-loading="loading.provinceSales">
          <h2>各省份销售业绩</h2>
          <div ref="provinceSalesRef" class="chart"></div>
        </div>
      </section>

      <section class="bottom-section">
        <div class="chart-box large" v-loading="loading.costRevenueProfit">
          <h2>品类成本-收入-利润关系</h2>
          <div ref="costRevenueProfitRef" class="chart"></div>
        </div>
        
        <div class="chart-box" v-loading="loading.holidayComparison">
          <h2>节假日vs工作日销售对比</h2>
          <div ref="holidayComparisonRef" class="chart"></div>
        </div>
      </section>
    </main>
  </div>
</template>

<script setup>
import { ref, onMounted, onBeforeUnmount, nextTick } from 'vue'
import * as echarts from 'echarts'
import { ElLoadingDirective as vLoading } from 'element-plus'

const updateTime = ref(new Date().toLocaleString('zh-CN'))
const charts = {}
const loading = ref({
  salesTrend: true,
  categoryContrib: true,
  topProducts: true,
  abcAnalysis: true,
  provinceSales: true,
  costRevenueProfit: true,
  holidayComparison: true
})

const salesTrendRef = ref(null)
const categoryContribRef = ref(null)
const topProductsRef = ref(null)
const abcAnalysisRef = ref(null)
const provinceSalesRef = ref(null)
const costRevenueProfitRef = ref(null)
const holidayComparisonRef = ref(null)

const initSalesTrendChart = () => {
  const chart = echarts.init(salesTrendRef.value)
  charts.salesTrend = chart
  const option = {
    tooltip: { trigger: 'axis', axisPointer: { type: 'cross' } },
    legend: { data: ['总销售额', '总利润'], textStyle: { color: '#fff' } },
    grid: { left: '3%', right: '4%', bottom: '3%', containLabel: true },
    xAxis: { 
      type: 'category', 
      data: ['2024-1', '2024-3', '2024-5', '2024-7', '2025-1', '2025-3', '2025-5', '2025-7'],
      axisLabel: { color: '#fff' },
      axisLine: { lineStyle: { color: '#4c9bfd' } }
    },
    yAxis: [
      { 
        type: 'value', 
        name: '销售额(元)', 
        axisLabel: { color: '#fff' },
        axisLine: { lineStyle: { color: '#4c9bfd' } },
        splitLine: { lineStyle: { color: 'rgba(255,255,255,0.1)' } }
      },
      { 
        type: 'value', 
        name: '利润(元)', 
        position: 'right',
        axisLabel: { color: '#fff' },
        axisLine: { lineStyle: { color: '#4c9bfd' } },
        splitLine: { show: false }
      }
    ],
    series: [
      { 
        name: '总销售额', 
        type: 'line', 
        smooth: true, 
        areaStyle: { 
          color: new echarts.graphic.LinearGradient(0, 0, 0, 1, [
            { offset: 0, color: 'rgba(0, 221, 255, 0.5)' },
            { offset: 1, color: 'rgba(0, 221, 255, 0.1)' }
          ])
        },
        data: [5000000, 6000000, 8000000, 10000000, 9000000, 11000000, 12000000, 10000000]
      },

六、最后

更多大数据毕设项目分享、选题分享可以点击下方

大数据项目