OneAdmin®V3史上最简洁的Vue+go后台框架

60 阅读4分钟

这是一款超简洁的Vue+go后台框架,前后端均由本人手搓完成。有喜欢的和我联系,如果感兴趣的人多,可以考虑放出来。

演示地址:admin.oneadmin.wangwei.ltd/

用户名和密码都是:admin

OneAdmin®V3

OneAdmin®V3具有编译快、运行快、安装快、开发快等特点,特别适用于大数据、高并发、人工智能等应用场景,是企业互联网应用开发的最佳选择之一。

OneAdmin®V3支持一键生成二进制文件部署,无需配置运行环境(Apache、Nginx、IIS等),支持跨平台发布(Linux、Windows、MacOS等)。

OneAdmin®V3遵循RESTful API设计规范,集成了SQLite、JWT鉴权、动态路由、动态菜单、动态接口、Casbin鉴权、Swagger自动接口文档、Logrus日志、异步任务、表单生成器、代码生成器、SSL证书申请和续签(Let's Encrypt)等功能,以及支付宝、微信(公众号、小程序、微信支付)等生态和静态云存储、地图、短信、邮件、短链等大量相关组件。

OneAdmin®V3致力于底层框架的敏捷开发,可以轻松应对纷繁复杂的业务开发需求,并让开发工作变得更轻松、更优雅、更高效。

设计思路

OneAdmin®V3强调耦合、极简。界面是以蓝、白、灰为主调的视觉风格,辅以相关标准色标识相关操作,运用最多的UI组件是卡片按钮Flex,尽可能少地使用CSS定义样式,以满足多种多样的需求;程序设计思路也灵活多变,每个功能都已拆分成多个函数进行处理。

OneAdmin®V3-1.png

OneAdmin®V3-2.png

OneAdmin®V3-2-2.png

OneAdmin®V3-2-3.png

OneAdmin®V3-2-4.png

OneAdmin®V3-3.png

OneAdmin®V3-3.png

OneAdmin®V3-4.png

OneAdmin®V3-5.png

OneAdmin®V3-6.png

OneAdmin®V3-7.png

OneAdmin®V3-8.png

OneAdmin®V3-9.png

OneAdmin®V3-10.png

OneAdmin®V3-11.png

OneAdmin®V3-12.png

OneAdmin®V3-13.png

系统模块

自动初始化

[自动初始化]

  • 可一键初始化数据库、数据表、数据字段及默认数据。

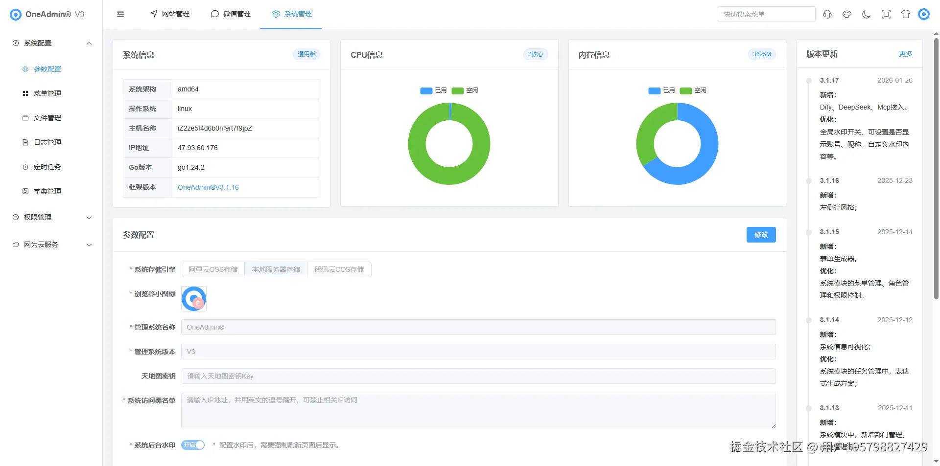
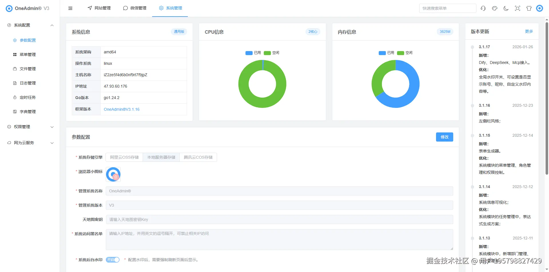
[系统配置]

[参数配置]
  • 系统信息。
  • 系统存储引擎支持本地存储、阿云里OSS存储、腾讯云COS存储等3种存储方式。
  • 浏览器小图标。
  • 管理系统名称。
  • 管理系统版本。
  • 天地图密钥Key。
  • 系统访问黑名单。
  • 系统后台水印。
  • 系统版权信息。
  • 登录面板标题、位置。
  • 粒子开关、颜色、形状、尺寸。
  • 登录背景图片。
[菜单管理]
  • 支持对系统菜单、路由、按钮的管理及设置。
[文件管理]
  • 支持对系统上传文件的管理,支持哈希、时间等2种文件命名方式,可一键清理重复。
  • 支持阿里云OSS、腾讯云COS直传功能,可切片上传大型文件。
[日志管理]
  • 实时记录管理端api请求,支持logrus日志。
[定时任务]
  • 支持cron表达式生成。
  • 支持多任务同时执行,支持暂停与重启。
  • 支持接口调用和函数调用。
[字典管理]
  • 支持自定义数据类型、数据内容。

[权限管理]

[用户管理]
  • 支持系统用户的管理与配置。
  • 支持关联部门。
  • 支持密码随时生成。
[角色管理]
  • 采用Casbin集中权限管理。
  • 支持根据角色划分菜单权限。
  • 支持根据角色、菜单划分按钮权限。
[岗位管理]
  • 支持设置岗位。
[部门管理]
  • 支持无限级部门设置,生成组织架构图。

[微信模块]

[微信公众号]

[用户粉丝管理]
  • 粉丝同步、拉黑、打标。
[分组标签管理]
  • 标签同步、管理。
[媒体素材管理]
  • 素材上传、同步与管理。
[草稿内容管理]
  • 草稿创建、同步与管理。
[发表记录管理]
  • 发表记录同步与管理。
[微信菜单管理]
  • 微信公众号菜单管理。
[自动回复管理]
  • 回复管理。
[模板消息管理]
  • 模板同步与管理。
[公众号码管理]
  • 生成含微信公众号参数的二维码
[账号接口管理]
  • 微信公众号的接入。

[微信小程序]

[订阅消息管理]
  • 订阅消息的同步与管理。
[小程序码管理]
  • 生成含微信小程序参数的二维码。
[小程序链管理]
  • 生成含微信小程序参数的链接。
[账号接口管理]
  • 微信小程序的接入。

[微信支付]

[支付记录管理]
  • 微信支付记录管理,退款等。
[支付接口管理]
  • 微信支付的接入。