存储服务器大流量写入由于 Ring Buffer 设置不合理导致丢包、断流的处理

90 阅读18分钟

存储服务器大流量写入由于 Ring Buffer 设置不合理导致丢包、断流的处理

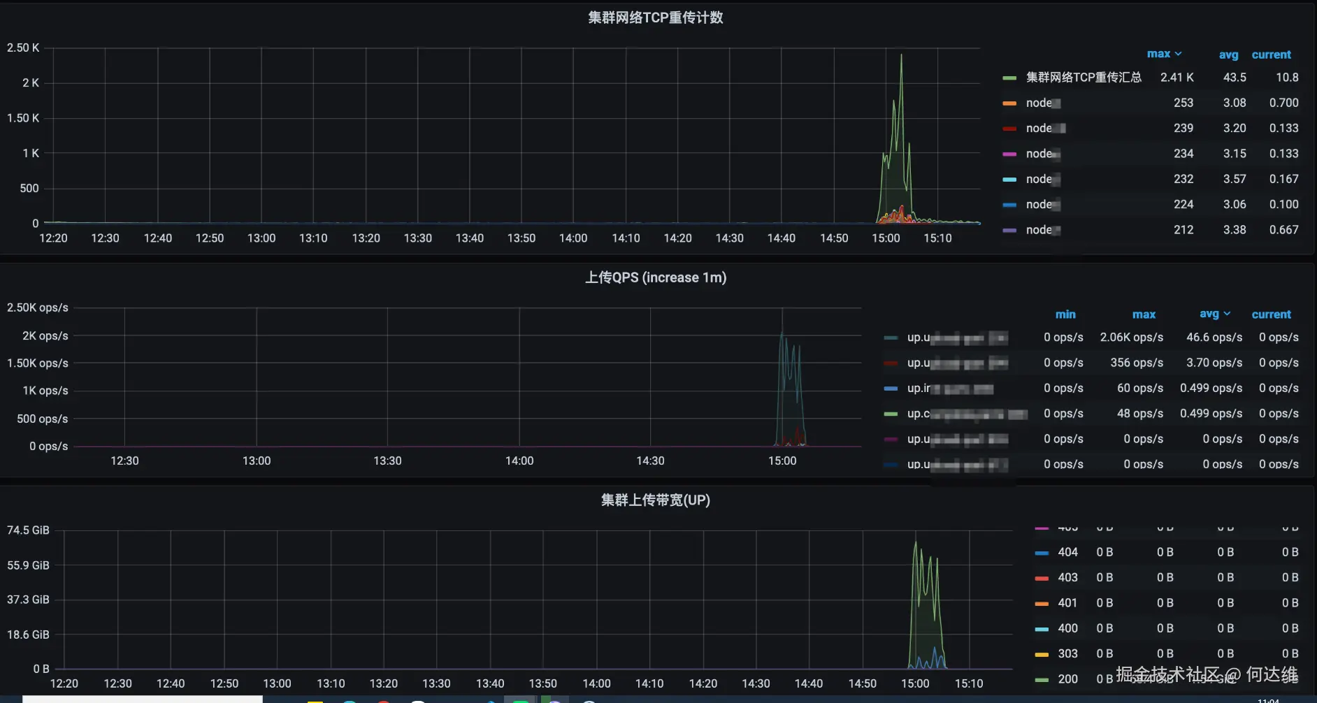
现象:业务使用某厂商的私有云对象存储方案来存储大量的数据,此前已有合作的成功经验,这是另外一批存储服务器组成新的对象存储集群供业务使用,像往常一样业务并发写入大量的数据时,出现了丢包、断流的情况,严重影响业务的正常运行。

发生故障时,登录某个存储服务器上 node1 上:

  • 存储服务器与业务的服务器都是“电口” + “光口”的模式,电口(万兆)用于非存储行为小流量,光口(10G-25G)用于存储行为大流量。

  • 这个不一定总是 node1,其它节点也会出现类似问题,比如 node2node30

  • 在该节点上 ping 其它节点的 IP 地址(本文说的 IP 地址均指光口的地址),部分节点的 IP 地址可以 ping 通,部分节点的 IP 地址无法 ping 通,并且相隔时间很短的情况下,ping 同一个 IP 地址会出现通和不通两种情况。

2026-01-26-10-34-25.png

  • 查看多个节点的监控,系统负载正常,防火墙并无任何策略,也没有开启 selinux 等安全机制,在高峰写入时出现不确定节点、不规律地出现节点断流的情况。

  • 查看整个集群的统计监控,集群总流量未达到上层交换机 100G 的阈值,有大量的重传。

2026-01-26-11-07-34.png

接下来分析、排查一下,涉及的知识仅供参考,不一定对。

网络包的流转

网络包的接收流程是 “硬件(网卡)-> 内核空间(协议栈/缓冲区)-> 用户空间(应用)” 的逐层流转,每个环节都有核心配置项影响收发效率,且可能成为丢包点。

核心流转路径:

2026-01-26-11-18-13.png


网卡硬件接收 -> 网卡预处理(校验 + 过滤) -> DMA 传输写入 RX Ring -> 网卡触发“接收完成中断(RX IRQ)” -> 内核硬中断处理(最小化核心操作) -> 数据包放入“对应 CPU 的 netdev_max_backlog 队列” -> 软中断(ksoftirqd 线程)唤醒处理 -> 内核协议栈逐层解析(L2->L3->路由->L4->netfilter) -> 匹配目标 socket,放入 socket 接收缓冲区(sk_receive_queue) -> 应用通过 recv()/read() 系统调用读取(用户空间拷贝)

  • 网卡硬件接收

    • 网卡物理层接收电信号/光信号,转换为二进制网络帧(Ethernet 帧),此时帧还未做任何校验。
  • 网卡预处理(校验 + 过滤)

    • CRC 校验:网卡硬件自动校验帧的 CRC 字段,确认帧在传输过程中未被篡改(校验失败直接丢弃,不进入后续流程,计数到 rx_crc_errors)。

    • 帧过滤:按配置过滤无效帧(如 MAC 地址过滤、VLAN 标签过滤),只保留目标为本机的帧(过滤失败直接丢弃,计数到 rx_dropped)。

    • 帧长度检查:判断帧长度是否符合 Ethernet 标准(64-1518 字节,超范围则标记为 rx_over_errorsrx_frame_errors)。

  • DMA 传输写入 RX Ring

    • DMA(直接内存访问)无需 CPU 参与,直接将网卡缓冲区的帧写入“内核态的 RX Ring 缓冲区”。

      • RX Ring 缓冲区是由网卡驱动在内存中创建的“环形队列”(物理上由网卡硬件寄存器 + 内核态内存共同构成),大小可通过 ethtool -G 调整。
    • RX Ring 有固定容量(默认 256/512),若帧到达速度超过后续处理速度,会触发 overrun 错误。

  • 网卡触发“接收完成中断(RX IRQ)”

    • DMA 写入完成后,网卡向 CPU 发送“接收完成中断”,通知内核 “有新包待处理”。

    • 可配置“中断合并(Interrupt Coalescing)”:累计一定数量/时间的包后再触发中断(减少 CPU 上下文切换,高流量场景推荐开启,通过 ethtool -C 配置)。

  • 内核硬中断处理(最小化核心操作)

    • 最小化处理:仅标记数据包在 RX Ring 中的位置,不进行复杂解析(如校验帧头),更新网卡统计(如 rx_packets 计数)、唤醒软中断(NET_RX_SOFTIRQ)。

    • 快速释放 CPU:避免硬中断占用太久,导致其他任务延迟。

    • 唤醒软中断:将处理任务交给软中断处理,由 ksoftirqd 线程处理。

  • 数据包放入“对应 CPU 的 netdev_max_backlog 队列”

    • 硬中断处理完成后,将包封装为 skb(socket buffer,内核中描述数据包的核心结构体)。

    • 放入“当前 CPU 对应的 netdev_max_backlog 队列”(非全局队列!每个 CPU 独立队列,大小由 net.core.netdev_max_backlog 配置)。

    • 队列满则丢弃新包(计数到 rx_dropped)。

  • 软中断(ksoftirqd 线程)唤醒处理

    • 硬中断唤醒软中断后,由内核的 ksoftirqd 内核线程(每个 CPU 一个)处理软中断。

    • 核心动作:从 RX Ring 读取 skb、剥离 L2 帧头(Ethernet 头)、将 skb 提交到内核协议栈。

    • 软中断优先级低于硬中断,但高于普通应用线程(可通过 chrt 调整优先级,避免被应用抢占)。

  • 内核协议栈逐层解析(L2->L3->路由->L4->netfilter)

    • L2 解析:剥离 Ethernet 头,提取源/目的 MAC、协议类型(如 IPv4/ARP)。

    • L3 解析:剥离 IP 头,提取源/目的 IP、协议类型(如 TCP/UDP),执行路由判断(确认包是本地接收还是转发)。

    • netfilter 过滤:经过 iptables/ip6tables 规则链(raw -> mangle -> filter),若被规则 DROP,直接丢弃(计数到 rx_dropped)。

    • L4 解析:剥离 TCP/UDP 头,提取源/目的端口,通过“四元组(源 IP: 端口 -> 目的 IP: 端口)”匹配对应的 socket。

  • 匹配目标 socket,放入 socket 接收缓冲区(sk_receive_queue)

    • 找到对应的 socket 后,将 skb 放入 socket 的“接收缓冲区(sk_receive_queue)”。

    • 缓冲区大小受双重限制:内核全局配置(net.core.rmem_default/net.core.rmem_max)+ 应用层配置(SO_RCVBUF 选项),两者取最小值。

    • 若缓冲区满(应用未及时读取),新包会被丢弃(计数到 rx_dropped),触发 TCP 窗口关闭(对端停止发送数据)或重传。

  • 应用通过 recv()/read() 系统调用读取(用户空间拷贝)

    • 应用调用 recv()/read() 后,内核将 sk_receive_queue 中的数据从“内核态拷贝到用户态”(若开启 MSG_ZEROCOPY 可避免拷贝,存储场景推荐开启)。

    • 读取模式:

      • 阻塞模式:若缓冲区无数据,应用会阻塞等待。

      • 非阻塞模式:无数据则返回 EAGAIN,需配合 epoll/kqueue 事件驱动(存储集群高并发场景必用)。

    • 应用读取后,内核会清理 socket 缓冲区,释放空间接收新包。

网络问题的简单排查思路

看完上面网络包的流转,网络问题的排查大致是这样:

硬件层检查:

  • 检查物理连接(网线、交换机端口、网卡指示灯)。

  • 检查网卡健康状态,比如使用 ethtool 来查看网卡配置、统计信息。

  • 验证交换机端口配置(速率、双工、MTU、VLAN)。

  • 执行硬件自测试(若支持)。

链路层检查:

  • 检查系统日志查看网卡驱动状态。

  • 验证 MTU 配置(确保全网一致)。

  • 检查 VLAN 配置(VLAN ID、802.1Q 支持)。

  • 确认链路聚合状态(Bond)。

网络层检查:

  • 查看路由表(确认默认路由和可达性)。

  • 检查防火墙规则(iptables/nftables 规则)。

  • 验证 IP 地址配置(IP、子网掩码、网关)。

  • 检查 ARP 和邻居表。

传输层和应用层检查:

  • 优化 TCP 参数(缓冲区、拥塞控制)。

  • 检查端口状态(监听、占用、连通性)。

  • 分析应用层协议(使用 Wireshark/tcpdump)。

  • 查看应用程序日志。

性能监控和分析:

  • 监控网络流量(nloadiftop)。

  • 查看系统资源使用(tophtop)。

  • 分析丢包统计(netstat -sethtool -S)。

  • 进行网络性能测试(iperf3netperf)。

上面的看着有点晕是吧,先来一个简单的思路(使用的工具或者关注的指标不限于提示的这些,仅供参考):

  • 先看监控告警:确认丢包现象(如业务超时、ping 丢包、接口错误率高),缩小影响范围(单服务器/全集群)。

  • 网卡层快速排查:ip -s linkrx_dropped/errorsethtool -S eth0 看详细统计,排除硬件/速率问题。

  • 内核层排查:top/mpstat/vmstat 看 CPU 负载(sy、si 等),/proc/net/softnet_stat 看软中断丢包,ss -s 看 TCP 队列丢包,若涉及 IO 等待的问题还会用到 iostat 等工具。

  • 应用层排查:ss -plnt 看 Recv-Q,strace -p pid -e recv,read 跟踪应用读取行为,排查应用逻辑问题。

  • 抓包验证:用 tcpdump 之类的工具抓包,确认丢包环节。

  • 配置优化:根据排查结果调整对应配置(如增大缓冲区、开启多队列、优化应用读取策略),验证效果。

查看网卡统计(重点看 rx 相关错误):


# 查看速率、双工、自动协商状态

ethtool eth0

  


# 查看 RX Ring 大小

ethtool -g eth0

  


# 查看网卡中断是否集中在单个 CPU(中断风暴:某 CPU %sy 高)

cat /proc/interrupts | grep eth0

  


# 查看统计

# rx_dropped(缓冲区满丢包)、rx_errors(硬件系列错误如 rx_crc_errors)、rx_over_errors(帧过长,也就是 overrun)、rx_fifo_errors(FIFO 缓冲区满)、rx_missed_errors(未及时处理的数据包)

ip -s link show enp0s8

ethtool -S eth0

  


# 查看网络接口统计

cat /proc/net/dev | column -t

netstat -i | column -t

ip -s link show enp0s8 中 RX/TX 错误计数是“网卡硬件 + 驱动程序 + 内核网络子系统”共同维护的,每个字段对应特定的故障场景:

  • RX(接收方向)错误

    • errors

      • 接收过程中“数据包本身无效”或“硬件/驱动故障”导致无法接收的总错误数(汇总类字段)。

      • 包含以下子错误(需用 ethtool -S enp0s8 看细分):

        • CRC 校验失败(帧完整性损坏)。

        • 帧长度异常(小于 64 字节/大于 MTU)。

        • 帧对齐错误(数据字节不对齐)。

        • 接收超时(硬件等待数据超时)。

        • overrun 超限错误(子错误之一)。

      • 网卡接收数据包时,硬件会自动校验帧的 CRC、长度、对齐性。

        • 若校验失败,硬件标记该帧为“无效”,并将 RX_ERR 寄存器 +1。

        • 驱动处理接收中断时,读取 RX_ERR 寄存器,同步到内核 stats.rx_errors

        • 无效帧会被硬件直接丢弃,不会进入内核缓冲区。

    • dropped

      • 接收过程中“数据包本身有效”,但由于资源(比如内存)不足/配置限制等系统原因,导致在拷贝到内存的过程中被丢弃的总错误数(汇总类字段)。

      • 触发场景:

        • 网卡 RX Ring 缓冲区满(硬件缓冲区,DMA 写入的地方)。

        • 内核 netdev_max_backlog 队列满(硬中断 -> 软中断的临时队列)。

        • RPS 队列满(软件负载均衡的队列)。

        • 配置过滤规则(如 VLAN 过滤、网卡 MAC 过滤)拒绝接收。

        • 内核协议栈资源不足(如 socket 缓冲区满但应用未读取)。

      • 统计逻辑:

        • 数据包已被网卡硬件正确接收(CRC/长度/对齐均正常,所以 errors 不 +1)。

        • 驱动/内核尝试处理时,发现无可用资源(如 RX Ring 满)或不符合配置,主动丢弃该包。

        • dropped 是“能收但处理不了”,errors 是“收都收不了(包无效)”。

    • overrun

      • 接收缓冲区超限错误,属于 errors 的子错误,仅统计“硬件缓冲区满”导致的丢包。

      • 触发场景:网卡硬件接收缓冲区(RX Ring/FIFO)的“数据包写入速度”超过了“驱动程序读取速度”,导致新到达的数据包无法存入缓冲区,触发硬件层面的 “超限错误”。

      • 统计逻辑:

        • 网卡接收数据时,DMA 会持续将数据写入 RX Ring 缓冲区。

        • 若 CPU 被其他任务占用(如硬中断风暴、软中断阻塞),驱动无法及时从 RX Ring 读取数据,导致缓冲区满。

        • 新数据包到达时无可用缓冲区,网卡硬件触发“overrun 错误”,将 RX_OVERRUN 寄存器 +1。

        • 驱动同步该值到 stats.rx_over_errors,同时累加 stats.rx_errors(因为是子错误)。

overrun 增加的原因:

  • 硬中断风暴(单 CPU 核心被占满)

    • 网卡未开启多队列(RSS),所有接收中断都绑定到同一个 CPU 核心。

    • 高流量场景下(如每秒 10 万 + 数据包),该 CPU 核心的“系统态 CPU(% sy)”持续 90%+,甚至被硬中断完全占满,驱动根本没有时间执行 “读取缓冲区” 的操作。

    • 验证:cat /proc/interrupts 查看网卡中断(如 enp0s8 对应的中断号),观察是否某一个中断号的计数增长极快;top -H 看对应 CPU 核心的 % sy 占比。

  • 软中断阻塞/抢占

    • 驱动处理硬中断时,仅做 “标记数据包位置” 的最小化操作,后续的数据包解析依赖软中断(ksoftirqd 线程)。

    • 若软中断线程被高优先级应用/进程抢占(如 CPU 被数据库、Java 应用占满),或软中断本身负载过高(多个网卡共享一个 CPU 核心处理软中断),会导致驱动 “不敢快速读缓冲区”(怕读出来后软中断处理不了,内核队列溢出),间接导致 RX Ring 满。

    • 验证:mpstat -P ALL 1 看某 CPU 核心的“软中断 CPU(% si)”持续高;top -H 看 ksoftirqd/XXX 线程的 CPU 占用接近 100%。

  • CPU 资源被非核心进程抢占

    • 生产环境中,数据库、大数据任务、挖矿程序等 “吃 CPU” 的进程,占用了大量 CPU 资源,导致驱动中断处理函数、软中断线程无法获得足够的 CPU 时间片。

    • 验证:top 查看进程 CPU 占用,若非核心进程(如非业务应用)的 % CPU 持续 80%+,且与 overrun 增长时间点吻合。

  • RX Ring 缓冲区本身配置过小

    • 例如:RX Ring 大小为 256 个帧,每个帧 1500 字节(MTU=1500),缓冲区总容量仅 256*1500=384KB。

    • 高并发小数据包场景下(如每个包 100 字节),256 个帧仅能存 25KB 数据,每秒 1 万包就会占满缓冲区(10000*100=1MB/s,远超缓冲区容量),导致 overrun 增加。

    • 验证:ethtool -g enp0s8 查看 RX: max 4096, current 256

内核硬中断/软中断丢包:CPU 处理能力不足导致丢包排查:


# 查看 CPU 负载(重点看 %sy 系统态 CPU)

# 查看 ksoftirqd 线程(如 ksoftirqd/0)的 CPU 占用,若 >=80% 说明软中断压力大

top -H

  


# 查看每个 CPU 的 %sy(系统态)、%si(软中断),若某 CPU %si 持续高,说明软中断集中在该 CPU

mpstat -P ALL 1

  


# 查看软中断统计

# 每行对应一个 CPU,第 1 列是接收数据包数,第 2 列是丢包数(非 0 则软中断丢包)

cat /proc/net/softnet_stat

  


# 查看中断负载

# 观察网卡中断(eth0 相关)的增长速度,若某中断号增长过快,说明硬中断集中

watch -n 1 cat /proc/interrupts

  • 硬中断集中:绑定中断到空闲 CPU(echo 4 > /proc/irq/XXX/smp_affinity_list)。

  • 软中断集中:开启 RPS/RFS,分散软中断到多个 CPU;提高 ksoftirqd 线程优先级。

  • CPU 不足:扩容 CPU 核心,或限制非核心应用的 CPU 使用率(cpulimit -p 进程ID -l 50%)。

内核协议栈/缓冲区丢包,主要是由于转发/队列满导致:


# 查看 netfilter 丢包

# 查看各链的 DROP 计数,若有增长,说明规则丢包

iptables -L -n -v

  


# 查看内核日志中的丢包信息(如 nf_conntrack 满导致丢包)

dmesg | grep -i "drop"

  


# 查看连接跟踪数,对比 net.netfilter.nf_conntrack_max(满则丢包)

sysctl net.netfilter.nf_conntrack_count

  


# 查看 TCP 统计

ss -s

  


# 查看半连接队列丢包(如"SYNs to LISTEN sockets ignored")

netstat -s | egrep -i "listen|syn"

  • netfilter 丢包:清理冗余 DROP 规则,增大 nf_conntrack_max

  • TCP 队列丢包:增大 tcp_max_syn_backlogsomaxconn,同步调整应用的 backlog 参数(如 Nginx、Tomcat)。

  • 内核缓冲区丢包:增大 net.core.rmem_maxnetdev_max_backlog

用户空间丢包:应用读取慢、socket 缓冲区过小、事件驱动模型配置不当:


# 查看应用的 socket 队列:Recv-Q(接收队列中未被应用读取的字节数),若持续非 0 且增大,说明应用读取慢

ss -plnt | grep 业务端口

  


# 确认应用是否正常监听端口

lsof -i :业务端口

  


# 查看应用是否频繁调用 recv/read,是否有阻塞

strace -p 应用PID -e recv,read

  • 应用读取慢:优化应用逻辑(如减少数据库查询耗时、异步处理非核心流程)。

  • socket 缓冲区过小:调整应用的 SO_RCVBUF 参数,确保 <= 内核 rmem_max

  • 事件驱动配置不当:改用 epoll ET 模式 + 非阻塞 socket,减少事件触发次数;增加应用工作线程数,提升并发处理能力。

我的情况是在基本可以排除物理层面的干扰后查看 overrunsdropped 计数时发现 overruns 的计数不断增加而且增加得很快:


for i in $(seq 1 100); do /sbin/ifconfig bond0 | grep RX | grep overruns; sleep 1; done

处理:


# 查看对应网卡的 RX buffer size ,默认的 RX buffer size 的值为 512

# 修改 RX buffer size ,提高网卡处理数据包能力,我这里的 eno1 和 eno2 是 bond0 的子接口

sudo /sbin/ethtool -G eno1 tx 2048 rx 2048

sudo /sbin/ethtool -G eno2 tx 2048 rx 2048

  


/sbin/ethtool -g eno1

# Ring parameters for eno1:

# Pre-set maximums:

# RX:   4096

# RX Mini:  0

# RX Jumbo: 0

# TX:   4096

# Current hardware settings:

# RX:   2048

# RX Mini:  0

# RX Jumbo: 0

# TX:   2048

  


/sbin/ethtool -g eno2

# Ring parameters for eno2:

# Pre-set maximums:

# RX:   4096

# RX Mini:  0

# RX Jumbo: 0

# TX:   4096

# Current hardware settings:

# RX:   2048

# RX Mini:  0

# RX Jumbo: 0

# TX:   2048

RX Buffer 配置持久化:

  • 写到传统的开机自启配置文件中如 /etc/rc.local,个人不推荐这个。

  • 写到系统的网卡配置中:

    • Centos 7.6

      • 修改 /etc/sysconfig/network-scripts/ifcfg-eno1

        
        ETHTOOL_OPTS="-G ${DEVICE} rx 2048 tx 2048"
        
        
      • 修改 /etc/sysconfig/network-scripts/ifcfg-eno2

        
        ETHTOOL_OPTS="-G ${DEVICE} rx 2048 tx 2048"
        
        
    • Ubuntu 20.04

      • 修改 /etc/udev/rules.d/59-net.ring.rules
      
      ACTION=="add|change", SUBSYSTEM=="net", KERNEL=="eth*|en*", RUN+="/sbin/ethtool -G $name rx 4096 tx 4096"
      
      

修改后,经过持续的观察,业务的存储流量恢复正常。

overrunsdropped 计数的额外说明

再絮絮叨叨一点。

ifconfig 之类的工具从 /proc/net/dev 获取原始数据统计信息,参考 https://elixir.bootlin.com/linux/v5.4.65/source/net/core/net-procfs.c#L78


{

  struct rtnl_link_stats64 temp;

  const struct rtnl_link_stats64 *stats = dev_get_stats(dev, &temp);

  


  seq_printf(seq, "%6s: %7llu %7llu %4llu %4llu %4llu %5llu %10llu %9llu "

       "%8llu %7llu %4llu %4llu %4llu %5llu %7llu %10llu\n",

       dev->name, stats->rx_bytes, stats->rx_packets,

       stats->rx_errors,

       stats->rx_dropped + stats->rx_missed_errors,

       stats->rx_fifo_errors,

       stats->rx_length_errors + stats->rx_over_errors +

        stats->rx_crc_errors + stats->rx_frame_errors,

       stats->rx_compressed, stats->multicast,

       stats->tx_bytes, stats->tx_packets,

       stats->tx_errors, stats->tx_dropped,

       stats->tx_fifo_errors, stats->collisions,

       stats->tx_carrier_errors +

        stats->tx_aborted_errors +

        stats->tx_window_errors +

        stats->tx_heartbeat_errors,

       stats->tx_compressed);

}

  • errs(Errors)

    • 表示总的收包的错误数量,这包括 too-long-frames 错误、 Ring Buffer 溢出错误、 crc 校验错误、帧同步错误、 fifo overruns 以及 missed pkg 等等。

    • 大多数情况下,rx_crc_errors 计数增加意味着问题在网络模型的第一层即物理层,当网卡接口接收到一个数据包时,它要经过一个数据完整性检查,称为循环冗余检查,若该数据包在检查中失败则会被标记为 rx_crc_errors,按照我自己的经验来看,若网卡配置在半双工模式下工作会导致这个错误计数增加,通常设置交换机告诉对端网卡在全双工模式下工作能解决这个问题。

  • drop(Dropped)

    • 表示数据包已经进入了 Ring Buffer ,但是由于内存不够等系统原因,导致在拷贝到内存的过程中被丢弃。

    • 不过需要注意的是,版本 2.6.37 之前的内核,比如当出现不支持的 protocol 时,内核会简单地 drop 掉,并不会增加 dev->stat.dropped 字段的计数,但是从 2.6.37 开始这种数据包也会统计到 dev->stat.dropped 中。

    • 另外 dropped 的计数也跟做了 bonding 的网卡的绑定模式有关,有时候看到计数增加,这并不是一个 bug,绑定模块丢弃在非活动接口接收到的重复帧是正常的,这个东西在排查过程中也会造成一定的干扰,比如若 eth0eth1 都连到 bond0,看到 bond0dropped 的计数一直有增加,但是 eth1 没有增加,要确认这个是否正常的步骤:

    • 使用命令 cat /sys/class/net/bond0/bonding/active_slave 来确认当前活跃的接口是哪个,比如目前是 eth0

    • eth0dropped 计数没有增加,而非活动的 eth1dropped 计数在增加,而且绑定配置为 active-backup 模式(或者其它会有一个非活动接口的模式),那么这个是正常的。

      • 默认情况下 /sys/class/net/bond0/bonding/all_slaves_active 的值为 0 ,即意味着非活动接口会丢弃数据帧,若设置为 1 的话则会避免这一问题。
    • eth0eth1 的计数均没有增加,那么得考虑是否其它的因素如错误的 vlan tag 导致的,同时若 bond0dropped 的计数增加的比较慢,使用 tcpdumpbond0 抓包却发现计数不会增加的话,可以认为无影响。

  • fifo(Overruns)

    • 这是由于 Ring Buffer(aka Driver Queue) 传输的 IO 大于 kernel 能够处理的 IO 导致的,而 Ring Buffer 则是指在发起 IRQ 请求之前的那块 buffer,很明显, overruns 的增大意味着数据包没到 Ring Buffer 就被网卡物理层给丢弃了,通常 CPU 无法即使的处理中断是造成 Ring Buffer 满的原因之一。