耗时半年,我与AI结对编程,肝出了这款企业级 K8s 多集群管理神器!

38 阅读3分钟

🚀 缘起:为什么有了 Dashboard 还要造轮子?

作为一名常年和 Kubernetes 打交道的运维/开发,你是否也经历过这些痛苦:

  • 多集群切换:在多个 kubeconfig 之间跳来跳去,手忙脚乱。
  • 命令行依赖:查个 Pod 日志、进个终端,非得敲一长串命令。
  • 监控割裂:看一眼负载去 Grafana,查个告警去 AlertManager,管理资源回命令行。
  • 权限难搞:想给研发开个查看权限,RBAC 配置写到头大。

为了终结这些痛点,我拉上 AI 结对编程,历时半年,终于把这款现代化、全栈式、开箱即用的 K8s 管理平台 —— KubePolaris(北辰) 给磨出来了!


✨ 什么是 KubePolaris?

KubePolaris(北辰),取意“北极星”,旨在为复杂的集群运维提供稳定可靠的指引。它不仅仅是一个 UI,更是一个集成了 多集群管理、DevOps 工作流、监控告警、安全审计 的一站式工作台。

最硬核的是: 它采用了最新的 Go 1.24 + React 19 技术栈。不仅跑得快,界面更是德芙般丝滑。


🛠️ 核心杀手锏:它能为你做什么?

1. 真正的“全栈”多集群管理

不再是简单的 CRUD。KubePolaris 支持跨集群资源搜索,支持一键切换上下文,集群健康度一目了然。

2. 内置“保姆级”运维工具箱

  • Web 终端:不仅能进 Pod,还能直接 SSH 远程节点
  • YAML 专家:内置 Monaco 编辑器(VS Code 同款),语法高亮、自动补全,在线改配置从未如此爽快。
  • 节点管理:Cordon、Drain、污点管理,点点鼠标即可完成。

3. 吊打同类的“生态集成”

别家只是管 K8s,我们管的是整个生态:

  • 监控:直接嵌入 Grafana 面板,展示 Prometheus 指标。
  • 告警:深度对接 AlertManager,多渠道通知不再错过。
  • GitOps:无缝集成 ArgoCD,这才是现代化的部署方式。

4. 安全审计,老板放心

完善的 RBAC 权限控制,支持 LDAP 接入。每一条操作指令都有审计日志,谁动了集群,有据可查。


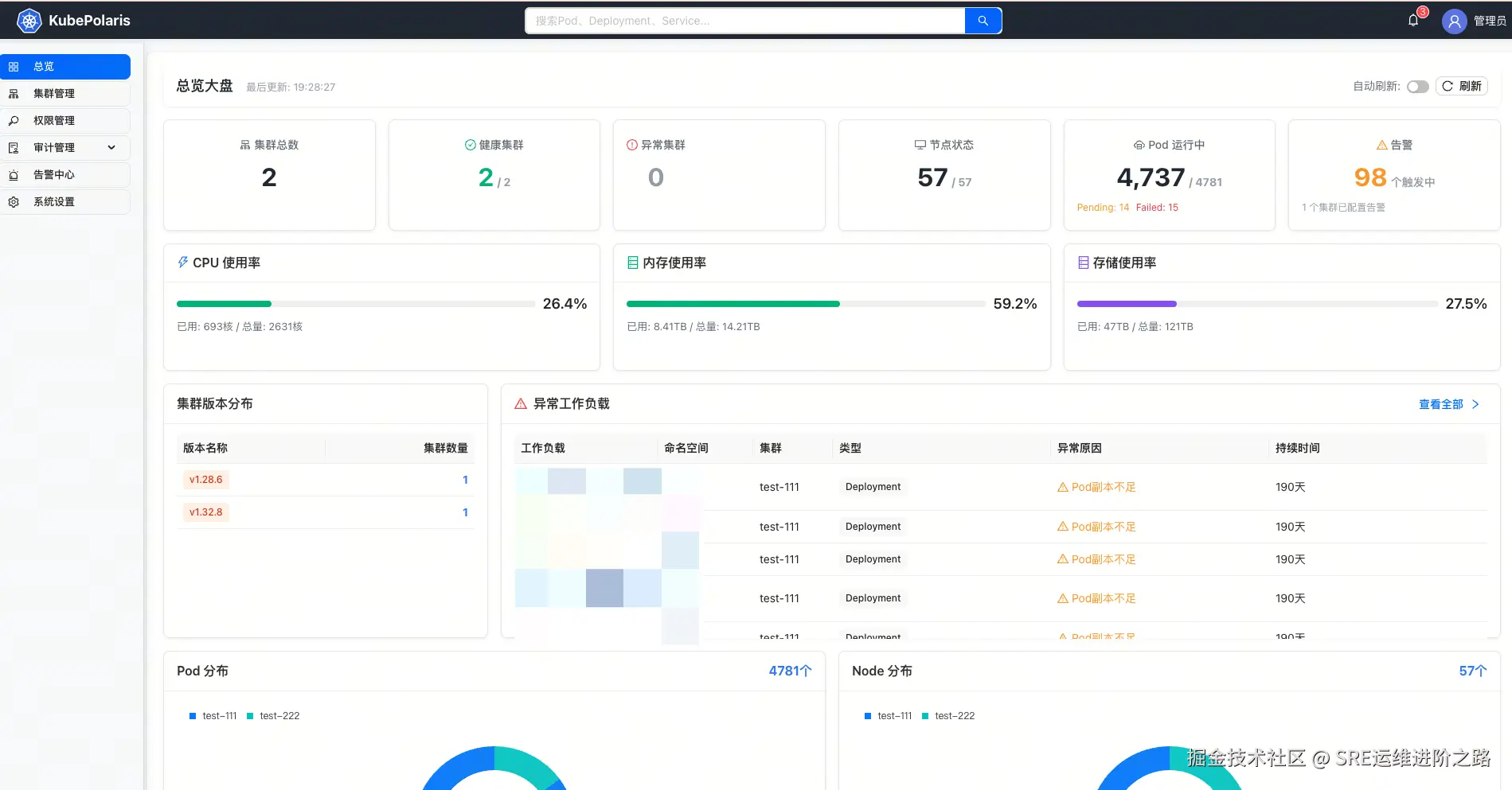
🎨 颜值即正义:界面预览

Dashboard



📸 更多截图

集群概览工作负载管理
Pod 管理Web 终端


⚡ 极速上手:只需一行命令

我深知运维同学的时间宝贵,所以 KubePolaris 支持 Docker 一键部署

Bash

# 克隆项目
git clone https://github.com/clay-wangzhi/KubePolaris.git

# 启动服务(内置安装脚本)
cd KubePolaris/deploy/scripts/
./install.sh

访问 http://your-ip,输入初始密码 KubePolaris@2026,即可开启你的导航之旅。


🏗️ 纯血技术栈:极客的浪漫

我们拒绝臃肿,追求极致性能:

  • 前端:React 19 + Vite 7 + Ant Design 5.x(最新的特性都在这)
  • 后端:Go 1.24 + Gin + GORM(高性能并发处理)
  • 引擎:k8s client-go 0.29(官方最稳支持)

🗺️ 路线图:未来不止于此

目前 KubePolaris 已完成核心功能的 100% 开发。

  • 2026 Q2:上线国际化支持 & 成本分析模块(帮公司省钱!)。
  • 2026 Q3:支持 Node/Pod 文件管理(像用网盘一样管理集群文件)。
  • 2026 Q4:全面支持 Kubevirt,虚机/容器一网打尽。

🎁 结语:开源不易,求个 Star

KubePolaris 现已在 GitHub 全面开源(Apache 2.0 协议)。

我希望它能成为你桌面上最趁手的那个“北极星”。如果你觉得好用,或者这个项目对你有启发,请点击文末“阅读原文”或扫描下方二维码,给个 ⭐️ Star 支持一下!

项目地址:

github.com/clay-wangzh…

作者碎碎念: 半年时间,无数个和 AI 讨论代码的深夜,才有了今天的 KubePolaris。目前项目仍处于快速迭代期,诚邀各路大神加入,一起参与优化、贡献代码!