Spring Boot + Vue 轻量级物联网综合管理平台(卡模组管理、三网融合、全流程业务)

66 阅读5分钟

前言

随着物联网技术的快速发展,越来越多的企业和个人开始关注如何高效地管理和利用物联网设备。今天推荐一个基于现代技术栈开发的物联网平台,为企业和个人提供便捷、高效、安全的物联网解决方案。

本文将介绍一个基于 SpringBoot、Vue、Mybatis、RabbitMq、Mysql、Redis 等开发的物联网平台的功能特性、技术架构以及部署优势,带大家深入了解这一物联网领域的佼佼者。

项目介绍

IoTLink是一个集物联网卡、物联网模组及卡+模组融合管理于一体的综合业务支撑平台。

该平台基于SpringBoot、Vue、Mybatis、RabbitMq、Mysql、Redis等先进技术开发,支持中国移动、中国电信、中国联通及第三方物联网卡的统一接入与管理。IoTLink致力于通过提供丰富的功能模块和灵活的配置选项,帮助用户快速接入物联网,实现万物互联的愿景。

项目功能

IoTLink平台提供全面的物联网管理功能,包括但不限于:

1、状态查询:实时查看物联卡的状态信息,确保设备正常运行。

2、资费管理:灵活设置资费策略,满足不同用户的需求,并轻松掌握资费情况。

3、客户信息管理:管理客户资料,维护良好的客户关系。

4、进销存管理:全面掌控物联卡的库存、进货和销售情况。

5、合同管理:轻松管理合同信息,避免合同纠纷。

6、订单处理:快速处理用户订单,提高客户满意度。

7、续费充值:在线续费充值,方便快捷。

8、诊断及账单:对物联卡进行智能诊断,并提供详细的账单信息。

项目宽肩

系统运行框架图

系统模块

项目特点

多网络支持

IoTLink支持多种物联网卡的接入,实现统一管理,降低了管理成本。

通信管理

提供物联卡的综合信息查询及功能配置管理,让用户对通信情况了如指掌。

生命周期管理

重新定义物联卡的使用生命周期,帮助用户更好地管理和跟踪使用状态。

业务与系统分离

优化用户体验,确保系统稳定高效运行,提高系统的可维护性。

灵活配置上游通道

支持一次对接,终生实用,并支持二次开发、拓展,满足用户多样化的需求。

项目技术

IoTLink平台采用了先进的技术栈,包括:

前端技术

Vue、Vuex、Vue Router、Vue CLI、Vant、Element-UI、ES6等

后端技术

Spring Boot、MyBatis-Plus、MyBatis、JWT、RabbitMq、Spring Security等

数据库

Mysql作为主数据库,Redis作为缓存数据库,提高了数据访问速度和系统响应能力。

项目演示

演示站点: demo.5iot.com

账号:5iot 密码:5iot.com

文档地址 doc.5iot.com

视频教程 www.bilibili.com/video/BV1ZK…

项目部署

快速部署:降低项目时间和成本。

云端与本地灵活选择:随时随地访问和管理物联卡数据,确保数据安全性和隐私保护。

数据采集与整合:实时收集并整合物联卡产生的各种数据,为您的业务提供有力支持。

可扩展性:根据业务需求进行定制和拓展,适应不断变化的市场需求和技术发展。

高性能与稳定性:经过优化和测试,确保大量物联卡同时在线和高并发场景下业务正常运行。

安全保障:采用先进的加密技术和安全措施,保护您的物联卡数据和业务信息。

项目效果

IoTLink平台自推出以来,得到了广大用户的认可和好评。其丰富的功能模块和灵活的配置选项,使得用户能够轻松管理物联网设备,提高了管理效率。

同时,平台的高性能和稳定性也确保了大量物联卡同时在线和高并发场景下的业务正常运行。

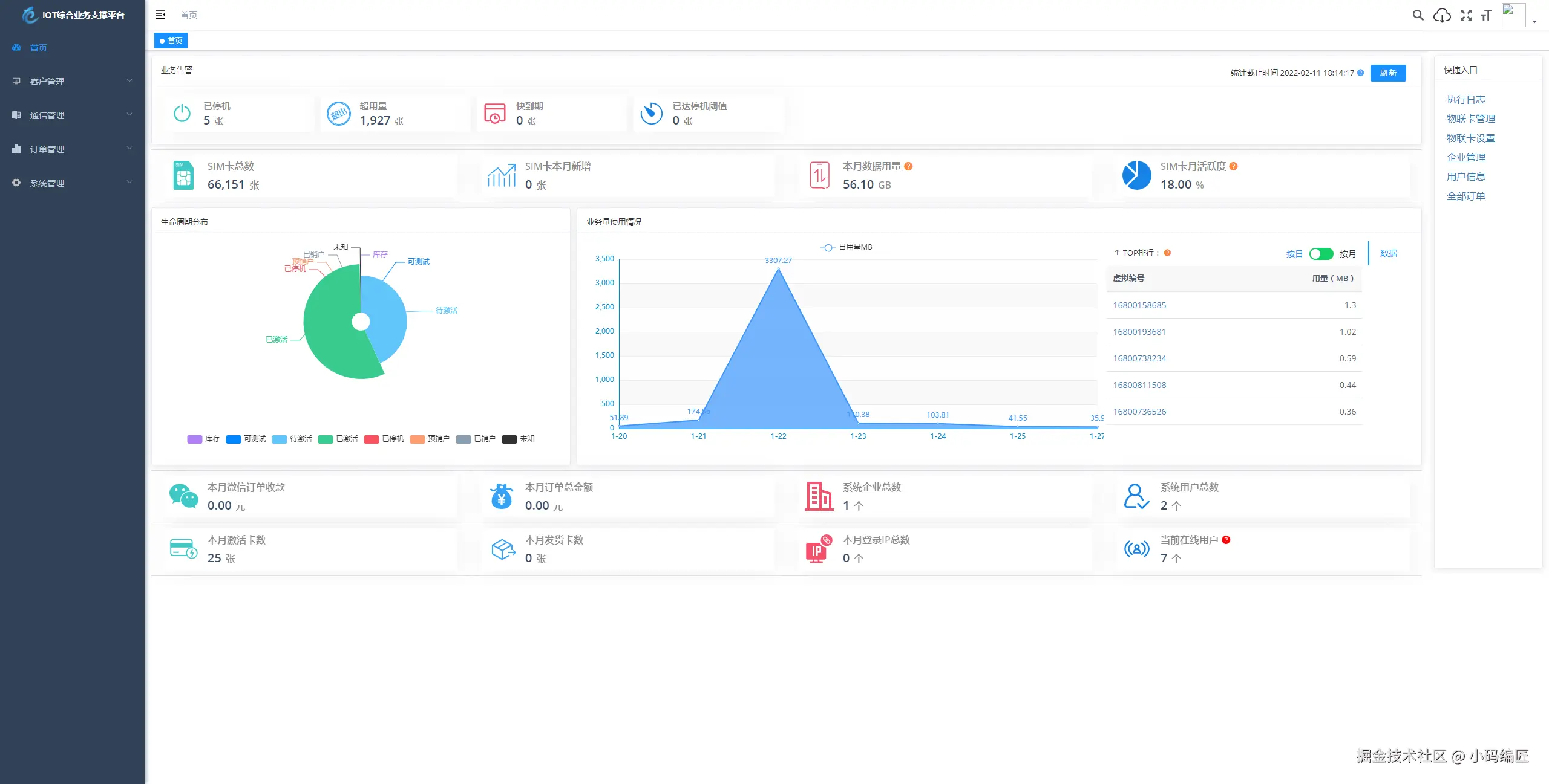
系统登录

系统首页

物联网卡管理

物联卡设置

通信管理

自动化规则

系统管理

字典管理

资费订购

流量查询

另外,IoTLink还提供了数据安全保障措施,采用私钥加密保障关键数据安全,全程加密传输,防止爬虫获取数据,为用户的数据安全保驾护航。

项目源码

Gitee:gitee.com/sdyunze/iot…

总结

IoTLink物联网平台以其全面的功能、先进的技术和灵活的配置选项,在物联网领域脱颖而出。平台不仅支持多种物联网卡的接入与管理,还提供了丰富的业务功能模块和安全保障措施。

不管是对于个人用户还是企业用户来说,IoTLink都是一个值得信赖的物联网解决方案提供商。

关键词

IoTLink、物联网平台、一站式解决方案、万物互联、SpringBoot、Vue、资费管理、生命周期管理、数据安全、开源项目、SpringBoot、Vue、物联网平台、卡模组管理、RabbitMQ、MyBatis、Redis、MySQL、多运营商接入、综合业务支撑

最后

如果你觉得这篇文章对你有帮助,不妨点个赞支持一下!你的支持是我继续分享知识的动力。如果有任何疑问或需要进一步的帮助,欢迎随时留言。

也可以加入微信公众号 [DotNet技术匠] 社区,与其他热爱技术的同行一起交流心得,共同成长!

优秀是一种习惯,欢迎大家留言学习!