我最近不太想回老板消息

21 阅读3分钟

不是对老板有意见。

是那种—— 手机一震,你已经大概知道他要问什么的那种不想回。

我负责了一个刚上线不久的业务。

刚上线那阵子,其实没什么人关心。 过了一段时间,老板突然开始关心了。

“今天卖了多少?”

这个问题几乎每天都会出现。

有时候是早上,有时候是下班前。 问得很随意,也没什么压力。

我一开始回得也很认真。

打开数据库,写个 SQL,看一眼结果,发过去。

后来问题慢慢变多了

慢慢地,变成了:

  • 「主要卖的是什么?」
  • 「哪个渠道来的用户最多?」
  • 「新用户多还是老用户多?」
  • 「退款算进去了吗?」
  • 「和昨天比是涨还是跌?」

问题本身都很正常。

但你能感觉到,这些不是“最后一个问题”。

我开始经常干一件事

写一半代码,停下来。

切到另一个窗口, 写一段 SQL, 看结果, 再改一版, 解释一下口径。

然后回到刚才的代码,看两眼,又忘了自己在干嘛。

其实我也理解他

业务刚上线。 数据是唯一能抓在手里的东西。

换我在他那个位置, 我可能问得比他还细。

所以我烦的也不是他。


我烦的是我自己好像变成了一个“接口”

他说一句话, 我翻译成 SQL。

SQL 跑完, 我再翻译成人话。

中间多了我这一步, 但好像也没多带来什么价值。

我真的懒得再写一次了

那天他又让我“换个维度看看”。

我盯着屏幕发了会儿呆。

不是不会写, 是真的有点不想再当这个中转站。

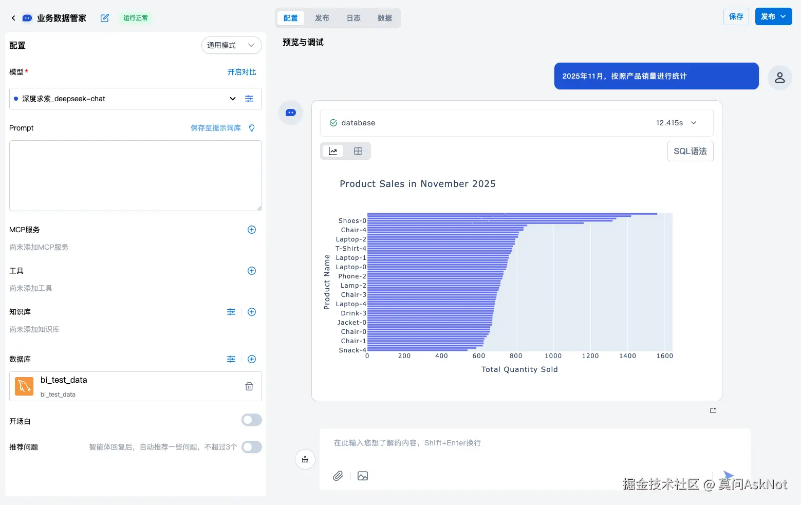
后来我干脆给了他一个页面

就是一个页面。

能看数,也能看图。 想按什么条件看,自己问。

1.png

我把链接发给他的时候, 甚至有点心虚。

就说了一句:

「你可以直接在这看一下。」

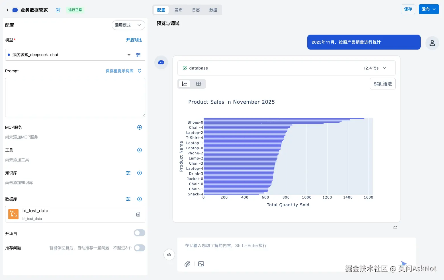
然后他真的就自己看了

而且看得挺认真。

问的问题反而更多了, 但都不再是问我。

2.png

有一天他跟我说:

「这个比我每次问你快多了。」

就这么一句。

我终于轻松了

不是因为事情少了。

是因为我不用再在:

  • 写代码
  • 查数据
  • 回消息

之间来回切换。

我终于可以完整地把一件事做完。

番外:我是怎么把这件事交出去的

这部分比较零散,说几点实际踩过的点。

1. 这不是 BI,也不是固定报表

我一开始也想过做仪表盘。

但很快发现问题:

  • 老板的问题不是固定的
  • 他经常是看了一个结果,再追问一句

所以关键不是“展示什么”, 而是能不能随时换问法

2. 数据库一定要只读

这是底线。

  • 不写库
  • 不允许 delete / update
  • 所有查询都有限制

这个不是为了防老板, 是为了我晚上能睡得着。

3. 表结构和口径要先说清楚

不然就是灾难。

我花时间补了几件事:

  • 每张表是干嘛的
  • 哪个字段代表什么
  • 哪些是“业务口径”,不是字面意思

这个工作比我想象中值。

4. 图表比数字更重要

老板其实不太关心精确到个位的数。

他更关心的是:

  • 是不是在涨
  • 哪个明显不对
  • 变化发生在什么时候

图一出来, 很多问题就不问了。

5. 用的工具

这套东西我是用 openpai 搭的,一个开源项目。

原因也很简单:

  • 本来就在用
  • 搭对话式 Agent 很快
  • 权限、数据源这些能控制住

没有做太多花活。

3.png

4.png

5.png

6png.png

最后

这套东西没有让我少干活。

只是让我不再干重复、低价值、打断思路的活

如果你也遇到过类似情况, 你大概懂我在说什么。