🌟 项目简介
ZS-Admin 是一套面向中大型企业场景的现代化管理后台快速开发平台。基于主流技术栈构建,深度融合 RBAC 权限体系、多租户(SaaS)架构 与 低代码开发能力,帮助团队以最小成本快速交付高可用、高安全性的业务系统。
💡 适用于:OA 系统、ERP 后台、B2B 平台、SaaS 应用、内部管理系统等。
✨ 核心价值
- 极速启动:初始化即具备完整权限与组织架构,5 分钟进入业务开发
- 降低重复劳动:内置用户、角色、菜单、字典、日志等通用模块
- 架构清晰:前后端完全解耦,模块化设计,便于二次开发与维护
- 生产就绪:支持 Docker 部署、JWT 认证、SQL 监控、操作审计等企业级特性
🔗 官方资源
⚙️ 技术栈
| 层级 | 技术选型 |
|---|
| 后端 | JDK 17 · Spring Boot 3.x · Spring Security · MyBatis-Plus · JWT · Druid |
| 前端 | Vue 3 · Vite · Pinia · Arco Design Vue · TypeScript |
| 部署 | 支持 Docker 容器化 |
🗂️ 源码仓库
⭐ 欢迎 Star、Fork 与 PR!您的支持是我们持续迭代的动力!
🧩 功能全景
🏠 首页
- 工作台:聚合待办、快捷入口、数据卡片,打造个性化操作中心。
⚙️ 系统管理
- 用户/部门/岗位:完整的组织人事模型,支持树形结构与多对多关联。
- 角色 & 菜单:基于 RBAC 的细粒度权限控制(菜单 + 按钮级)。
- 字典管理:统一维护枚举值,前端自动映射下拉选项。
- 通知公告:富文本编辑 + 定时发布 + 已读追踪。
🏢 租户管理(SaaS)
- 租户管理:独立租户生命周期管理(启用/停用/过期)。
- 租户套餐:定义功能包、数据配额、API 调用限制等。
📬 消息中心
- 站内信:实时消息推送,支持批量操作与状态标记。
- 短信模板:标准化模板管理,无缝对接阿里云、腾讯云等短信服务。
📊 报表管理
🔧 系统设置
- 全局配置:动态修改系统 Logo、名称、备案信息、第三方服务密钥等。
- 定时任务:Cron 表达式配置、启停控制、执行日志查看。
📈 系统监控
- SQL 监控:Druid 集成,实时分析慢查询与连接池状态。
- 操作日志:记录关键行为(增删改),支持按用户、IP、时间回溯。
- 在线用户:实时列表(IP、终端、登录时间)。
🛠️ 开发工具
- API 文档:Swagger + Knife4j,自动生成 RESTful 接口文档,支持在线调试。
- 代码生成器:输入表名 → 一键生成前后端 CRUD 代码(含 Vue 页面、Service、Controller 等)。
🌈 项目亮点
| 特性 | 说明 |
|---|
| ✅ 开箱即用 | 初始化数据库即可运行完整后台,无需从零搭建 |
| ✅ 企业级安全 | JWT 无状态认证 + Spring Security + 权限校验拦截器 |
| ✅ 多租户支持 | 数据隔离(Schema/字段级)、租户上下文自动注入 |
| ✅ 开发者友好 | 内置代码生成、接口调试、日志追踪三大提效利器 |
| ✅ 现代化 UI | 基于 Arco Design Vue,简洁美观,响应式布局 |
| ✅ 易于扩展 | 模块化结构,新增业务模块只需关注核心逻辑 |
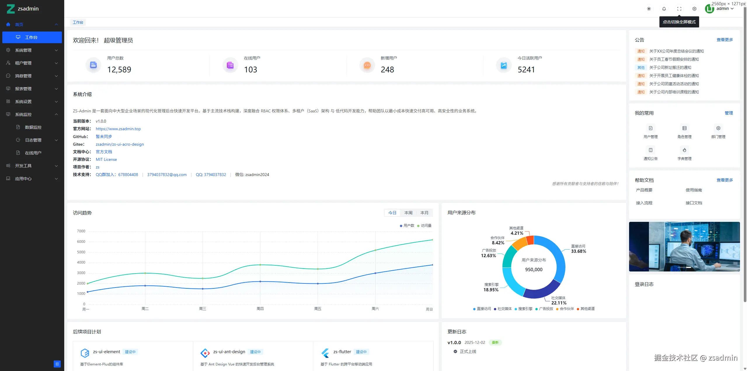
演示图














🤝 参与共建
- 🐞 反馈问题:提交 Issue
- 💡 贡献代码:欢迎 Fork 并提交 PR,共同完善 ZS-Admin!
- 💬 加入社区:关注官网底部获取 官方 QQ 群 / 微信公众号 入口