运维必备!一款全平台可用的服务器管理利器!

559 阅读3分钟

大家好,我是 Java陈序员

在企业开发中,你是否有遇到过如下难题:管理 3 台服务器需要同时打开终端工具、文件传输软件和监控面板,切换窗口的时间比实际操作还多;出门在外想临时调整配置,手机上却找不到能流畅运行的 SSH 客户端;团队协作时,服务器连接信息在 Excel 和聊天记录里杂乱堆放,安全性无从谈起?

今天,给大家推荐一款开源、全平台可用的服务器管理利器,运维必备!

项目介绍

Termix —— 一个开源、永久免费、自托管的一体化服务器管理平台,通过一个直观的界面管理服务器和基础设施,同时提供 SSH 终端访问、SSH 隧道功能以及远程文件管理等功能。

功能特色

  • 全能 SSH 终端与连接管理:功能齐全的终端,支持分屏操作;支持创建可重用的命令片段,可在多个打开的终端上同时运行一个命令;支持跳板机、warpgate、基于 TOTP 的连接等
  • 可视化的远程文件管理:支持直接浏览编辑代码、图片、音视频等文件,代码文件自动识别 20 + 编程语言并高亮显示;支持拖拽上传/下载文件、批量重命名、移动等操作
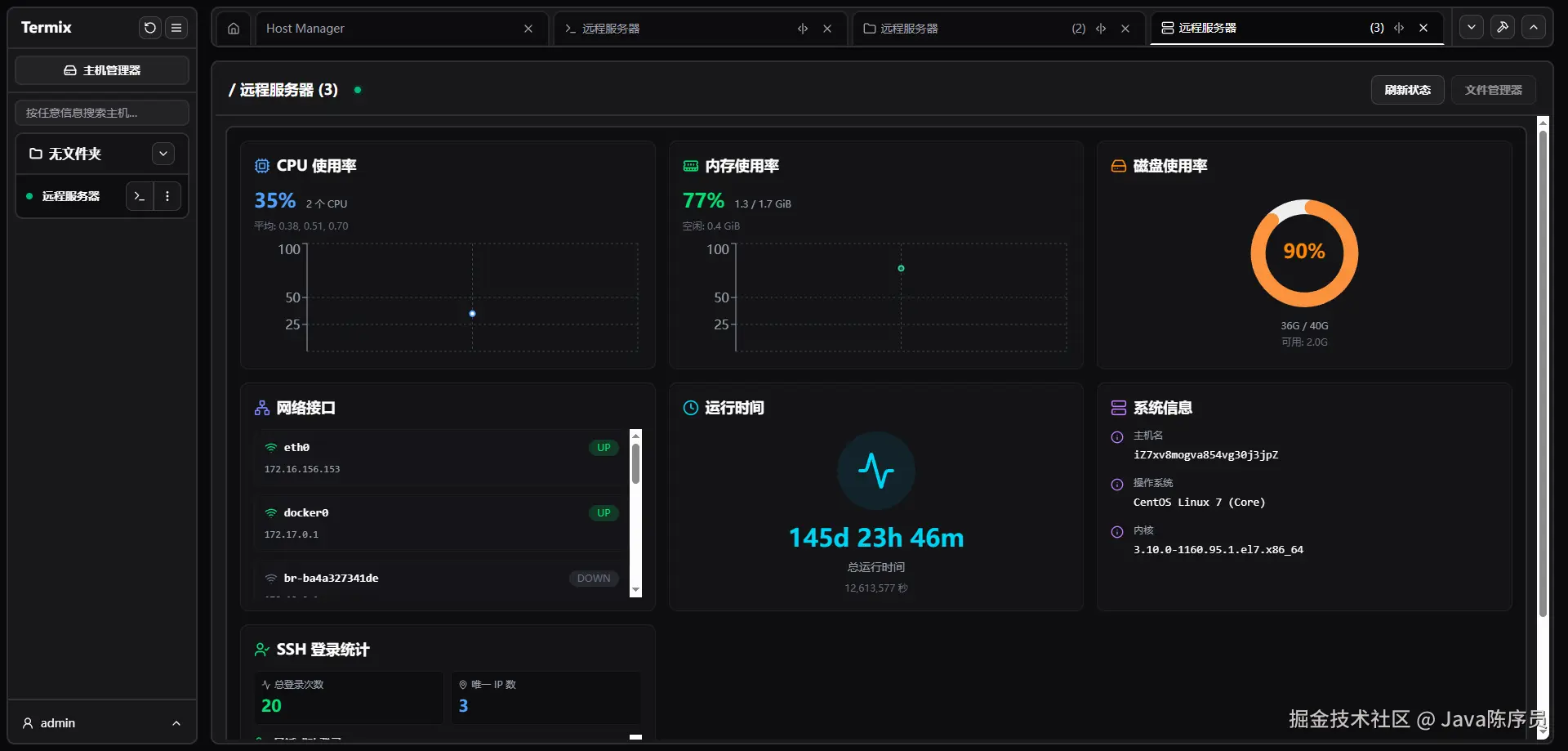
  • 全面的服务器监控:通过仪表盘直观地展示 SSH 服务器的 CPU、内存、磁盘使用率、网络流量与系统运行时间等信息
  • 安全与隐私保障:具备安全的用户管理,支持 OIDC 认证与 2FA(TOTP)双重验证,所有信息存储在本地加密 SQLite 数据库,无需担心数据泄露的风险
  • 全平台无缝体验:网页端、桌面端(Windows/Linux/macOS)、移动端(iOS/Android)全支持,同时一处配置,多端同步使用,适应固定办公与移动运维场景
  • 现代界面设计:基于 React、Tailwind CSS 和 Shadcn 构建的简洁的桌面/移动设备友好界面,内置英语、中文、德语、葡萄牙语,本地化体验友好

快速上手

Termix 支持网站、Windows、Linux、macOS、iOS/iPadOS、Android 多平台使用。

安装包安装

1、打开下载地址

https://github.com/Termix-SSH/Termix/releases

2、下载对应操作系统的安装包

3、解压并安装

Docker 部署

1、拉取镜像

docker pull ghcr.io/lukegus/termix:latest

2、创建挂载目录

mkdir -p /data/software/termix

3、运行容器

docker run -d --name termix \
	-p 8080:8080 \
	-v /data/software/termix:/app/data \
	-e PORT=8080 \
	ghcr.io/lukegus/termix:latest

4、容器运行成功后,浏览器访问

http://{IP/域名}:8080

首次注册的用户即为默认管理员

Docker Compose 部署

1、创建 docker-compose.yml 文件

services:
  termix:
    image: ghcr.io/lukegus/termix:latest
    container_name: termix
    restart: unless-stopped
    ports:
      - "8080:8080"
    volumes:
      - /data/software/termix:/app/data
    environment:
      PORT: "8080"

volumes:
  termix-data:
    driver: local

2、运行启动

docker compose up -d

功能体验

  • 仪表板

  • 主机管理

  • SSH 连接

  • 文件管理

  • 服务器状态仪表盘

  • 管理员设置

无论是个人开发者管理服务器,还是企业运维团队管控集群,Termix 都能大幅简化工作流程。如果你经常需要管理远程服务器,Termix 绝对值得一试,快去安装试试吧~

项目地址:https://github.com/Termix-SSH/Termix

最后

推荐的开源项目已经收录到 GitHub 项目,欢迎 Star

https://github.com/chenyl8848/great-open-source-project

或者访问网站,进行在线浏览:

https://chencoding.top:8090/#/

大家的点赞、收藏和评论都是对作者的支持,如文章对你有帮助还请点赞转发支持下,谢谢!