【硬核科普】只有8个命令的编程语言?带你入坑 Brainfuck (附自制 IDE)

1,125 阅读4分钟

作为一名程序员,我们习惯了 Java 的啰嗦,Python 的简洁,以及 C++ 的博大精深。但你是否听说过一门旨在挑战人类理解极限、代码看起来像乱码、却又是图灵完备的编程语言?

没错,今天我们要聊的就是大名鼎鼎的 Brainfuck

而且,为了不让大家从“入门”到“放弃”,我制作了一个在线 IDE 来帮助大家可视化地理解它(链接在文末,不仅能跑还能看内存条跳动,建议收藏)。

什么是 Brainfuck?

Brainfuck (简称 BF) 由 Urban Müller 在 1993 年创建。他的目标是建立一种拥有最小编译器的图灵完备语言

这就意味着,只要给它足够的时间和内存,Brainfuck 可以计算任何可计算的问题。虽然理论上它能写操作系统,但实际上...除了让程序员头秃,它最大的用处就是炫技理解计算机底层原理

核心概念:一条纸带和一个指针

Brainfuck 的工作环境非常简单,你可以把它想象成:

  1. 内存:一个无限长的字节数组(纸带),每个位置初始值为 0。
  2. 指针:初始指向数组的第一个位置。

仅仅 8 个命令

是的,这门语言只有 8 个有效字符,其他所有字符都会被解释器忽略(可以当做注释)。

字符含义类比 C 语言
>指针向右移动一格ptr++;
<指针向左移动一格ptr--;
+当前指针指向的内存单元值 +1*ptr++;
-当前指针指向的内存单元值 -1*ptr--;
.输出当前指针处的字符 (ASCII)putchar(*ptr);
,输入一个字符到当前指针处*ptr = getchar();
[如果当前值是 0,跳转到对应的 ] 之后while(*ptr) {
]如果当前值不是 0,跳转回对应的 [}

来段代码感受一下

如果我们想在屏幕上打印一个 "Hi",在 Python 里是 print("Hi")

在 Brainfuck 里,我们需要思考 ASCII 码:

  • 'H' 是 72
  • 'i' 是 105

我们可以直接写 72 个 +,输出,再写 33 个 +,输出。但这太蠢了。我们可以利用循环([])来做乘法。

比如要凑 72,我们可以用 8 * 9 = 72。

++++++++      (单元格0加到8)
[             (开始循环)  > +++++++++ (指针右移到单元格1,加9)  < -         (指针左移回单元格0,减1)]             (如果单元格0不是0,继续循环)
> .           (循环结束,指针在0处为0,移到1处,现在是72,输出 'H')
> +++.        (这就很难了,需要重新计算偏移量...)

标准的 Hello World 是这样的:

++++++++++[>+++++++>++++++++++>+++>+<<<<-]>++.>+.+++++++..+++.>++.<<+++++++++++++++.>.+++.------.--------.>+.>.

是不是感觉像猫在键盘上踩了一脚?但这就是 Brainfuck 的魅力:用最极简的规则,构建最复杂的逻辑。

为什么你要学(看)这个?

  1. 理解图灵机:这是最接近图灵机模型的编程体验之一。
  2. 内存与指针:你需要极其精细地控制每一个内存单元,这对理解底层内存管理很有帮助。
  3. 装 X 神器:在你的个人简介里写上 "精通 Brainfuck",绝对能吓退(或吸引)面试官。

痛点:这也太难写了吧!

在学习 Brainfuck 的过程中,我发现最大的痛点是:它是不可视的。

  • 我的指针现在在哪里?
  • 这个内存格子里现在是几?
  • 循环为什么没退出来?

如果你只用普通的文本编辑器写 BF,这基本上是在盲写。

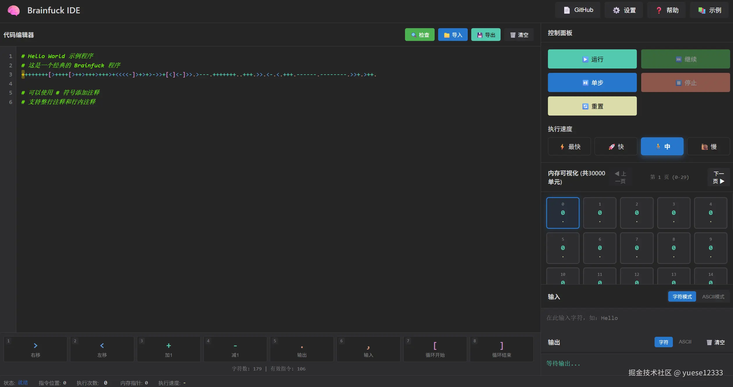
于是,我做了一个 IDE (夹带私货时间)

为了拯救想要尝试 Brainfuck 却由于缺乏调试工具而劝退的同学们,我开发了一个可视化的 Brainfuck 在线 IDE

它不仅仅是一个编辑器,它更是一个调试器可视化执行环境

✨ 主要功能:

  1. 内存纸带可视化:你可以实时看到指针在内存条上的移动,以及每个格子里数值的变化。
  2. 代码高亮:让那一堆乱码稍微易读一点。
  3. 单步执行 (Step) :支持一步步运行代码,逻辑再复杂也能看懂。
  4. 断点执行:选中单个指令可以添加/取消断点。
  5. 极速模式:以最高性能运行程序,能达到10M IPS,有兴趣的可以查看源码研究如何进一步优化。
  6. 示例代码库:内置了 Hello World、回显输出等经典算法,还有一个有一亿条指令性能测试程序,一键加载。

📸 截图预览

image.png

🔗 传送门

👉 在线体验地址: [brainfk-ide.cn] (点开就能跑,手机电脑都能用)

👉 GitHub 源码: [github.com/yuese12333/…] (如果觉得好玩,求一个 Star ⭐️,这对我很重要!)

结语

Brainfuck 可能永远不会成为你在生产环境中使用的语言(如果你的同事用了,请立即报警),但它绝对是编程世界里的一颗璀璨的遗珠。它提醒我们,计算的本质,其实就是纸带、读写头和状态转移。

希望我的这个小工具能帮你打开新世界的大门。如果你用我的 IDE 写出了什么惊天地泣鬼神的 Brainfuck 代码,欢迎在评论区分享!

Happy Coding (Brainfucking)!