我和TRAE的Vibe Coding之旅:技术与生活的温柔同频

332 阅读6分钟

我和TRAE的Vibe Coding之旅:技术与生活的温柔同频

年末收拾电脑文件,偶然翻到2024年的开发日志,一眼就看到“今日写接口文档,磨了3小时”“重构旧代码,卡在跨端兼容上动弹不得”。再看2025年的记录,这些费时间又费劲儿的琐事,早就变成了“TRAE生成文档+我快速核对”“跨端代码适配5分钟搞定”。这一年里,Vibe Coding从行业报告里的陌生词,彻底变成了我日常写代码的常态,更悄悄改变了我对“技术和自己”的看法——不再是我追着技术跑、被迫适应它,反而技术成了延伸自己感知的小帮手,让我在写代码和过日子之间,找到了一种松快的节奏。

从“赶鸭子上架”到“如虎添翼”

我接触Vibe Coding,其实是从一次“赶鸭子上架”的效率自救开始的。年初接了个洗车行业数字化转型的活儿,需要构建一个涵盖PC管理端、移动端H5、微信小程序和后端API的完整解决方案。既要保证各端数据同步,还得实现复杂的业务逻辑,按以前的节奏,没三个月根本拿不下来。

就在我焦头烂额的时候,同事推荐了TRAE,说“试试Vibe Coding,你只管抓核心逻辑,剩下的交给AI就行”。一开始我还半信半疑,直到第一次用TRAE生成API调用模板——只要给它后端接口文档,它就自动生成了前端需要的API调用代码,甚至连错误处理都帮我考虑到了。原本要熬两小时的活儿,最后花15分钟核对修改就搞定了。

image-20251226123952460.png

TRAE:我的Vibe Coding最佳搭档

在洗车行业解决方案项目中,TRAE成了我的最佳搭档,帮我解决了一个又一个技术难题:

1. 代码生成与优化

  • 组件模板生成 :快速生成了DictLabel、ShopSelect等通用组件,统一了各端的UI风格
  • API调用代码 :根据后端接口自动生成前端API调用模板,减少了重复劳动
  • 表单验证规则 :帮我编写了完整的表单验证规则,包括订单状态、扣费金额等字段

2. 跨端开发与适配

  • 利用uni-app的跨端能力,TRAE帮助我实现了H5和小程序的代码复用
  • 针对不同端的特性,进行了差异化适配,确保各端都有良好的用户体验

3. 表单验证与用户体验

  • 将原生表单替换为uni-forms组件,提升了表单验证和用户体验
  • 优化了错误提示信息,提供了清晰的用户引导

4. 问题定位与调试

  • 使用搜索功能快速定位相关代码
  • 提供代码诊断,检查语法错误和潜在问题
  • 分析错误日志,提供解决方案建议

5. ......

image-20251226123810809.png

Vibe Coding的核心:解放开发者,专注业务

慢慢我发现,Vibe Coding的核心根本不是“让AI替我写代码”,而是把开发者从重复的杂活儿里解放出来,能专心琢磨业务到底要解决什么问题、用户用着舒不舒服。

以前写代码,就像在工厂流水线干活,每个变量叫什么、每个循环怎么写,都得反复抠细节;现在就不一样了,更像当指挥家——我定好调子(明确业务目标)、排好队形(搭好逻辑框架),TRAE就像乐手一样,负责把具体的“曲子”(代码)演奏出来。

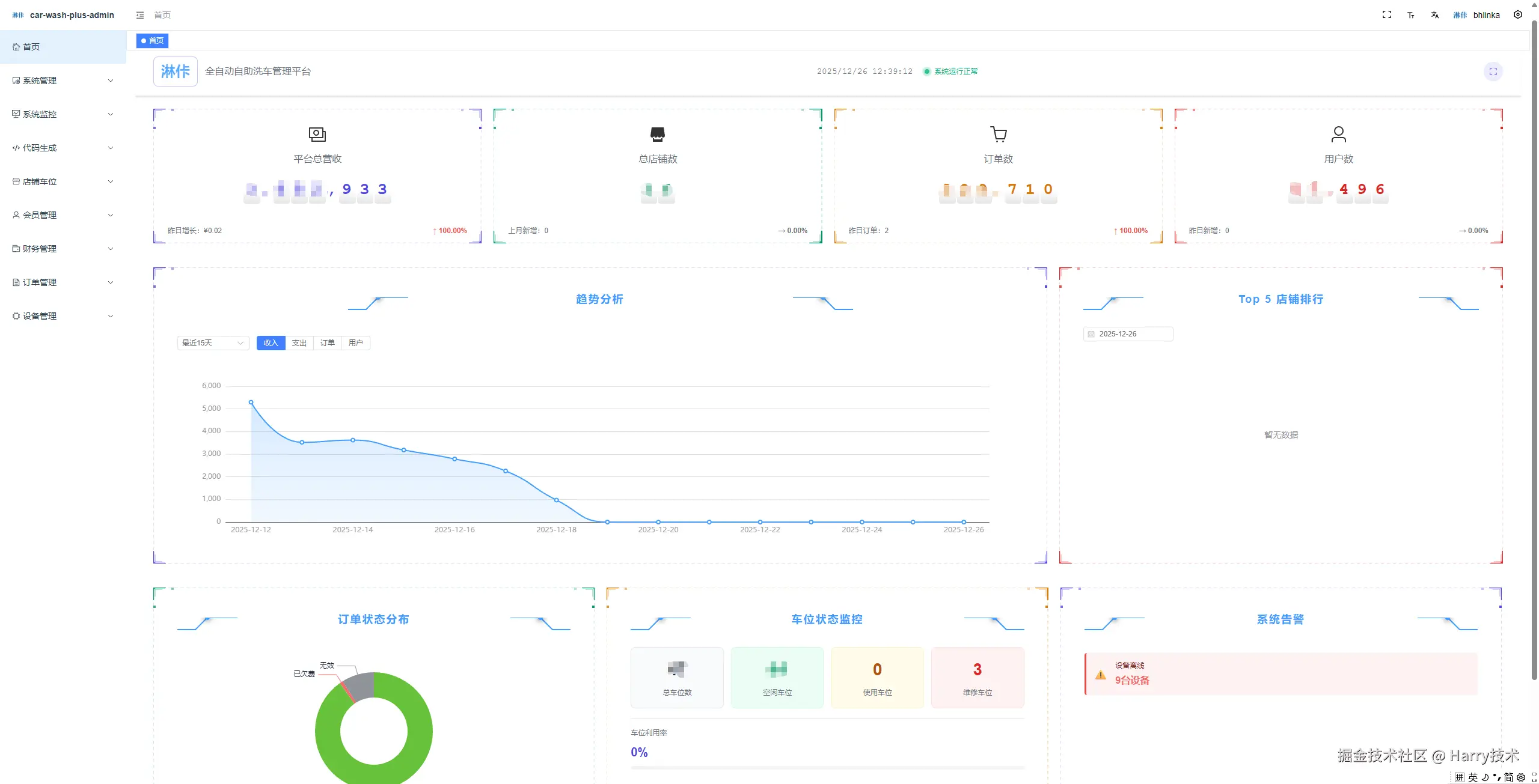
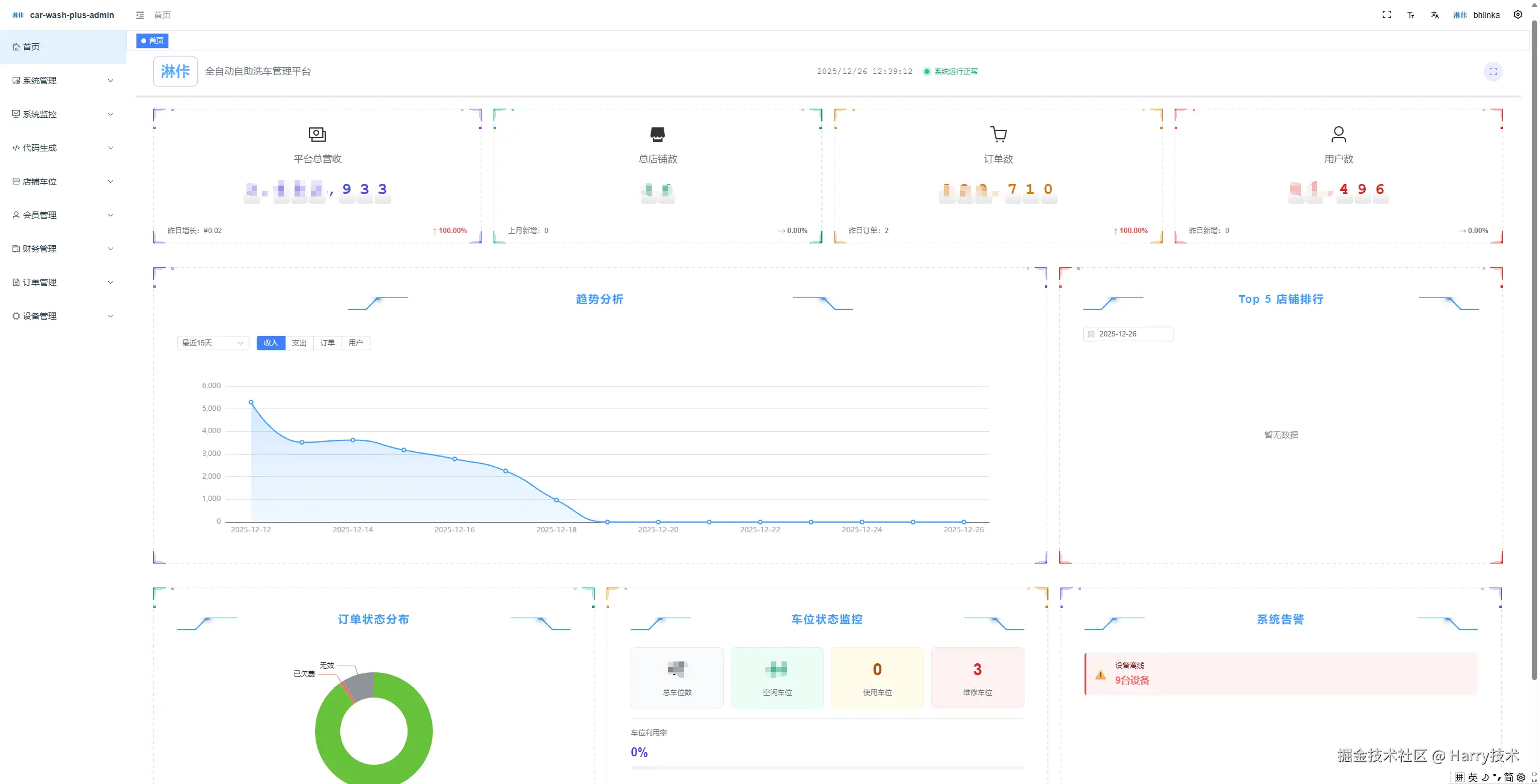
比如在开发数据概览页面时,我只需要跟TRAE说“要展示总营收、总消费、订单数、用户数,布局要清晰易读”,它就会给出好几种实现方案——既有传统的表格布局,也有现代化的卡片式布局,我再根据用户习惯挑个最合适的就行。甚至还能让TRAE帮我查代码有没有问题,找出可能拖慢速度或者有安全隐患的地方。

image-20251226124118156.png

这种“我主导、AI协作”的模式,终于让我不用再被代码细节绑住,能腾出手来想“用户真正需要什么”。比如在设计订单管理功能时,我发现店铺管理者最关心的是实时订单状态和欠费情况,于是调整了布局,把这些信息放在最显眼的位置,提升了用户体验。

7bb272e1f1dd1538435e566c4dee51a4.jpg

技术带来的生活改变

技术带来的改变可不止工作效率变高,还悄悄改写了我的生活方式。既然写代码快了,我不用天天泡在办公室加班,就试着过起了更平衡的生活——每周留两天时间陪家人,周末去周边逛逛,甚至还培养了摄影的爱好。

这种日子能落地,也离不开TRAE帮忙。比如在开发微信小程序端时,我遇到了地理位置授权的问题,TRAE帮我快速定位到相关代码,并给出了解决方案,让我不用熬夜查文档。

对技术和自己的新认知

这一年下来,我最大的感受是,2025年的AI革命,说白了就是让每个人都更有底气的“个体赋能”革命。Vibe Coding让我一个人,就能有以前团队协作的战斗力,完成了一个复杂的洗车行业解决方案。

我不再纠结“代码写得够不够完美”,反而更在意“这段代码能不能解决实际问题”;也不再困在办公室的小格子里,而是能在工作和生活之间找到平衡,找创作的灵感。

image-20251226124307940.png

结语

2025年我的Vibe Coding时刻,就是技术和自己的温柔同频。TRAE让我明白,好的技术从来不是替代人,而是成为人的延伸,让我们有更多精力去感受生活、创造价值。

新的一年,我想带着这种“松弛又专注”的状态,继续在技术的世界里探索,也在生活的小日子里,活出更多可能。我相信,在TRAE的陪伴下,我能创造出更多有价值的产品,也能享受更美好的生活。

感谢TRAE,让我在写代码的路上,找到了属于自己的Vibe!