【Hadoop+Spark+python毕设】全球咖啡消费与健康影响分析系统、计算机毕业设计、包括数据爬取、数据分析、数据可视化

59 阅读6分钟

🎓 作者:计算机毕设小月哥 | 软件开发专家

🖥️ 简介:8年计算机软件程序开发经验。精通Java、Python、微信小程序、安卓、大数据、PHP、.NET|C#、Golang等技术栈。

🛠️ 专业服务 🛠️

  • 需求定制化开发

  • 源码提供与讲解

  • 技术文档撰写(指导计算机毕设选题【新颖+创新】、任务书、开题报告、文献综述、外文翻译等)

  • 项目答辩演示PPT制作

🌟 欢迎:点赞 👍 收藏 ⭐ 评论 📝

👇🏻 精选专栏推荐 👇🏻 欢迎订阅关注!

大数据实战项目

PHP|C#.NET|Golang实战项目

微信小程序|安卓实战项目

Python实战项目

Java实战项目

🍅 ↓↓主页获取源码联系↓↓🍅

基于大数据的全球咖啡消费与健康影响分析系统-功能介绍

本系统【Hadoop+Spark+python毕设】全球咖啡消费与健康影响分析系统是一个专注于探索全球范围内咖啡消费习惯与人类健康指标之间复杂关系的综合性大数据分析平台。系统以Hadoop作为分布式存储基础,利用Spark强大的内存计算能力对包含10,000条记录的全球咖啡健康综合数据集进行高效处理与分析。通过Python语言结合Spark SQL、Pandas等核心库,系统能够深入挖掘数据价值,执行多维度分析,涵盖了不同国家和年龄群体的咖啡消费模式、咖啡因摄入对睡眠质量的具体影响、以及咖啡消费与心血管健康、压力水平等健康风险的关联性。最终,系统借助前端技术将复杂的分析结果以直观的图表形式呈现,为用户提供一个全面、深入且易于理解的全球咖啡与健康关系洞察工具,旨在通过数据驱动的方式揭示咖啡消费背后的健康密码,为个人健康管理和相关产业研究提供有价值的参考。

基于大数据的全球咖啡消费与健康影响分析系统-选题背景意义

选题背景 咖啡,作为遍布全球的流行饮品,早已融入无数人的日常生活,其消费量巨大且文化内涵丰富。与此同时,现代人对健康生活的追求日益增强,对日常饮食与健康关系的关注度也空前提高。咖啡消费究竟是“健康助推器”还是“潜在风险源”,一直是公众热议和科学界探索的话题。传统的健康研究往往受限于样本量小、地域单一等因素,难以得出具有广泛代表性的结论。而大数据技术的兴起,为研究者提供了前所未有的机遇,使得处理和分析海量的、多源的、跨地域的健康数据成为可能。在此背景下,本课题选择“全球咖啡消费与健康影响”作为分析对象,旨在利用大数据技术,从更宏观的视角去审视和验证咖啡与健康之间的潜在联系,回应社会大众的普遍关切。 选题意义 本课题的意义在于为公众提供一个数据参考视角,帮助他们更科学地理解咖啡消费对健康的影响。对于普通消费者而言,系统的分析结果可以揭示不同人群的咖啡消费模式及其与健康指标的关联,为他们调整个人饮用习惯提供一些数据支持,而不是仅仅依赖模糊的经验之谈。从技术应用的角度看,这个项目完整地实践了从数据采集、存储、清洗到深度分析、可视化的全流程,充分展示了Hadoop与Spark在处理真实世界复杂健康数据时的能力,为类似的大数据分析项目提供了一个可行的技术范例。对于学术研究来说,虽然只是一个毕业设计,但它构建的分析框架和挖掘出的初步关联,或许能为更深入、更专业的流行病学研究提供一些有趣的线索或方向。总的来说,它的价值不在于得出颠覆性的医学结论,而在于搭建了一个连接数据与大众健康的桥梁,并锻炼了运用大数据解决实际问题的能力。

基于大数据的全球咖啡消费与健康影响分析系统-技术选型

大数据框架:Hadoop+Spark(本次没用Hive,支持定制) 开发语言:Python+Java(两个版本都支持) 后端框架:Django+Spring Boot(Spring+SpringMVC+Mybatis)(两个版本都支持) 前端:Vue+ElementUI+Echarts+HTML+CSS+JavaScript+jQuery 详细技术点:Hadoop、HDFS、Spark、Spark SQL、Pandas、NumPy 数据库:MySQL

基于大数据的全球咖啡消费与健康影响分析系统-视频展示

基于大数据的全球咖啡消费与健康影响分析系统-视频展示

基于大数据的全球咖啡消费与健康影响分析系统-图片展示

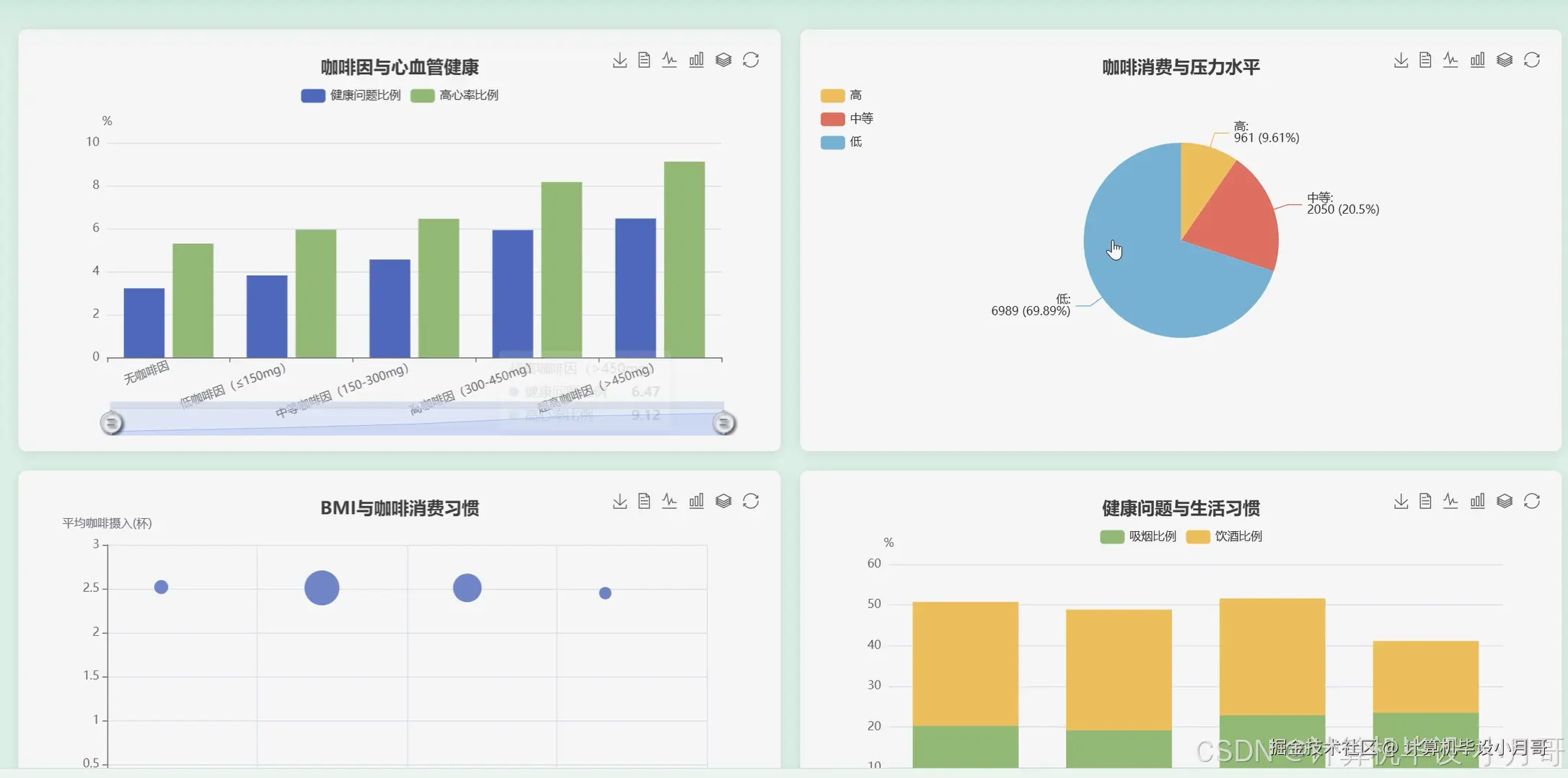
在这里插入图片描述 在这里插入图片描述 在这里插入图片描述 在这里插入图片描述 在这里插入图片描述 在这里插入图片描述 在这里插入图片描述 在这里插入图片描述 在这里插入图片描述

基于大数据的全球咖啡消费与健康影响分析系统-代码展示

spark = SparkSession.builder.appName("CoffeeHealthAnalysis").getOrCreate()
df = spark.read.csv("hdfs://path/to/synthetic_coffee_health_10000.csv", header=True, inferSchema=True)

def region_consumption_analysis():
    global df
    df.createOrReplaceTempView("coffee_data")
    result_df = spark.sql("SELECT Country, COUNT(*) AS UserCount, ROUND(AVG(Coffee_Intake), 2) AS Avg_Coffee_Intake, ROUND(AVG(Caffeine_mg), 2) AS Avg_Caffeine_mg FROM coffee_data GROUP BY Country ORDER BY Avg_Coffee_Intake DESC")
    result_df.show()
    print("全球咖啡消费地域分布分析完成,已按平均咖啡摄入量降序排列。")
    return result_df

def caffeine_sleep_analysis():
    global df
    df.createOrReplaceTempView("coffee_data")
    caffeine_sleep_df = spark.sql("SELECT Sleep_Quality, COUNT(*) AS UserCount, ROUND(AVG(Caffeine_mg), 2) AS Avg_Caffeine_Intake, ROUND(AVG(Sleep_Hours), 2) AS Avg_Sleep_Hours FROM coffee_data GROUP BY Sleep_Quality ORDER BY Avg_Caffeine_Intake DESC")
    caffeine_sleep_df.show()
    print("咖啡因摄入对睡眠质量影响分析完成,已按平均咖啡因摄入量降序排列。")
    return caffeine_sleep_df

def lifestyle_clustering_analysis():
    global df
    from pyspark.ml.feature import VectorAssembler
    from pyspark.ml.clustering import KMeans
    feature_cols = ["Coffee_Intake", "Physical_Activity_Hours", "Sleep_Hours", "Smoking", "Alcohol_Consumption"]
    assembler = VectorAssembler(inputCols=feature_cols, outputCol="features")
    assembled_df = assembler.transform(df.na.fill(0))
    kmeans = KMeans(featuresCol="features", predictionCol="cluster", k=4, seed=42)
    model = kmeans.fit(assembled_df)
    clustered_df = model.transform(assembled_df)
    print("基于K-means的健康生活方式聚类分析完成,聚类中心如下:")
    model.clusterCenters()
    cluster_analysis = clustered_df.groupBy("cluster").agg(
        F.count("*").alias("cluster_size"),
        F.round(F.avg("Coffee_Intake"), 2).alias("avg_coffee"),
        F.round(F.avg("Physical_Activity_Hours"), 2).alias("avg_activity"),
        F.round(F.avg("Sleep_Hours"), 2).alias("avg_sleep"),
        F.avg("Smoking").alias("smoking_rate"),
        F.avg("Alcohol_Consumption").alias("alcohol_rate")
    ).orderBy("cluster")
    cluster_analysis.show()
    return clustered_df

基于大数据的全球咖啡消费与健康影响分析系统-结语

🌟 欢迎:点赞 👍 收藏 ⭐ 评论 📝

👇🏻 精选专栏推荐 👇🏻 欢迎订阅关注!

大数据实战项目

PHP|C#.NET|Golang实战项目

微信小程序|安卓实战项目

Python实战项目

Java实战项目

🍅 ↓↓主页获取源码联系↓↓🍅