简单对比glm4.6与minimaxm2.1

164 阅读1分钟

简单对比glm4.6与minimaxm2.1

模仿CMI网站的功能写的prd文档

image.png 直接在trea中输入:按照需求文档使用react写出网页

Trea 中的 minimax

首次完成有问题 image.png 一轮修改后

image.png

image.png

image.png

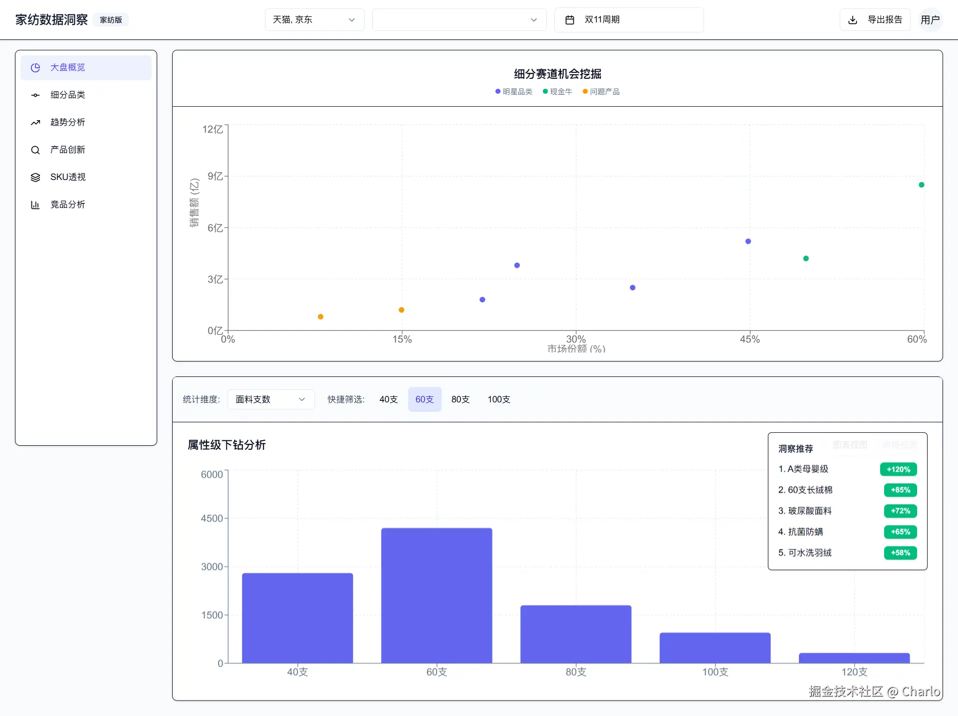
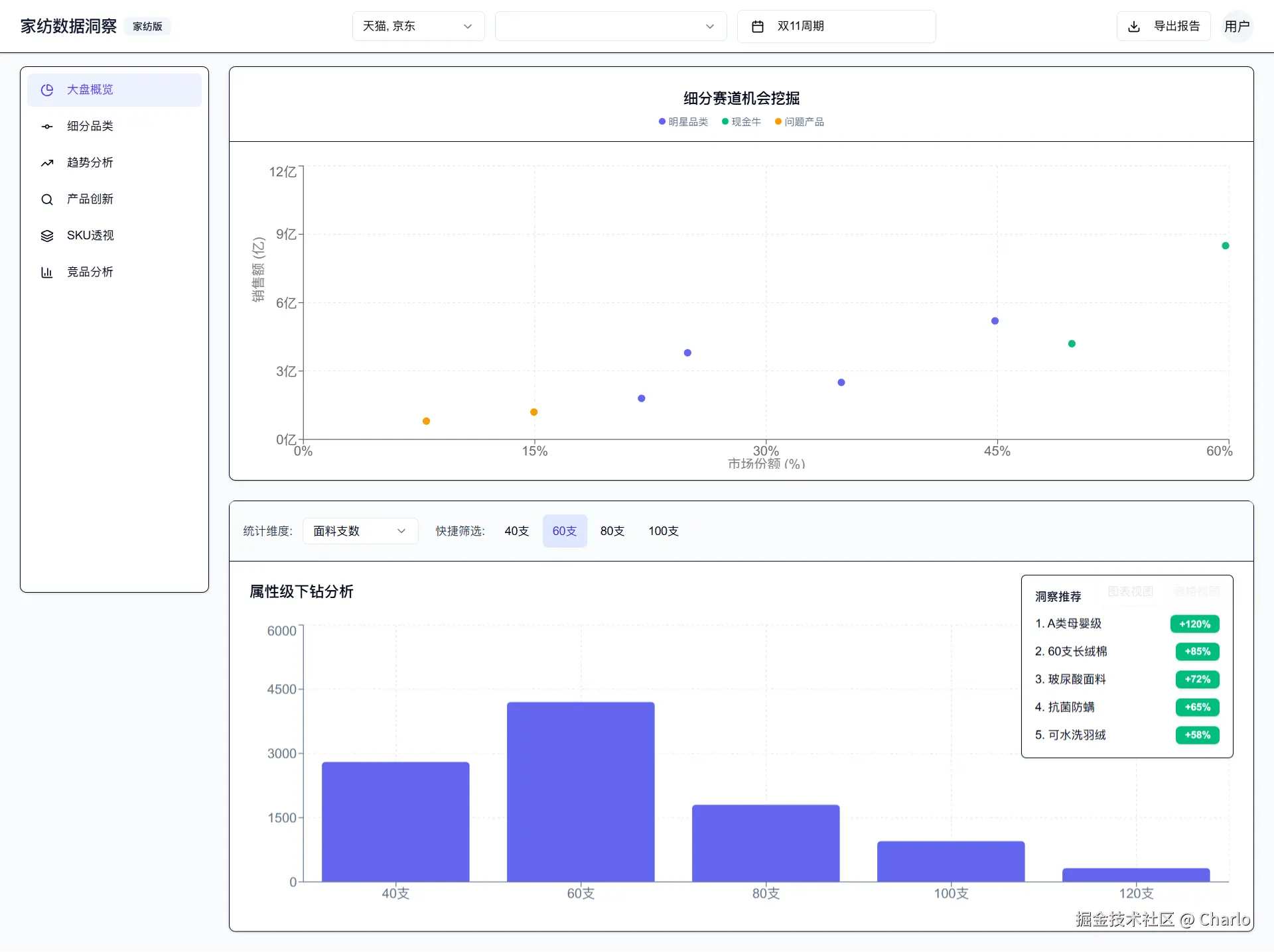
Trea 中的 GLM4.7

除了中间断了一次,整体效果其实还可以,有些细节很奇怪,会有莫名奇妙的边框线和渐变 image.png

image.png

布局也有一些错误

image.png

Winsurf 中的 gpt 5.2 high reasoning

虽然慢,但也是一次搞对

但后来发现用的是 ant ui 并不是shadcn

后面让改成shadcn,改了半天七绕八绕

还把我默认的llm.txt改了

也没改明白 postcss 的bug

image.png

Winsurf 中的 swe pro

不提也罢,陷入死循环了

image.png

Winsurf 中的 Sonnet 3.7

也遇到了postcss的问题,不过在修改了四五轮之后成功了

image.png

image.png

Winsur 中的 Sonnet 4.5

一次搞定

不过商品透视没写,而且布局和构想的有区别

image.png

Ai Studio Gemini 3.0 pro

个人最喜欢的

image.png

Google Antigravity 里的 Opus4.5 thinking

我完全不知道发生了什么。。。

image.png

其实是头像

不知道是谷歌的工程能力实在逆天还是偷工减料

Sonnet4.5一次完成的任务,Opus 4.5 thking 第一次居然失败了

不过一次就修改对了

opus4.5底子还在

页面基本没有任何问题

image.png