AI 时代,我们更需要 AI 友好的软件工程设计

190 阅读12分钟

大家好,我是隔壁老胡,MortiseAI 创始人,驾驭 AI Coding 是我的专长,让每个人都能玩转 AI Coding 是我的初心~

MortiseAI 希望在 AI 时代,每个人依然能捕获并放大自己的独特价值 - 不只是更快写代码,而是把你的经验与判断沉淀为可复用的 Know-How,让你在能力趋同的未来,依然拥有不可替代的竞争力。

前沿

今天各种 AI IDE 已经能够帮助我们写代码了,但是 AI 真能已经能够帮助我们达成用工具解决问题的目标了吗?

大家刚开始用 AI 写代码的时候,应该都会遇到这种情况

  • 明明已经给了明确的指示,但是它就是不按照指示去做

  • 或者不停在修改,就是总是无法彻底解决错误,自己又无能为力

  • 又或者越改越来越乱,需要修改错误结果把正确修改错了

最近有一个社区传播比较广泛的图,估计也是大家经常能遇到的窘境,揭露了当下 AI 编程不一定好用,经常出现纰漏

image.png

我们认为问题的根源不在于 AI 不够强,也不只是人与工具协同没做好。更关键的是:从第一行代码起就跑偏了——软件的设计与代码结构,本质上既不“AI 友好”,也不“人友好”。

就像我们手里明明是一台 F1 级赛车引擎,却硬要装进一辆老头乐里去跑比赛;最后跑不起来,不是引擎不行,而是底盘、结构与规则从一开始就错了

如果我们能轻松搭起一套既 AI 友好、也人友好的软件地基,会是什么体验?

你会发现:从第一行代码起就不再跑偏,AI 不用猜、人不用扛;改动可控、结构清晰、迭代越做越稳,交付像装配线一样顺滑。

思考

当你把 AI 友好的顶层设计做对、把工程地基打稳,其实就已经完成了一个专业级项目 80%  的工作。

剩下的 20%,不再是“救火式补洞”,而更像是按图装配——清晰、可预测、好推进。

那什么才叫 AI 友好的项目

重要的事情说三遍:规则,规则,规则

更通俗点:让项目拥有一套可泛化的规则,让 AI 和人都“有章可循”。从架构角度看,就是在做一个选择:深设计 vs 浅设计

  • 深设计:只暴露少量、必要的入口(接口清晰、边界明确),复杂性被收纳在结构里。
  • 浅设计:暴露大量不必要的细节(到处都能改、到处都能插),复杂性摊在地面上。

打个比方:

深设计像一团乱麻被装进了一个箱子里,外面只留一个线头。你只要拉对这个线头,就能把线团顺着规则拉回到“完整、有序”的状态。

浅设计则是把乱麻直接摊在地上,你得在噪音和干扰里自己找线头 — 越改越乱,AI 也越写越偏。

所以,AI 友好不是“让 AI 更聪明”,而是让系统本身更有规则、结构更清晰易懂

为此,我设计了一整套 SOP,把“专业软件工程” 变成一条可复制、可落地的标准化流程:

  1. 如何保证 AI 不乱写? — 任务拆解式智能编程,把复杂需求拆成可验证的小任务,让生成过程高质量、可控
  2. 如何让结果可控、可复盘? — Spec 文档即代码,先把规则写清,再让代码按规则生长,实现可治理、可追溯
  3. 如何支撑长期演进? — 组件化工程架构,用清晰边界和可组合组件承载变化,让系统灵活、可维护、可演进
  4. 如何形成长期壁垒? — 领域 Know-How 资产化,把经验沉淀成可复用的规则与方案库,让能力可复用、可增长

如何保证 AI 不是乱写

任务拆解式智能编程,把复杂需求拆成可验证的小任务,让生成过程高质量、可控

在我们的 AI 编程实践中,我们发现,把需求一次性交给大模型,往往会带来一连串系统性问题:

  • 上下文管理失控:信息太多,模型抓不住重点,容易“跑偏”。
  • 过程无反馈:中间不可见、不可控,最后才发现方向错了。
  • 局部无法调优:想“只改这里”,却牵一发而动全身。
  • 迭代像重开一局:每次升级都像从 0 再生成一次。
  • 高度依赖模型能力:多文件或者大段生成成本高。

因此我们换了一个视角:用“上帝视角”的 Workflow 来组织工程

它让你先看清全局、再控制细节:一方面能整体把控工程全貌,另一方面可以对局部进行精准调优,不再把项目交给模型“盲写”。

具体做法是:先拆解,再生成

面对复杂业务需求,我们不做“一锅端”的整体上下文管理,而是先把需求拆成可验证的小单元——小组件 / 小任务。在这一步,其实就已经完成了组件化拆分:边界清晰、入口明确、规则可复用,后续生成与迭代才能真正可控。

这样一来,我们就把“一个复杂大问题”,拆成了一组任务单一、边界清晰的子问题,带来三个直接收益:

  1. 边界隔离:组件之间相对独立,一个组件的改动被限制在自身范围内,不会牵连全局
  2. 迭代更轻:升级不再是“重做整套”,而是围绕某个组件的小步优化,需求更小、试错更快
  3. 模型门槛更低:组件级任务远比项目级简单,对模型能力要求大幅下降,Qwen、DeepSeek 这类开源模型也能稳定胜任,成本可控、没有 token 焦虑。

如何让结果可控、可复盘

Spec 文档即代码(可治理、可追溯)

为每一次开发建立长期稳定的起点,让需求可治理、可追溯。

程序员里有个段子:代码写到最后,防御性编程防住了所有人 — 也把自己防御住了

在传统软件开发最大的敌人,其实不是“功能做不完”,而是精力和时间被不断消耗

当代码之外没有足够的额外记录(规则、意图与决策),时间一久,无论是最初写代码的人,还是后来接手的人,都会在“为什么这么写、当时想解决什么、改了会影响哪”里反复踩坑,付出成倍的沟通与理解成本。

但在传统软件开发中,文档也有它的老问题:发布即过时, 如果想让系统真的能长期维护,就必须解决关键一环:让文档跟着代码走

没人天生喜欢写文档,尤其是专业文档。所以我们的解法不是“逼大家写”,而是把文档变成自动生成、自动演进的流程产物 — 你不需要从零搭建,只需要在必要时做微调。

换句话说:只修不建

  • 将需求自动化拆解、工程级 Spec 文档,0 门槛启动
  • 统一 Spec 规范,覆盖所有组件与模块,无需重复学习
  • 支持代码逆向生成 Spec,文档随代码演进,永不过期
  • Spec 即 Code,他人可直接理解并复现系统

如何支撑长期演进

组件化工程架构(灵活、可维护、可演进)

灵活、可维护、可演进的独立组件

一个 AI 友好的代码项目,不只需要一份清晰的“行动指南”,更需要一套能支撑软件全生命周期的顶层架构。而这一点,恰恰是当下最容易被忽略的。

我们在 Vibe Coding 黑客松里反复看到:决定胜负的关键,从来不是点子有多炫模型有多强工具有多新。真正拉开差距的是顶层设计。很多高分项目并不是换了更强的模型,而是 Vibe Coder 用自己熟悉的模型与工具,先打磨出一套独有且可复用的架构方案,然后再把创意稳稳落地。

这给了我们一个非常明确的启发:在 AI Coding 的长期演进里,除了“模型”和“工具”,还必须补上第三块核心拼图,AI 友好的基础架构体系。它决定了项目能否从“能跑的 Demo”,走向“可控、可迭代、可交付的专业工程”。

所以,我们基于对 AI 能力边界的长期实践与验证,构建了一套“应用胶水层”框架 MortiseSpecCodeEngine(MSC Engine)。它的目标很简单:把复杂度收纳进规则里,让 AI 和人都能按同一套结构稳定协作、持续演进。

MortiseSpecCodeEngine : github.com/MortiseAI/m…

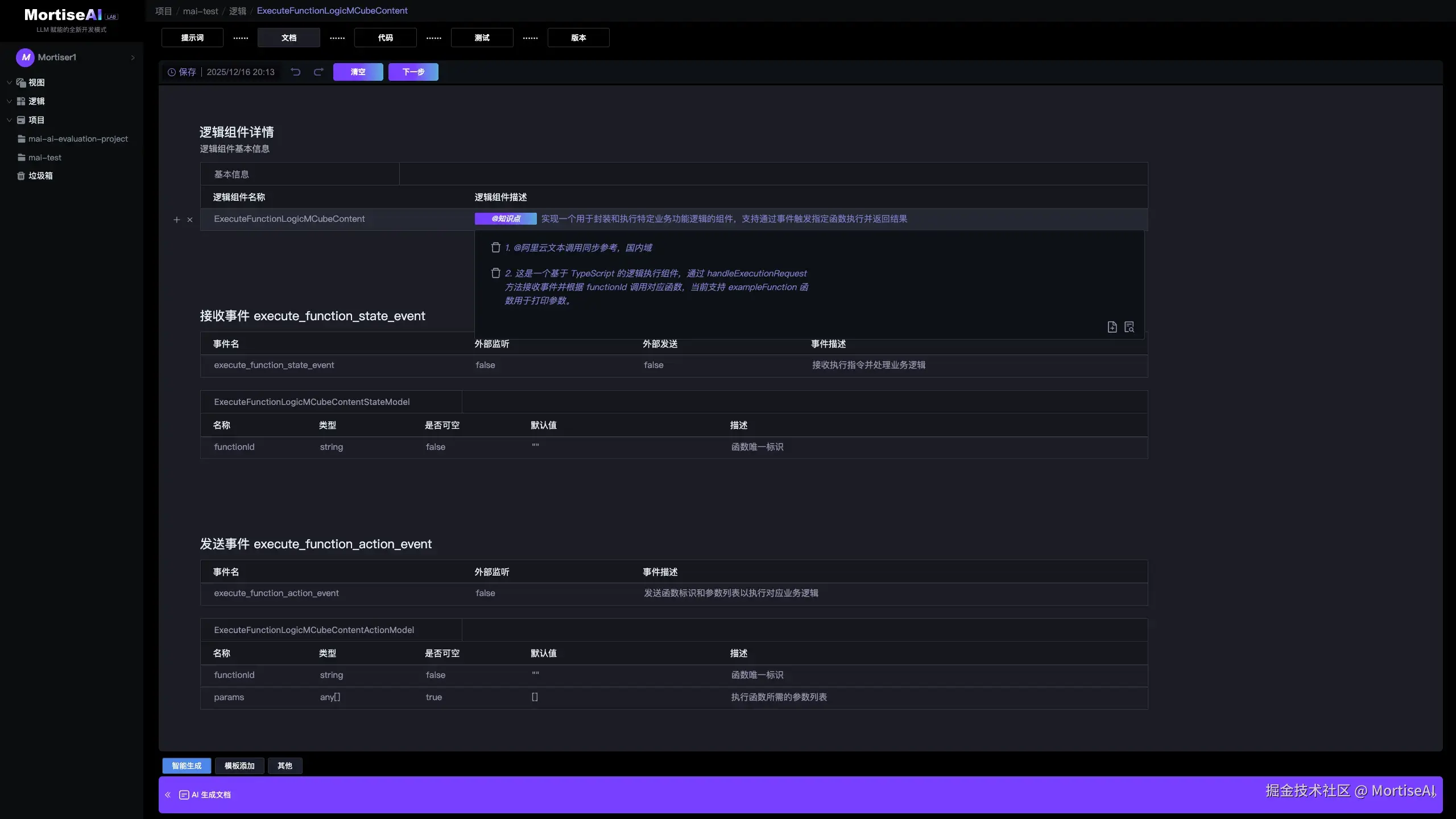
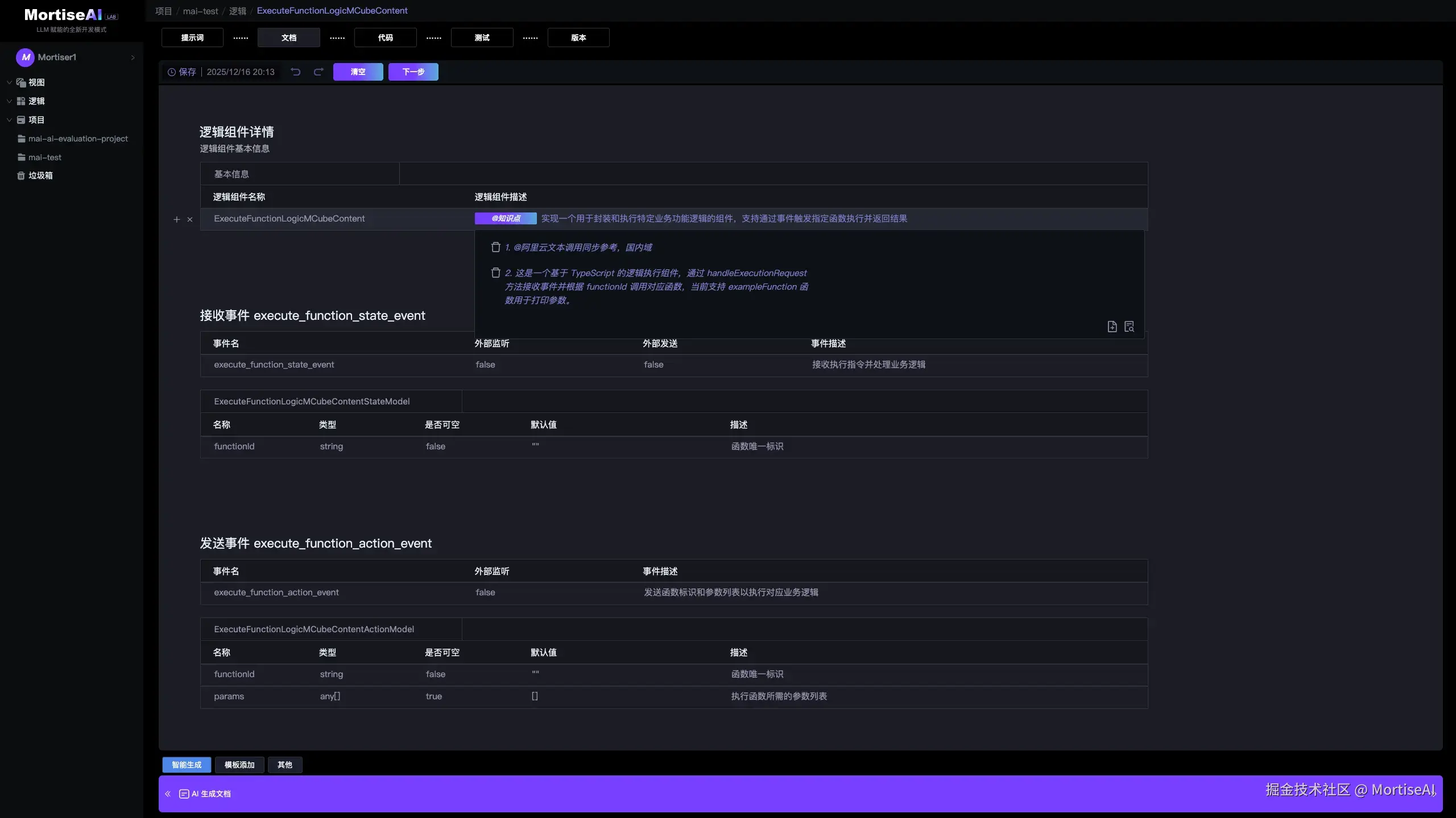
MSC Engine 由 4 个部分组成:

  1. View 视图组件:专注于 GUI 的拆解与重构:把界面拆成多个独立视图单元,支持灵活组合、独立开发与复用。
  2. Logic 逻辑组件:负责数据处理与业务逻辑封装:遵循 RPD(业务需求驱动),将数据库操作、网络请求、第三方 SDK 集成等能力沉淀为可复用的逻辑单元,与 View 解耦,支持独立迭代与测试。
  3. Workflow 流程组件:负责“编排与联动”:监听 View / Logic 发出的事件,并将其转换与路由为对应组件的触发与响应事件,让交互流程可视化、可控、可调优。
  4. DSL 配置组件:Mortise DSL(领域专用语言)用于将 View/Logic 与 Workflow 灵活组装以适配不同业务场景。每个 DSL 实例唯一对应一个业务模块(Module),一一映射,实现模块级的高灵活、可配置与可演进。

这是一套“胶水层”架构:通过通用结构的组件化组装统一的事件机制,实现组件之间高效、可控的交互与通信,从而让 AI 智能体能够在清晰边界与规则约束下,自动编排并完成复杂软件项目的代码编写与交付。

看看起来很专业?确实很专业。

但你不需要学会具体代码怎么写 — 你只要掌握关键的编程思维与工程概念,就能驾驭 AI 做真正的严肃开发。

更进一步,我们基于这套“胶水层”设计了一组易用的 Spec 指令:即使不了解代码细节,你依然可以像“指挥家”一样,对项目进行测试、定位、修改与迭代 — 做到只修不建、改动可控

如何形成长期壁垒

领域 Know How 资产化(可复用、可增长)

构建私有可复制、可规模化的解决方案平台。

今天我们在享受 AI 编程带来“更快实现”的同时,更重要的一件事是:用 AI 重建自己的独特优势。因为在 AI 加持下,所有能力会被快速拉平;真正决定长期价值的,是你是否拥有可复用、可交付、可持续演进的 Know-How

所以我们更希望帮助用户把 Know-How 变成“工程资产”,沉淀成一套可增长的能力体系:

  • 无限画布 · 节点化 Workflow:把文档、RAG、Agent、SLM、源码等多形态能力,统一抽象为可组合、可复用的节点
  • 基于节点的增量演进:新需求不再从 0 开始,更多是在既有节点能力上叠加与演进
  • 经验即工程资产:把个人与团队经验,转化为可迁移、可复用、可规模复制的工程能力资产。

AI 时代技术领域 Know How 与传统方式最大的不同是,可以直接面对结果进行交付,例如传统的技术文档,直接转换为结果,是消耗大量的人的精力的去理解内容,然后转化为实际场景的需求,所以在整个链路上面,内容提供者反而收益极低,像某知名 CSDN 博主 3W+粉丝,400 篇文章,收益 0.4 RMB,平均一篇文章的收益 0.01 RMB,而对标海外外包 Upwork/Fiverr 海量 BugFix 0.51 小时的价格 510$,所以未来 Know How 基于 AI 直接交付结果

市场也是很广阔的,我们以 NPM 4400亿/月调用为基准,将全球软件 Library 封装为一键可用的 AI Solution Packs,覆盖多端平台;按 $1 单价、20%商用率保守测算, 市场规模 4W 亿,增长空间广阔。

结语

很多 AI Coding 的“真问题”,就像冰山在水下——它不会直接暴露,而是伪装成另外一种表象

我们常把失败归咎于“工具和人协同不够”或“描述不够精确”。于是看起来像是:AI 已经很强了,但你没说清楚,它只能靠猜,所以才写偏、写乱、改不动。

这恰恰是当下 Vibe Coding 的典型陷阱:当下的 AI IDE 确实提供了不少约束手段,比如 Cursor Rules、CLAUDE.md、AGENTS.md、Agent Skills……这些配置能有效解决代码层面的基础规范问题,用来“管住 AI 别乱来”。但它们更多是在约束生成行为,而不是在解决“从需求出发,打好顶层设计基础,稳定产出” - 两者之间仍然隔着很长的距离。

于是,最近开始兴起一种新范式:规范驱动开发(Spec-Driven Development, SDD) 。它试图颠覆 Vibe Coding 的“代码先行”,把 Spec 放到流程中心:先产出结构化规范,再由 AI Agent 按规范去生成、验证、迭代代码。

这确实是 AI 友好化编程的一个重要端倪。但它也只是“看见了方向”,还没触及根因,如果底层工程结构、边界与规则体系本身不成立,那么即使有 Spec,仍然容易变成:规范写得很美,落到代码依旧失真,迭代依旧不可控,规模化依旧困难。


立即体验 MortiseAI

MortiseAI Alpha 版本公测中,免费免激活,仅支持 Mac 和 React 编程语言。

MortiseAI 官网下载页面:

mortiseai.com

实践教程:

www.yuque.com/mortiseai/w…

Mortise Spec Code Engine(TypeScript/React)GitHub 地址:

github.com/MortiseAI/m…