【python大数据毕设实战】淘宝电商用户行为数据分析与可视化系统、Hadoop、计算机毕业设计、包括数据爬取、数据分析、数据可视化、机器学习、实战教学

74 阅读8分钟

🍊作者:计算机毕设匠心工作室

🍊简介:毕业后就一直专业从事计算机软件程序开发,至今也有8年工作经验。擅长Java、Python、微信小程序、安卓、大数据、PHP、.NET|C#、Golang等。

擅长:按照需求定制化开发项目、 源码、对代码进行完整讲解、文档撰写、ppt制作。

🍊心愿:点赞 👍 收藏 ⭐评论 📝

👇🏻 精彩专栏推荐订阅 👇🏻 不然下次找不到哟~

Java实战项目

Python实战项目

微信小程序|安卓实战项目

大数据实战项目

PHP|C#.NET|Golang实战项目

🍅 ↓↓文末获取源码联系↓↓🍅

基于大数据的淘宝电商用户行为数据分析与可视化系统-功能介绍

本系统是一个基于Python大数据技术栈的淘宝电商用户行为数据分析与可视化系统,它旨在处理和分析海量的电商用户行为日志数据,从中挖掘出具有商业价值的信息。系统整体采用前后端分离的架构,后端以Django框架为核心,负责业务逻辑处理与接口提供,并深度集成了Hadoop与Spark大数据处理框架。原始的用户行为数据(如浏览、加购、收藏、购买)首先被上传至Hadoop分布式文件系统(HDFS)进行存储,随后利用Spark强大的分布式计算能力,通过Spark SQL、Pandas等工具对数据进行高效的清洗、转换和多维度分析。系统核心分析功能涵盖了宏观的流量指标统计、用户活跃时间规律分析、关键的转化漏斗分析、基于RFM模型的用户价值分群以及利用Apriori算法进行商品关联规则挖掘等。前端则采用Vue框架结合ElementUI组件库构建用户界面,并借助Echarts强大的图表渲染能力,将Spark分析出的复杂数据结果,以直观、动态的可视化图表形式呈现给用户,最终为电商平台的精细化运营和智能决策提供有力的数据支持。

基于大数据的淘宝电商用户行为数据分析与可视化系统-选题背景意义

选题背景 在如今这个电商行业竞争异常激烈的时代,流量红利逐渐消退,商家们的关注点已经从单纯地吸引用户,转向了如何深入理解用户、提升用户粘性和转化效率。每一位用户在平台上的点击、浏览、加购、收藏乃至最终的购买行为,都构成了一条宝贵的数据轨迹,这些轨迹汇集起来,就形成了一座蕴含着巨大商业价值的“数据金矿”。然而,这座金矿并非轻易就能开采,其数据量之大、维度之多、关系之复杂,远远超出了传统数据处理工具的能力范畴。如何从海量的、看似杂乱的用户行为日志中,有效地清洗数据、识别模式、发现规律,并将其转化为能够指导商业行动的洞察,成为了当前电商领域面临的核心挑战之一。因此,开发一套能够利用大数据技术对电商用户行为进行系统性、深层次分析的系统,不仅具有现实的技术需求,也符合行业发展的必然趋势。 选题意义 对于做这个毕设的同学来说,这个课题的意义挺实在的。它不只是一个空泛的理论研究,而是一个能让你把大学里学的编程、数据库、算法等知识,和当下最热门的大数据技术(比如Python、Spark、Hadoop)结合起来的完整实践。从头到尾搭建这么一个系统,能让你真正体验到数据是如何从原始状态,一步步被加工、分析,最后变成看得懂、用得上的图表的,这个过程对提升动手能力和项目经验非常有帮助。从实际应用的角度看,虽然它只是一个毕业设计,但里面包含的分析功能,比如用户转化漏斗和RFM模型,都是真实电商公司在做用户运营时非常核心的方法。这个系统提供的分析结果,能够模拟地为商家提供决策参考,比如哪个环节用户流失最严重、哪些是高价值用户、哪些商品适合捆绑销售等。所以,这个课题的价值在于,它搭建了一个从理论到实践的桥梁,既锻炼了学生的综合技术能力,也展示了如何用技术手段去解决一个具体的商业问题,为将来从事数据分析或相关领域的工作打下了一个不错的基础。

基于大数据的淘宝电商用户行为数据分析与可视化系统-技术选型

大数据框架:Hadoop+Spark(本次没用Hive,支持定制) 开发语言:Python+Java(两个版本都支持) 后端框架:Django+Spring Boot(Spring+SpringMVC+Mybatis)(两个版本都支持) 前端:Vue+ElementUI+Echarts+HTML+CSS+JavaScript+jQuery 详细技术点:Hadoop、HDFS、Spark、Spark SQL、Pandas、NumPy 数据库:MySQL

基于大数据的淘宝电商用户行为数据分析与可视化系统-视频展示

基于大数据的淘宝电商用户行为数据分析与可视化系统-视频展示

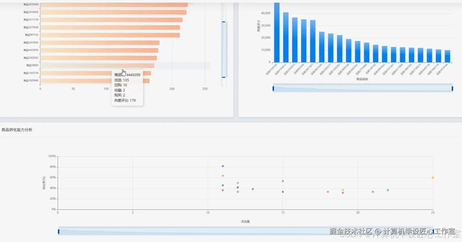
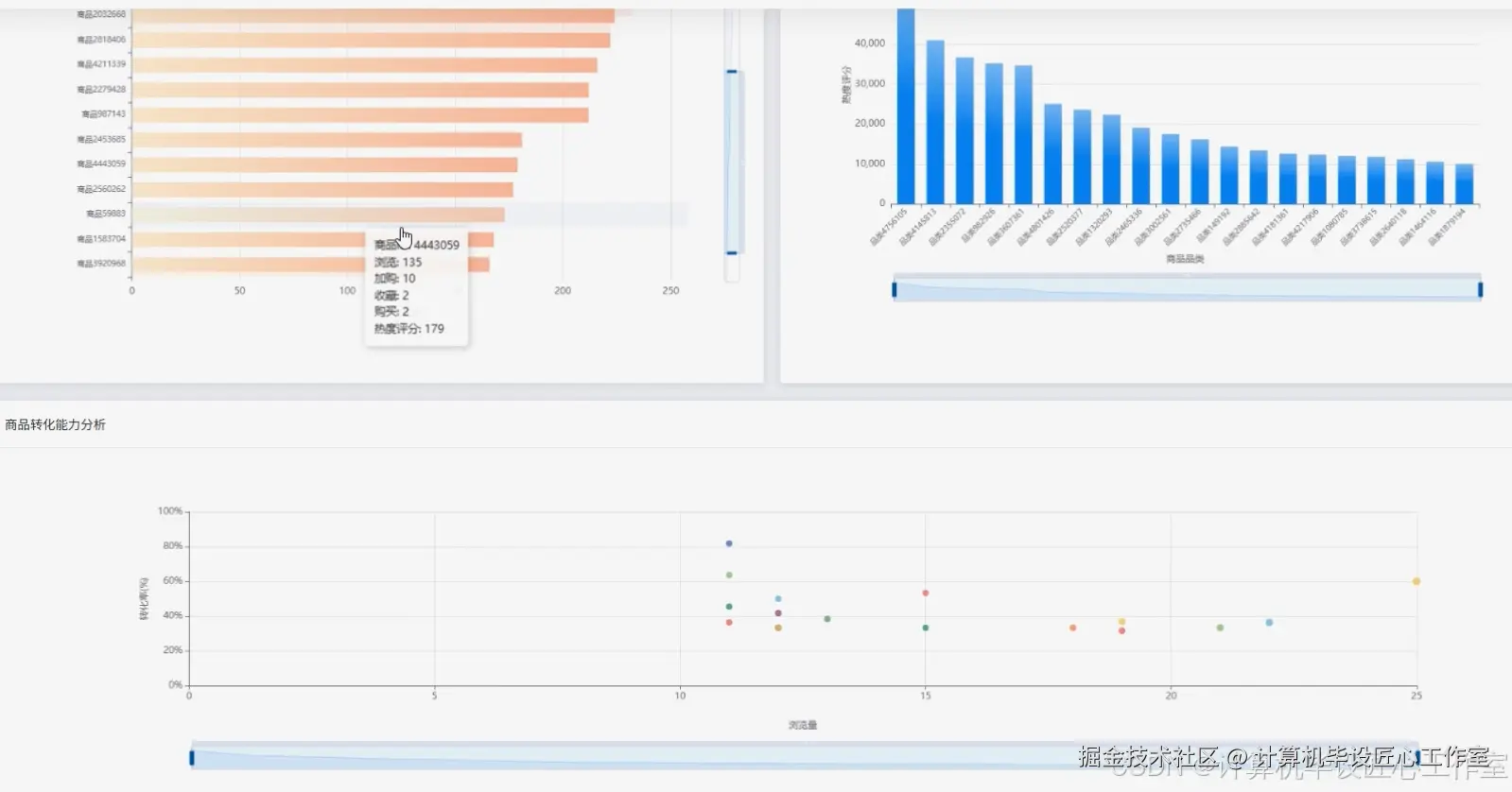
基于大数据的淘宝电商用户行为数据分析与可视化系统-图片展示

在这里插入图片描述 在这里插入图片描述 在这里插入图片描述 在这里插入图片描述 在这里插入图片描述 在这里插入图片描述 在这里插入图片描述 在这里插入图片描述

基于大数据的淘宝电商用户行为数据分析与可视化系统-代码展示

from pyspark.sql import SparkSession, functions as F, Window
import pandas as pd

# 初始化SparkSession,这是所有Spark功能的入口
spark = SparkSession.builder \
    .appName("TaobaoUserBehaviorAnalysis") \
    .config("spark.sql.shuffle.partitions", "4") \
    .getOrCreate()

# 假设 'behavior_df' 是已经加载并预处理好的Spark DataFrame
# schema: user_id, item_id, item_category, behavior_type, timestamp, date, hour
# behavior_type: 'pv', 'cart', 'fav', 'buy'

# ==================== 核心功能1: 用户行为转化漏斗分析 ====================
def calculate_conversion_funnel(behavior_df):
    """
    计算从'浏览'到'加购/收藏'再到'购买'的转化漏斗。
    """
    # 定义行为路径的顺序
    behavior_path = ['pv', 'cart', 'fav', 'buy']
    # 筛选出路径中涉及的行为类型
    funnel_df = behavior_df.filter(F.col('behavior_type').isin(behavior_path))
    # 按行为类型分组,计算每个步骤的独立用户数(UV)
    step_counts = funnel_df.groupBy('behavior_type').agg(F.countDistinct('user_id').alias('user_count'))
    # 创建一个包含所有步骤的DataFrame,用于后续连接,确保即使某步转化率为0也能显示
    all_steps_df = spark.createDataFrame([(step, ) for step in behavior_path], ["behavior_type"])
    # 左连接以获取每个步骤的用户数,没有记录的则为0
    funnel_result_df = all_steps_df.join(step_counts, on="behavior_type", how="left").fillna(0)
    # 使用窗口函数计算上一步的用户数,以便计算转化率
    window_spec = Window.orderBy("behavior_type")
    funnel_result_df = funnel_result_df.withColumn("prev_user_count", F.lag("user_count").over(window_spec))
    # 计算转化率,处理第一步的null值
    funnel_result_df = funnel_result_df.withColumn("conversion_rate",
        F.when(F.col("prev_user_count").isNull() | (F.col("prev_user_count") == 0), 0.0)
         .otherwise(F.round(F.col("user_count") / F.col("prev_user_count") * 100, 2))
    )
    # 返回最终结果,包含步骤、用户数和相对于上一步的转化率
    return funnel_result_df.select('behavior_type', 'user_count', 'conversion_rate')

# ==================== 核心功能2: RFM用户价值分析 ====================
def calculate_rfm_scores(behavior_df):
    """
    计算用户的R(最近购买时间)、F(购买频率)、M(购买金额,此处用F替代)指标。
    """
    # 只筛选购买行为数据
    purchase_df = behavior_df.filter(F.col('behavior_type') == 'buy')
    # 计算每个用户的最近一次购买时间戳(R)
    r_df = purchase_df.groupBy("user_id").agg(F.max("timestamp").alias("recency_timestamp"))
    # 计算每个用户的购买频率(F),即购买次数
    f_df = purchase_df.groupBy("user_id").agg(F.count("*").alias("frequency"))
    # 因为数据集没有金额,所以M( Monetary )指标等同于F
    m_df = f_df.withColumnRenamed("frequency", "monetary")
    # 将R, F, M三个指标通过user_id关联起来
    rfm_df = r_df.join(f_df, "user_id").join(m_df, "user_id")
    # 计算一个用于R评分的基准时间(例如,数据集的最后一天)
    max_timestamp_in_data = behavior_df.agg(F.max("timestamp")).collect()[0][0]
    # 计算R值(距离最后一次购买的天数,这里简化为秒差)
    rfm_df = rfm_df.withColumn("recency", (max_timestamp_in_data - F.col("recency_timestamp")))
    # 返回用户的RFM原始指标
    return rfm_df.select("user_id", "recency", "frequency", "monetary")

# ==================== 核心功能3: 商品关联购买分析(Apriori算法思路简化版) ====================
def find_association_rules(behavior_df, min_support=0.01, min_confidence=0.1):
    """
    使用简化的Apriori算法思路,找出经常被一起购买的商品组合。
    注意:这是一个在驱动端执行的简化版,用于演示逻辑,对于海量数据需使用更复杂的分布式实现。
    """
    # 1. 筛选购买数据,并按用户分组,收集每个用户购买的所有商品ID集合
    user_items_df = behavior_df.filter(F.col('behavior_type') == 'buy') \
        .groupBy("user_id") \
        .agg(F.collect_set("item_id").alias("items"))
    # 将数据收集到驱动端进行Apriori计算(仅适用于小到中等数据量)
    baskets = [row['items'] for row in user_items_df.collect()]
    item_counts = {}
    # 2. 生成1项频繁集
    for basket in baskets:
        for item in basket:
            item_counts[item] = item_counts.get(item, 0) + 1
    num_baskets = len(baskets)
    frequent_1_itemsets = {frozenset([item]): count for item, count in item_counts.items() if count / num_baskets >= min_support}
    # 3. 生成2项频繁集
    frequent_2_itemsets = {}
    # 将1项频繁集转换为列表方便组合
    items = list({item for itemset in frequent_1_itemsets.keys() for item in itemset})
    for i in range(len(items)):
        for j in range(i + 1, len(items)):
            candidate = frozenset([items[i], items[j]])
            count = sum(1 for basket in baskets if candidate.issubset(basket))
            if count / num_baskets >= min_support:
                frequent_2_itemsets[candidate] = count
    # 4. 计算关联规则(简化版,只计算2项集的置信度)
    rules = []
    for itemset, support_count in frequent_2_itemsets.items():
        item_list = list(itemset)
        # 计算A -> B 和 B -> A 的置信度
        for i in range(len(item_list)):
            antecedent = frozenset([item_list[i]])
            consequent = frozenset([item_list[1-i]])
            confidence = support_count / frequent_1_itemsets[antecedent]
            if confidence >= min_confidence:
                rules.append((list(antecedent)[0], list(consequent)[0], confidence))
    return rules

基于大数据的淘宝电商用户行为数据分析与可视化系统-结语

👇🏻 精彩专栏推荐订阅 👇🏻 不然下次找不到哟~

Java实战项目

Python实战项目

微信小程序|安卓实战项目

大数据实战项目

PHP|C#.NET|Golang实战项目

🍅 主页获取源码联系🍅