全游戏行业小程序PC端适配/API全开源源码

56 阅读1分钟
  • 系统基于TP6+Uni-app框架开发;客户移动端采用uni-app开发,管理后台TH6开发。
  • 系统支持微信公众号端、微信小程序端、H5端、PC端多端账号同步,可快速打包生成APP

沉浸式多任务操作

始终保持在PC与用户沟通、查看资料、控制订单,无需在手机和电脑间频繁切换,体验流畅无缝。更高效地管理订单、回复多个客户、更新动态和价格,使用实体键盘打字沟通速度快得多。

更好的信息展示与决策

展示更丰富的信息,平台可以设计更复杂的筛选和排序面板,提升用户使用体验和效率。

提高用户粘性与在线时长

PC端天然适合长时间沉浸使用。玩家在电脑前游戏一晚上,可能会一直开着陪玩小程序页面,大幅增加用户停留时间和平台活跃度。

企业微信截图_20251215142145.png

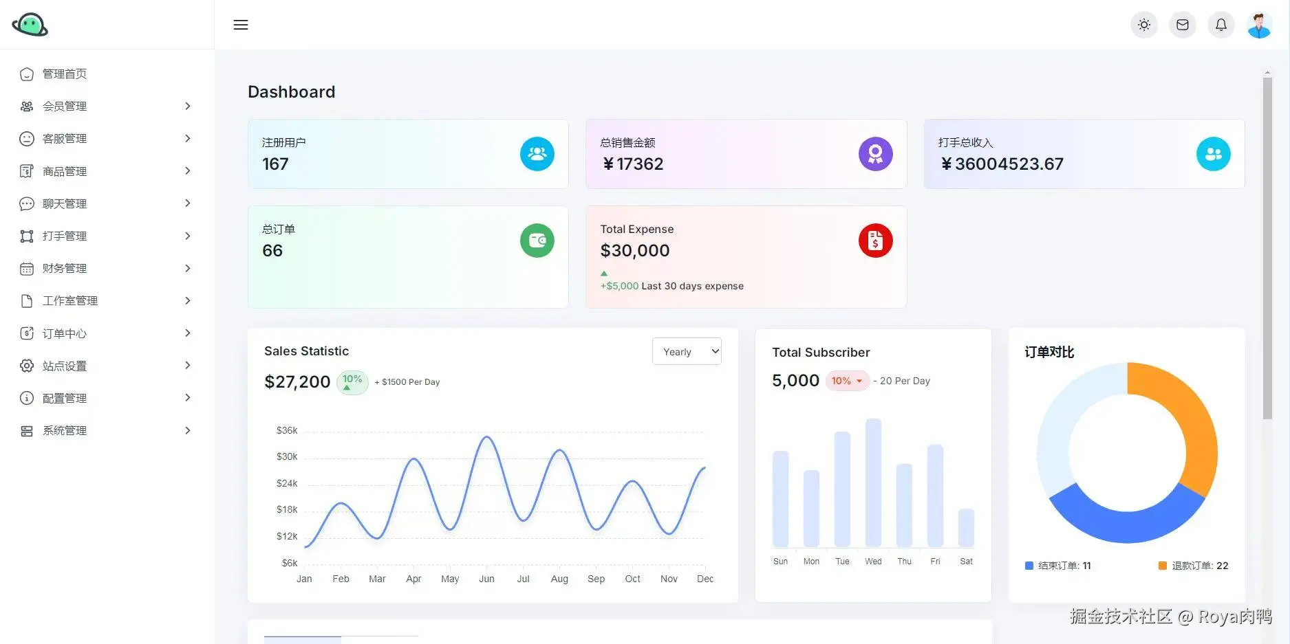
独立后台管理系统涵盖用户、订单、商品、财务等多方位管理。大数据可视化屏幕详细分析。查看曲线图、榜单等。

14284414-bef8-49a0-9494-d1e5f4f4012b.jpg

image.png

image.png

安装搭建部署教程:

在服务器中安装宝塔面板、环境选择Nginx,创建并配置站点后导入后端源码,在env文件中配置参数和授权码。

访问域名/admin进入后台再次配置参数即可。

二维码2.png