附源码\基于Hadoop+Spark的全球用水效率智能分析可视化平台\基于Python的全球用水模式动态演化分析系统

49 阅读5分钟

一、项目开发背景意义

全球水资源供需矛盾日益尖锐,联合国数据显示超过20亿人生活在高度缺水环境中。传统水资源管理依赖分散统计与经验判断,难以应对多源异构数据融合与动态趋势预判的挑战。本系统针对这一痛点,整合全球多国降雨量、地下水消耗、经济结构等多维度数据,构建基于大数据的用水量可视化分析平台。通过实时监测总用水量、人均用水量及用水结构演变,为政策制定者提供科学决策依据,助力实现联合国可持续发展目标中的水资源高效管理,推动从被动响应到主动预警的管理模式转型。

二、项目开发技术

系统采用前后端分离架构,后端依托Python生态构建大数据处理流水线,原始数据经Hadoop分布式存储实现PB级容量扩展,通过Spark内存计算引擎完成ETL清洗与聚合分析,机器学习库Scikit-learn实现K-Means聚类与相关性挖掘。前端基于Vue.js框架开发响应式界面,集成ECharts图表库渲染动态大屏可视化,支持数据下钻与交互式联动。业务数据持久化采用MySQL集群,存储结构化指标数据与用户权限信息。整个技术栈实现从数据采集、分布式计算到可视化呈现的闭环,确保分析结果秒级更新与亚秒级交互体验。

三、项目开发内容

本系统构建了全方位的水资源智能分析体系。核心功能涵盖全球用水趋势的时序追踪、国家间横向对比、稀缺状况归因挖掘及基于机器学习的多维聚类。具体包括:

  • 全球用水趋势监测:动态呈现总用水量与人均用水量年度变化曲线,支持2002-2024年长周期回溯,直观展示水资源消耗宏观走向。
  • 用水结构演化分析:通过堆叠折线图揭示农业、工业、生活用水占比的年度迁移规律,识别产业结构转型对水资源配置的影响。
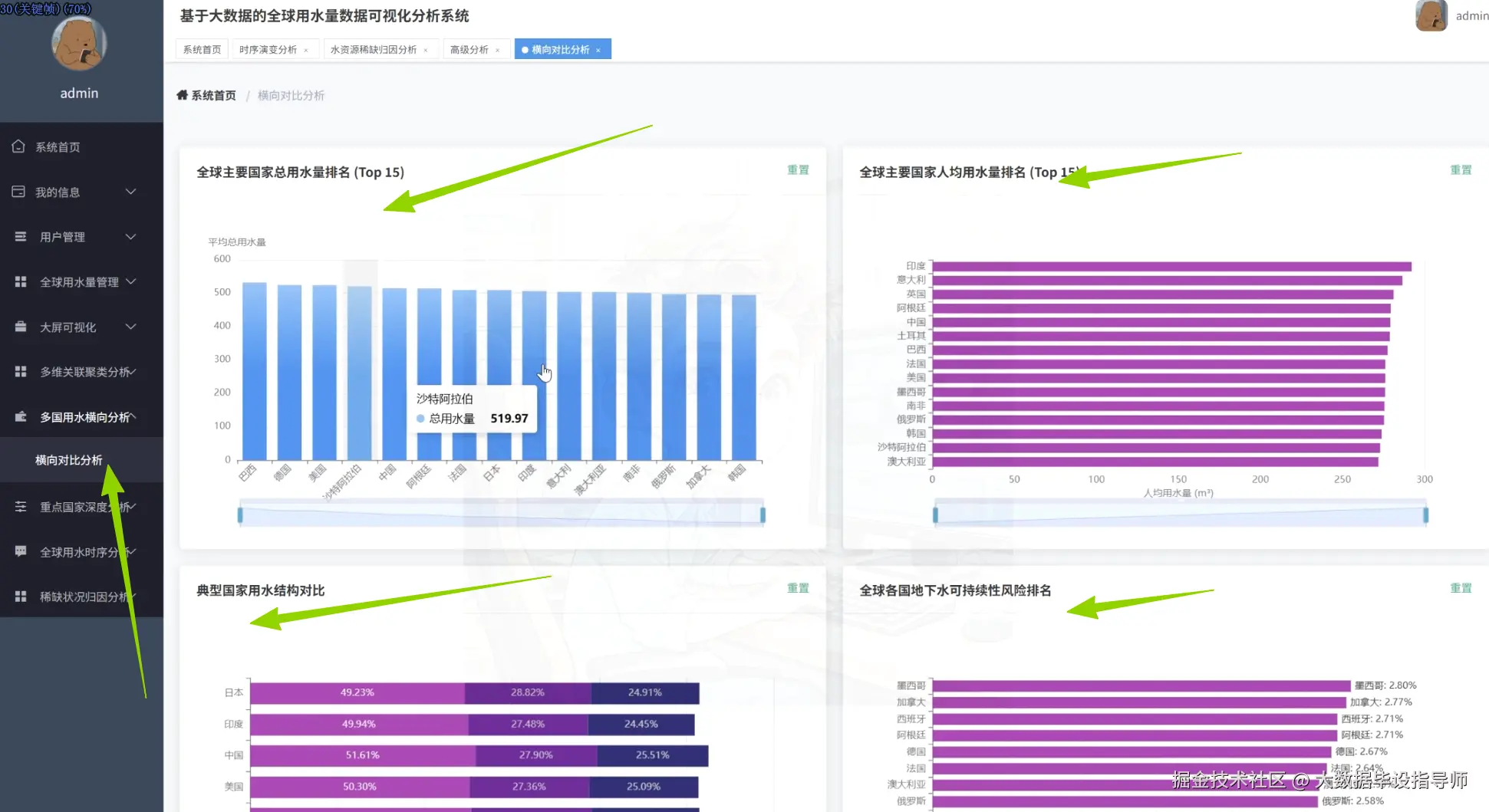
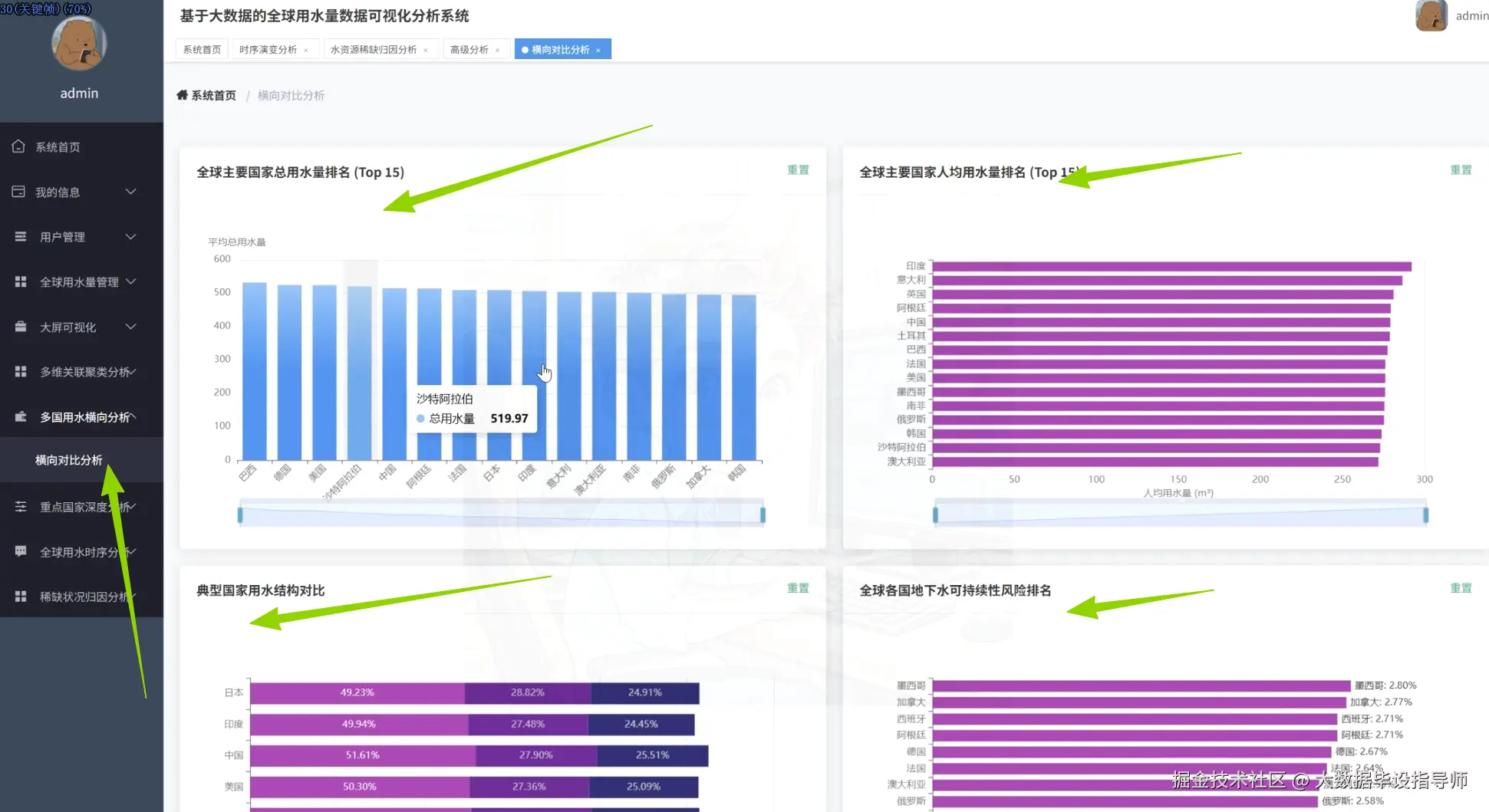
  • 国家排名多维对比:提供总用水量与人均用水量Top15排名,支持排序切换,快速定位高消耗国家与节水典范。
  • 关键指标关联挖掘:计算降雨量、地下水消耗率与用水量的相关系数矩阵,量化气候因素与人为活动对水资源的耦合作用。
  • 智能聚类分类:基于用水模式将国家划分为工业主导型、生活用水主导型、农业主导高消耗型及均衡节水型四类,支持定制化政策对标。
  • 稀缺等级归因分析:按高、中、低稀缺等级分组统计降雨量与地下水消耗率差异,揭示资源禀赋与用水风险的驱动机制。
  • 地下水可持续性评估:构建各国地下水消耗风险排行榜,预警过度开采区域,支撑生态保护优先级决策。
  • 典型国家结构画像:对比美国、中国、印度等经济体的用水结构占比,提炼差异化管理策略。

四、项目展示

ScreenShot_2025-11-24_214335_869.png

ScreenShot_2025-11-24_214355_102.png

ScreenShot_2025-11-24_214405_635.png

ScreenShot_2025-11-24_214417_041.png

ScreenShot_2025-11-24_214429_604.png

ScreenShot_2025-11-24_214440_880.png

ScreenShot_2025-11-24_214453_707.png

五、项目相关代码

// 模块1:全球总用水量趋势折线图核心代码
const trendChart = echarts.init(document.getElementById('trendChart'));
const trendOption = {
    tooltip: { trigger: 'axis', axisPointer: { type: 'cross' } },
    grid: { left: '3%', right: '4%', bottom: '3%', containLabel: true },
    xAxis: { type: 'category', boundaryGap: false, data: ['2002','2004','2006','2008','2010','2012','2014','2016','2018','2020','2022','2024'] },
    yAxis: { type: 'value', name: '总用水量(十亿立方米)', nameTextStyle: { color: '#333' } },
    series: [{
        name: '全球总用水量',
        type: 'line',
        smooth: true,
        symbol: 'circle',
        symbolSize: 8,
        itemStyle: { color: '#1890ff' },
        areaStyle: { color: new echarts.graphic.LinearGradient(0,0,0,1,[{offset:0,color:'rgba(24,144,255,0.3)'},{offset:1,color:'rgba(24,144,255,0.05)'}]) },
        data: [81240, 85300, 89100, 92800, 96500, 101240, 105300, 109500, 113800, 118200, 120000, 119800]
    }]
};
trendChart.setOption(trendOption);
window.addEventListener('resize', () => trendChart.resize());

// 模块2:全球主要国家总用水量排名柱状图核心代码
const rankChart = echarts.init(document.getElementById('rankChart'));
const rankOption = {
    tooltip: { trigger: 'axis', axisPointer: { type: 'shadow' } },
    grid: { left: '3%', right: '4%', bottom: '3%', containLabel: true },
    xAxis: { type: 'value', name: '总用水量(十亿立方米)' },
    yAxis: { type: 'category', data: ['意大利','西班牙','墨西哥','沙特阿拉伯','韩国','澳大利亚','德国','阿根廷','日本','中国','印度','俄罗斯','加拿大','巴西','美国'] },
    series: [{
        name: '总用水量',
        type: 'bar',
        barWidth: '60%',
        itemStyle: { color: new echarts.graphic.LinearGradient(0,0,1,0,[{offset:0,color:'#83bff6'},{offset:0.5,color:'#188df0'},{offset:1,color:'#188df0'}]) },
        emphasis: { itemStyle: { color: new echarts.graphic.LinearGradient(0,0,1,0,[{offset:0,color:'#2378f7'},{offset:0.7,color:'#2378f7'},{offset:1,color:'#83bff6'}]) } },
        data: [38.2, 42.5, 78.2, 89.4, 95.3, 102.5, 125.8, 142.6, 158.7, 390.2, 420.8, 450.3, 480.5, 520.6, 600.8]
    }]
};
rankChart.setOption(rankOption);
window.addEventListener('resize', () => rankChart.resize());

六、最后

更多大数据毕设项目分享、选题分享可以点击下方

大数据项目