【python大数据毕设实战】全球咖啡消费与健康影响分析系统、Hadoop、计算机毕业设计、包括数据爬取、数据分析、数据可视化、机器学习、实战教学

36 阅读7分钟

🍊作者:计算机毕设匠心工作室

🍊简介:毕业后就一直专业从事计算机软件程序开发,至今也有8年工作经验。擅长Java、Python、微信小程序、安卓、大数据、PHP、.NET|C#、Golang等。

擅长:按照需求定制化开发项目、 源码、对代码进行完整讲解、文档撰写、ppt制作。

🍊心愿:点赞 👍 收藏 ⭐评论 📝

👇🏻 精彩专栏推荐订阅 👇🏻 不然下次找不到哟~

Java实战项目

Python实战项目

微信小程序|安卓实战项目

大数据实战项目

PHP|C#.NET|Golang实战项目

🍅 ↓↓文末获取源码联系↓↓🍅

基于大数据的全球咖啡消费与健康影响分析系统-功能介绍

【python大数据毕设实战】全球咖啡消费与健康影响分析系统是一个集大数据处理、智能分析与可视化展示于一体的综合性分析平台。该系统以Python作为核心开发语言,后端采用轻量高效的Django框架,并深度融合了Hadoop与Spark两大主流大数据技术栈,旨在处理和分析海量的全球咖啡消费与健康关联数据。系统首先利用Hadoop的HDFS作为分布式存储基础,确保大规模数据集synthetic_coffee_health_10000.csv的可靠存储,随后通过Spark的分布式计算引擎对数据进行高效清洗、转换和多维度分析。其核心功能涵盖了从全球咖啡消费的地域分布统计,到咖啡因摄入对睡眠质量、心血管健康的具体影响,再到基于K-means算法的生活方式聚类挖掘,最终通过Vue和Echarts构建的前端界面,将复杂的数据分析结果以直观的图表形式呈现给用户,实现了从原始数据到健康洞察的全链路闭环,为理解咖啡与健康的复杂关系提供了强大的数据支持和技术验证。

基于大数据的全球咖啡消费与健康影响分析系统-选题背景意义

选题背景 现如今,咖啡已经不仅仅是一种饮品,更演变为一种全球性的文化符号和生活习惯,渗透到社会生活的方方面面。从都市白领的办公桌到街角的咖啡馆,咖啡的消费群体日益庞大,消费场景也愈发多元。与此同时,公众对于健康生活方式的追求空前高涨,人们越来越关注日常饮食选择对身体状况的潜在影响,咖啡究竟是“健康卫士”还是“隐形杀手”的讨论也从未停歇。然而,这些讨论大多停留在个人经验或小样本的科学研究层面,缺乏宏观、跨地域、多维度数据的系统性支撑。传统的数据分析方法在面对全球范围内、包含众多变量(如年龄、职业、生活习惯等)的复杂数据时显得力不从心,难以揭示隐藏在数据背后的深层关联和规律。因此,借助新兴的大数据技术,对全球范围内的咖啡消费行为及其健康影响进行一次全面而深入的探索,不仅顺应了技术发展的潮流,也回应了社会公众对于健康议题的深切关注。 选题意义 这个课题的实际意义,可以从几个层面来看。对学生个人而言,它是一次非常宝贵的技术实践。通过这个项目,能真正把课堂上学到的Python编程、Django框架以及Hadoop、Spark这些大数据知识串联起来,解决一个具体的问题,这种从零到一构建完整系统的经验,远比单纯学习理论要深刻得多,能极大提升动手能力和项目经验。从技术验证的角度来说,本系统提供了一个将大数据分析技术应用于公共卫生领域的具体案例。它展示了如何利用Spark处理海量数据,如何通过机器学习算法(如K-means聚类)挖掘潜在人群特征,这为将来处理类似的真实世界数据项目打下了坚实的基础。在应用价值方面,虽然项目使用的是模拟数据,但其分析思路和方法具有一定的参考价值。系统得出的分析结果,比如不同职业人群的咖啡消费偏好、咖啡因摄入与睡眠质量的量化关系等,可以为公共卫生研究提供初步的数据洞察和方向性指引,甚至能启发个人根据自身数据报告,更科学地调整生活习惯。可以说,这个项目既是一个扎实的毕业设计,也是一个连接技术与应用的有益尝试。

基于大数据的全球咖啡消费与健康影响分析系统-技术选型

大数据框架:Hadoop+Spark(本次没用Hive,支持定制) 开发语言:Python+Java(两个版本都支持) 后端框架:Django+Spring Boot(Spring+SpringMVC+Mybatis)(两个版本都支持) 前端:Vue+ElementUI+Echarts+HTML+CSS+JavaScript+jQuery 详细技术点:Hadoop、HDFS、Spark、Spark SQL、Pandas、NumPy 数据库:MySQL

基于大数据的全球咖啡消费与健康影响分析系统-视频展示

基于大数据的全球咖啡消费与健康影响分析系统-视频展示

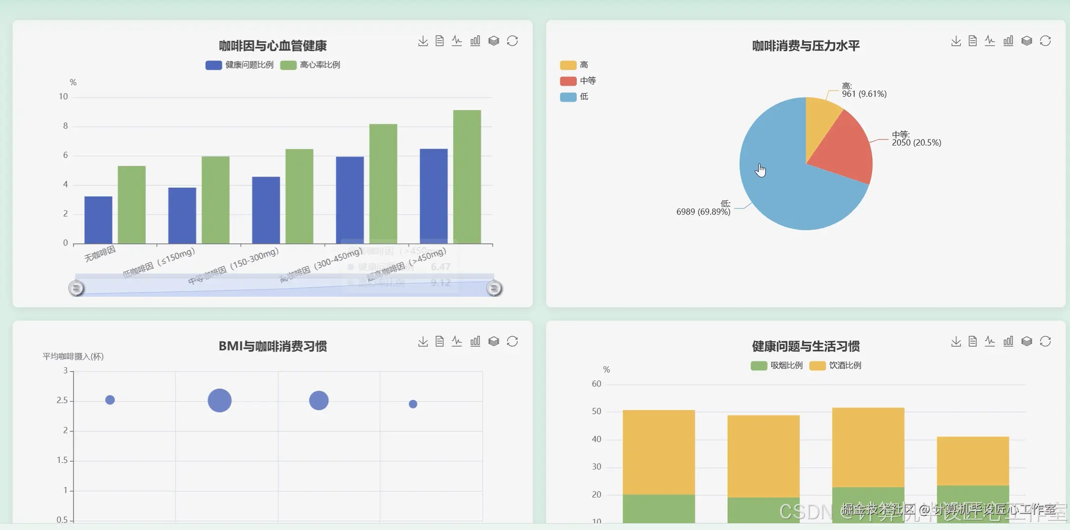
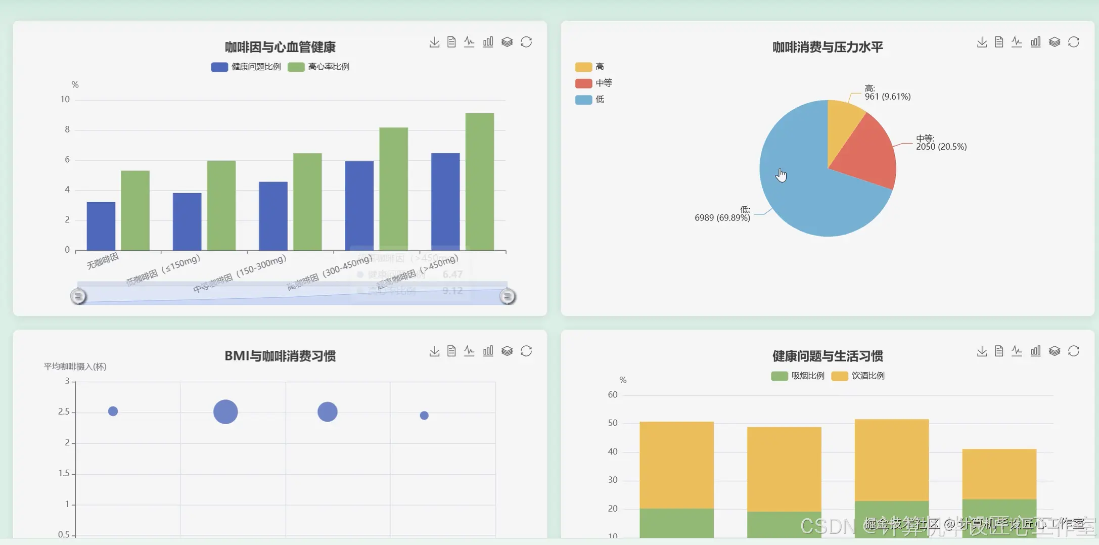
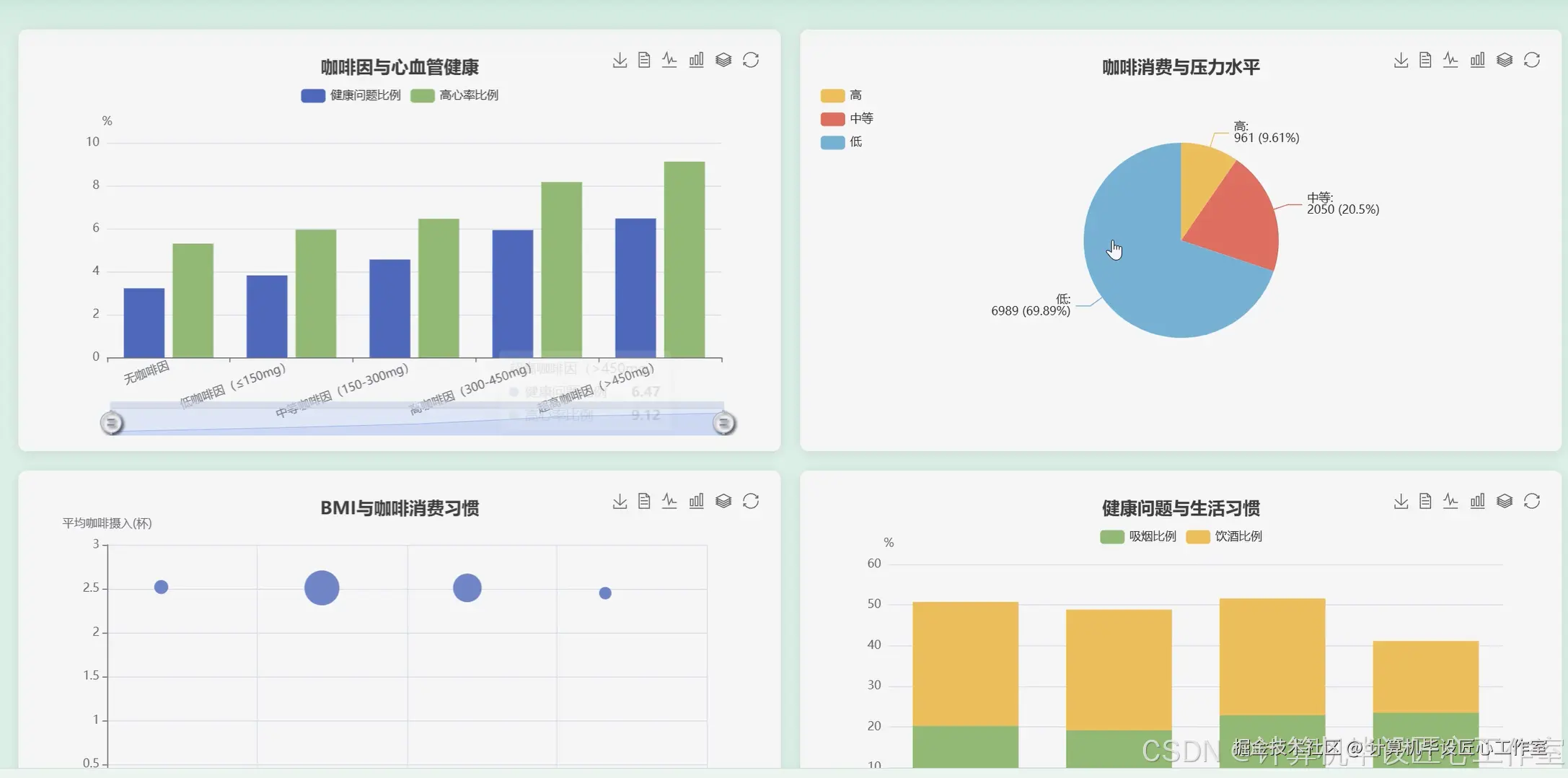
基于大数据的全球咖啡消费与健康影响分析系统-图片展示

在这里插入图片描述 在这里插入图片描述 在这里插入图片描述 在这里插入图片描述 在这里插入图片描述 在这里插入图片描述 在这里插入图片描述 在这里插入图片描述 在这里插入图片描述

基于大数据的全球咖啡消费与健康影响分析系统-代码展示

from pyspark.sql import SparkSession
from pyspark.sql.functions import col, avg, sum, when, count, round as spark_round
from pyspark.ml.feature import VectorAssembler
from pyspark.ml.clustering import KMeans

spark = SparkSession.builder.appName("CoffeeHealthAnalysis").getOrCreate()

def analyze_global_coffee_consumption(df):
    """
    核心功能1:全球咖啡消费地域分布统计
    业务处理:按国家分组,计算每个国家的平均咖啡摄入量和总咖啡因摄入量
    """
    country_analysis_df = df.groupBy("Country").agg(
        spark_round(avg("Coffee_Intake"), 2).alias("Avg_Coffee_Intake_Cups"),
        spark_round(sum("Caffeine_mg"), 2).alias("Total_Caffeine_mg"),
        count("ID").alias("Sample_Count")
    ).orderBy(col("Total_Caffeine_mg").desc())
    pandas_df = country_analysis_df.toPandas()
    print("全球咖啡消费地域分布统计完成,结果示例:")
    print(pandas_df.head())
    return pandas_df

def analyze_caffeine_sleep_impact(df):
    """
    核心功能2:咖啡因摄入对睡眠质量的影响分析
    业务处理:将睡眠质量等级量化,计算其与咖啡因摄入量的相关性,并分组统计
    """
    sleep_quality_map = {"Poor": 1, "Fair": 2, "Good": 3, "Excellent": 4}
    df_with_score = df.withColumn("Sleep_Quality_Score",
                                  when(col("Sleep_Quality") == "Poor", 1)
                                  .when(col("Sleep_Quality") == "Fair", 2)
                                  .when(col("Sleep_Quality") == "Good", 3)
                                  .otherwise(4))
    correlation = df_with_score.stat.corr("Caffeine_mg", "Sleep_Quality_Score")
    print(f"咖啡因摄入量与睡眠质量得分的相关系数为: {correlation:.4f}")
    group_analysis = df_with_score.groupBy("Sleep_Quality").agg(
        spark_round(avg("Caffeine_mg"), 2).alias("Avg_Caffeine_mg"),
        spark_round(avg("Sleep_Hours"), 2).alias("Avg_Sleep_Hours")
    ).orderBy(col("Sleep_Quality_Score"))
    pandas_df = group_analysis.toPandas()
    print("不同睡眠质量群体的咖啡因摄入分析完成,结果示例:")
    print(pandas_df)
    return pandas_df, correlation

def kmeans_lifestyle_clustering(df):
    """
    核心功能3:基于K-means的健康生活方式聚类分析
    业务处理:选择关键生活指标作为特征,进行K-means聚类,并分析各簇特征
    """
    feature_cols = ["Coffee_Intake", "Caffeine_mg", "Sleep_Hours", "Physical_Activity_Hours"]
    assembler = VectorAssembler(inputCols=feature_cols, outputCol="features")
    assembled_df = assembler.transform(df).select("ID", "features")
    kmeans = KMeans(featuresCol="features", predictionCol="cluster", k=3, seed=42)
    model = kmeans.fit(assembled_df)
    clustered_df = model.transform(assembled_df)
    cluster_centers = model.clusterCenters()
    original_df_with_cluster = df.join(clustered_df, "ID")
    cluster_analysis = original_df_with_cluster.groupBy("cluster").agg(
        spark_round(avg("Coffee_Intake"), 2).alias("Avg_Coffee_Intake"),
        spark_round(avg("Caffeine_mg"), 2).alias("Avg_Caffeine_mg"),
        spark_round(avg("Sleep_Hours"), 2).alias("Avg_Sleep_Hours"),
        spark_round(avg("Physical_Activity_Hours"), 2).alias("Avg_Physical_Activity"),
        spark_round(avg("BMI"), 2).alias("Avg_BMI"),
        count("ID").alias("Cluster_Size")
    ).orderBy("cluster")
    pandas_df = cluster_analysis.toPandas()
    print("K-means生活方式聚类分析完成,各簇中心特征:")
    for i, center in enumerate(cluster_centers):
        print(f"Cluster {i}: {center}")
    print("\n各簇详细分析结果:")
    print(pandas_df)
    return pandas_df, cluster_centers

基于大数据的全球咖啡消费与健康影响分析系统-结语

👇🏻 精彩专栏推荐订阅 👇🏻 不然下次找不到哟~

Java实战项目

Python实战项目

微信小程序|安卓实战项目

大数据实战项目

PHP|C#.NET|Golang实战项目

🍅 主页获取源码联系🍅