跨境电商运营半年总结:Apache环境下,这个免费工具帮我保住30%订单

57 阅读4分钟

做跨境电商独立站的第六个月,我终于从“订单莫名流失”的困境中走出。三个月前,我的独立站还遭遇棘手问题:欧美客户频繁反馈“付款后订单未生成”,后台数据显示每日近20笔订单异常,更有老客户反映收到的邮件含无关链接,当月复购率直接下滑15%。起初以为是Apache服务器不稳定,反复调试配置后问题仍未解决,直到尝试雷池社区版,才彻底摸清症结并挽回损失。

作为电商运营出身,我对服务器技术并不精通,选择工具时最看重“上手难度”。雷池社区版完全踩中我的需求:官网提供Apache环境专属部署指南,针对我用的Ubuntu 20.04系统,直接给出三步部署流程。第一步执行wget https://tools.download.cn/apache.deb下载安装包;第二步用sudo dpkg -i apache.deb完成安装,系统自动检测Apache版本并配置适配模块;第三步通过sudo leichi apache enable关联服务器,整个过程不用修改一行Apache核心配置,我这种技术小白跟着指南操作,22分钟就完成部署。

屏幕截图 2025-11-26 154635.png

部署完成后,控制台的“电商场景模板”让我眼前一亮。不用手动设置复杂规则,直接选择“跨境电商防护模板”,系统自动适配独立站核心场景:针对商品详情页开启“高频访问限制”,防止大量请求拖慢页面加载;针对支付接口启用“参数合法性校验”,拦截异常的订单金额提交;针对用户注册模块配置“行为验证”,过滤批量注册的无效账号。更贴心的是“邮件安全防护”功能,能自动检测并拦截含异常链接的邮件发送请求,正好解决客户反映的垃圾邮件问题。

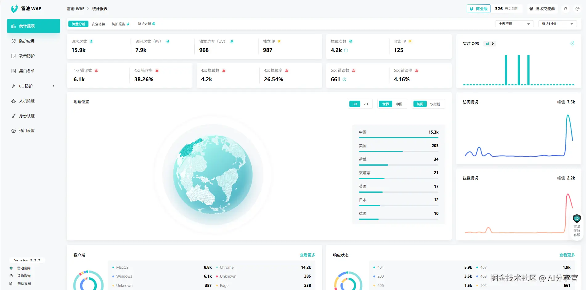
启用工具的第一天,效果就立竿见影。后台“安全日志”显示,当天就拦截13次高频访问行为和5次支付参数异常提交,其中3次异常提交正是导致“付款后订单未生成”的根源——这些请求通过修改提交参数跳过部分校验流程,此前Apache服务器完全无法识别。更意外的是,页面加载速度也有提升:商品详情页平均加载时间从2.8秒降至1.9秒,根据Google Analytics数据,页面加载速度提升后,转化率直接上涨8%。

屏幕截图 2025-11-26 154900.png

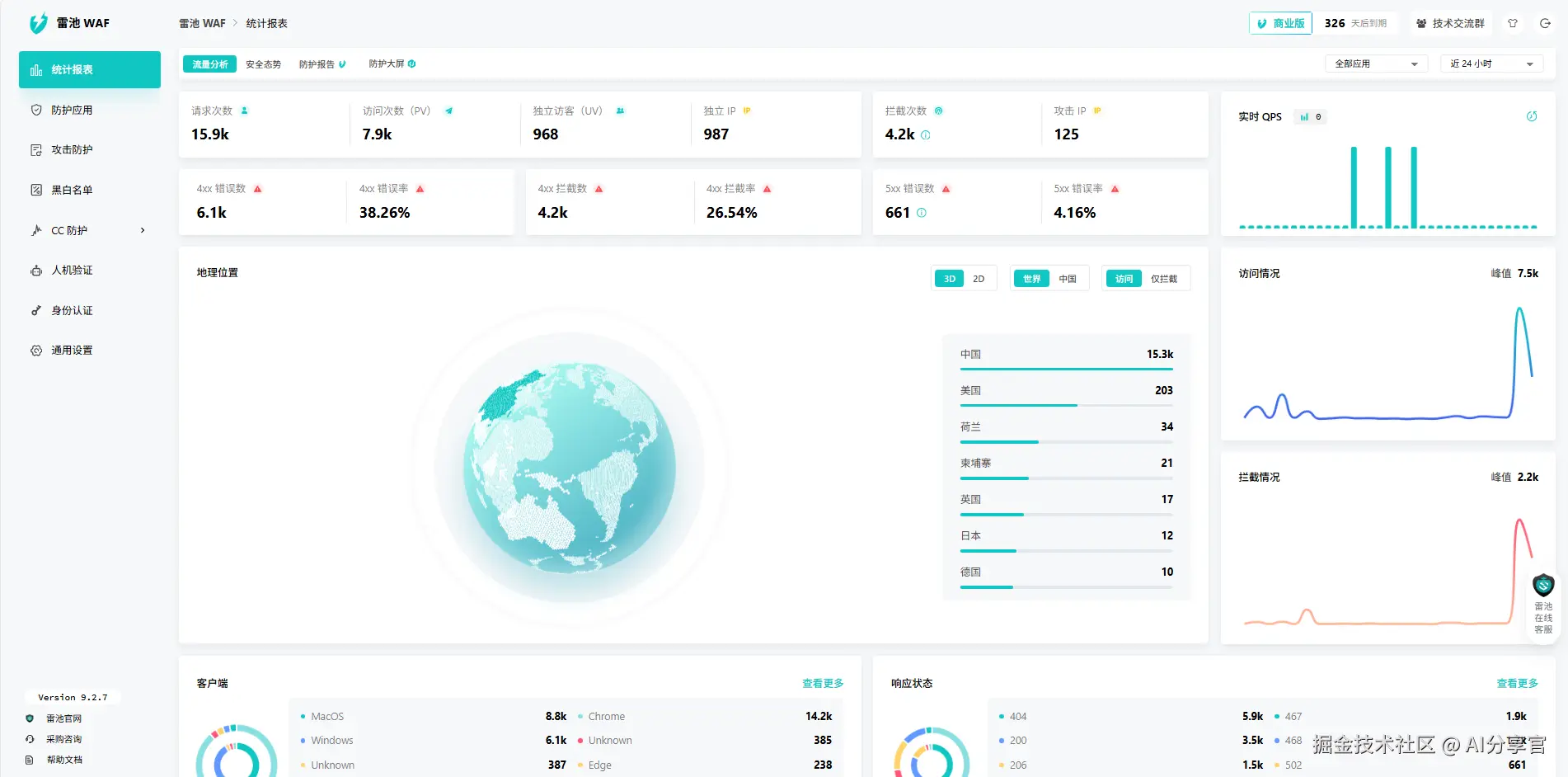
运营过程中,工具的“数据洞察”功能帮了我大忙。控制台“访问分析”模块能区分正常访客和异常访问,我发现每天有近300次来自特定地区的高频访问,这些访问只浏览商品却从不下单,还会拖慢服务器响应速度。通过工具的“区域访问管控”功能,对该地区设置合理的访问频率限制后,服务器负载下降40%,正常访客的页面加载速度又快了0.3秒。同时,工具还能统计高频访问的商品品类,我根据数据调整首页推荐,将访问量最高的户外用品放在显眼位置,当月该品类销量增长22%。

屏幕截图 2025-11-26 155350.png

半年运营数据复盘时,一组数据让我格外惊喜:启用工具后,订单异常率从每日20笔降至1-2笔,每月减少直接损失约1.2万元;客户投诉量下降65%,复购率从18%回升至28%;服务器稳定性大幅提升,Apache的日均崩溃次数从3次降至0次,节省大量重启维护时间。

屏幕截图 2025-11-26 155422.png

作为跨境电商运营者,我深刻体会到:独立站的安全稳定直接关系订单转化。这款工具不用专业技术支撑,Apache环境下部署简单,还能精准解决电商场景核心问题,帮我保住近30%的潜在订单。如果你也是跨境电商从业者,用Apache搭建独立站时遇到类似的订单异常、页面卡顿问题,不妨试试这类轻量防护工具,用最低成本解决最棘手的问题。