游戏代练/游戏护航/游戏陪玩/娱乐搭子/小程序源码系统搭建方案,成品源码可二次开发,线上线下一键搞定

102 阅读2分钟

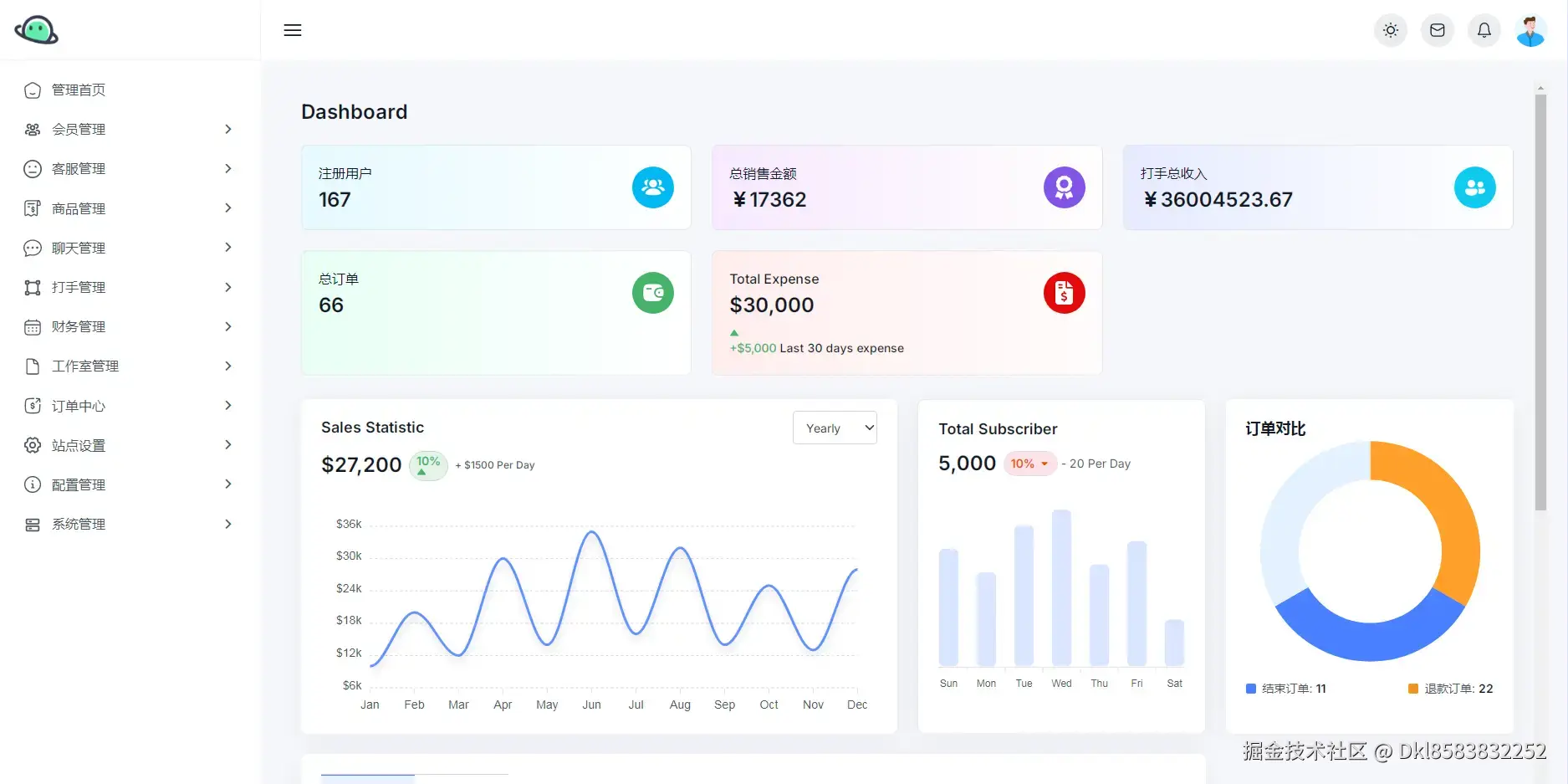
你是否还在为订单管理混乱、人力调度困难、收益统计繁琐而烦恼?
是否希望拥有一个高效、智能、可视化的系统来支撑你的游戏服务业务?
该系统正是为你量身打造的专业级解决方案!

DL置顶或封面.png

系统亮点功能一览:

✅ 智能订单系统****

支持全流程订单管理:待分配 → 待接单 → 已接单 → 待验收 → 已完成 → 已退款,状态清晰,进度可控!

✅ 多角色协同工作

· 客服端:消息通知、订单处理、上下班状态、线下报单一应俱全。
· 店员端:快速发单、查看收入、绑定店员、设置佣金比例。
· 工作室端:独立管理打手与订单,支持抢单与指定接单,提取收益更灵活!

✅ 个性化服务展示

· 游戏类目清晰分类,快速找到你想要的服务。
· 代练员主页展示游戏卡片、段位、KDA、动态,支持关注、打赏、下单。
· 推荐服务+轮播广告+滚动公告,信息传达不遗漏。

✅ 推广与收益共赢

· 生成推广二维码/链接,邀请好友或店员即可获得佣金返利。
· 工会模式支持私域用户管理,不与平台共享,收益更自主!

✅ 安全与保障体系

· 代练员押金机制,订单完成后方可提取,保障服务品质。
· 投诉建议通道+在线帮助,问题快速响应,服务更安心。

DL后台2.png

适用终端:

✔ H5网页 ✔ 微信小程序 ✔ 安卓App ✔ 苹果App
随时随地,接单发单,轻松管理!


不论你是:

· 玩家:想快速发布任务、找到靠谱代练员
· 代练员:想接单赚钱、提升等级、展示实力
· 工作室/工会:想独立运营、管理店员、提升收益
· 客服/店员:想高效处理订单、管理消息、提升服务质量