生产级故障排查实战:从制造 OOM 到 IDEA Profiler 深度破案

372 阅读5分钟

摘要:OOM,一个不能只靠“重启”解决的问题

在 Java 后端开发中,OutOfMemoryError(OOM)是最令人头疼的生产事故之一。与普通的异常不同,OOM 往往意味着系统设计或代码逻辑存在内存泄漏

本篇文章将通过一个“作案与破案”的完整流程,带你亲手制造一次 Heap OOM,并使用 IntelliJ IDEA 内置的 Profiler 工具,像法医一样深入分析 hprof 文件,定位到内存泄漏的 GC Root,从而掌握一套完整的线上故障复盘能力。

🔨 第一幕:代码“作案”——制造内存泄漏现场

我们通过编写一个看似简单,实则隐藏着巨大隐患的代码,来模拟真实的内存泄漏场景:一个全局静态缓存不断增长,从不释放。

目标文件: OOMMaker.java

public class OOMMaker {
    // 模拟一个 1MB 的大对象 (比如高清图片、复杂的仿真模型)
    static class OOMObject {
        private byte[] content = new byte[1024 * 1024];
    }

    public static void main(String[] args) throws InterruptedException {
        System.out.println("系统启动,开始加载数据...");
        List<OOMObject> cache = new ArrayList<>();

        int i = 0;
        while (true) {
            Thread.sleep(30); // 稍微慢点,给你一点反应时间
            cache.add(new OOMObject());
            System.out.println("已加载模型数量: " + (++i));
        }
    }
}

作案手法核心(内存泄漏三要素):

  1. GC Root 引用:main 方法内部创建了 List<OOMObject> cache,但由于 main 线程的 while(true) 循环持续运行,该局部变量始终存活在线程栈帧中,成为 GC 根对象(Root)的可达路径。
  2. 占用空间: OOMObject 内部包含一个 1MB 的字节数组,确保每个对象都占用大量堆内存。
  3. 只增不减: while(true) 循环持续向 List 中添加对象,但从不移除,导致堆内存单向增长。

⚙️ 第二幕:JVM 参数配置(锁定犯罪现场)

如果不限制 JVM 堆内存,我们的程序可能运行很久才崩溃。为了快速复现故障并获取关键证据,我们需要配置以下 JVM 参数。

-Xms20m -Xmx20m -XX:+HeapDumpOnOutOfMemoryError

参数作用目的
-Xms20m初始堆大小(Minimum Heap Size)
-Xmx20m最大堆大小(Maximum Heap Size)强制将堆内存限制在 20MB,快速触发 OOM,模拟小内存环境。
-XX:+HeapDumpOnOutOfMemoryErrorOOM 时生成 Heap Dump生产环境必备! 告诉 JVM 在抛出 OOM 时,自动将内存快照(.hprof 文件)保存到磁盘,这是排查的唯一证据。

💥 第三幕:崩溃现场记录(控制台日志)

当程序运行时,它将不断分配内存直到 20MB 耗尽,随后抛出 OOM 错误并生成堆转储文件。

期望的控制台输出: 控制台错误.png

关键证据: 控制台提示的 java_pid26496.hprof 即为“尸检报告”,文件路径通常在项目根目录。

🕵️‍♂️ 第四幕:法医鉴定(使用 IntelliJ IDEA Profiler 深度破案)

我们现在使用 IntelliJ IDEA 内置的内存分析工具,对 .hprof 文件进行分析,这也是现代 IDE 中常用的排查方式。 Profiler.png

分析步骤与结论

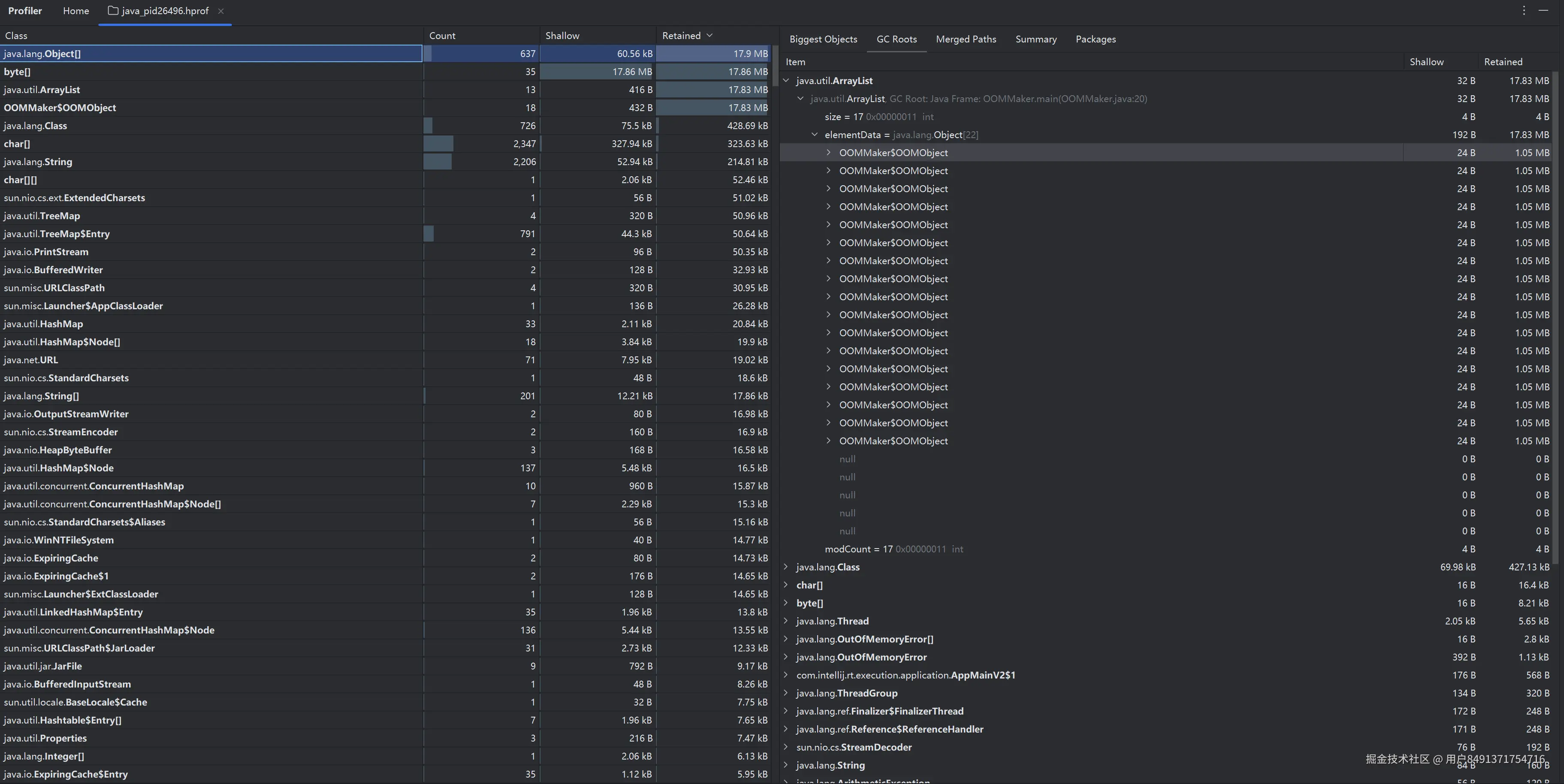
步骤 1:定位大胃王(Retained Size 排序)

  1. 加载证据: 在 IDEA 中直接双击生成的 .hprof 文件,Profiler 窗口将自动打开。
  2. 定位问题: 切换到 Classes(类) 标签页。
  3. 排序筛选:Retained Size(对象及其支配对象所占总大小)进行降序排序。Retained Size 是定位泄漏根源的关键指标

结论 1:内存消耗者锁定——追查底层数据结构

  • 实际现象: 排在列表首位的是 java.lang.Object[]
  • 原因分析: ArrayList 内部就是用 Object[] 数组存储元素的。由于该数组直接持有了所有 1MB 的 OOMObject 实例,它的 Retained Size 几乎等于整个堆的大小,因此它成为最关键的支配者。
  • 锁定目标: 我们将目标从表面的 OOMObject 转向其内部的支配者 java.lang.Object[],这是更专业的分析视角。

步骤 2:追查引用链(GC Roots)

  1. 右键追查: 右键点击排在首位的 java.lang.Object[] 数组实例,选择 Shortest Paths to GC Roots(显示到 GC 根对象的最短路径)。这是找到“谁在 holding 内存”的关键步骤。

  2. 分析路径: 引用链将清晰地展现出:

    • java.lang.Object[] 实例被一个 java.util.ArrayList 实例引用。
    • 最终,这个 ArrayList 实例被 <Root> in thread main (Java Stack) 引用。

结论 2:破案——内存泄漏的根源锁定

  • 最终结论: 内存泄漏的根源是 OOMMaker.main() 方法中创建的局部变量 cache。由于 main 线程被 while(true) 循环阻塞且未终止,该局部变量的栈帧和它所引用的 ArrayList 实例始终被视为 GC Root (Java Stack) 的一部分,导致 List 中的所有 OOMObject 无法被回收。

✅ 第五幕:故障修复与生产实践启示

发现了问题,我们还需要给出解决方案和提炼出生产级实践经验。

5.1 修复方案(对症下药)

  1. 移除静态引用: 如果 cache 变量不是必须全局存活,应该移除 static 修饰符,将其生命周期限制在方法或非静态实例内。
  2. 使用弱引用/软引用: 如果必须作为全局缓存,应将 List 替换为 WeakHashMap 或使用 SoftReference(如 Guava Cache),让 GC 在内存紧张时可以回收这些对象。
  3. 设置容量限制: 使用有界队列或容器(如 ArrayBlockingQueue 或重写 LinkedHashMap 的 removeEldestEntry 方法实现 LRU),防止容器无限膨胀。

5.2 生产环境排查流程总结

阶段工具/配置目的
预防设置 -Xms 和 -Xmx / 监控 GC 频率确保 JVM 运行在健康区间,并设置容量限制。
证据收集启动时添加 -XX:+HeapDumpOnOutOfMemoryError确保在 OOM 发生时,能自动生成分析文件。
法医鉴定IntelliJ IDEA Profiler加载 .hprof 文件,通过 Retained Size 定位泄漏类,通过 Shortest Paths to GC Roots 追查是谁持有了这些对象。
结论静态引用、ThreadLocal 使用不当、未关闭的连接等确定 GC Root,找到代码中阻止 GC 回收的症结。