附源码\基于医疗健康大数据的老年健康风险分层预警与资源优化系统\基于大数据与机器学习的老龄化健康多维评估及干预决策系统

37 阅读5分钟

一、项目开发背景意义

随着汽车产业数字化转型加速与新能源汽车市场爆发式增长,汽车之家平台累积了海量车源数据、用户行为数据及交易数据,但数据价值密度低、异构性强、更新频率快,传统分析手段难以支撑实时市场洞察与精准决策需求。当前汽车行业面临新能源技术路线分化、区域消费差异显著、二手车估值体系复杂等挑战,亟需构建基于大数据的智能分析平台,通过深度挖掘车辆燃料类型结构、级别分布、地域特征及价格衰减规律,为车企战略调整、经销商库存优化、消费者购车决策提供量化依据。本系统聚焦汽车垂直领域的数据资产活化,运用分布式计算与机器学习技术,实现对百万级车辆数据的多维建模与动态可视化,解决市场趋势预判滞后、保值率计算失准、区域热点捕捉困难等行业痛点。

二、项目开发技术

系统采用Python生态构建端到端大数据处理流水线,后端基于Spark Core与Spark SQL实现分布式ETL与内存计算,依托Hadoop HDFS实现PB级汽车数据的高可靠存储,MLlib完成保值率预测与价格衰减模型的分布式训练。前端采用Vue框架配合Vuex状态管理与Vue Router构建单页应用,通过Axios实现前后端分离架构下的数据交互。可视化层深度定制Echarts图表库,实现南丁格尔玫瑰图、地理热力图、散点矩阵等汽车领域特色图表的响应式渲染。数据持久层采用MySQL集群存储结构化业务数据,mysql缓存非结构化车源描述文本,Redis加速热点查询与实时推荐计算。全链路引入Kafka消息队列保障数据采集实时性,Airflow调度机器学习模型每日自动重训练,确保分析结果与市场动态同步更新。

三、项目开发内容

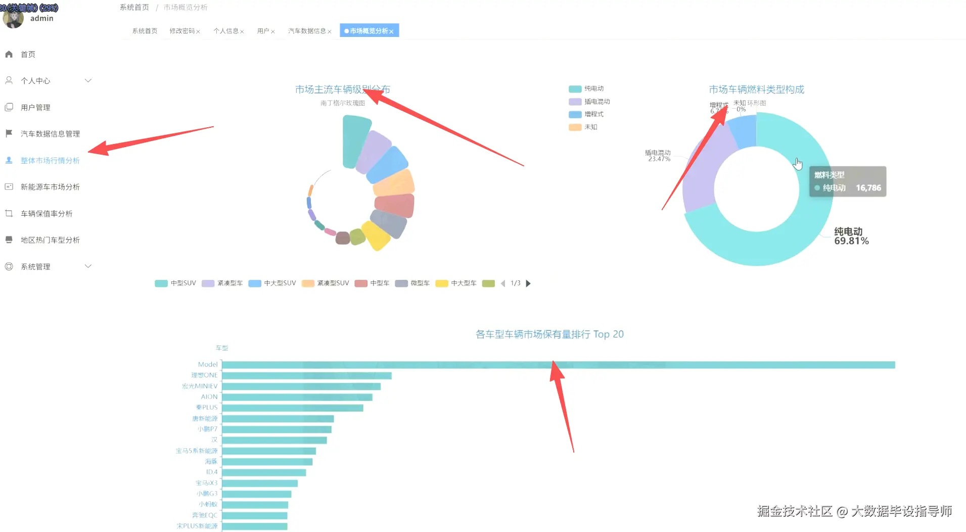
本系统围绕汽车全生命周期数据构建五大分析模块,覆盖市场宏观态势到微观价值评估的完整分析链条。系统打通数据采集、清洗、存储、建模与可视化全流程,形成从原始车源信息到商业决策建议的闭环。

市场概览分析模块通过南丁格尔玫瑰图与环形图直观展示纯电动、插电混动、增程式等燃料类型占比,并呈现TOP20车型保有量排行,宏光MINIEV、理想ONE、Model Y等主流车型市场地位一目了然。

新能源汽车分析模块揭示不同技术路线市场份额与平均价格关联,纯电动车型以69.81%占比主导市场但价格分化显著,同时结合品牌保值率与车辆数散点图识别高价值品牌集群。

区域与热点分析模块绘制全国TOP30城市车源分布热力图,郑州、成都、杭州年源数均超12000台,并对比各城市平均价格揭示区域消费梯度,驱动方式偏好分析显示前置前驱占39.12%的主流地位。

价格与价值分析模块运用相关性矩阵与回归模型量化车龄、行驶里程对二手车价格的折损影响,数据显示车龄10.49年的车辆均价降至16.86万元,10-15万公里里程区间价格衰减率达23.4%,精准支撑动态估值模型。

车型级别排行模块针对中大型车、大型SUV等细分市场识别热门车型,蔚来ES6、极氪001、唐新能源等车型成交活跃,为精细化运营提供靶点。

四、项目展示

ScreenShot_2025-11-12_233250_370.png

ScreenShot_2025-11-12_233302_437.png

ScreenShot_2025-11-12_233312_112.png

ScreenShot_2025-11-12_233321_520.png

ScreenShot_2025-11-12_233333_827.png

ScreenShot_2025-11-12_233345_195.png

ScreenShot_2025-11-12_233356_755.png

五、项目相关代码

<script setup>
import { onMounted } from 'vue'
import * as echarts from 'echarts'

onMounted(() => {
  const fuelChart = echarts.init(document.getElementById('fuelTypeChart'))
  const mapChart = echarts.init(document.getElementById('mapChart'))
  
  const fuelTypeOption = {
    title: { text: '市场车辆燃料类型构成', left: 'center', textStyle: { fontSize: 18, fontWeight: 'bold' } },
    tooltip: { trigger: 'item', formatter: '{a} <br/>{b}: {c} ({d}%)' },
    legend: { orient: 'vertical', left: 'left', data: ['纯电动', '插电混动', '增程式'] },
    series: [{
      name: '燃料类型',
      type: 'pie',
      radius: ['30%', '70%'],
      center: ['50%', '50%'],
      roseType: 'area',
      itemStyle: { borderRadius: 8 },
      data: [
        { value: 69.81, name: '纯电动', itemStyle: { color: '#4CAF50' } },
        { value: 16.78, name: '插电混动', itemStyle: { color: '#2196F3' } },
        { value: 13.41, name: '增程式', itemStyle: { color: '#FF9800' } }
      ],
      label: { show: true, formatter: '{b}\n{d}%', fontSize: 14 }
    }]
  }
  
  const mapOption = {
    title: { text: '全国主要城市二手车车源分布 (Top 30)', left: 'center', textStyle: { fontSize: 18, fontWeight: 'bold' } },
    tooltip: {
      trigger: 'item',
      formatter: function(params) {
        return `${params.name}<br/>车源数: ${params.value[2]}<br/>均价: ¥${params.value[3]}万`
      }
    },
    geo: {
      map: 'china',
      roam: true,
      zoom: 1.2,
      itemStyle: { areaColor: '#f3f3f3', borderColor: '#999' },
      emphasis: { itemStyle: { areaColor: '#d1e0f0' } }
    },
    visualMap: {
      min: 0,
      max: 15000,
      left: 'left',
      top: 'bottom',
      text: ['高', '低'],
      calculable: true,
      inRange: { color: ['#e0f7fa', '#006064'] }
    },
    series: [{
      name: '车源分布',
      type: 'scatter',
      coordinateSystem: 'geo',
      symbolSize: function (val) { return Math.sqrt(val[2]) / 5 },
      data: [
        { name: '郑州', value: [113.6, 34.8, 12206, 15.32] },
        { name: '成都', value: [104.1, 30.7, 12153, 16.85] },
        { name: '杭州', value: [120.2, 30.3, 12206, 34.96] },
        { name: '北京', value: [116.4, 39.9, 11550, 28.15] },
        { name: '上海', value: [121.5, 31.2, 11088, 31.22] }
      ],
      itemStyle: { color: '#4CAF50', opacity: 0.8 },
      emphasis: { scale: 1.5 }
    }]
  }

六、最后

更多大数据毕设项目分享、选题分享可以点击下方

大数据项目