什么?豆包出编程模型了?

266 阅读2分钟

豆包是一个国民级的应用,我家 5 岁的小朋友每天都要跟豆包的小朋友(小孩语音)聊上几句,从恐龙到太空,从细菌到健康,无所不聊,无所不包,不仅提高了小孩的沟通能力,也增强了讲故事的能力,开阔了眼界和知识。

而我自己,用豆包最多的就是用它来设计我的文章配图,封面,或者修图,抠图,改图等等,不仅免费,还非常好用。

原以为豆包主要面向大众市场,没想到最近豆包最新推出的编程模型,给我们广大程序员也带来了一个新的选择和体验。

众所周知,豆包视觉能力非常突出,所以,为代码编程深度优化过的Doubao-Seed-Code模型,默认就携带了出色的图片识别视觉对比能力,它可以根据设计图,更准确地对比设计图实现效果来完成页面修复和还原。

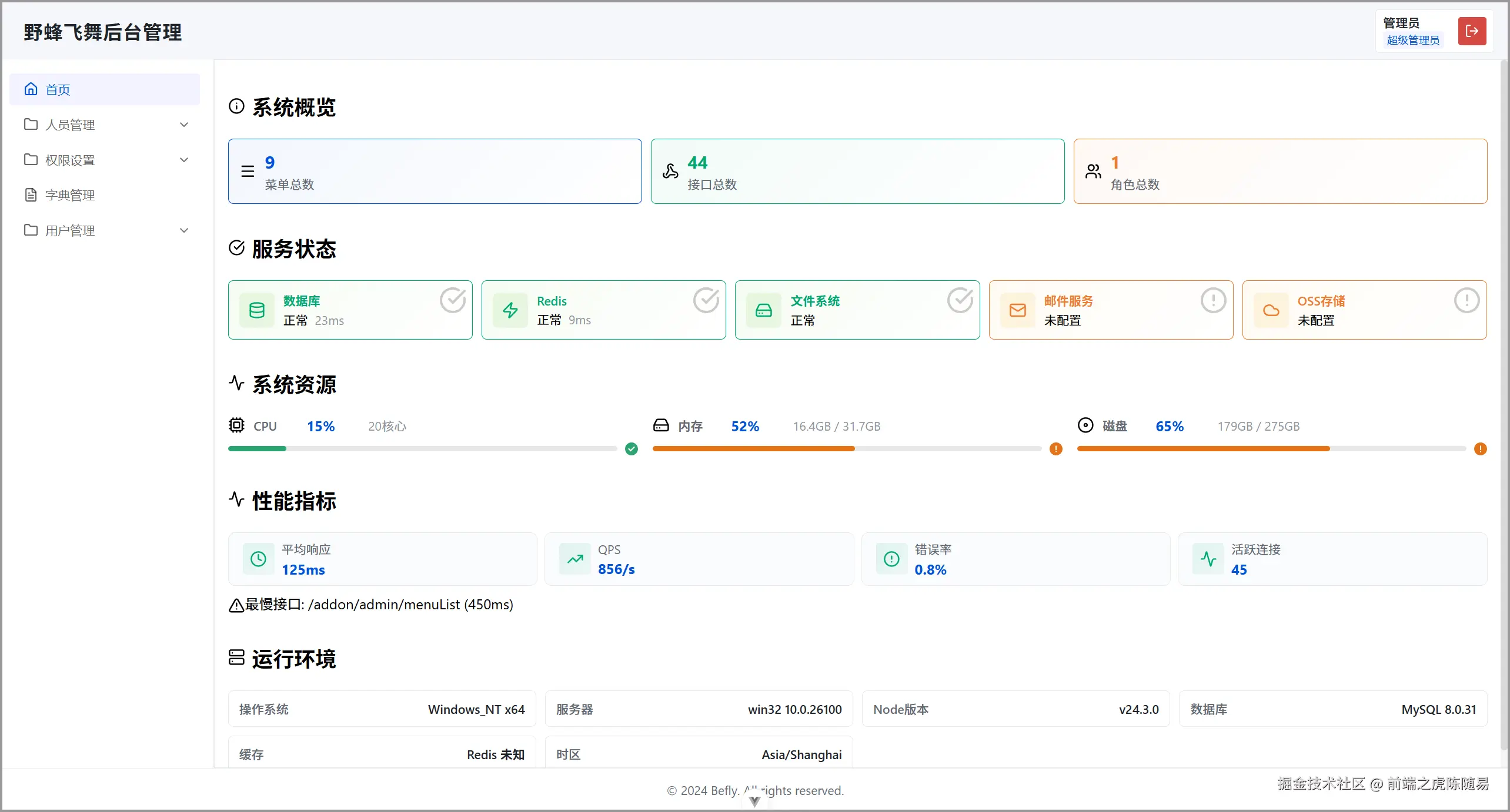
我最近一直在写一个 JavaScript(Bun运行时)的后端接口框架(Befly),中文名称野蜂飞舞,用这个来亲自试试豆包编程模型的实力。

首先让豆包阅读整个项目,然后实现一个与项目整个风格搭配的首页面板,个人表示满意。

再根据我以前的一个设计图,生成对应的前端页面效果,还原度也可以,总而言之呢,豆包的编程能力还是很不错的,这是一个自带视觉理解能力的编程模型,不像其他大模型是通过 MCP 或工具调用实现,省去了中间识别的理解损耗,理解更加高效,这在国内的编程模型中是首发的。

那么价格是我们比较关心的一个问题,既然豆包都全民免费了,那么豆包编程模型价格自然也不会很高,使用Coding Plan套餐调用Doubao-Seed-Code性价比是极高的。

注册火山方舟,购买Coding Plan套餐,即可在 Claude Code、Cursor、Cline、Codex CLI 等主流编程环境中使用豆包编程大模型。

我自己是在Claude Code中使用的,也是官方推荐的使用方式。

export ANTHROPIC_BASE_URL=https://ark.cn-beijing.volces.com/api/compatible
export ANTHROPIC_AUTH_TOKEN=<ARK-API-KEY>
export ANTHROPIC_MODEL=doubao-seed-code-preview-latest

只需要注册火山方舟账号,购买Coding Plan套餐,创建调用的Api Key,然后配置以上 3 个环境变量,就能立即在Claude Code中使用了,快来试试吧~~

体验地址https://www.volcengine.com/activity/codingplan

如果团队想快速验证RAG交互原型又避免从零搭建评估体系,可以了解下RollCode,支持私有化部署和自定义组件扩展,能把检索-生成链路快速产品化,省掉很多重复踩坑的时间。