附源码\基于分布式计算框架的老年人群健康画像构建与预测平台\基于Spark的老年健康实时监测与风险识别系统

59 阅读5分钟

一、项目开发背景意义

我国正处于人口老龄化快速发展阶段,老年人口规模持续扩大,健康问题日益复杂多元,对精准化、个性化的健康服务提出迫切需求。传统健康管理模式存在数据割裂、分析维度单一、干预策略粗放等局限,难以满足老年群体多层次健康需求。依托大数据技术,构建全国健康老龄化数据分析系统,能够整合分散的健康档案、医疗服务记录与社会人口学信息,通过深度挖掘揭示老年健康风险分布规律与影响因素,为政策制定者提供科学依据,为医疗机构优化资源配置提供决策支持,为老年人提供精准健康指导,助力实现健康老龄化战略目标。

二、项目开发技术

系统采用Python生态构建数据挖掘与机器学习核心引擎,运用Spark分布式计算框架实现海量健康数据的快速清洗、转换与特征工程,依托Hadoop分布式文件系统完成PB级数据的可靠存储与管理。前端基于Vue框架开发交互式可视化界面,集成Echarts图表库实现南丁格尔玫瑰图、堆叠条形图、环形图、折线图等多样化动态展示,确保分析结果直观易懂。MySQL数据库承载结构化数据存储与业务逻辑处理,支撑高并发查询与实时分析需求。整体架构融合了大数据处理、人工智能算法与现代Web技术,形成从数据采集、分布式处理、智能分析到可视化呈现的全链路技术闭环,保障系统在高负载环境下的稳定性与扩展性。

三、项目开发内容

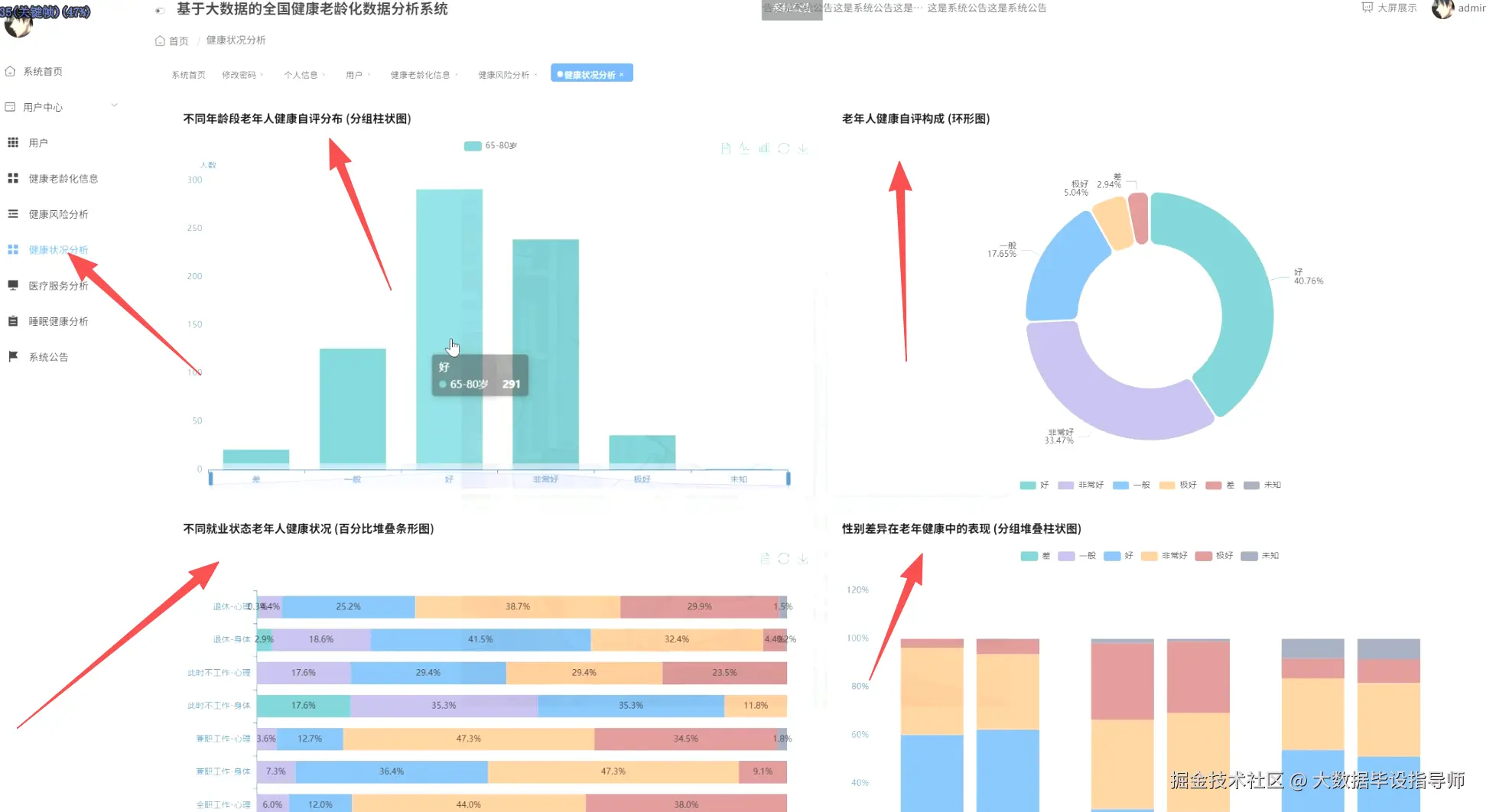
系统围绕老年健康核心议题展开多维度分析。健康风险聚类中心运用机器学习算法将老年群体划分为不同风险等级,以聚类0为例展示身体健康、心理健康、口腔健康、睡眠问题及综合健康五项核心指标得分,通过南丁格尔玫瑰图直观呈现各类风险占比分布。健康状况分析模块涵盖年龄、性别、就业状态及种族差异,对比65-80岁与80岁以上老年人健康自评构成,揭示退休与非就业群体在身体与心理健康方面的百分比差异,分析男性与女性在身体、心理、口腔健康三个维度的评分分布。医疗服务分析聚焦就医行为模式,通过堆叠条形图展示各健康风险聚类对应的0-1位、2-3位及4位以上医生就诊频率,识别高频就医人群占比及其与整体人群的健康评分差异。系统还构建了健康干预优先级与健康教育优先级评估模型,量化不同健康问题的紧迫性,结合高社会支持需求评估功能,为社会资源精准投放提供数据支撑。

四、项目展示

ScreenShot_2025-11-12_233050_122.png

ScreenShot_2025-11-12_233116_687.png

ScreenShot_2025-11-12_233129_988.png

ScreenShot_2025-11-12_233141_965.png

ScreenShot_2025-11-12_233201_427.png

五、项目相关代码

  mounted() {
    this.initRoseChart();
    window.addEventListener('resize', this.handleResize);
  },
  beforeDestroy() {
    window.removeEventListener('resize', this.handleResize);
    if (this.roseChart) {
      this.roseChart.dispose();
    }
  },
  methods: {
    initRoseChart() {
      const chartDom = document.getElementById('roseChart');
      this.roseChart = echarts.init(chartDom);
      const option = {
        title: {
          text: '健康风险聚类分布',
          subtext: '南丁格尔玫瑰图',
          left: 'center',
          top: 10,
          textStyle: {
            color: '#2c3e50',
            fontSize: 18,
            fontWeight: 'bold'
          }
        },
        tooltip: {
          trigger: 'item',
          formatter: '{a} <br/>{b}: {c} ({d}%)',
          backgroundColor: 'rgba(255,255,255,0.95)',
          borderColor: '#ddd',
          textStyle: {
            color: '#333'
          }
        },
        legend: {
          orient: 'vertical',
          left: 'left',
          top: 'middle',
          itemGap: 15,
          textStyle: {
            fontSize: 14
          }
        },
        toolbox: {
          show: true,
          feature: {
            saveAsImage: {
              title: '保存图片',
              iconStyle: {
                borderColor: '#409EFF'
              }
            },
            restore: {
              title: '还原',
              iconStyle: {
                borderColor: '#67C23A'
              }
            }
          },
          right: 20,
          top: 10
        },
        series: [
          {
            name: '健康风险分布',
            type: 'pie',
            radius: [30, 180],
            center: ['50%', '55%'],
            roseType: 'area',
            itemStyle: {
              borderRadius: 8,
              borderColor: '#fff',
              borderWidth: 2
            },
            label: {
              show: true,
              formatter: '{b}\n{c}分',
              fontSize: 12,
              color: '#2c3e50'
            },
            labelLine: {
              show: true,
              length: 15,
              length2: 10,
              smooth: 0.2
            },
            data: [
              { value: 2.52, name: '身体健康', itemStyle: { color: '#5470c6' } },
              { value: 3.22, name: '心理健康', itemStyle: { color: '#91cc75' } },
              { value: 1.81, name: '口腔健康', itemStyle: { color: '#fac858' } },
              { value: 1.53, name: '睡眠问题', itemStyle: { color: '#ee6666' } },
              { value: 2.66, name: '综合健康', itemStyle: { color: '#73c0de' } }
            ],
            animationType: 'scale',
            animationEasing: 'elasticOut',
            animationDelay: function (idx) {
              return Math.random() * 200;
            }
          }
        ]
      };
      this.roseChart.setOption(option);
    },
    updateChart(clusterId) {
      const mockData = {
        '0': [
          { value: 2.52, name: '身体健康' },
          { value: 3.22, name: '心理健康' },
          { value: 1.81, name: '口腔健康' },
          { value: 1.53, name: '睡眠问题' },
          { value: 2.66, name: '综合健康' }
        ],
        '1': [
          { value: 3.15, name: '身体健康' },
          { value: 2.78, name: '心理健康' },
          { value: 2.34, name: '口腔健康' },
          { value: 2.91, name: '睡眠问题' },
          { value: 2.85, name: '综合健康' }
        ],
        '2': [
          { value: 1.98, name: '身体健康' },
          { value: 2.45, name: '心理健康' },
          { value: 3.12, name: '口腔健康' },
          { value: 2.67, name: '睡眠问题' },
          { value: 2.58, name: '综合健康' }
        ]
      };
      const colors = ['#5470c6', '#91cc75', '#fac858', '#ee6666', '#73c0de'];
      const data = mockData[clusterId].map((item, index) => ({
        ...item,
        itemStyle: { color: colors[index] }
      }));
      this.roseChart.setOption({
        series: [{
          data: data
        }]
      });
    },
    updateInfo(clusterId) {
      const mockInfo = {
        '0': { physical: 2.52, mental: 3.22, dental: 1.81, sleep: 1.53, comprehensive: 2.66 },
        '1': { physical: 3.15, mental: 2.78, dental: 2.34, sleep: 2.91, comprehensive: 2.85 },
        '2': { physical: 1.98, mental: 2.45, dental: 3.12, sleep: 2.67, comprehensive: 2.58 }
      };
      this.clusterData = mockInfo[clusterId];
    },
    handleResize() {
      if (this.roseChart) {
        this.roseChart.resize();
      }
    }
  }
};
</script>

六、最后

更多大数据毕设项目分享、选题分享可以点击下方

大数据项目