DeepBI助我亚马逊广告高转化选词,实现销售额5.5倍增长

57 阅读4分钟

我是亚马逊欧洲站做拖鞋的,干这行几年算是摸出个门道:广告能不能爆单,全看“选词”给不给力。但刚开始的时候,我连选词的门儿都没摸到,走了老鼻子弯路。后来才慢慢清楚,选词真不是随便凑几个词就行,不管是新品还是老品,都有实打实的步骤——可这些步骤靠人工干,真的能累到怀疑人生,直到用上合适的优化工具,才算把增长的瓶颈给打破了。

但这些选词步骤,人工干起来真的费劲。先把新品、老品的核心选词要点捋清楚,你就知道有多繁琐了:

一、新品选词:三步走建精准词库

  1. 找对竞品:盯BSR榜单和前台搜索,选8-10个功能、外观相似的竞品,打好基础。
  2. 反查拓词:用一些工具反查竞品收录词并去重;借助“以词拓词”功能,用核心主词拓展相关词,剔除无关项。
  3. 词分三梯队:大词(品牌分析排名10万内,如table lamp)、中级词(大词+属性词,如rgb table lamp)、低流量词(西语词、叠词、错别字词)。

二、老品选词:靠数据筛高价值词

  1. 导出数据:下载产品近2个月的广告搜索词报告。
  2. 整理计算:用Excel透视表,将客户搜索词放首列,搭配展示量、点击数等数据;新增计算字段,算出CPC、CVR、ACOS。
  3. 筛选优质词:按点击量降序,先筛高于平均转化率的词,再从中挑ACOS达标的词。

看着步骤简单,人工落地全是坑:长尾词根本没精力一个个挖,潜在好词全漏;每天只能看1次数据,调价慢半拍,竞品一发力就丢流量;按梯队建广告组要耗几小时,最后只能乱堆,优质词被废词拖垮。4月初数据就是教训——销售额才6k+欧元,ACOS却飙到33%,明明知道方法,就是干不动。

三、找对工具:DeepBI一出手,数据直接逆袭

对着4月的烂数据,我正愁得慌,朋友给我推了DeepBI这个AI广告工具,说它能把我的选词思路自动落地。

我一开始特忐忑,怕它乱改我现有的广告。结果人家很贴心,全是新建独立活动,我之前的设置一点不碰,还完全照着我的方法优化。这下我才放心,4月中旬就用起来了。

1. 5月探索期:词库扩了,成本还稳了

DeepBI一上手,就把我人工的俩大难题解决了——漏词和分层难。

它会自动扒过去1个月有成交、ACOS达标的词,连我没精力找的长尾词都能挖出来;还会摸新潜在词、盯竞品ASIN抢流量,转化好但曝光少的词也会自动提价。全程不用我动手,还全按我的思路来。

1个月后效果超明显:

  • 广告销售额从4月1400+ 欧元涨到2300+欧元,涨了60%+
  • ACOS稳在35% 左右,和4月的33% 基本持平

原来词选得多,成本也能兜住,流量池是真变大了。

2. 9月增长期:销售额直接翻2.5倍

DeepBI跑了3个月,数据攒够了,就把“分层选词”做得更细了。

探索层挖新词、初筛层建池、精准层留高转化词、放量层加预算,比我想得都周到。预算也都往“non-slip indoor slippers”这种好转化的词上倾斜,不浪费一分钱。

9月初数据直接爆了:

  • 总销售额冲到15600+ 欧元,是4月的2.5倍
  • 广告销售额从1400+ 欧元涨到9500+欧元,翻了6倍多
  • ACOS仍稳在36% 左右

这才懂,词对、层清,投得多成本也能稳住。

3. 10月放量期:5.5倍增长,彻底起飞

看到9月的增长,我赶紧补了库存,也同步给了DeepBI的人。他们很快帮系统调了“选词精控”策略——差词降价、好词放量,预算全优先给高转化词。

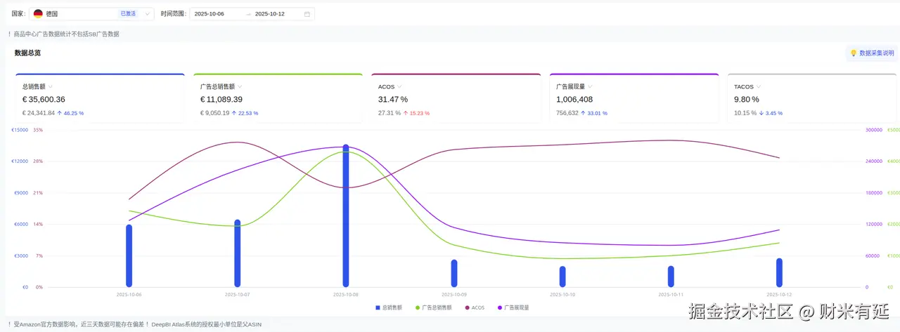
10月数据直接突破:

  • 总销售额达35600+ 欧元,是4月的5.5倍
  • 广告销售额从1400+ 欧元涨到11000+欧元,近8倍增长
  • ACOS降到31% ,TACOS仅9.8%

现在我每天就花10分钟看报表,不用再耗几小时选词调词,数据反而好太多。

四、总结:选对工具,比啥都强

这半年我最真切的感受是:亚马逊选词,工具选对了真能事半功倍。

以前我明明知道要选高价值词、要分层、要动态调,可人工效率就卡着,啥都落不了地。靠DeepBI把方法全落实,才有了这5.5倍的增长。

要是你也懂选词道理却干不动活,真可以试试DeepBI。它不只是工具,是帮咱们把“知道”变成“做到”的关键——这才是广告爆单的核心。