Skywalking运维之路(exporter状态监控)

96 阅读2分钟

Skywalking对主机,数据库等系统状态提供了全面的监控,这里来演示下如何进行接入,仅做参考!

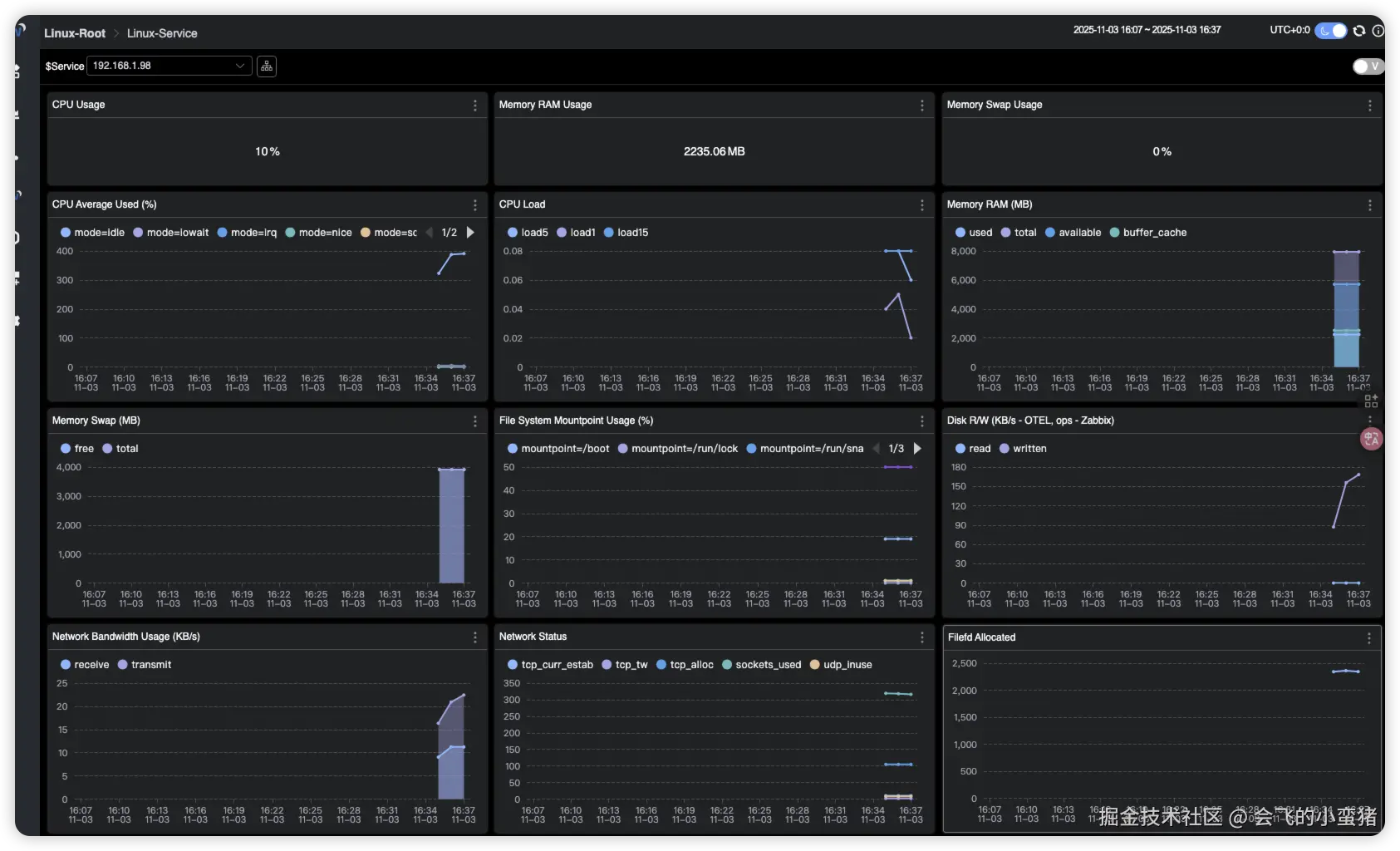
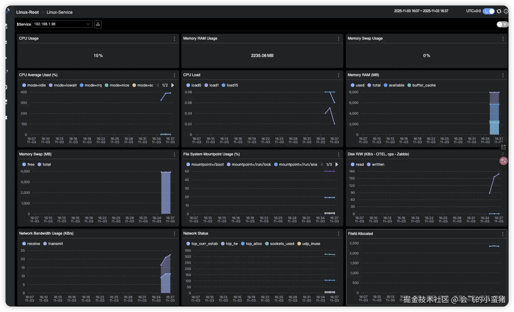
1. 监控主机状态

1.1 部署Prometheus node-exporter

# 请自行部署

1.2 安装OpenTelemetry Collector

1.2.1 创建文件夹

root@ubuntu2204test99:~# mkdir -p OpenTelemetryCollector/config

1.2.2 编写docker-compose

root@ubuntu2204test99:~/OpenTelemetryCollector# cat docker-compose.yml
services:
  otel-collector:
    image: otel/opentelemetry-collector-contrib:0.50.0
    command: [ "--config=/etc/otel-collector-config.yaml" ]
    volumes:
      #- ./config/otel-collector-config.yaml:/etc/otelcol-contrib/config.yaml
      - ./config/otel-collector-config.yaml:/etc/otel-collector-config.yaml
    ports:
      #- 1888:1888 # pprof extension
      #- 28888:8888 # Prometheus metrics exposed by the Collector
      #- 28889:8889 # Prometheus exporter metrics
      #- 13133:13133 # health_check extension
      #- 4317:4317 # OTLP gRPC receiver
      #- 4318:4318 # OTLP http receiver
      - 55678:55678 # zpages extension

1.2.3 修改配置文件

root@ubuntu2204test99:~# cat OpenTelemetryCollector/config/otel-collector-config.yaml
receivers:
  prometheus:
    config:
      scrape_configs:
        - job_name"vm-monitoring" # make sure to use this in the vm.yaml to filter only VM metrics
          scrape_interval10s
          static_configs:
            - targets: ["192.168.1.98:9100"]

processors:
  batch:

exporters:
  otlp:
    endpoint"192.168.1.99:11800" # The OAP Server address
    # The config format of OTEL version prior to 0.34.0, eg. 0.29.0, should be:
    # insecure: true
    tls:
      insecure: true
    #insecure: true
  # Exports data to the console
  logging:
    loglevel: debug

service:
  pipelines:
    metrics:
      receivers: [prometheus]
      processors: [batch]
      exporters: [otlp, logging]

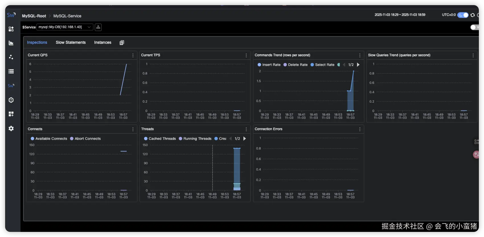
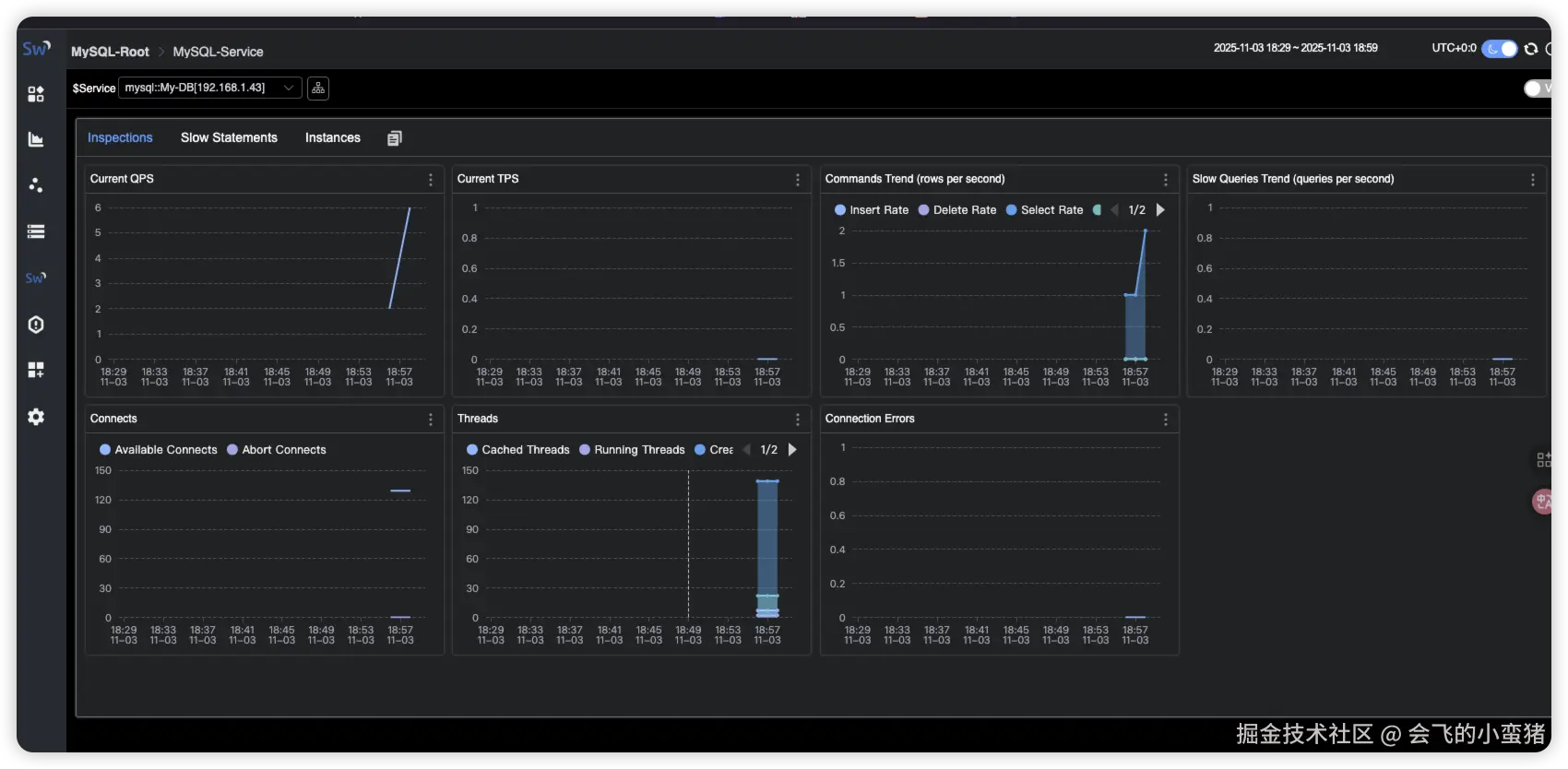
2. 监控mysql状态

2.1 部署mysql-exporter

# 请自行部署

2.2 修改OpenTelemetry配置

root@ubuntu2204test99:~# cat OpenTelemetryCollector/config/otel-collector-config.yaml
receivers:
  prometheus:
    config:
      scrape_configs:
        - job_name"vm-monitoring" # make sure to use this in the vm.yaml to filter only VM metrics
          scrape_interval10s
          static_configs:
            - targets: ["192.168.1.98:9100"]
        # 监控Mysql示例
        - job_name"My-DB-Serv" #注意这个名称
          scrape_interval5s
          static_configs:
           - targets: ["192.168.1.43:9105"]
             labels:  #标签会影响在Skywalking中显示的名字
               #host_name: root[root]
               host_name: My-DB[192.168.1.43]

processors:
  batch:

exporters:
  otlp:
    endpoint"192.168.1.99:11800" # The OAP Server address
    # The config format of OTEL version prior to 0.34.0, eg. 0.29.0, should be:
    # insecure: true
    tls:
      insecure: true
    #insecure: true
  # Exports data to the console
  logging:
    loglevel: debug

service:
  pipelines:
    metrics:
      receivers: [prometheus]
      processors: [batch]
      exporters: [otlp, logging]

2.3 修改Skywalking中mysql的相关配置

root@ubuntu2204test99:~/skywailking# vi skywalking-oap/config/otel-rules/mysql/mysql-instance.yaml
#filter: "{ tags -> tags.job_name == 'mysql-monitoring' }" # The OpenTelemetry job name
filter: "{ tags -> tags.job_name == 'HK-DB-Serv' }" # 要和otlp配置的job_name匹配
.........
root@ubuntu2204test99:~/skywailking# vi skywalking-oap/config/otel-rules/mysql/mysql-service.yaml
#filter: "{ tags -> tags.job_name == 'mysql-monitoring' }" # The OpenTelemetry job name
filter: "{ tags -> tags.job_name == 'HK-DB-Serv' }" # 要和otlp配置的job_name匹配
.........