雷池 WAF 配置教程:新手用 Nginx 搭环境,学规则编写护住 WordPress 博客

124 阅读4分钟

作为刚入行 3 个月的新手,我第一次用 WordPress 搭建美食分享博客时,就遇到了安全难题 —— 博客被大量恶意投稿刷屏(内容包含违规链接),后台遭高频登录尝试,还出现过文章标签被恶意篡改的情况。试了几款免费 WAF,要么防护效果差,要么规则配置复杂到看不懂,直到跟着雷池 WAF 的配置教程学规则编写,才彻底解决了这些问题。

雷池的配置教程特别适合新手,不会一上来就讲复杂原理,而是从实际场景出发,一步步引导理解防护逻辑。刚开始我用雷池的默认配置,它的智能语义分析引擎能自动拦截常见风险,比如 XSS、参数异常等,大量样本测试中恶意样本检出率达 71.65%,误报率仅 0.07%,基础防护完全够用。但我的博客需要拦截恶意投稿和标签篡改,默认配置无法满足,这时候就需要学规则编写了。

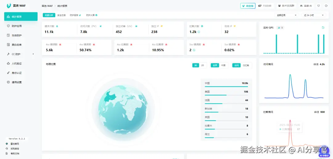
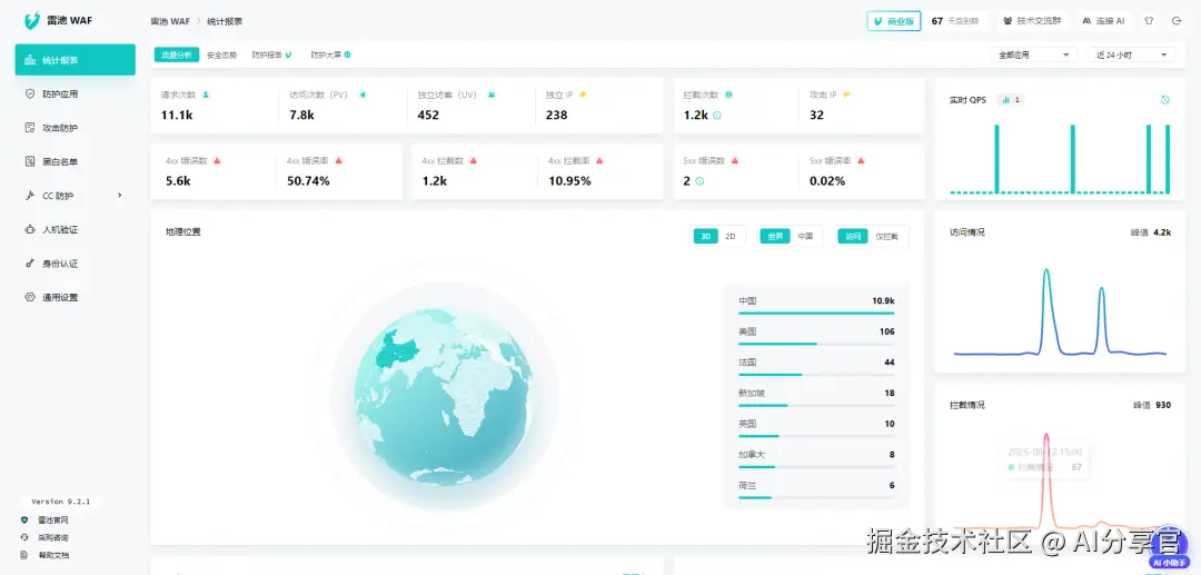
882af9d71d9bc9686bdf159e044500ab.png 雷池的规则编写功能很友好,提供可视化编辑器,不用记复杂语法,鼠标点一点就能配置规则。我先配置了 “拦截恶意投稿” 规则:进入控制台 “防护配置”→“自定义规则” 模块,点击 “新建规则”,“条件类型” 选 “请求内容”,“匹配方式” 选 “包含”,“内容” 填 “违规推广、虚假链接、恶意引流” 等关键词;“条件类型” 选 “请求路径”,“匹配方式” 选 “包含”,“路径” 填投稿接口路径;规则动作选 “拦截”,自定义提示 “投稿内容包含违规信息,请修改后提交”,命名后保存生效。

测试时我用包含违规链接的内容尝试投稿,结果立即被雷池拦截,返回自定义提示,控制台 “事件记录” 模块也记录下这次拦截。后来我又配置了 “禁止恶意修改标签” 规则,设置 “请求路径包含标签编辑接口” 且 “标签参数包含敏感词汇或长度异常”,触发则拦截,有效保护了博客内容安全。

整个规则编写过程我只用了 24 分钟,期间遇到疑问点开编辑器右上角的 “帮助”,就能看到详细的参数说明和示例,对新手特别友好。雷池的规则支持多条件组合,比如 “新 IP + 高频请求 + 包含违规内容”,就能触发拦截,满足复杂的防护需求。

21b1d0ac740550b9a1132bccb27ea582.png

雷池在 Nginx 环境下的部署也很简单,完全不用懂 Nginx 的底层配置。我用的是公司的测试服务器,已经安装了 Nginx,部署雷池时不需要停止 Nginx 服务,直接用 Docker 部署即可。执行命令下载部署包后,编辑配置文件,将 proxy 模块的端口从 “80:80” 改成 “8080:80”(避免冲突),然后启动服务。

接着在原有 Nginx 配置里添加反向代理,将博客请求转发到雷池的 8080 端口,配置完成后重启 Nginx,所有博客相关请求都会先经过雷池防护,再转发到后端服务,实现了 “不改动原有架构,无缝接入防护” 的需求。

性能方面,雷池完全能满足 WordPress 博客的需求。平均检测延迟不到 1 毫秒,不会影响博客的加载速度;单核服务器支持 2000+TPS 并发,我测试时用 JMeter 模拟 600 个并发访问,博客响应时间稳定在 70ms 以内,和没开防护时几乎一致。

c0d30787591f16f97891c5c0bbbf15d9.png

现在我负责的美食博客已经稳定运行 2 个月,期间挡住 35 次恶意投稿、14 次高频登录尝试,再没出现过标签被篡改的情况。跟着雷池的配置教程学规则编写,不仅解决了实际工作中的问题,还让我对 Web 安全有了更深入的理解。如果你也是新手,想学报规则编写来护住 WordPress 博客,强烈推荐试试雷池 WAF,用 Nginx 搭环境就能快速上手。