Kanass是一款国产开源免费、简洁易用的项目管理工具,包含项目管理、项目集管理、事项管理、工时管理、统计分析相关模块,工具功能完善,简洁易用,本文将介绍如何安装配置Kanass及快速入门上手。
1、安装
kanass支持多系统安装,如Linux、Docker、Windows、Mac
1.1 Linux系统安装
- 下载:以ubuntu为例,下载Linux安装包,或或者使用命令在线下载安装包
wget -O tiklab-kanass-1.2.9.deb install.tiklab.net/app/install…
- 安装:进入安装包所在目录,执行以下命令安装,默认安装在opt 目录下
dpkg -i tiklab-kanass-1.2.9.deb
- 启动:安装之后,会在opt文件夹下出现一个名字为 tiklab-kanass的文件夹,进入tiklab-kanass的文件夹下的bin文件夹,执行 ./kanass start 命令,启动项目
cd opt/tiklab-kanass/bin
./kanass start
1.2 Docker系统安装
- 下载:下载Docker安装包,或者使用命令在线下载安装包
wget -O tiklab-kanass-1.2.9.tar.gz install.tiklab.net/app/install…
- 安装:下载完成后,执行以下命令加载镜像
docker load -i tiklab-kanass-1.2.9.tar.gz
- 启动:执行以下命令启动镜像
docker run -itd -p 9500:9500 tiklab-kanass:1.2.9
1.3 Windows系统安装
- 下载:下载Windows安装包
- 安装:双击安装包后,依次点击下一步->安装->完成
- 启动:kanass安装成功后会弹出启动页面,点击启用应用
1.4 Mac系统安装
- 下载:下载MacOs安装包
- 安装:下载完成后会得到tiklab-kanass-1.2.9.dmg格式类似的可执行文件,双击可执行文件 --> 将tiklab-kanass-1.2.9.app拉入应用程序中即可
- 启动:安装完成之后再启动图出现Kanass图标,点击图标启动
2、登录
启动成功后,在浏览器输入http://ip:9500访问系统,默认账号密码admin/123456
编辑登录
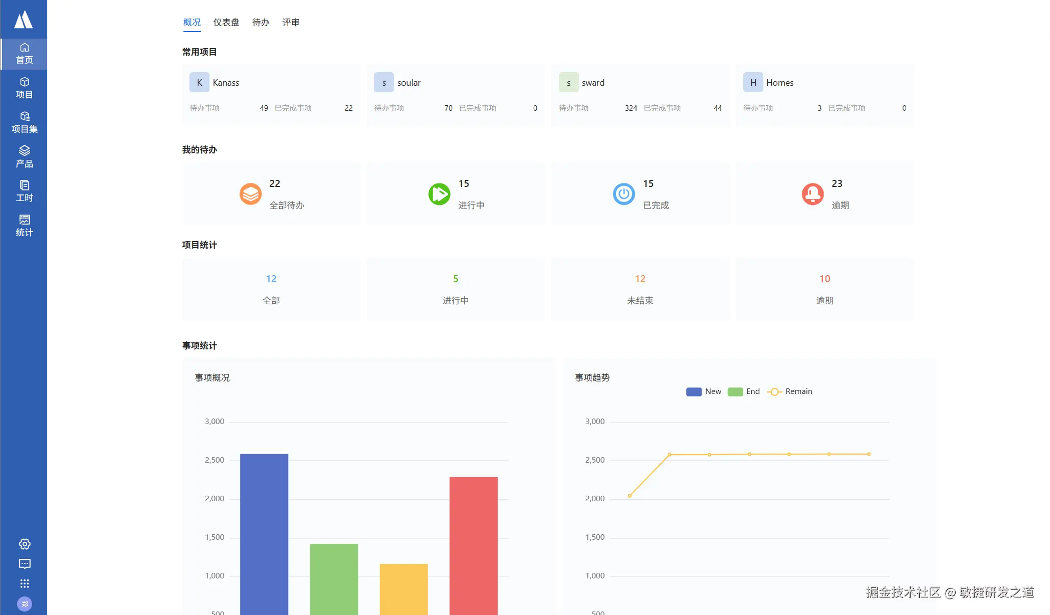
编辑首页
3、配置
通过修改application.yaml配置文件,可以进行自定义配置,如修改端口、配置选择使用内嵌还是外部DB、修改数据存储目录等。
application.yaml的存放位置:
| 系统 | 文件默认位置 |
|---|---|
| Windows | 默认在安装目录/conf/application.yaml |
| Linux | 默认在/opt/tiklab-kanass/conf/application.yaml |
| Mac | 默认在app下的Contents/conf/application.yaml |
| Docker | 默认在镜像文件内/usr/local/tiklab-kanass/conf/application.yaml |
3.1 自定义端口
应用端口可自定义,默认为9500,可以修改为其他端口
#web config
server:
port: 9500
3.2 自定义DB配置
kanass默认使用内嵌DB,如需要使用外部DB则可通过修改配置进行自定义。数据库修改需要同时修改jdbc 和 postgresql ,可以修改数据库地址与端口,账号与密码要改成相同的,数据库端口必须一致
jdbc:
driverClassName: org.postgresql.Driver
url: jdbc:postgresql://localhost:9501/tiklab_kanass?stringtype=unspecified
username: postgres
password: darth2020
postgresql:
embbed:
enable: true
database: tiklab_kanass
db:
port: 9501
username: postgres
password: darth2020
address: ${DATA_HOME}/postgresql
| 属性 | 说明 |
|---|---|
| postgresql.embbed.enable | 是否使用内嵌数据库,true:使用 false:不使用。如果配置为false,需要把该文件中jdbc下的数据库连接信息更改为自己的数据库地址,用户名以及密码。 |
| postgresql.database | 是否使用内嵌数据库默认连接的数据库,默认为tiklab_kanass如果更改次默认值需要把jdbc下的数据库连接信息更改为新的数据地址。 |
| postgresql.db.port | 使用内嵌数据库的启动端口,默认为9501,如果更改需要同时把jdbc.url中的数据库连接地址端口更改。 |
| postgresql.db.username | 使用内嵌数据库的用户名,默认为postgres,如果更改需要同时把jdbc.username中的数据库连接地址用户名更改。 |
| postgresql.db.password | 使用内嵌数据库的密码,默认为darth2020,如果更改需要同时把jdbc.password中的数据库连接地址密码更改。 |
| postgresql.db.address | 使用内嵌数据库的数据库文件保存位置,默认为${DATA_HOME}/postgresql,即默认的应用数据目录下的postgresql目录。注:如果更改该目录,该路径目录必须为空目录,否则会导致数据库无法启动。 |
| jdbc.url | 默认是:jdbc:postgresql://localhost:9501/tiklab_kanass?stringtype=unspecified其中 9501 为端口号,tiklab_kanass 为数据库名字,这两个可更改但是端口号必须与postgresql.db.port 保持一致数据库名字必须与postgresql.database 保持一致 |
| jdbc.username | 数据库登录名,必须与postgresql.db.username一致 |
| jdbc.password | 数据库登录密码,必须与postgresql.db.password一致 |
3.3 自定义数据存储目录
DATA_HOME为数据存放目录
| 系统 | 默认存储目录 |
|---|---|
| Windows | C:\tiklab\tiklab-kanass |
| Linux | /opt/tiklab/tiklab-kanass |
| Mac | /Applications/.tiklab/tiklab-kanass |
| Docker | /opt/tiklab/tiklab-kanass |
4、快速入门
4.1 添加项目
kanass支持多种项目模版,如敏捷项目、瀑布项目、看板项目、混合项目、IPD项目
以下步骤,以敏捷式项目为列。
- 登录系统后,点击项目->添加项目
- 项目模板选择敏捷式项目
选择项目模板
- 填写页面信息->点击提交。项目即创建完成。
填写项目信息
| 属性 | 是否必填 | 描述 |
|---|---|---|
| 项目名称 | 必填 | 项目名称,可以重复,保存后可以修改 |
| 项目Key | 必填 | 不可重复,保存后不可修改。创建事项时,会用项目key-x的形式生成事项ID |
| 可见范围 | 必填 | 公共:只要存在于系统中的用户都能查看到此项目。私密:只有添加到当前项目中的成员可以查看此项目。 |
| 计划日期 | 必填 | 设置项目的计划日期,保存后可以修改 |
| 所属产品 | 非必填 | 如果需要将项目挂载在产品下,可以在此处选择产品。注:若创建项目时未挂载产品,项目创建成功后,不支持继续挂载 |
| 所属项目集 | 非必填 | 可以将项目放置在项目中。注:此处不选择项目集,在项目创建成功后,仍然支持项目集中选择此项目 |
| 项目描述 | 非必填 | 为当前项目添加一段描述文字 |
| 项目图标 | 必填 | 系统默认提供图标供用户选择,且默认选中第一个 |
4.2 添加迭代
- 进入迭代模块,添加迭代
添加迭代
| 属性 | 是否必填 | 描述 |
|---|---|---|
| 迭代名称 | 必填 | 迭代名称,保存后可以在迭代信息中修改 |
| 负责人 | 必填 | 选择当前迭代的负责人,人员需要先添加到项目中。保存后可以在迭代信息中修改 |
| 计划日期 | 必填 | 当前迭代的计划时间。保存后可以在迭代信息中修改 |
| 迭代描述 | 非必填 | 用来填写迭代的描述 |
- 点击迭代名称进入迭代页面,可以为当前迭代添加事项
4.3 添加事项
系统默认提供三种事项类型。进入项目->事项->添加事项,可以选择添加需求、任务或者缺陷
4.3.1 添加需求
- 点击添加需求->填写信息->创建,需求添加成功。
添加需求
| 属性 | 是否必填 | 描述 |
|---|---|---|
| 标题 | 必填 | 事项标题,支持修改 |
| 负责认 | 必填 | 当前事项的负责人,支持修改 |
| 需求类型 | 非必填 | 用来表示需求来源 |
| 优先级 | 非必填 | 用来表示需求的优先级别 |
| 所属迭代 | 非必填 | 用来表示当前需求属于哪次迭代。需要用户自行创建 |
| 所属版本 | 非必填 | 用来表示当前需求属于哪个版本。需要用户自行创建 |
| 所属模块 | 非必填 | 用来表示当前需求属于哪个模块。需要用户自行创建 |
| 计划日期 | 非必填 | 用来表示当前需求完成的计划时间 |
| 描述 | 非必填 | 用来描述当前需求,可以上传图片 |
- 关联事项与子需求
关联事项
子需求
4.3.2 添加任务
- 点击添加任务->输入信息->创建,任务添加成功。
添加任务
- 任务关联事项与子任务
关联事项
子任务
4.3.3 添加缺陷
- 点击添加缺陷->输入信息->创建,缺陷添加成功
添加缺陷
- 关联事项与子缺陷
关联事项
子缺陷
4.3.4 更改事项状态
添加事项后的默认状态为待办,进入事项详情。点击待办下拉框可以根据工作流更改事项状态;点击查看工作流,可以查看当前事项类型的工作流。
更改事项状态