Kanass,一款超级轻量且简洁的项目管理工具

71 阅读2分钟

在日常的研发工作中,为了确保项目高效、有序地推进,我们通常使用如Jira等项目管理工具。Jira整体功能完善,自定义能力强大,但配置繁琐,上手难度大,同时随着Atlassian销售策略调整Jira server中国区即将停止维护,今天给大家推荐一款国产开源免费的项目管理工具 - kanass,工具轻量、简洁易用。

1、产品简介

kanass一款开源且免费的项目管理工具,包含项目管理、项目集管理、产品管理、事项管理、工时管理、测试管理、统计分析等相关模块,该工具功能易用、页面简洁。

2、产品优势

2.1 丰富的项目类型

支持多种项目类型,如敏捷类型、瀑布类型、看板类型、混合类型、IPD类型。

2.2 强大的事项管理

  • 内置需求、任务、缺陷类型,且支持事项与测试、文档关联,事项之间关联和子事项的创建。
  • 内置工作流,且可以为不同事项类型创建不同工作流。
  • 内置评审流程,支持需求评审。
  • 支持自定义事项类型、表单、流程、角色与权限、仪表盘等。

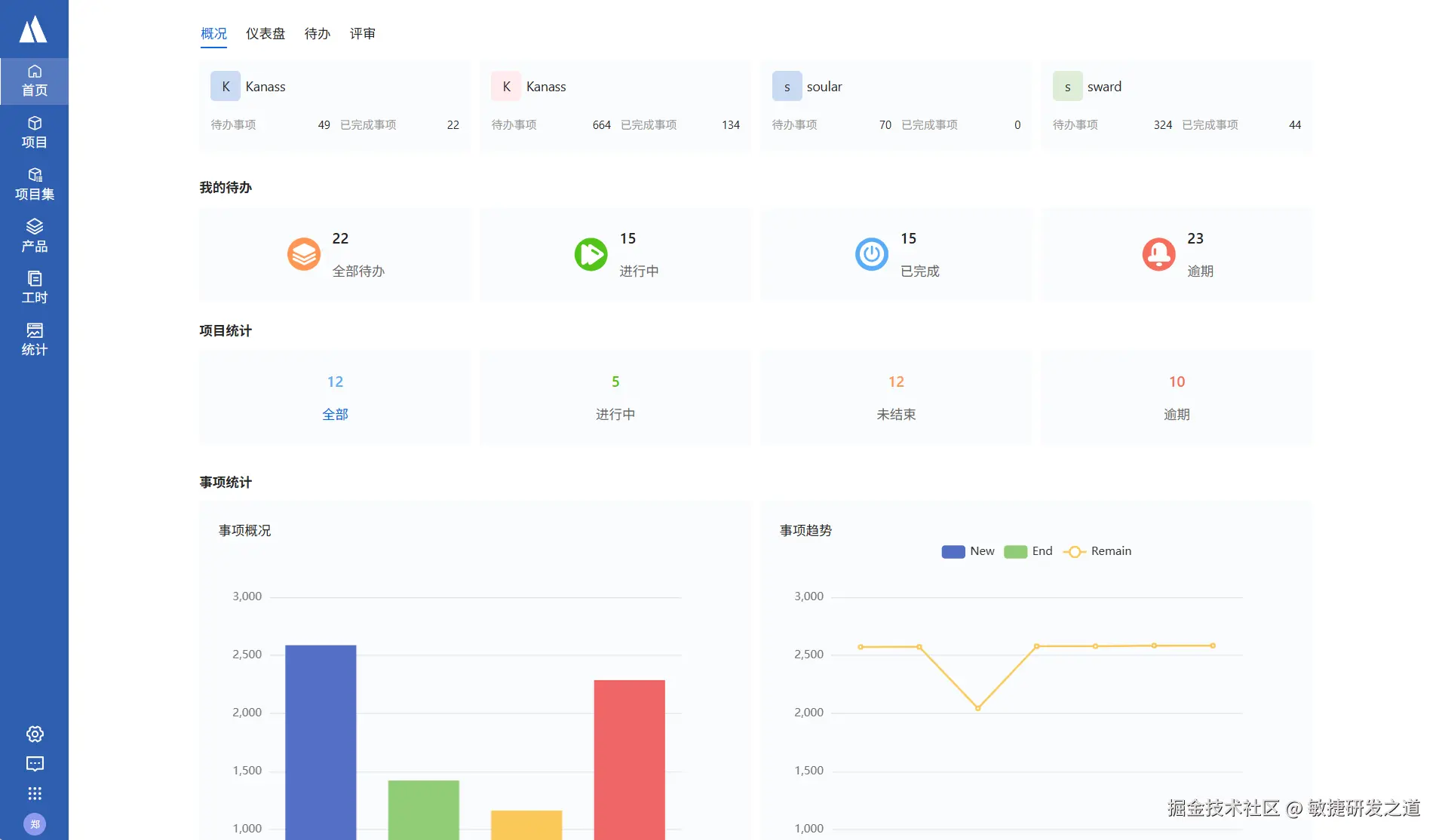
2.3 丰富的报告与统计

支持按项目、项目集、事项、工时等维度进行统计

2.4 简洁易用

  • 支持一键安装,0配置。
  • 操作直观易用,页面设计简洁大方。

2.5 开源免费

免费开放源代码,通过协作和共享的方式推动项目的发展 ​

3、快速安装

以Ubuntu安装为例

wget -O tiklab-kanass-1.2.9.deb install.tiklab.net/app/install…

  • 安装:上传之后执行以下命令安装,默认安装在opt 目录下

dpkg -i tiklab-kanass-1.2.9.deb

  • 启动:安装之后,会在opt文件夹下出现一个名字为 tiklab-kanass的文件夹,进入tiklab-kanass的文件夹下的bin文件夹,执行 ./kanass start 命令,启动项目

cd opt/tiklab-kanass/bin

./kanass start

 

登录

首页

4、产品预览

项目列表

image.png

添加事项

image.png

事项详情

image.png

事项列表

事项看板

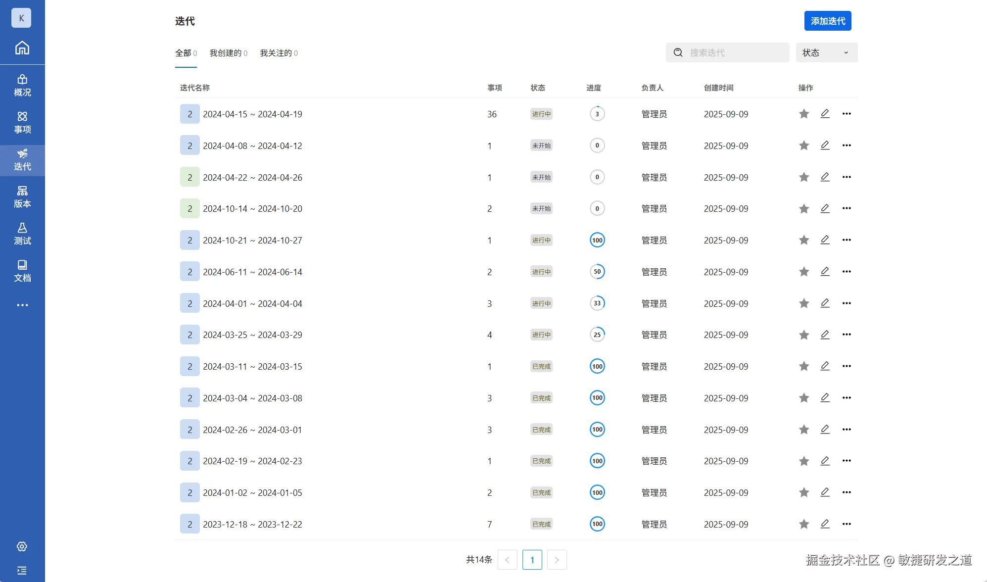
迭代列表

工时管理

统计分析

 5、体验下载

体验地址:demo.tiklab.net/kanass

下载地址:download.tiklab.net/kanass