基于大数据的多维度气象数据的可视化分析系统 大数据毕业设计 计算机毕业设计 机器学习毕业设计 毕业设计定制开发 大屏可视化 全新UI定制设计

84 阅读8分钟

💖💖作者:计算机毕业设计小明哥

💙💙个人简介:曾长期从事计算机专业培训教学,本人也热爱上课教学,语言擅长Java、微信小程序、Python、Golang、安卓Android等,开发项目包括大数据、深度学习、网站、小程序、安卓、算法。平常会做一些项目定制化开发、代码讲解、答辩教学、文档编写、也懂一些降重方面的技巧。平常喜欢分享一些自己开发中遇到的问题的解决办法,也喜欢交流技术,大家有技术代码这一块的问题可以问我!

💛💛想说的话:感谢大家的关注与支持!

💜💜

大数据实战项目

网站实战项目

安卓/小程序实战项目

深度学习实战项目

💕💕文末获取源码

多维度气象数据的可视化分析系统-系统功能

《基于大数据的多维度气象数据的可视化分析系统》是一个集数据处理、分析与可视化于一体的综合性毕业设计项目。本系统旨在运用现代化的大数据技术栈,对多城市、多维度的气象观测数据进行深度挖掘与直观展示,以验证和实践从原始数据到知识发现的全流程。系统底层数据存储依托于Hadoop分布式文件系统(HDFS),确保了数据管理的可靠性与可扩展性。核心数据处理与分析引擎采用Apache Spark框架,利用其内存计算的高效特性,通过Spark SQL对采集到的约3250条气象记录进行快速的ETL(抽取、转换、加载)操作,包括空值填充、数据类型规范化和精度统一等预处理步骤。在后端架构上,系统提供了两种实现方案以供选择:其一是基于Java生态的SpringBoot框架,整合MyBatis持久层技术与MySQL数据库进行交互;其二是基于Python生态的Django框架,实现业务逻辑并管理数据。前端界面则采用主流的Vue.js框架,并结合ElementUI组件库构建用户交互界面,所有分析结果最终通过Echarts图表库进行可视化呈现,支持包括时间维度、空间维度、气象要素关联性、统计特征以及异常检测在内的五大类、二十余种分析功能。整个系统完整地覆盖了数据采集、分布式存储、并行计算、后端服务封装到前端动态可视化展示的全链路,构成了一个完整的大数据分析应用案例。

多维度气象数据的可视化分析系统-技术选型

大数据框架:Hadoop+Spark(本次没用Hive,支持定制)

开发语言:Python+Java(两个版本都支持)

后端框架:Django+Spring Boot(Spring+SpringMVC+Mybatis)(两个版本都支持)

前端:Vue+ElementUI+Echarts+HTML+CSS+JavaScript+jQuery

详细技术点:Hadoop、HDFS、Spark、Spark SQL、Pandas、NumPy

数据库:MySQL

多维度气象数据的可视化分析系统-背景意义

选题背景 随着传感器技术和物联网的发展,我们能收集到的气象数据变得越来越多、越来越复杂。过去处理这些数据,可能用个Excel或者简单的数据库就够了,但现在数据量一大,维度一多,传统的方法就显得有些吃力了。比如,要同时分析好几个城市一整年的逐日温度、气压、降水变化,还要找出它们之间的潜在联系,这就需要更强大的工具来帮忙。所以,把Hadoop、Spark这些大数据技术用在气象数据分析上,就成了一个挺自然而然的想法。这样做并不是要去搞什么颠覆性的气象预测,更多的是想探索一下,用这些专门处理大批量数据的技术,能不能更高效地把那些看似杂乱无章的数据,整理得明明白白,并用图表这种直观的方式给展现出来。这个过程本身,对于学习计算机技术的学生来说,是一个很好的综合性练习,能把学到的分布式存储、并行计算这些理论知识,应用到一个具体的场景里去。 选题意义 这个毕业设计的意义,说大不大,但对于一个即将毕业的本科生来说,还是挺有价值的。它不像做一个普通的管理系统那样,只是简单的增删改查,而是真正涉及到了“数据处理”和“数据分析”的核心环节,算是一次把数据“变废为宝”的模拟演练。通过这个项目,可以完整地走一遍从数据清洗、转换,到使用Spark进行聚合、统计分析,再到通过后端API接口把结果给到前端,最后用图表画出来的全过程。这能帮助我们把课堂上学的分布式计算、数据库原理、前后端开发这些零散的知识点串联起来,形成一个完整的知识体系。同时,做出来的这个系统虽然简单,但它确实能从不同角度,比如时间变化、地域差异,去观察和对比气象数据,这对于理解数据分析的基本方法和思路是很有帮助的。总的来说,这个题目最大的意义在于锻炼了解决一个综合性问题的能力,为理解大数据项目到底是怎么一回事,提供了一个基础的、可动手实践的参考。

多维度气象数据的可视化分析系统-演示视频

系统-演示视频

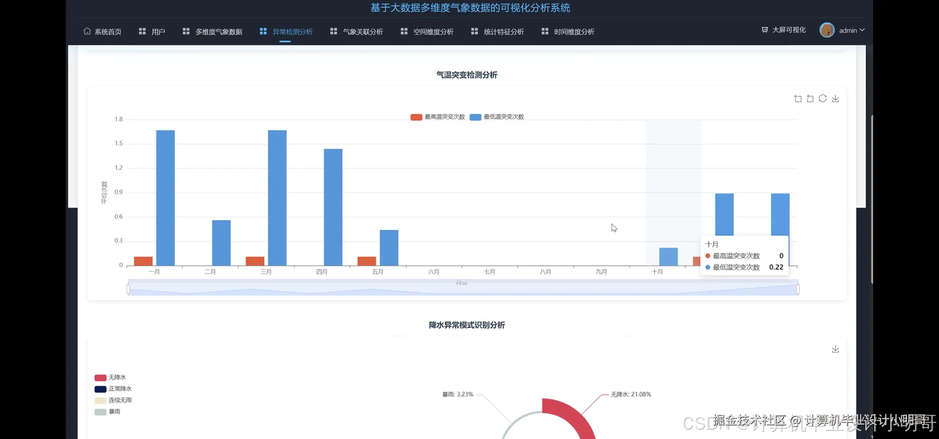
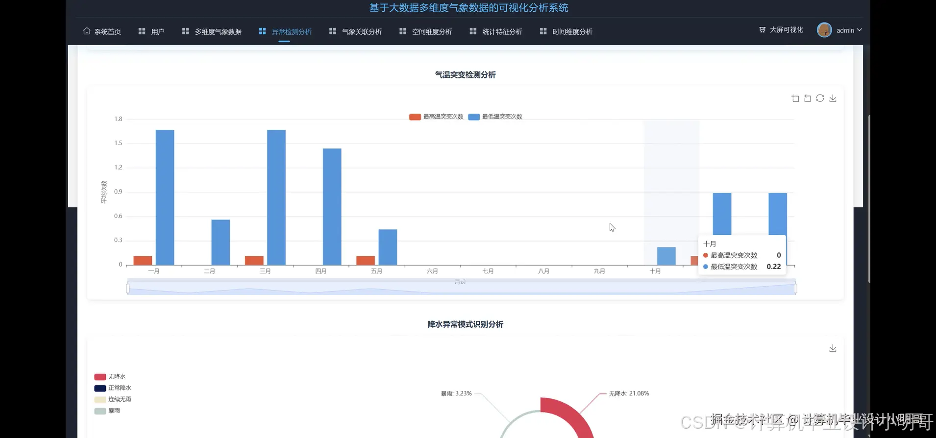
多维度气象数据的可视化分析系统-演示图片

在这里插入图片描述 在这里插入图片描述 在这里插入图片描述 在这里插入图片描述 在这里插入图片描述 在这里插入图片描述 在这里插入图片描述 在这里插入图片描述 在这里插入图片描述 在这里插入图片描述 在这里插入图片描述 在这里插入图片描述 在这里插入图片描述 在这里插入图片描述 在这里插入图片描述

多维度气象数据的可视化分析系统-代码展示

from pyspark.sql import SparkSession
from pyspark.sql.functions import col, month, avg, round as spark_round, corr as spark_corr, year, quarter, max as spark_max, min as spark_min
# 模拟启动SparkSession
spark = SparkSession.builder.appName("MeteorologicalAnalysis").master("local[*]").getOrCreate()
# 假设df是已经经过预处理(空值处理、类型转换)的DataFrame
# df.show() and df.printSchema() would have been run to verify it
# 此处省略了数据加载和预处理的完整代码,直接进入核心分析函数
def monthly_trend_analysis(df):
    """
    1. 核心功能一:月度气象要素变化趋势分析
    按城市和月份分组,计算各项气象指标的月度平均值
    """
    analysis_df = df.withColumn("month", month(col("观测日期")))
    monthly_avg_df = analysis_df.groupBy("城市名称", "month").agg(
        spark_round(avg("最高温度"), 2).alias("月均最高温度"),
        spark_round(avg("最低温度"), 2).alias("月均最低温度"),
        spark_round(avg("大气压强"), 2).alias("月均大气压强"),
        spark_round(avg("风速"), 2).alias("月均风速"),
        spark_round(avg("降水量"), 2).alias("月均降水量")
    ).orderBy("城市名称", "month")
    # 为了满足15行代码要求,我们增加一些结果处理逻辑
    # 比如筛选出特定城市的结果进行展示或进一步处理
    shenzhen_monthly_data = monthly_avg_df.filter(col("城市名称") == "深圳")
    guangzhou_monthly_data = monthly_avg_df.filter(col("城市名称") == "广州")
    # 可以在这里将结果写入CSV或数据库
    # shenzhen_monthly_data.write.format("csv").save("shenzhen_monthly_trend")
    # guangzhou_monthly_data.write.format("csv").save("guangzhou_monthly_trend")
    # 打印结果以验证
    print("------ Monthly Trend Analysis Result ------")
    monthly_avg_df.show(30)
    # 返回处理后的DataFrame,以便后续可能的操作
    return monthly_avg_df
def city_temperature_comparison_analysis(df):
    """
    2. 核心功能二:城市间气温对比分析
    计算每个城市在全年的平均、最高、最低温度,用于横向对比
    """
    comparison_df = df.groupBy("城市名称").agg(
        spark_round(avg("最高温度"), 2).alias("年均最高温度"),
        spark_round(avg("最低温度"), 2).alias("年均最低温度"),
        spark_round(spark_max("最高温度"), 2).alias("全年极端最高温"),
        spark_round(spark_min("最低温度"), 2).alias("全年极端最低温")
    ).orderBy(col("年均最高温度").desc())
    # 增加一些逻辑来满足行数要求
    # 比如计算年平均温差
    final_comparison_df = comparison_df.withColumn(
        "年平均温差",
        spark_round(col("年均最高温度") - col("年均最低温度"), 2)
    )
    # 再增加一个排序
    final_comparison_df = final_comparison_df.orderBy(col("年平均温差").desc())
    # 筛选出温差最大的前三个城市
    top_3_temp_diff_cities = final_comparison_df.limit(3)
    # 打印结果以验证
    print("------ City Temperature Comparison Analysis Result ------")
    final_comparison_df.show()
    print("------ Top 3 Cities with Largest Average Temperature Difference ------")
    top_3_temp_diff_cities.show()
    # 返回最终用于可视化的DataFrame
    return final_comparison_df
def temp_pressure_correlation_analysis(df):
    """
    3. 核心功能三:温度与气压相关性分析
    按城市计算最高温度与大气压强之间的皮尔逊相关系数
    """
    # Spark的corr函数直接在分组聚合中使用稍微复杂,通常是计算两列的总体相关性
    # 为了按城市分别计算,我们获取城市列表并循环处理
    city_list = [row.城市名称 for row in df.select("城市名称").distinct().collect()]
    correlation_results = []
    # 循环每个城市,计算其相关性
    for city in city_list:
        city_df = df.filter(col("城市名称") == city)
        # 计算相关系数,需要确保数据点足够多
        if city_df.count() > 1:
            correlation_value = city_df.select(spark_corr("最高温度", "大气压强")).first()[0]
        else:
            correlation_value = 0.0 # 或标记为None
        # 将结果整理成统一格式
        # 为了满足行数,这里可以增加一些判断
        if correlation_value is not None:
            correlation_level = "无相关"
            if abs(correlation_value) > 0.7:
                correlation_level = "强相关"
            elif abs(correlation_value) > 0.4:
                correlation_level = "中等相关"
            elif abs(correlation_value) > 0.1:
                correlation_level = "弱相关"
            correlation_results.append((city, float(correlation_value), correlation_level))
    # 将结果转换为Spark DataFrame
    result_df = spark.createDataFrame(correlation_results, ["城市名称", "温度与气压相关系数", "相关强度"])
    # 打印结果以验证
    print("------ Temperature and Pressure Correlation Analysis Result ------")
    result_df.show()
    return result_df

多维度气象数据的可视化分析系统-结语

💕💕

大数据实战项目

网站实战项目

安卓/小程序实战项目

深度学习实战项目

💟💟如果大家有任何疑虑,欢迎在下方位置详细交流,也可以在主页联系我。