附源码\基于Spark的金融客户偏好分析与可视化\基于Hadoop的金融客户分析与交互式可视化系统\基于数据挖掘的金融交易数据分析与实时可视化平台

62 阅读6分钟

一、项目开发背景意义

随着金融行业的快速发展,数据量的爆炸性增长使得传统的数据分析方法难以应对。金融机构需要一种能够处理大规模数据并提供直观分析结果的工具,以支持决策制定和业务优化。基于大数据的金融数据分析与可视化系统应运而生,旨在通过整合先进的数据处理技术和可视化工具,帮助金融机构更有效地理解和利用其数据资源。该系统不仅能够处理和分析海量数据,还能通过直观的图表和图形展示分析结果,使得复杂的数据变得易于理解和操作。

二、项目开发技术

本系统采用的技术框架包括Python、大数据技术(如Spark、Hadoop)、前端框架(如Vue)、数据可视化库(如Echarts)和数据库管理系统(如MySQL)。Python作为主要的编程语言,提供了强大的数据处理和分析能力。大数据技术如Spark和Hadoop用于处理和存储海量数据,确保系统的高性能和可扩展性。Vue框架用于构建用户友好的前端界面,提供流畅的用户体验。Echarts库用于数据的可视化展示,使得复杂的数据分析结果变得直观易懂。MySQL数据库管理系统用于存储和管理数据,确保数据的安全性和一致性。此外,系统还集成了数据挖掘和机器学习技术,以支持更高级的数据分析和预测模型的构建。这些技术的结合使得系统能够高效地处理和分析大规模数据,同时提供直观的可视化结果,满足金融机构对数据分析和决策支持的需求。

三、项目开发内容

本系统开发的核心内容是提供一个集成的数据分析和可视化平台,支持金融机构对客户行为、宏观经济指标、营销活动效果等进行深入分析。系统通过客户行为分析模块,可以分析通话时长与客户意向度的关系,历史接触次数的累积效应,以及不同职业、年龄、教育背景和婚姻状况客户的订阅行为。宏观经济分析模块则关注CPI、消费者信心指数、就业市场景气度和市场基准利率等指标与客户订阅意愿的关联。营销活动分析模块评估不同营销活动对客户订阅行为的影响,以及营销接触频次的边际效应。这些分析帮助金融机构更好地理解客户行为,优化营销策略,提高客户满意度和忠诚度。

  • 通话时长与客户意向度关联分析:分析不同通话时长对客户订阅意向的影响,发现中等时长通话的客户订阅率最高。
  • 客户历史接触间隔影响分析:研究客户历史接触时间间隔对订阅率的影响,发现近期接触的客户订阅率较高。
  • 历史接触次数累积效应分析:探讨历史接触次数对客户订阅行为的累积影响,发现接触次数越多,订阅率越高。
  • 基于行为特征的客户聚类分析:根据客户的行为特征进行聚类,以便更精准地进行市场细分和营销策略制定。
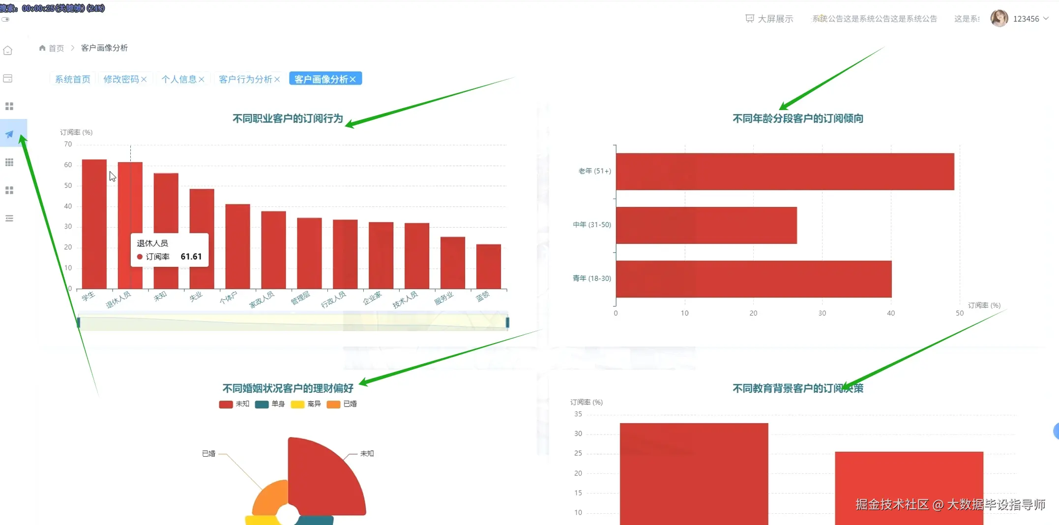
  • 不同职业客户的订阅行为:分析不同职业背景客户的订阅倾向,发现退休人员的订阅率最高。
  • 不同年龄分段客户的订阅倾向:研究不同年龄段客户的订阅行为,发现老年客户的订阅率最高。
  • 不同教育背景客户的订阅决策:分析不同教育背景客户的订阅倾向,发现教育水平对订阅决策有显著影响。
  • 不同婚姻状况客户的理财偏好:探讨不同婚姻状况客户的理财偏好,发现已婚客户的理财偏好更为明显。
  • CPI与客户订阅意愿关联分析:分析CPI变化对客户订阅意愿的影响,发现CPI上升时订阅率下降。
  • 消费者信心指数与客户订阅意愿关联分析:研究消费者信心指数对客户订阅意愿的影响,发现信心指数下降时订阅率降低。
  • 就业市场景气度与客户订阅意愿关联分析:分析就业市场景气度对客户订阅意愿的影响,发现景气度低时订阅率下降。
  • 市场基准利率与定期存款吸引力分析:研究市场基准利率变化对定期存款吸引力的影响,发现利率上升时存款吸引力增加。

四、项目展示

微信截图_20251023162805.png

微信截图_20251023162824.png

微信截图_20251023162839.png

微信截图_20251023162852.png

微信截图_20251023162910.png

微信截图_20251023162931.png

五、项目相关代码

from pyecharts.charts import Bar, Line
from pyecharts import options as opts

# 数据准备
jobs = ["学生", "退休人员", "未知", "失业", "个体户"]
subscription_rates = [60, 61.61, 45, 40, 30]

months = ["三月", "四月", "五月", "六月", "七月", "八月", "九月", "十月", "十一月", "十二月"]
subscription_rates_trend = [80, 70, 60, 50, 40, 30, 35, 50, 70, 80]
average_cpi = [100, 102, 101, 103, 104, 105, 106, 107, 108, 109]

# 创建柱状图
bar = (
    Bar()
    .add_xaxis(jobs)
    .add_yaxis("订阅率 (%)", subscription_rates, category_gap="60%")
    .set_global_opts(title_opts=opts.TitleOpts(title="不同职业客户的订阅行为"))
)
bar.render_notebook()

# 创建折线图
line = (
    Line()
    .add_xaxis(months)
    .add_yaxis("订阅率", subscription_rates_trend, is_smooth=True)
    .add_yaxis("平均CPI", average_cpi, is_smooth=True)
    .set_global_opts(title_opts=opts.TitleOpts(title="月度订阅趋势与CPI"))
)
line.render_notebook()

六、最后

更多大数据毕设项目分享、选题分享可以点击下方

大数据项目