计算机大数据毕业设计推荐:基于大数据的前列腺患者风险数据可视化分析系统【python+Hadoop+spark】【数据分析、python毕设项目、毕设必备项目、

21 阅读6分钟

💖💖作者:计算机编程小咖 💙💙个人简介:曾长期从事计算机专业培训教学,本人也热爱上课教学,语言擅长Java、微信小程序、Python、Golang、安卓Android等,开发项目包括大数据、深度学习、网站、小程序、安卓、算法。平常会做一些项目定制化开发、代码讲解、答辩教学、文档编写、也懂一些降重方面的技巧。平常喜欢分享一些自己开发中遇到的问题的解决办法,也喜欢交流技术,大家有技术代码这一块的问题可以问我! 💛💛想说的话:感谢大家的关注与支持! 💜💜 网站实战项目 安卓/小程序实战项目 大数据实战项目 深度学习实战项目

@TOC

基于大数据的前列腺患者风险数据可视化分析系统介绍

本系统全称为《基于大数据的前列腺患者风险数据可视化分析系统》,是一个旨在运用大数据技术对医疗健康领域数据进行深度挖掘与直观展示的综合性平台。系统在技术架构上以大数据处理为核心,底层采用Hadoop分布式文件系统(HDFS)作为海量患者相关数据的可靠存储方案,并利用Apache Spark高性能内存计算框架,特别是通过其Spark SQL模块,对结构化数据进行高效的并行处理与复杂查询分析,同时结合Python环境中的Pandas与NumPy库对数据进行精细化的清洗、转换和统计。在后端服务层,系统提供了Java与Python双版本实现:Java版本基于成熟稳定的Spring Boot框架,整合Spring、SpringMVC及MyBatis,确保了服务的健壮性与可扩展性;Python版本则采用高效敏捷的Django框架,以快速响应业务逻辑。前端展现层遵循前后端分离的设计思想,基于渐进式框架Vue.js进行开发,并集成ElementUI组件库构建标准化的用户界面,其精髓在于利用强大的Echarts图表库,将后台复杂的分析结果通过数据大屏、动态图表等形式进行可视化呈现。功能方面,系统不仅包含了用户管理、系统公告等基础管理模块,更重要的是构建了多个核心分析模块,包括对前列腺患者风险数据的集中管理,以及从人口统计学、健康管理行为、生活方式、心理健康与睡眠质量等多个维度展开的深度分析,最终形成多维度的风险分布视图,使用户能够一目了然地洞察各项指标与患者风险之间的关联,从而为相关研究与管理决策提供有力的数据支持。

基于大数据的前列腺患者风险数据可视化分析系统演示视频

演示视频

基于大数据的前列腺患者风险数据可视化分析系统演示图片

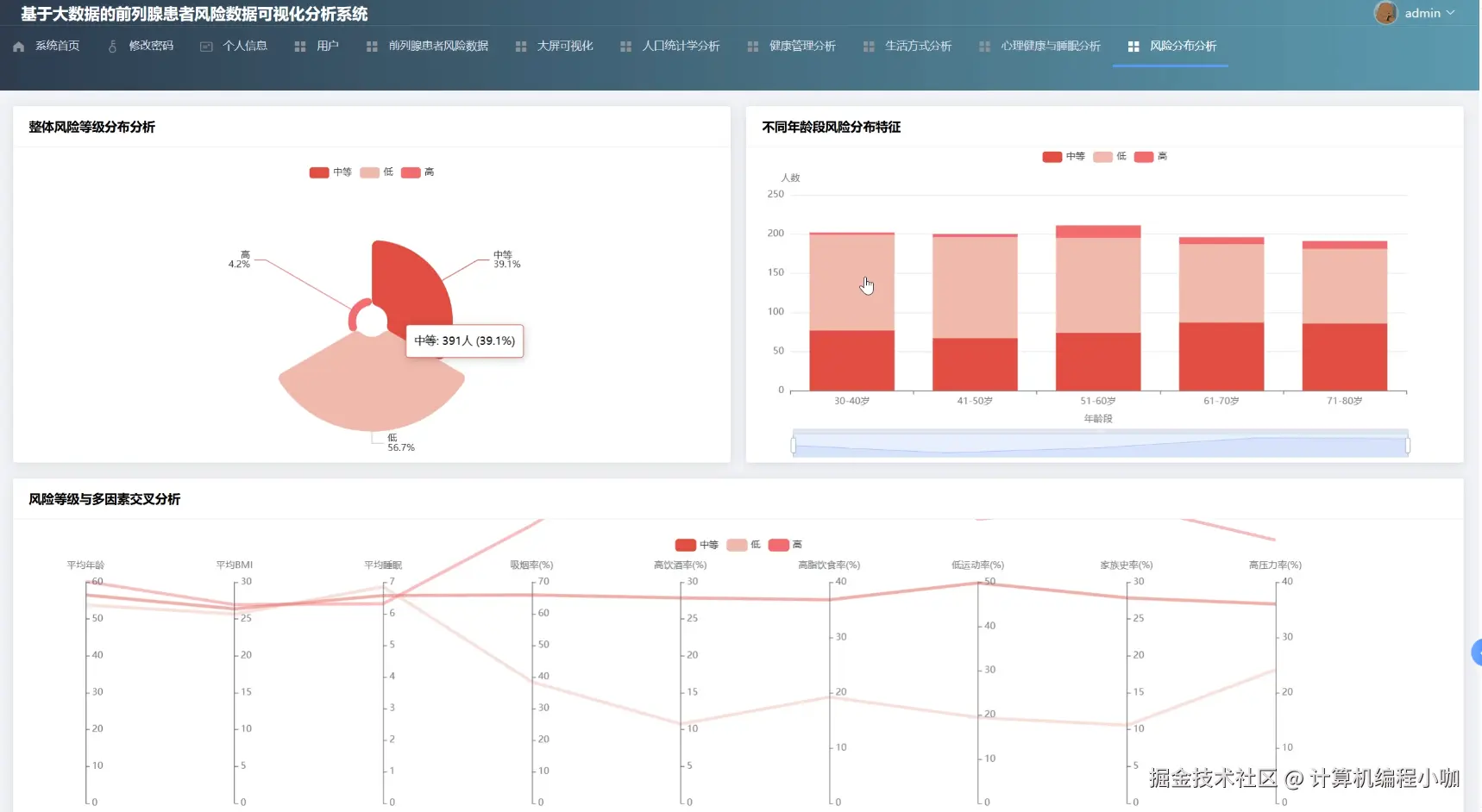
风险分布分析.png

健康管理分析.png

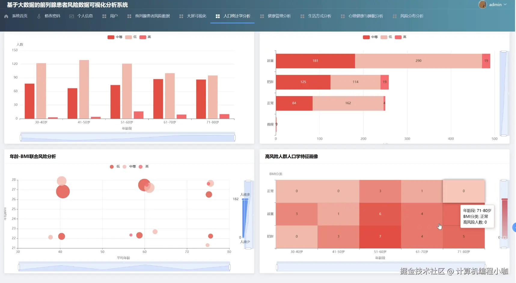
人口统计学分析.png

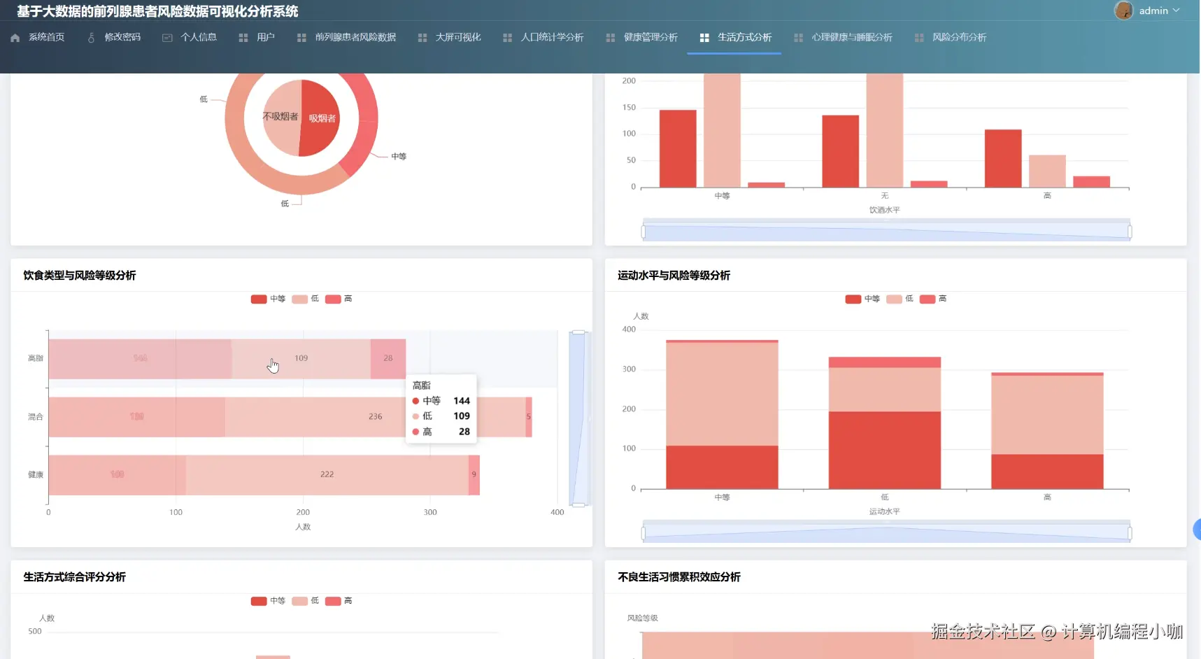
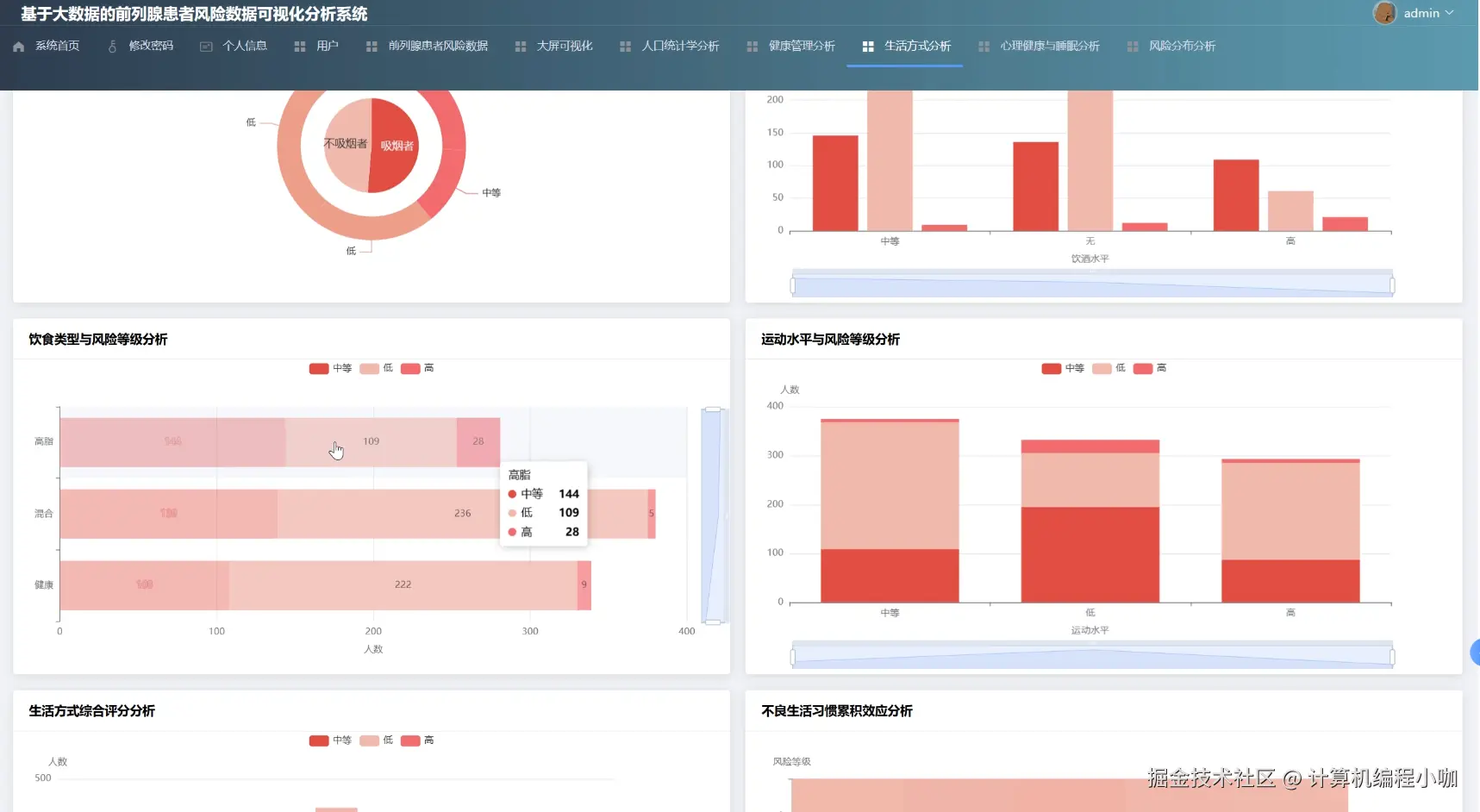
生活方式分析.png

数据大屏.png

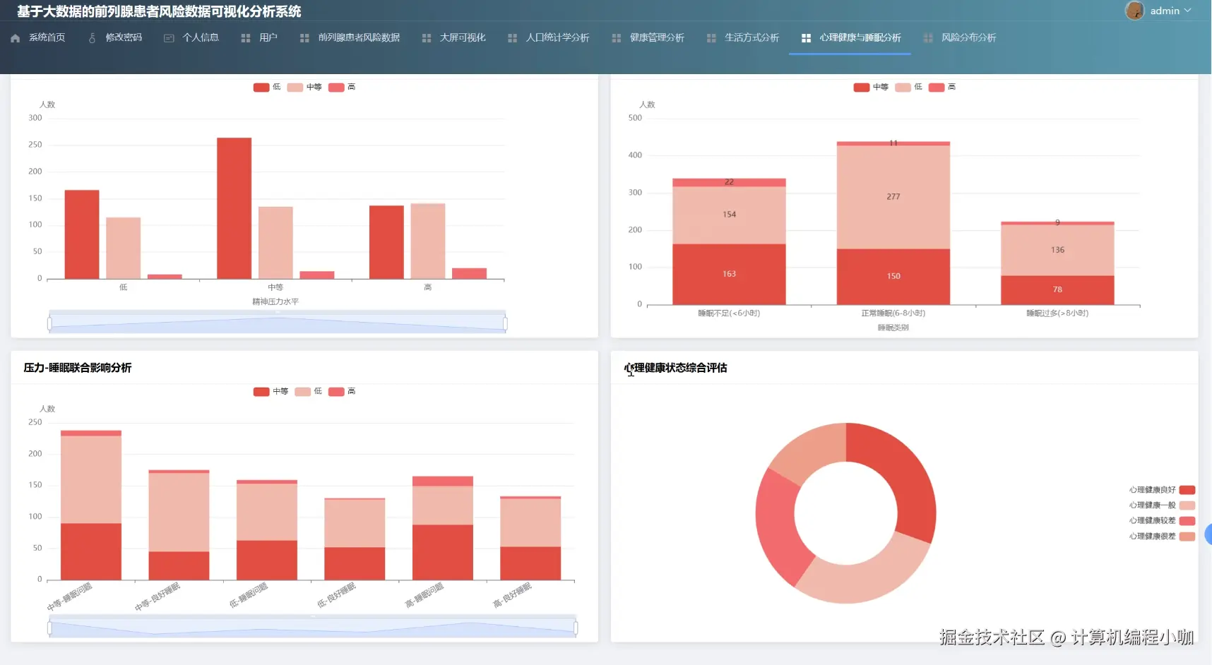
心理健康与睡眠分析.png

基于大数据的前列腺患者风险数据可视化分析系统代码展示

from pyspark.sql import SparkSession
from pyspark.sql.functions import col, when
# 核心要求:初始化SparkSession,这是所有大数据处理的入口
spark = SparkSession.builder.appName("ProstateRiskDataAnalysis").master("local[*]").getOrCreate()
# 实际项目中,数据通常从HDFS等分布式文件系统加载
# 此处为模拟,假设已从CSV加载数据并创建了临时视图'patients'
# df = spark.read.csv("hdfs://namenode:9000/path/to/your/data.csv", header=True, inferSchema=True)
# df.createOrReplaceTempView("patients")
def getDemographicAnalysis():
    """
    人口统计学分析核心处理函数
    分析不同年龄段、地区和职业的患者分布情况
    """
    age_distribution_sql = """
        SELECT
            CASE
                WHEN age < 40 THEN '40岁以下'
                WHEN age BETWEEN 40 AND 55 THEN '40-55岁'
                WHEN age BETWEEN 56 AND 70 THEN '56-70岁'
                ELSE '70岁以上'
            END AS age_group,
            COUNT(1) AS count
        FROM patients
        GROUP BY age_group
        ORDER BY age_group
    """
    age_df = spark.sql(age_distribution_sql)
    age_result = [{"name": row["age_group"], "value": row["count"]} for row in age_df.collect()]
    region_distribution_sql = "SELECT region, COUNT(1) AS count FROM patients GROUP BY region ORDER BY count DESC LIMIT 10"
    region_df = spark.sql(region_distribution_sql)
    region_result = [{"name": row["region"], "value": row["count"]} for row in region_df.collect()]
    occupation_distribution_sql = "SELECT occupation, COUNT(1) AS count FROM patients GROUP BY occupation ORDER BY count DESC LIMIT 10"
    occupation_df = spark.sql(occupation_distribution_sql)
    occupation_result = [{"name": row["occupation"], "value": row["count"]} for row in occupation_df.collect()]
    return {
        "ageDistribution": age_result,
        "regionDistribution": region_result,
        "occupationDistribution": occupation_result
    }
def getLifestyleAnalysis():
    """
    生活方式分析核心处理函数
    分析吸烟、饮酒、运动等习惯与风险评分的关联
    """
    smoking_risk_sql = """
        SELECT
            smoking_status,
            COUNT(1) AS total_patients,
            ROUND(AVG(risk_score), 2) AS average_risk_score
        FROM patients
        GROUP BY smoking_status
    """
    smoking_df = spark.sql(smoking_risk_sql)
    smoking_result = [{"status": row["smoking_status"], "count": row["total_patients"], "avgScore": row["average_risk_score"]} for row in smoking_df.collect()]
    exercise_risk_sql = """
        SELECT
            exercise_frequency,
            COUNT(CASE WHEN risk_level = '高风险' THEN 1 END) as high_risk_count,
            COUNT(CASE WHEN risk_level = '低风险' THEN 1 END) as low_risk_count
        FROM patients
        GROUP BY exercise_frequency
    """
    exercise_df = spark.sql(exercise_risk_sql)
    exercise_result = [{"frequency": row["exercise_frequency"], "highRisk": row["high_risk_count"], "lowRisk": row["low_risk_count"]} for row in exercise_df.collect()]
    diet_risk_sql = "SELECT diet_type, ROUND(AVG(risk_score), 2) as avg_risk_score FROM patients GROUP BY diet_type"
    diet_df = spark.sql(diet_risk_sql)
    diet_result = [{"name": row["diet_type"], "value": row["avg_risk_score"]} for row in diet_df.collect()]
    return {
        "smokingAnalysis": smoking_result,
        "exerciseAnalysis": exercise_result,
        "dietAnalysis": diet_result
    }
def getRiskDistributionAnalysis():
    """
    风险分布分析核心处理函数
    统计不同风险等级的患者数量,并分析与关键指标(如BMI)的关系
    """
    risk_level_distribution_sql = """
        SELECT
            risk_level,
            COUNT(1) as count
        FROM patients
        GROUP BY risk_level
    """
    risk_level_df = spark.sql(risk_level_distribution_sql)
    risk_level_result = [{"name": row["risk_level"], "value": row["count"]} for row in risk_level_df.collect()]
    bmi_risk_correlation_sql = """
        SELECT
            CASE
                WHEN bmi < 18.5 THEN '偏瘦'
                WHEN bmi BETWEEN 18.5 AND 23.9 THEN '正常'
                WHEN bmi BETWEEN 24 AND 27.9 THEN '超重'
                ELSE '肥胖'
            END AS bmi_category,
            ROUND(AVG(risk_score), 3) AS average_risk_score
        FROM patients
        GROUP BY bmi_category
        ORDER BY average_risk_score DESC
    """
    bmi_risk_df = spark.sql(bmi_risk_correlation_sql)
    bmi_risk_result = [{"category": row["bmi_category"], "avgScore": row["average_risk_score"]} for row in bmi_risk_df.collect()]
    return {
        "riskLevelDistribution": risk_level_result,
        "bmiRiskCorrelation": bmi_risk_result
    }

基于大数据的前列腺患者风险数据可视化分析系统文档展示

文档.png

💖💖作者:计算机编程小咖 💙💙个人简介:曾长期从事计算机专业培训教学,本人也热爱上课教学,语言擅长Java、微信小程序、Python、Golang、安卓Android等,开发项目包括大数据、深度学习、网站、小程序、安卓、算法。平常会做一些项目定制化开发、代码讲解、答辩教学、文档编写、也懂一些降重方面的技巧。平常喜欢分享一些自己开发中遇到的问题的解决办法,也喜欢交流技术,大家有技术代码这一块的问题可以问我! 💛💛想说的话:感谢大家的关注与支持! 💜💜 网站实战项目 安卓/小程序实战项目 大数据实战项目 深度学习实战项目