26届大数据毕设项目 基于大数据+机器学习的房地产市场预测与风险评估系统 基于python的一手房成交数据交互式可视化分析系统

93 阅读8分钟

💕💕作者:计算机源码社 💕💕个人简介:本人八年开发经验,擅长Java、Python、PHP、.NET、Node.js、Spark、hadoop、Android、微信小程序、爬虫、大数据、机器学习等,大家有这一块的问题可以一起交流! 💕💕学习资料、程序开发、技术解答、文档报告

1、研究背景

  随着房地产市场的快速发展和大数据技术的日益成熟,房地产市场的数据量呈现出爆炸性增长。传统的手工处理方式已经无法满足市场对数据实时分析和决策支持的需求。深圳作为中国房地产市场的重要城市,其一手房成交数据具有极高的分析价值。然而,由于数据来源多样、格式不一,如何高效地整合、分析这些数据,为房地产开发商、投资者和政策制定者提供科学的决策依据,成为了亟待解决的问题。基于此,开发一个基于大数据+机器学习的房地产市场预测与风险评估系统,旨在通过先进的数据处理和分析技术,实现对房地产市场的全面洞察和精准预测。

2、研究目的和意义

  基于大数据+机器学习的房地产市场预测与风险评估系统旨在通过集成和分析深圳一手房成交数据,为房地产开发商、投资者、政府决策者等提供全面、准确的市场分析报告和决策支持。系统通过Python、大数据、Spark、Hadoop等技术,实现对海量数据的高效处理和存储;利用Vue、Echarts等前端技术,为用户提供直观、易用的数据可视化界面;结合MySQL数据库,确保数据的安全性和一致性。此外,系统还融入了数据挖掘和机器学习技术,以发现市场趋势和预测未来走向,从而帮助用户在复杂的市场环境中做出更加明智的决策。

  开发基于大数据+机器学习的房地产市场预测与风险评估系统具有重要的现实意义和深远的社会影响,它能够为房地产开发商提供精准的市场分析,帮助他们优化项目定位、定价策略和营销计划,从而提高项目成功率和投资回报率。对于投资者而言,系统提供的市场趋势预测和风险评估功能,可以辅助他们做出更加科学和理性的投资决策,降低投资风险。政府决策者可以通过系统获取全面的市场信息,为制定相关政策提供数据支持,促进房地产市场的健康发展。该系统的开发和应用,也将推动大数据技术在房地产领域的创新应用,为其他行业的数字化转型提供参考和借鉴。

3、系统研究内容

  基于大数据+机器学习的房地产市场预测与风险评估系统的核心开发内容包括数据采集与整合、数据处理与分析、数据可视化展示和智能决策支持四个主要模块。数据采集与整合模块负责从多个来源收集一手房成交数据,并进行数据清洗和格式统一,确保数据的准确性和一致性。数据处理与分析模块利用大数据技术和机器学习算法,对整合后的数据进行深入分析,挖掘市场规律和潜在价值。数据可视化展示模块通过Echarts等工具,将分析结果以图表、地图等形式直观展示,方便用户理解和使用。智能决策支持模块则基于数据挖掘结果,为用户提供市场预测、风险评估等决策支持服务。系统还提供了用户管理、权限控制等功能,确保系统的安全性和易用性。

4、系统页面设计

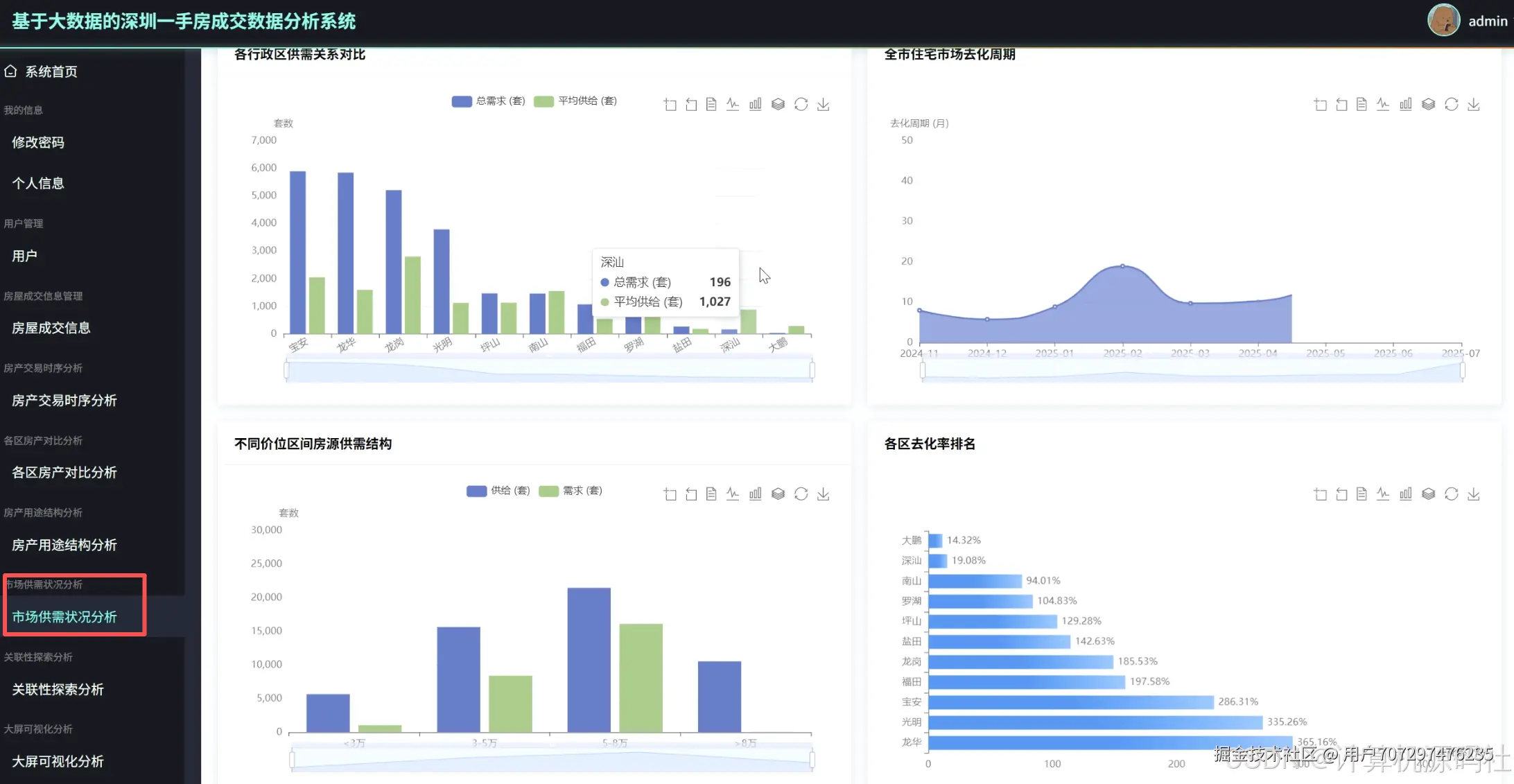
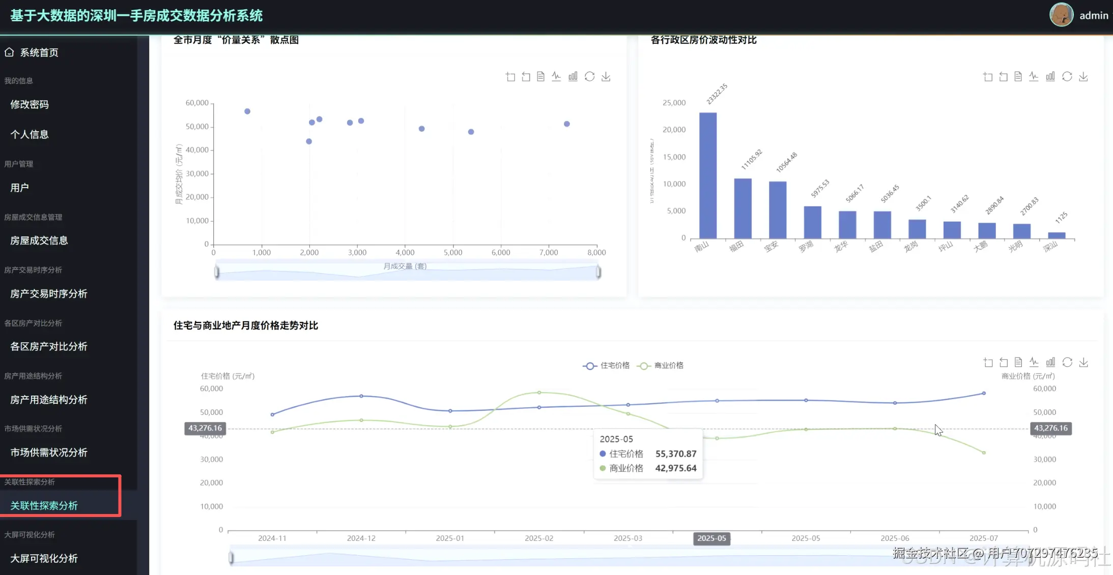
在这里插入图片描述 在这里插入图片描述 在这里插入图片描述 在这里插入图片描述 在这里插入图片描述 在这里插入图片描述 在这里插入图片描述 在这里插入图片描述

5、参考文献

[1]江海波. 基于大数据分析的智能城市房地产市场动态监测研究[J].智能城市,2025,11(05):114-116.DOI:10.19301/j.cnki.zncs.2025.05.031. [2]殷迪. 数据挖掘技术在房地产市场趋势预测中的应用探析[J].电子元器件与信息技术,2025,9(05):128-131.DOI:10.19772/j.cnki.2096-4455.2025.05.041. [3]李生霞,冯桂莲. 基于Python的青海西宁房价分析与可视化[J].科技创新与生产力,2025,46(05):38-42. [4]吴云双. 大数据在房地产市场分析中的应用[J].大众投资指南,2025,(06):69-71. [5]常艳,曹明,姚开元. 基于个人知识库的大数据房价分析系统[J].山西电子技术,2024,(01):99-102. [6]张玉叶,李霞. 基于Pandas+Matplotlib的数据分析及可视化[J].山东开放大学学报,2023,(03):75-78. [7]谢金燃.基于协同过滤的二手房推荐及预测研究与实现[D].大连交通大学,2023.DOI:10.26990/d.cnki.gsltc.2023.000614. [8]王增铮.顾及空间离散异质性的多尺度区域地理加权回归方法[D].西南交通大学,2023.DOI:10.27414/d.cnki.gxnju.2023.000137. [9]蔡天润. 数据挖掘技术在房价预测与分析中的应用[J].统计科学与实践,2022,(10):61-64. [10]曾毅. 基于开源平台的Python程序设计课程教学改革探索[J].产业与科技论坛,2022,21(20):117-119. [11]林在宁,杨文杰,陈修洁. 基于Hadoop的网站大数据分析系统设计[J].北京印刷学院学报,2022,30(09):61-64.DOI:10.19461/j.cnki.1004-8626.2022.09.010. [12]王润泽,王申林,石鑫,等. 基于多源数据的武汉房价时空模式与驱动机制研究[J].地理信息世界,2022,29(04):88-96. [13]李晨阳.基于多源数据的成都市二手房价时空特征与影响因素分析[D].福州大学,2022.DOI:10.27022/d.cnki.gfzhu.2022.000081. [14]孙硕.基于多源数据的城市健康资源布局公平性研究[D].山东师范大学,2022.DOI:10.27280/d.cnki.gsdsu.2022.001858. [15]胡晓伟.基于LightGBM和改进的XGBoost模型融合的深圳市二手房估计模型研究[D].曲阜师范大学,2022.DOI:10.27267/d.cnki.gqfsu.2022.000780. [16]金靖. 大数据分析对房地产经纪行业发展的影响[J].智能建筑与智慧城市,2022,(04):28-30.DOI:10.13655/j.cnki.ibci.2022.04.007. [17]王保成. 大数据时代的数据研究与应用[J].襄阳职业技术学院学报,2022,21(02):97-100. [18]马莲晓.基于数据挖掘的长沙二手房市场分析[D].湘潭大学,2022.DOI:10.27426/d.cnki.gxtdu.2022.000218. [19]王颖. 大数据在房价指数监测中的应用探索——以南通为例[J].统计科学与实践,2022,(01):57-59. [20]赵根,王彦集,闫亮. 时空大数据技术在城市房地产分析中的研究与应用——以重庆市为例[J].国土资源信息化,2021,(06):29-34+28.

6、核心代码

# 初始化Spark会话
spark = SparkSession.builder.appName("RealEstateAnalysis").getOrCreate()
# 读取数据集
def load_dataset(file_path):
    """
    读取数据集,并返回DataFrame对象。
    """
    df = spark.read.csv(file_path, header=True, inferSchema=True)
    return df
# 数据预处理
def preprocess_data(df):
    """
    对数据进行预处理,包括去除空值、数据类型转换等。
    """
    # 去除空值
    df_cleaned = df.dropna()
    # 数据类型转换(示例:将字符串类型的日期转换为日期类型)
    df_cleaned = df_cleaned.withColumn("date", col("date").cast("date"))
    return df_cleaned
# 特征工程
def feature_engineering(df):
    """
    进行特征工程,包括特征选择、特征构造等。
    """
    # 构造新特征(示例:从日期中提取月份)
    df_with_features = df.withColumn("month", col("date").month())
    # 特征选择(示例:选择需要的特征列)
    selected_features = ["month", "district", "price"]
    df_features = df_with_features.select(selected_features)
    return df_features
# 建立模型
def build_model(df):
    """
    建立线性回归模型,并进行训练。
    """
    # 特征向量化
    assembler = VectorAssembler(inputCols=df.columns[:-1], outputCol="features")
    df_vectorized = assembler.transform(df)
        # 划分训练集和测试集
    train_df, test_df = df_vectorized.randomSplit([0.8, 0.2], seed=42)
        # 创建线性回归模型
    model = LinearRegression(featuresCol="features", labelCol="price")
        # 训练模型
    model.fit(train_df)
        # 返回模型和测试集
    return model, test_df
# 模型评估
def evaluate_model(model, test_df):
    """
    对模型进行评估,输出评估指标。
    """
    # 预测
    predictions = model.transform(test_df)
        # 计算评估指标(示例:均方误差)
    from pyspark.ml.evaluation import RegressionEvaluator
    evaluator = RegressionEvaluator(labelCol="price", predictionCol="prediction", metricName="rmse")
    rmse = evaluator.evaluate(predictions)
    print("Root Mean Squared Error (RMSE) on test data = %g" % rmse)
# 主函数
def main():
    # 加载数据集
    df = load_dataset("path_to_your_dataset.csv")
        # 数据预处理
    df_cleaned = preprocess_data(df)
        # 特征工程
    df_features = feature_engineering(df_cleaned)
        # 建立模型
    model, test_df = build_model(df_features)
        # 模型评估
    evaluate_model(model, test_df)
if __name__ == "__main__":
    main()

💕💕作者:计算机源码社 💕💕个人简介:本人八年开发经验,擅长Java、Python、PHP、.NET、Node.js、Spark、hadoop、Android、微信小程序、爬虫、大数据、机器学习等,大家有这一块的问题可以一起交流! 💕💕学习资料、程序开发、技术解答、文档报告