计算机大数据毕业设计推荐:基于大数据的综合糖尿病健康数据分析系统【python+Hadoop+spark】【数据分析、python毕设项目、毕设必备项目、毕设】

75 阅读6分钟

💖💖作者:计算机毕业设计小途 💙💙个人简介:曾长期从事计算机专业培训教学,本人也热爱上课教学,语言擅长Java、微信小程序、Python、Golang、安卓Android等,开发项目包括大数据、深度学习、网站、小程序、安卓、算法。平常会做一些项目定制化开发、代码讲解、答辩教学、文档编写、也懂一些降重方面的技巧。平常喜欢分享一些自己开发中遇到的问题的解决办法,也喜欢交流技术,大家有技术代码这一块的问题可以问我! 💛💛想说的话:感谢大家的关注与支持! 💜💜 网站实战项目 安卓/小程序实战项目 大数据实战项目 深度学习实战项目

@TOC

基于大数据的综合糖尿病健康数据分析系统介绍

本《基于大数据的综合糖尿病健康数据分析系统》是一个专为糖尿病相关健康数据管理与深度挖掘而设计的综合性信息平台。系统在技术架构上以后端大数据处理为核心驱动力,采用Hadoop分布式文件系统(HDFS)作为海量非结构化与结构化健康数据的持久化存储方案,并利用高性能的内存计算框架Spark及其Spark SQL组件,对存储的数据进行高效的分布式并行处理与复杂查询分析,确保了对大规模数据集的快速响应与处理能力。后端应用服务层灵活支持Java(SpringBoot + Mybatis)或Python(Django)两种主流技术栈,负责处理核心业务逻辑与数据接口服务,数据库采用MySQL进行核心业务数据的管理。前端界面则基于Vue.js框架和ElementUI组件库进行开发,实现了响应式、现代化的用户交互体验,并深度集成了Echarts可视化图表库,通过动态、多维度的“数据大屏可视化”功能,将复杂的分析结果以直观的图表形式呈现。在功能层面,系统不仅涵盖了用户管理、系统公告等基础后台管理功能,更构建了四大核心数据分析模块:患者基础特征分析、生理指标分析、综合风险分析和生活方式分析。通过对糖尿病信息库中的数据进行多维度、深层次的智能分析与挖掘,本系统能够有效地揭示各项健康指标间的内在关联,为用户提供科学、精准的健康状况评估和决策支持,最终实现从数据采集、存储、处理、分析到可视化的全链路解决方案。

基于大数据的综合糖尿病健康数据分析系统演示视频

演示视频

基于大数据的综合糖尿病健康数据分析系统演示图片

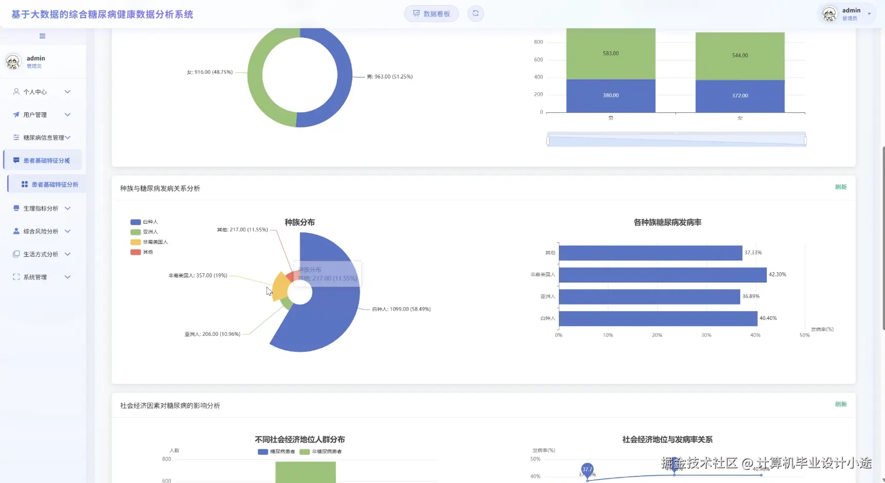
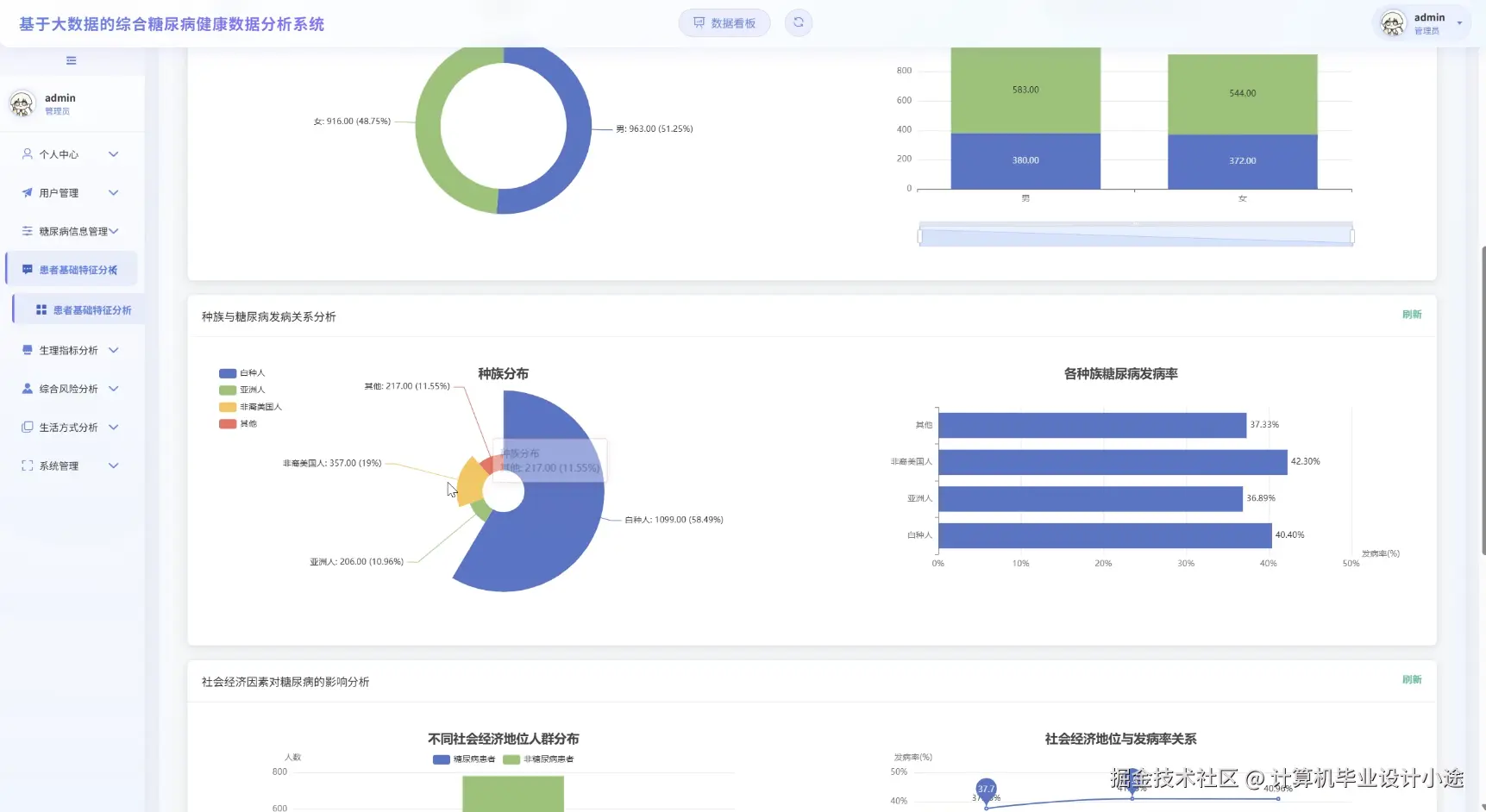
患者基础特征分析.png

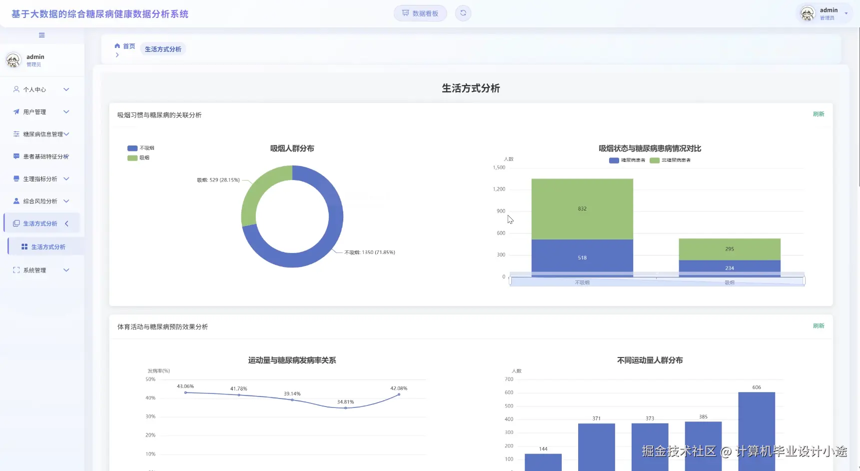
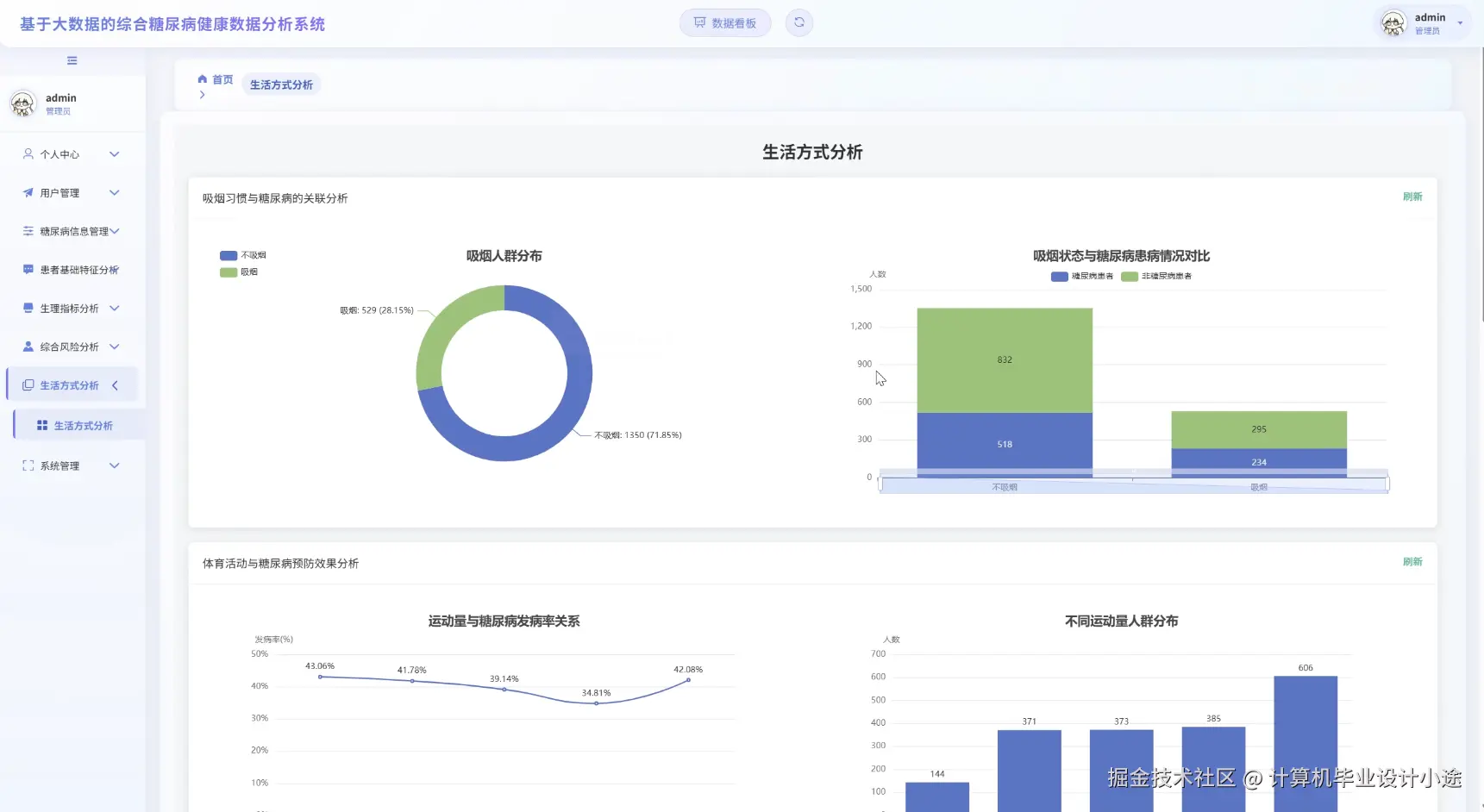
生活方式分析.png

生理指标分析.png

数据大屏上.png

数据大屏下.png

综合风险分析.png

基于大数据的综合糖尿病健康数据分析系统代码展示

from pyspark.sql import SparkSession
from pyspark.sql import functions as F
# 1. 初始化大数据处理环境,这是所有大数据分析任务的入口
spark = SparkSession.builder \
    .appName("ComprehensiveDiabetesAnalysisSystem") \
    .master("local[*]") \
    .config("spark.sql.shuffle.partitions", "10") \
    .config("spark.default.parallelism", "10") \
    .getOrCreate()
# 假设已从HDFS加载数据为DataFrame: patients_df 和 indicators_df
# patients_df Schema: ["patient_id", "age", "gender"]
# indicators_df Schema: ["patient_id", "blood_glucose", "systolic_bp", "diastolic_bp", "height_m", "weight_kg"]
def analyze_basic_features(patients_df):
    """
    功能一:患者基础特征分析
    对患者的人口学基本特征(如性别、年龄)进行统计和分段分析。
    """
    print("--- 核心功能1: 开始执行患者基础特征分析 ---")
    total_patients_count = patients_df.count()
    print(f"系统内共管理 {total_patients_count} 位患者。")
    gender_distribution_df = patients_df.groupBy("gender").count()
    gender_distribution_df = gender_distribution_df.withColumnRenamed("count", "patient_count")
    gender_distribution_df = gender_distribution_df.withColumn("percentage", F.round((F.col("patient_count") / total_patients_count) * 100, 2))
    print("患者性别分布及占比如下:")
    gender_distribution_df.show()
    age_analysis_df = patients_df.withColumn("age_group",
        F.when(F.col("age") < 18, "未成年")
        .when((F.col("age") >= 18) & (F.col("age") < 45), "青年")
        .when((F.col("age") >= 45) & (F.col("age") < 60), "中年")
        .when(F.col("age") >= 60, "老年")
        .otherwise("未知年龄")
    )
    age_group_distribution_df = age_analysis_df.groupBy("age_group").count().orderBy("age_group")
    age_group_distribution_df = age_group_distribution_df.withColumnRenamed("count", "group_count")
    print("患者年龄段分布如下:")
    age_group_distribution_df.show()
    age_summary_stats = patients_df.select(
        F.avg("age").alias("average_age"),
        F.stddev("age").alias("age_stddev"),
        F.max("age").alias("max_age"),
        F.min("age").alias("min_age")
    ).first()
    print(f"年龄统计摘要: 平均年龄={age_summary_stats['average_age']:.2f}, 最大年龄={age_summary_stats['max_age']}")
    return age_group_distribution_df # 模拟返回一个分析结果DataFrame
def analyze_physiological_indicators(indicators_df):
    """
    功能二:生理指标分析
    对核心生理指标(如BMI、血压、血糖)进行计算、分类和汇总统计。
    """
    print("--- 核心功能2: 开始执行生理指标分析 ---")
    indicators_with_bmi_df = indicators_df.withColumn("bmi", F.col("weight_kg") / (F.col("height_m") * F.col("height_m")))
    indicators_with_bmi_df = indicators_with_bmi_df.withColumn("bmi", F.round("bmi", 2))
    indicators_classified_df = indicators_with_bmi_df.withColumn("blood_pressure_status",
        F.when((F.col("systolic_bp") >= 140) | (F.col("diastolic_bp") >= 90), "高血压")
        .when((F.col("systolic_bp") >= 120) & (F.col("systolic_bp") < 140), "正常偏高")
        .otherwise("正常")
    )
    indicators_classified_df = indicators_classified_df.withColumn("blood_glucose_level",
        F.when(F.col("blood_glucose") > 7.0, "血糖偏高")
        .when(F.col("blood_glucose") < 3.9, "血糖偏低")
        .otherwise("血糖正常")
    )
    indicators_classified_df = indicators_classified_df.withColumn("bmi_category",
        F.when(F.col("bmi") >= 28, "肥胖")
        .when(F.col("bmi") >= 24, "超重")
        .when(F.col("bmi") < 18.5, "偏瘦")
        .otherwise("正常体重")
    )
    print("开始统计血压状态分布...")
    blood_pressure_summary = indicators_classified_df.groupBy("blood_pressure_status").count()
    blood_pressure_summary.show()
    print("开始统计血糖水平分布...")
    blood_glucose_summary = indicators_classified_df.groupBy("blood_glucose_level").count()
    blood_glucose_summary.show()
    print("开始统计BMI分类分布...")
    bmi_summary = indicators_classified_df.groupBy("bmi_category").count()
    bmi_summary.show()
    return indicators_classified_df # 模拟返回处理后的DataFrame
def analyze_comprehensive_risk(patients_df, indicators_df):
    """
    功能三:综合风险分析
    结合人口学特征和生理指标,构建一个简单的评分模型来评估患者的综合健康风险。
    """
    print("--- 核心功能3: 开始执行综合风险分析 ---")
    full_patient_data_df = patients_df.join(indicators_df, "patient_id", "inner")
    full_patient_data_df = full_patient_data_df.withColumn("bmi", F.round(F.col("weight_kg") / (F.col("height_m") * F.col("height_m")), 2))
    risk_factors_df = full_patient_data_df.withColumn("age_score", F.when(F.col("age") >= 50, 1).otherwise(0))
    risk_factors_df = risk_factors_df.withColumn("bmi_score", F.when(F.col("bmi") >= 24, 1).otherwise(0))
    risk_factors_df = risk_factors_df.withColumn("glucose_score", F.when(F.col("blood_glucose") > 7.0, 2).otherwise(0))
    risk_factors_df = risk_factors_df.withColumn("bp_score", F.when((F.col("systolic_bp") >= 130) | (F.col("diastolic_bp") >= 85), 1).otherwise(0))
    risk_scores_df = risk_factors_df.withColumn("total_risk_score",
        F.col("age_score") + F.col("bmi_score") + F.col("glucose_score") + F.col("bp_score")
    )
    # 为每个患者计算其在所有记录中的最高风险得分
    patient_max_risk_df = risk_scores_df.groupBy("patient_id").agg(F.max("total_risk_score").alias("final_risk_score"))
    patient_risk_level_df = patient_max_risk_df.withColumn("risk_level",
        F.when(F.col("final_risk_score") >= 4, "高风险")
        .when(F.col("final_risk_score") >= 2, "中风险")
        .otherwise("低风险")
    )
    final_risk_distribution = patient_risk_level_df.groupBy("risk_level").count()
    total_patients_for_risk = patient_risk_level_df.count()
    final_risk_distribution = final_risk_distribution.withColumn(
        "percentage", F.round((F.col("count") / total_patients_for_risk) * 100, 2)
    ).orderBy(F.desc("percentage"))
    print("综合健康风险等级分布如下:")
    final_risk_distribution.show()
    return final_risk_distribution # 模拟返回最终的风险分布结果

基于大数据的综合糖尿病健康数据分析系统文档展示

文档.png

💖💖作者:计算机毕业设计小途 💙💙个人简介:曾长期从事计算机专业培训教学,本人也热爱上课教学,语言擅长Java、微信小程序、Python、Golang、安卓Android等,开发项目包括大数据、深度学习、网站、小程序、安卓、算法。平常会做一些项目定制化开发、代码讲解、答辩教学、文档编写、也懂一些降重方面的技巧。平常喜欢分享一些自己开发中遇到的问题的解决办法,也喜欢交流技术,大家有技术代码这一块的问题可以问我! 💛💛想说的话:感谢大家的关注与支持! 💜💜 网站实战项目 安卓/小程序实战项目 大数据实战项目 深度学习实战项目