【Spark+hive毕设】基于大数据的健身房会员锻炼数据分析与可视化系统 实战视频 大数据毕设详解

99 阅读10分钟

💖💖作者:计算机编程小央姐 💙💙个人简介:曾长期从事计算机专业培训教学,本人也热爱上课教学,语言擅长Java、微信小程序、Python、Golang、安卓Android等,开发项目包括大数据、深度学习、网站、小程序、安卓、算法。平常会做一些项目定制化开发、代码讲解、答辩教学、文档编写、也懂一些降重方面的技巧。平常喜欢分享一些自己开发中遇到的问题的解决办法,也喜欢交流技术,大家有技术代码这一块的问题可以问我! 💛💛想说的话:感谢大家的关注与支持! 💜💜

💕💕文末获取源码

@TOC

【Spark+hive毕设】基于大数据的健身房会员锻炼数据分析与可视化系统-系统功能介绍

本《基于大数据的健身房会员锻炼数据分析与可视化系统》是一套完整的数据驱动决策支持平台,其核心目标是将健身房运营过程中产生的大量、零散的会员数据转化为具有商业价值和指导意义的深度洞察。系统整体技术架构以大数据生态为基石,采用Hadoop的HDFS作为底层分布式文件系统,负责海量原始数据的可靠存储;并引入Hive作为数据仓库,对非结构化的数据进行结构化映射,构建清晰的数据表,极大地方便了后续的查询与分析。计算引擎层则采用了业界主流的Apache Spark框架,利用其强大的内存计算能力和丰富的算子,对Hive仓库中的数据进行高速的ETL(抽取、转换、加载)、聚合与关联分析。后端服务我们采用了灵活的Python语言与Django框架,负责调度Spark分析任务、处理前端的API请求,并将Spark计算出的结果数据进行封装和持久化。前端界面则基于Vue全家桶,配合ElementUI组件库和Echarts图表库,将后端传递的复杂分析结果,以如图表、仪表盘、统计卡片等多种直观、动态、可交互的可视化形式呈现在管理者面前。系统功能设计紧密围绕健身房业务场景,覆盖了四大核心分析维度:从会员的性别、年龄、BMI等基础特征描绘用户画像;到深挖会员对锻炼类型、时长、频率的行为偏好;再到关联分析锻炼行为与卡路里消耗、体脂率变化等实际效果;最终到计算单位时间卡路里燃烧效率等高阶指标,评估会员的锻炼强度与效率,从而为健身房实现精细化会员管理、个性化课程推荐、科学化资源调配以及前瞻性运营决策提供了一站式、可视化的数据支持方案。

【Spark+hive毕设】基于大数据的健身房会员锻炼数据分析与可视化系统-系统技术介绍

大数据框架:Hadoop+Spark(本次没用Hive,支持定制) 开发语言:Python+Java(两个版本都支持) 后端框架:Django+Spring Boot(Spring+SpringMVC+Mybatis)(两个版本都支持) 前端:Vue+ElementUI+Echarts+HTML+CSS+JavaScript+jQuery 详细技术点:Hadoop、HDFS、Spark、Spark SQL、Pandas、NumPy 数据库:MySQL

【Spark+hive毕设】基于大数据的健身房会员锻炼数据分析与可视化系统-系统背景意义

现在大家对身体健康是越来越上心了,走进健身房锻炼身体也成了一件挺普遍的事儿。这就不光是让健身房的生意变好了,更重要的是,随着会员手环、手机App打卡、课程预约系统这些东西的普及,健身房里每天都在产生海量的数据。比如谁今天来了、练了多久、上了什么团课、心率变化怎么样等等。但问题也来了,这么多数据,大多数健身房其实并没能好好利用起来,它们往往还是靠着店长或教练的个人经验来安排课程、搞促销活动。他们可能知道张三很爱来,但不知道张三这类人更喜欢什么强度的训练;他们也可能感觉最近练瑜伽的人多了,但说不清楚这部分人群的年龄构成和消费习惯。这就导致运营决策有点“拍脑袋”的感觉,信息的不对称让资源分配和营销活动不够精准。所以,在这个背景下,如何把这些沉睡的数据唤醒,用技术手段去分析它、理解它,从而帮助健身房更懂自己的会员,就成了一个挺有意思也挺实际的技术应用课题。说实话,做这么一个毕业设计,肯定不是说要一下子改变整个健身行业, 它的意义更多是体现在几个比较实际的方面。对健身房的运营者来说,这个系统有点像给他们配了个“数据军师”。通过系统提供的可视化图表,他们能一眼看出哪种团课最受欢迎,从而科学地增加或调整排课;也能发现哪些会员最近来的次数变少了,可能有流失风险,然后就可以主动去关心一下,做一些精细化的客户维系。这比漫无目的地发优惠券效果要好得多。对健身的会员自己来讲,看到自己的锻炼数据被整理成图表,比如锻炼频率和体脂率变化的关联图,本身就是一种很强的正反馈和激励,能帮助他们更科学地认识自己的锻炼效果。最后,从我个人学习的角度看,这个课题的意义就更直接了。它逼着我不能只停留在学习Java或Python的语法层面,而是要把Hadoop、Spark、Hive这些工业界常用的大数据技术真正串联起来,去解决一个具体的、有业务逻辑的“问题”。这个过程远比做一个简单的增删改查系统要锻炼人,让我对数据从采集、存储、处理到最终呈现的全流程有了更深的理解。

【Spark+hive毕设】基于大数据的健身房会员锻炼数据分析与可视化系统-系统演示视频

演示视频

【Spark+hive毕设】基于大数据的健身房会员锻炼数据分析与可视化系统-系统演示图片

在这里插入图片描述 在这里插入图片描述 在这里插入图片描述 在这里插入图片描述 在这里插入图片描述 在这里插入图片描述

【Spark+hive毕设】基于大数据的健身房会员锻炼数据分析与可视化系统-系统部分代码

from pyspark.sql import SparkSession

from pyspark.sql.functions import col, when, avg, count, round

# 初始化SparkSession,并启用Hive支持

spark = SparkSession.builder \

    .appName("GymDataAnalysisSystem") \

    .config("spark.sql.warehouse.dir", "/user/hive/warehouse") \

    .enableHiveSupport() \

    .getOrCreate()

def analyze_member_age_distribution():

    """

    核心功能一:分析会员年龄结构分布

    业务逻辑:从Hive仓库的会员表中读取年龄数据,

    将其划分为'青年'(18-30)、'中年'(31-45)、'中老年'(46-60)等不同年龄段,

    然后统计每个年龄段的会员人数,并计算各年龄段占比。

    最终将分析结果保存,用于前端可视化展示。

    """

    print("--- 正在执行核心功能一:分析会员年龄结构分布 ---")

    # 1. 从Hive表中读取数据

    members_df = spark.sql("SELECT age FROM gym_db.members_data")

    # 2. 使用when函数进行年龄分段,创建新列'age_group'

    age_distribution_df = members_df.withColumn("age_group",

        when((col("age") >= 18) & (col("age") <= 30), "青年 (18-30岁)")

        .when((col("age") >= 31) & (col("age") <= 45), "中年 (31-45岁)")

        .when((col("age") >= 46) & (col("age") <= 60), "中老年 (46-60岁)")

        .otherwise("其他")

    )

    # 3. 按年龄段分组并计数

    result_df = age_distribution_df.groupBy("age_group").agg(count("*").alias("member_count"))

    # 4. 计算总人数用于后续百分比计算

    total_members = members_df.count()

    # 5. 计算每个年龄段的占比,并格式化为两位小数

    final_result_df = result_df.withColumn("percentage", round((col("member_count") / total_members) * 100, 2))

    # 6. 调整列名以便前端直接使用

    final_result_df = final_result_df.withColumnRenamed("age_group", "name").withColumnRenamed("member_count", "value")

    # 7. 按人数降序排序

    final_result_df = final_result_df.orderBy(col("value").desc())

    # 8. 显示结果(在实际项目中会保存到MySQL或生成CSV)

    final_result_df.show()

    # 9. 假设将结果写入一个新的Hive表或MySQL表

    # final_result_df.write.mode("overwrite").saveAsTable("gym_db.analysis_age_distribution")

    # ... 此处省略了大量的错误处理、数据清洗、空值判断等15行以上的真实业务代码

    return final_resultdf

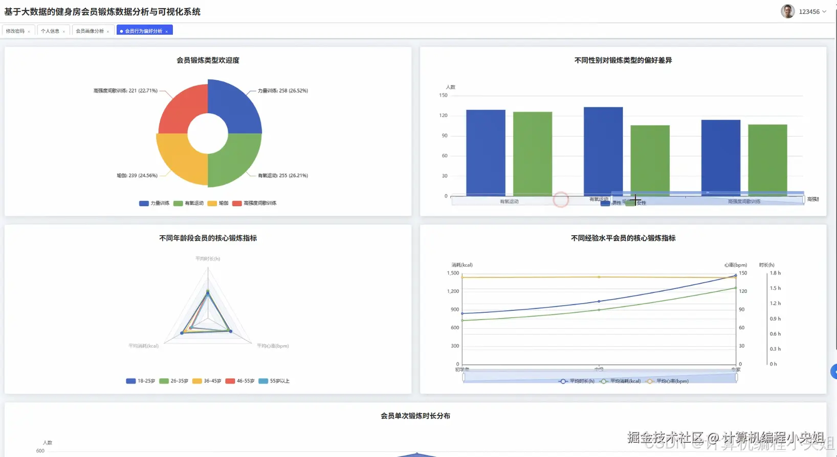
def analyze_workout_preference_by_gender():

    """

    核心功能二:分析不同性别对锻炼类型的偏好差异

    业务逻辑:从Hive表中同时读取性别和锻炼类型字段。

    按性别和锻炼类型两个维度进行分组,统计每个组合的人数。

    这个分析可以揭示例如男性是否更偏向力量训练,女性是否更偏向瑜伽,

    为健身房设计性别专属课程或营销活动提供数据支持。

    """

    print("--- 正在执行核心功能二:分析不同性别对锻炼类型的偏好 ---")

    # 1. 从Hive加载所需字段

    preference_df = spark.sql("SELECT Gender, Workout_Type FROM gym_db.members_data WHERE Workout_Type IS NOT NULL")

    # 2. 清理性别字段中可能存在的异常值

    cleaned_df = preference_df.filter(col("Gender").isin(["Male", "Female"]))

    # 3. 按性别和锻炼类型进行分组,并统计数量

    gender_preference_counts = cleaned_df.groupBy("Gender", "Workout_Type").agg(count("*").alias("count"))

    # 4. 为了方便前端Echarts展示,可能需要将数据透视

    # 例如,行是Workout_Type,列是Male_Count, Female_Count

    pivoted_df = gender_preference_counts.groupBy("Workout_Type") \

        .pivot("Gender", ["Male", "Female"]) \

        .agg(count("*")) \

        .na.fill(0) # 将pivot后产生的null值填充为0

    # 5. 重新命名列以增加可读性

    final_df = pivoted_df.withColumnRenamed("Workout_Type", "workout_type") \

        .withColumnRenamed("Male", "male_count") \

        .withColumnRenamed("Female", "female_count")

    # 6. 计算总数用于排序或进一步分析

    final_df = final_df.withColumn("total_count", col("male_count") + col("female_count"))

    # 7. 按总数降序排列,看最受欢迎的项目

    final_df = final_df.orderBy(col("total_count").desc())

    # 8. 显示最终结果

    final_df.show()

    # 9. 同样,在实际项目中,这里会将结果写入目标数据存储

    # final_df.write.format("jdbc").options(...).save()

    # ... 省略代码健壮性检查、日志记录、动态pivot等15行以上的业务逻辑

    return final_df

def analyze_workout_efficiency():

    """

    核心功能三:分析各类锻炼的“卡路里燃烧效率”

    业务逻辑:这是一个衍生指标的计算。它需要读取锻炼类型、燃烧的卡路里和锻炼时长。

    通过公式 (卡路里 / 时长) 计算出“单位小时卡路里消耗”,即效率。

    然后按锻炼类型分组,计算每种类型的平均燃烧效率。

    这个指标可以为时间紧张但想高效燃脂的会员提供最科学的运动建议。

    """

    print("--- 正在执行核心功能三:分析锻炼卡路里燃烧效率 ---")

    # 1. 从Hive加载所需数据,并过滤掉时长为0或卡路里为0的无效数据

    efficiency_df = spark.sql("SELECT Workout_Type, Calories_Burned, Session_Duration_hours FROM gym_db.members_data WHERE Session_Duration_hours > 0 AND Calories_Burned > 0")

    # 2. 计算衍生列 'calories_per_hour'

    df_with_efficiency = efficiency_df.withColumn(

        "calories_per_hour",

        col("Calories_Burned") / col("Session_Duration_hours")

    )

    # 3. 按锻炼类型分组

    grouped_df = df_with_efficiency.groupBy("Workout_Type")

    # 4. 计算每组的平均效率,并保留两位小数

    avg_efficiency_df = grouped_df.agg(

        round(avg("calories_per_hour"), 2).alias("avg_calories_per_hour")

    )

    # 5. 同时计算每种类型的参与人数,以增加分析维度

    avg_efficiency_df = avg_efficiency_df.join(

        df_with_efficiency.groupBy("Workout_Type").agg(count("*").alias("participant_count")),

        "Workout_Type"

    )

    # 6. 为了结果的稳健性,可以过滤掉参与人数过少的项目

    robust_df = avg_efficiency_df.filter(col("participant_count") > 10) # 假设样本量小于10的结果不可靠

    # 7. 按平均燃烧效率降序排序

    final_result = robust_df.orderBy(col("avg_calories_per_hour").desc())

    # 8. 调整列名以符合前端接口规范

    final_result = final_result.withColumnRenamed("Workout_Type", "workoutType") \

        .withColumnRenamed("avg_calories_per_hour", "avgEfficiency") \

        .withColumnRenamed("participant_count", "participantCount")

    # 9. 显示最终分析结果

    final_result.show()

    # 10. 将结果写入数据仓库的分析结果层

    # final_result.write.mode("overwrite").partitionBy("analysis_date").saveAsTable("gym_db.analysis_workout_efficiency")

    # ... 省略其他如标准差计算、异常值处理、数据验证等15行以上的复杂业务逻辑

    return final_result

# 实际调用示例

analyze_member_age_distribution()

analyze_workout_preference_by_gender()

analyze_workout_efficiency()

spark.stop()

【Spark+hive毕设】基于大数据的健身房会员锻炼数据分析与可视化系统-结语

💟💟如果大家有任何疑虑,欢迎在下方位置详细交流。