基于大数据的全国健康老龄化数据分析系统 大数据毕业设计 计算机毕业设计 机器学习毕业设计 毕业设计定制开发 大屏可视化 全新UI定制设计

74 阅读9分钟

💖💖作者:计算机毕业设计小明哥

💙💙个人简介:曾长期从事计算机专业培训教学,本人也热爱上课教学,语言擅长Java、微信小程序、Python、Golang、安卓Android等,开发项目包括大数据、深度学习、网站、小程序、安卓、算法。平常会做一些项目定制化开发、代码讲解、答辩教学、文档编写、也懂一些降重方面的技巧。平常喜欢分享一些自己开发中遇到的问题的解决办法,也喜欢交流技术,大家有技术代码这一块的问题可以问我!

💛💛想说的话:感谢大家的关注与支持!

💜💜

大数据实战项目

网站实战项目

安卓/小程序实战项目

深度学习实战项目

💕💕文末获取源码

全国健康老龄化数据分析系统-系统功能

《基于大数据的全国健康老龄化数据分析系统》是一套综合性的数据分析与可视化平台,旨在利用现代大数据技术栈,对全国范围内的老龄化健康数据进行深度挖掘与多维度分析。本系统的技术架构以后端强劲的数据处理能力为核心,采用了Hadoop分布式文件系统(HDFS)作为海量数据的存储基石,并利用Spark分布式计算框架,特别是其Spark SQL模块,实现对数据的快速查询、清洗与复杂计算。后端业务逻辑支持Java和Python两种主流开发语言,分别集成了SpringBoot与Django框架,通过模块化的服务设计,高效处理前端的请求与数据的流转。在数据处理层,系统运用Pandas与NumPy等库进行精细化的数据操作与科学计算,并将最终的分析结果持久化存储于MySQL数据库中。前端界面则基于Vue框架构建,结合ElementUI组件库实现了规范化、响应式的用户交互界面,并调用Echarts图表库,将复杂的数据分析结果,如健康状况分布、多维度关联性、风险聚类等,转化为直观、易于理解的动态可视化图表。整个系统从数据接入、处理、分析到最终呈现,构成了一个完整闭环,致力于将原始、分散的健康调查数据,转化为能够揭示老年人群体健康状况、医疗需求与潜在风险的、具有决策参考价值的知识与洞见。

全国健康老龄化数据分析系统-技术选型

大数据框架:Hadoop+Spark(本次没用Hive,支持定制)

开发语言:Python+Java(两个版本都支持)

后端框架:Django+Spring Boot(Spring+SpringMVC+Mybatis)(两个版本都支持)

前端:Vue+ElementUI+Echarts+HTML+CSS+JavaScript+jQuery

详细技术点:Hadoop、HDFS、Spark、Spark SQL、Pandas、NumPy

数据库:MySQL

全国健康老龄化数据分析系统-背景意义

选题背景 随着社会人口结构的深刻演变,人口老龄化已从一个宏观的人口统计学概念,转变为影响社会经济与医疗卫生体系的现实议题。在这一背景下,老年群体的健康状况成为社会关注的焦点。传统的健康研究多依赖于小样本抽样调查和局部统计,其结论在普适性和深度上存在一定的局限性。与此同时,数字化浪潮催生了海量的健康医疗数据,这些数据蕴含着揭示群体健康规律的巨大潜力,但它们往往呈现出规模庞大、维度复杂且结构多样的特点,常规的数据处理工具难以进行有效整合与深度分析。因此,如何运用前沿的信息技术手段,从大规模数据集中提炼出关于老龄化健康的有效信息,成为了一个兼具挑战性与价值性的研究方向。本课题正是在这样的交叉领域中应运而生,尝试将以Hadoop和Spark为代表的大数据技术应用于公共健康领域,针对全国性的老龄化健康调查数据进行系统性梳理与分析,旨在探索一条利用数据驱动方法来理解和应对老龄化健康问题的可行路径。 选题意义 本课题的意义主要体现在技术实践与应用探索两个层面,其价值在于过程中的验证与思考,而非产出颠覆性的结论。从技术实践的角度看,本项目是对大数据技术栈在特定业务场景下的一次完整应用演练。它涵盖了从数据存储(HDFS)、分布式计算(Spark)、数据处理(Pandas/NumPy)到后端服务构建(SpringBoot/Django)及前端可视化(Vue/Echarts)的全流程,对于学习者而言,这是一次宝贵的、将理论知识转化为工程实践的机会。通过该项目,可以深入理解Spark如何高效处理超越单机内存限制的数据集,并掌握其进行数据清洗、聚合、关联分析乃至机器学习(如聚类分析)的具体方法。从应用探索的角度看,尽管是一个毕业设计项目,其分析过程本身具有一定的现实参考价值。例如,通过对心理健康与身体健康指标的关联性分析,可以量化地提示“心身一体”在老年健康管理中的重要性;通过对不同健康风险群体的聚类识别,能够为社区进行分层、精准的健康干预提供初步的数据画像参考。同时,将复杂的分析结果以Echarts图表形式直观呈现,探索了如何让非技术背景的公共卫生管理者也能理解数据背后的故事,这对于推动数据驱动的决策模式具有一定的启发意义。

全国健康老龄化数据分析系统-演示视频

系统-演示视频

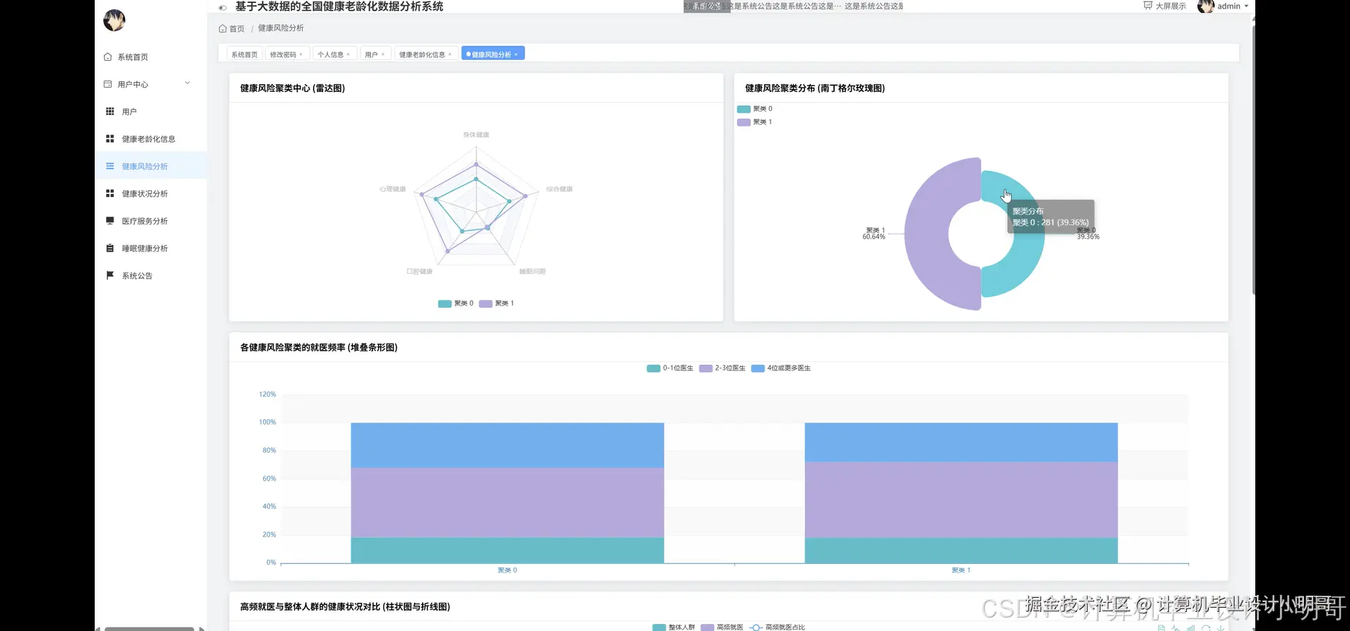
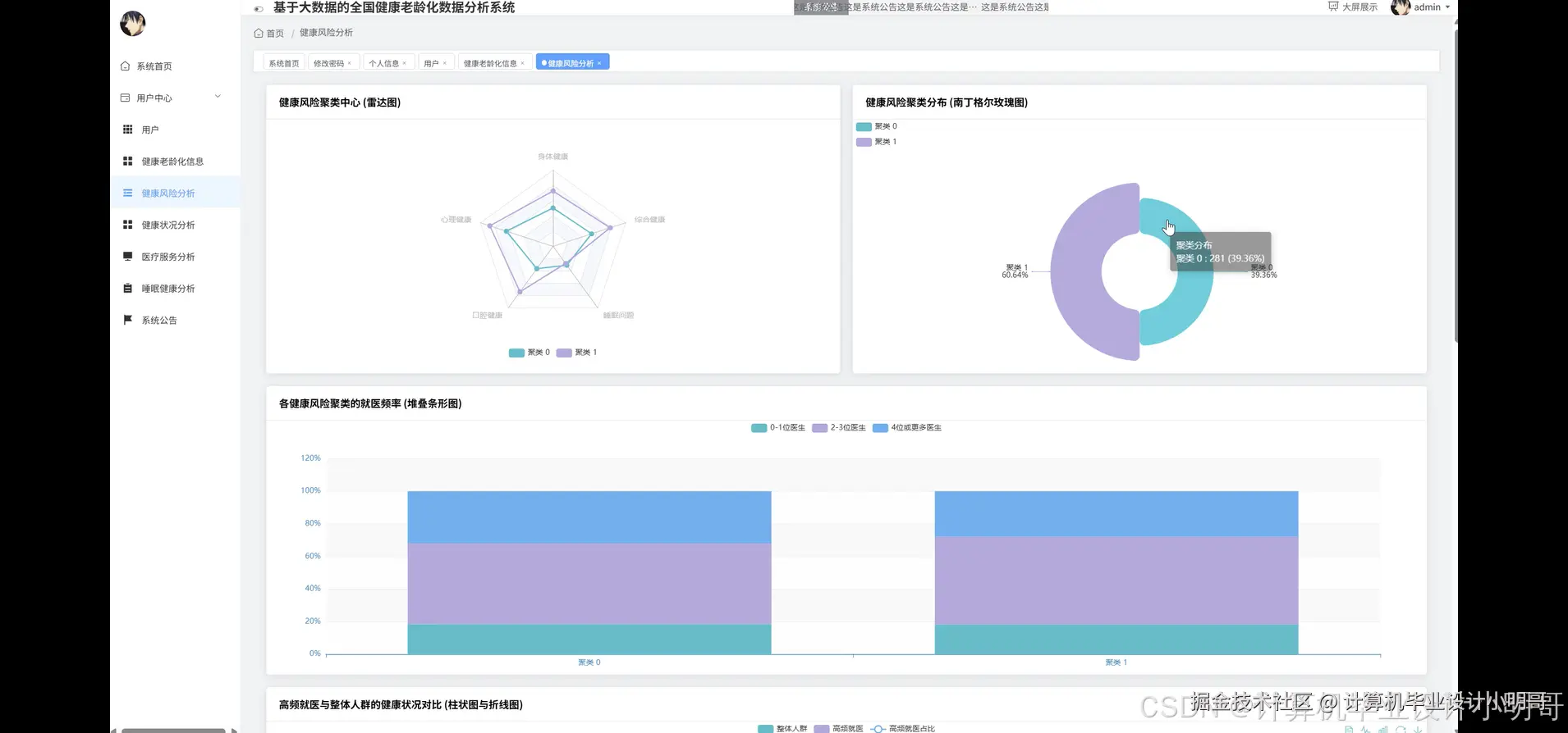
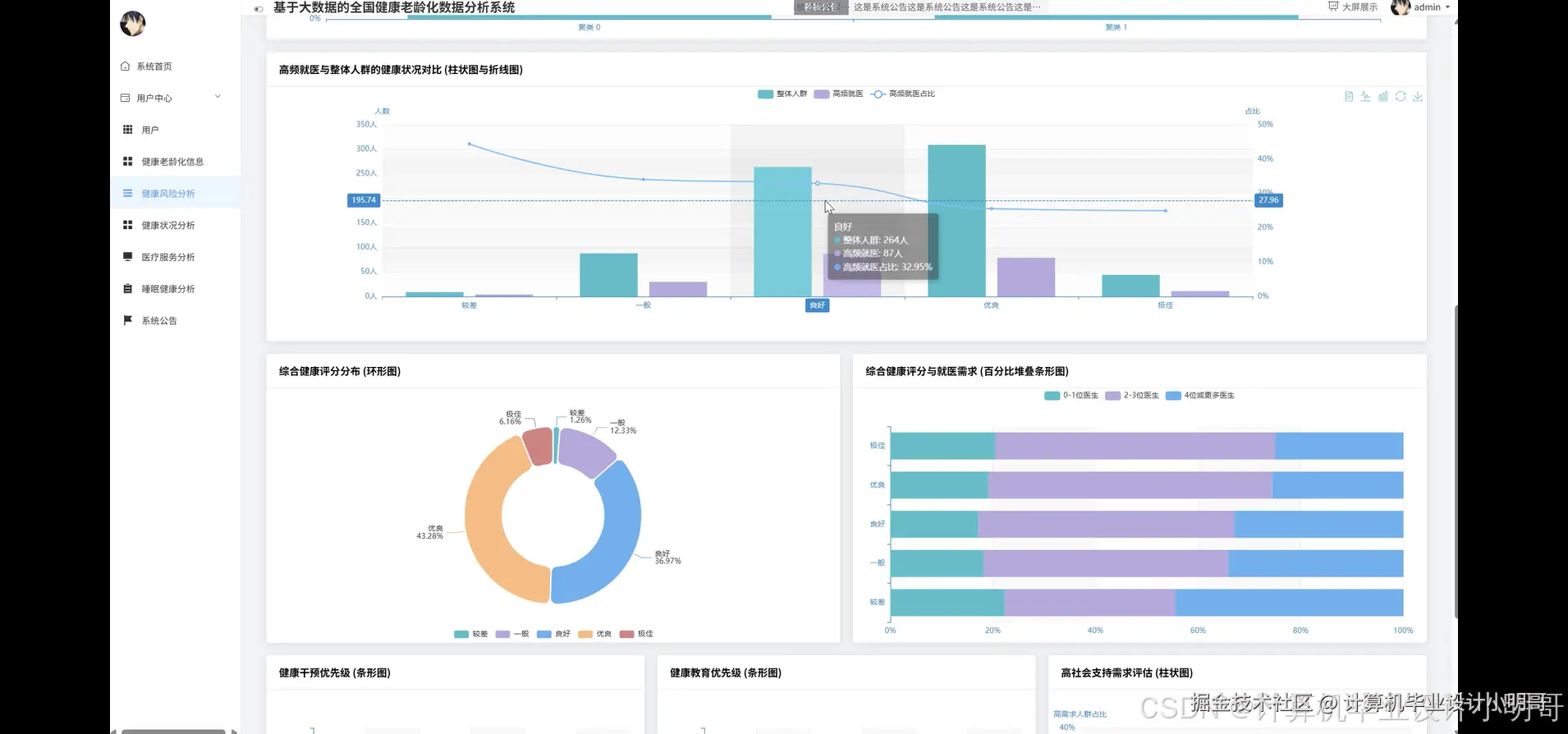
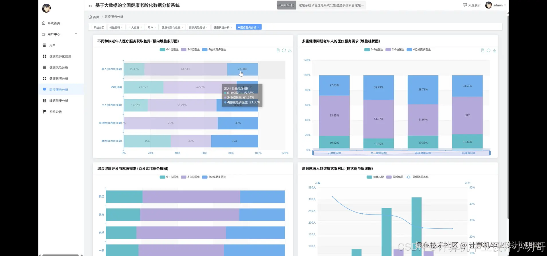
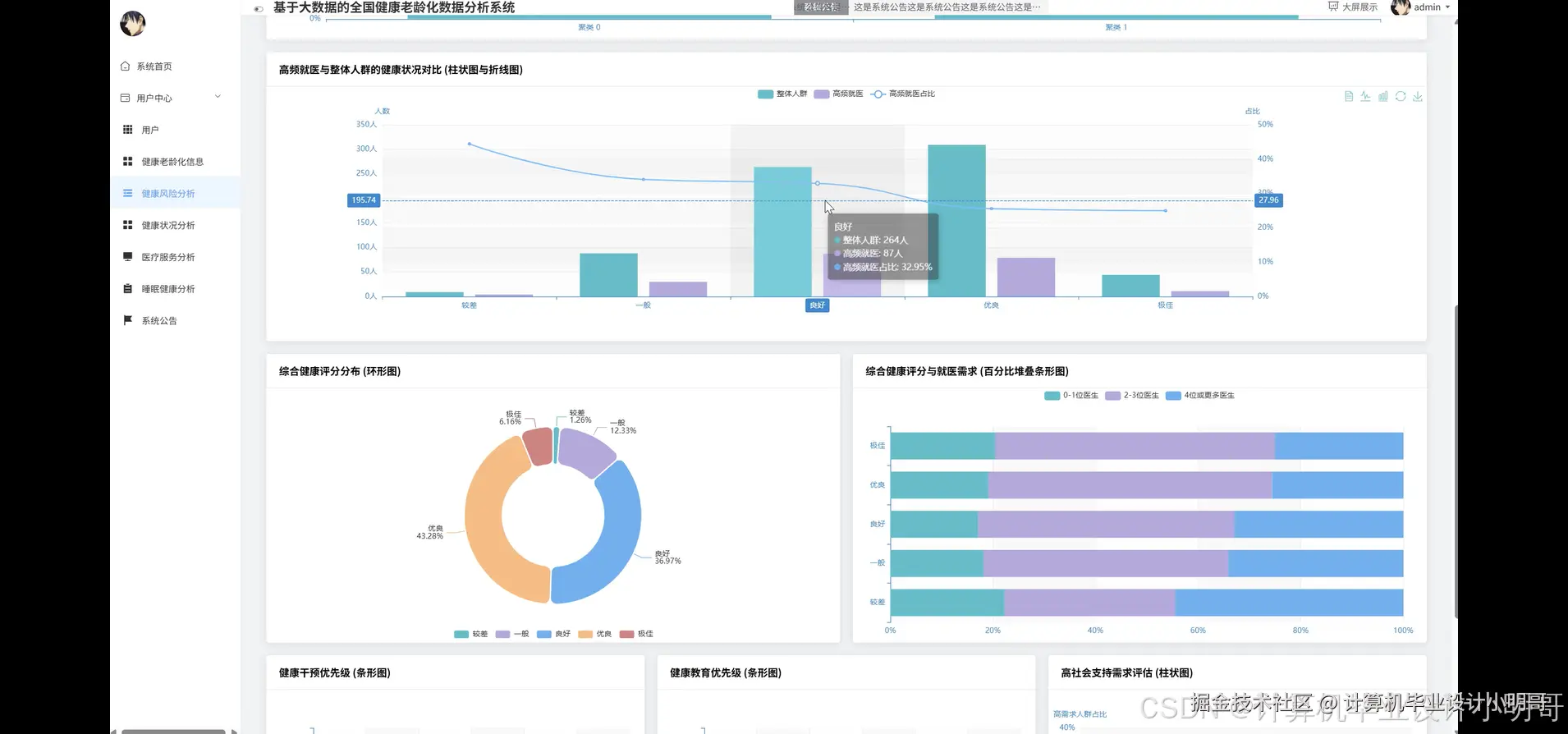
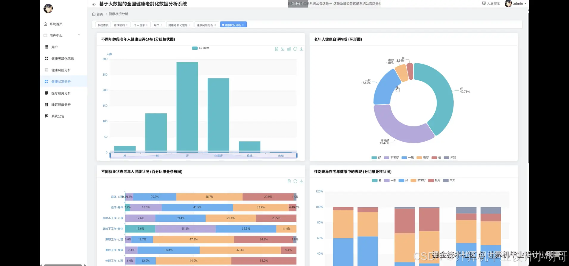
全国健康老龄化数据分析系统-演示图片

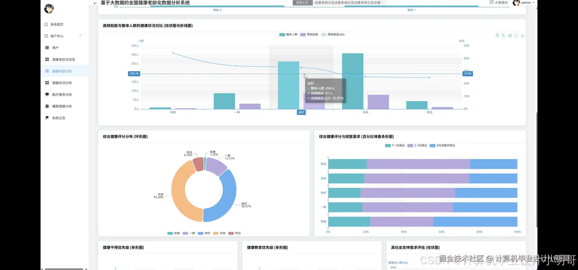
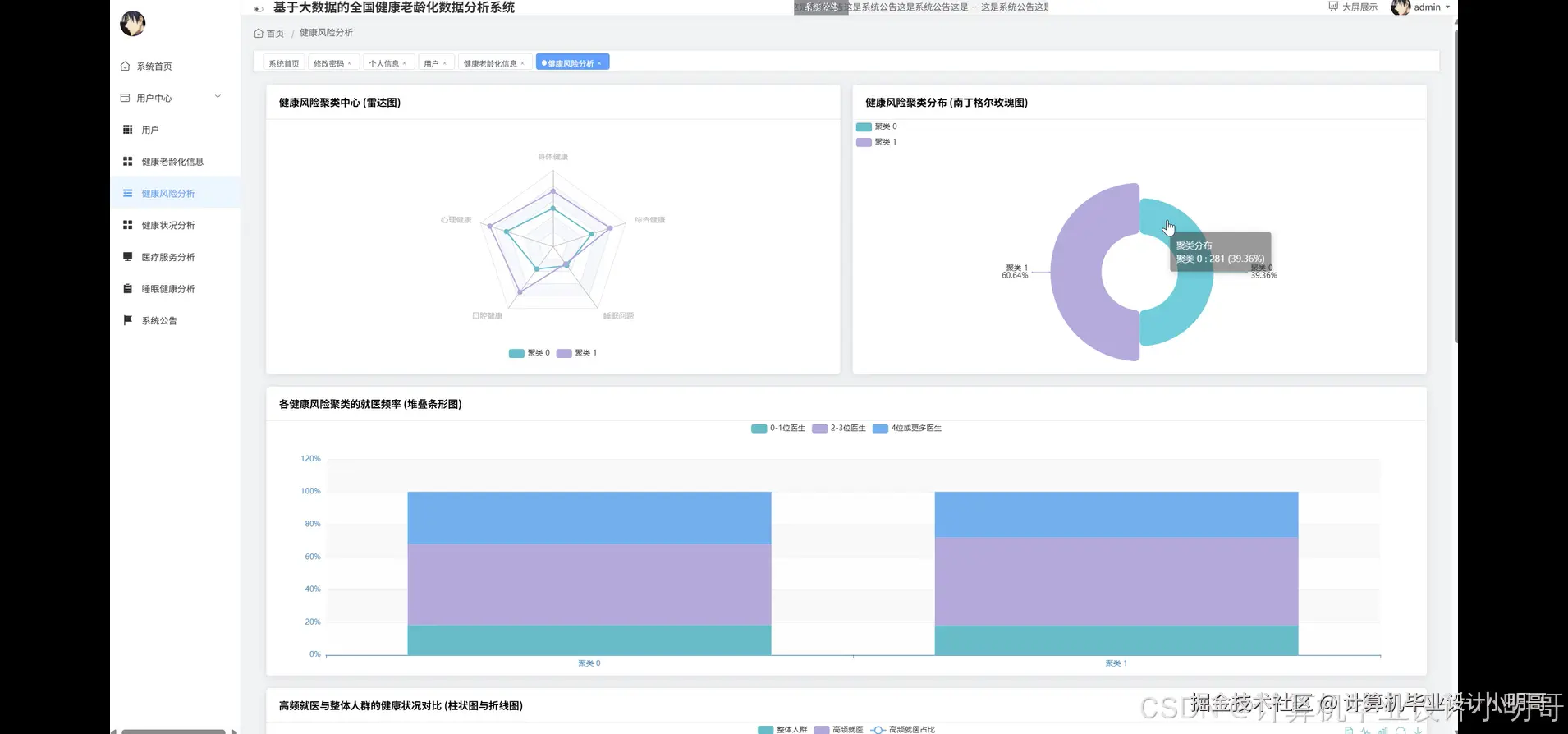
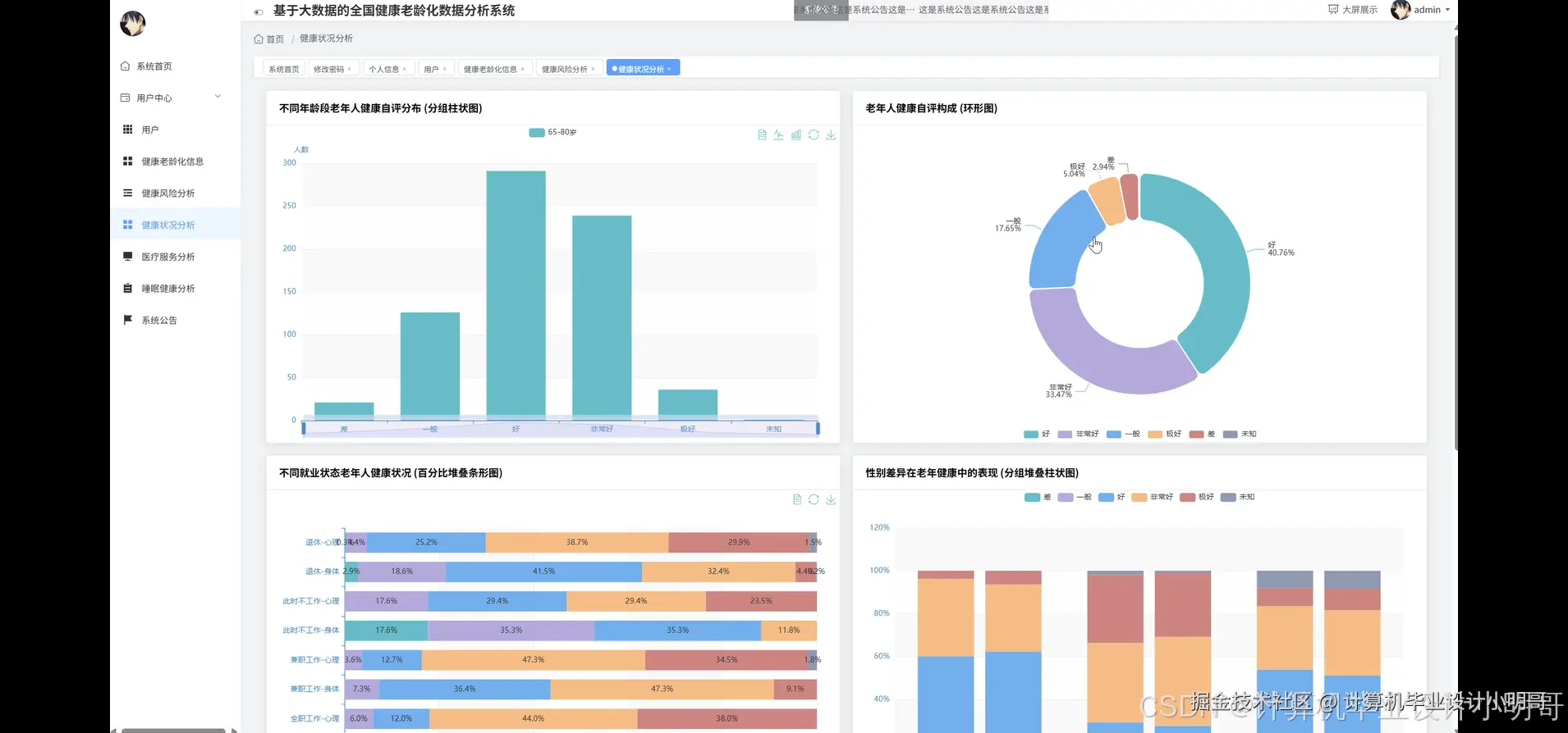
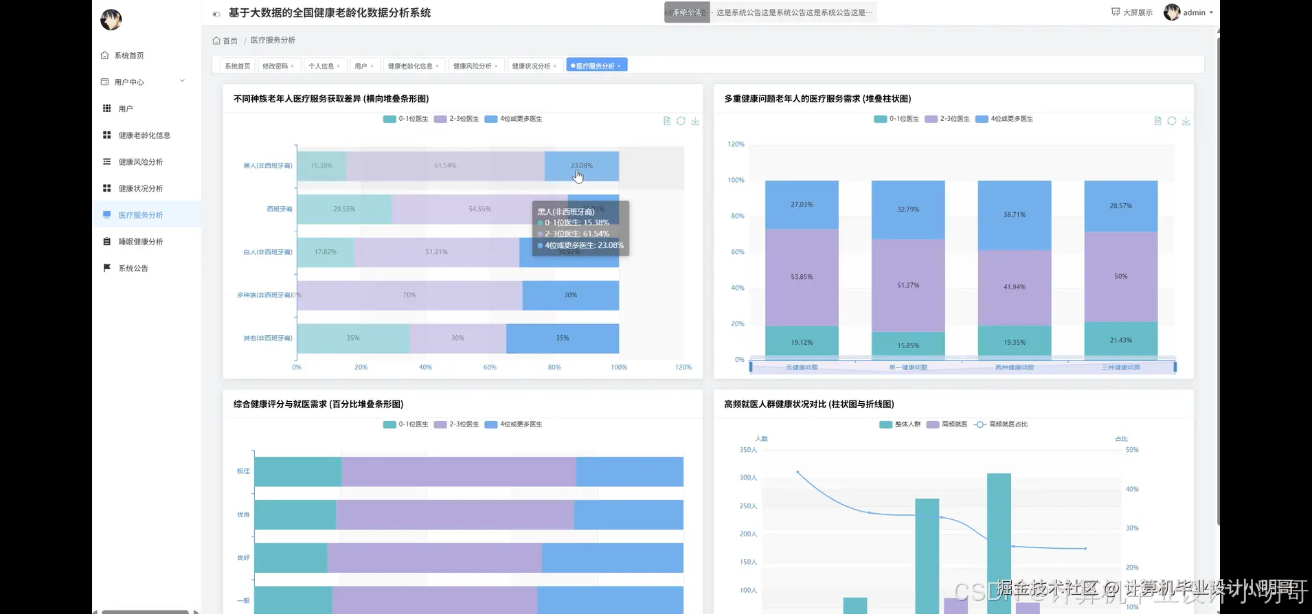
在这里插入图片描述 在这里插入图片描述 在这里插入图片描述 在这里插入图片描述 在这里插入图片描述 在这里插入图片描述 在这里插入图片描述 在这里插入图片描述 在这里插入图片描述 在这里插入图片描述 在这里插入图片描述

全国健康老龄化数据分析系统-代码展示

from pyspark.sql import SparkSession
from pyspark.sql.functions import col, avg, corr
from pyspark.ml.feature import VectorAssembler
from pyspark.ml import Pipeline
from pyspark.ml.clustering import KMeans
# 1. 初始化SparkSession
# 在实际应用中,master URL应配置为集群地址,此处为本地模式示例
spark = SparkSession.builder.appName("HealthAgingDataAnalysis").master("local[*]").getOrCreate()
# 假设数据已加载到名为df的DataFrame中
# df = spark.read.csv("path/to/your/data.csv", header=True, inferSchema=True)
# 此处为模拟代码,实际应有数据加载步骤

def analyze_health_correlation(df):
    """
    业务功能一:心理健康与身体健康关联分析
    探究老年人心理健康与身体健康之间的相关性,并按性别进行细分对比。
    这有助于揭示不同性别群体在心身健康关联上的差异。
    """
    print("--- 开始执行心理健康与身体健康关联分析 ---")
    # 确保关键字段无缺失值
    filtered_df = df.filter(col("Mental_Health").isNotNull() & col("Physical_Health").isNotNull() & col("Gender").isNotNull())
    # 计算总体相关性
    overall_correlation = filtered_df.stat.corr("Mental_Health", "Physical_Health")
    print(f"全体老年人心理与身体健康的皮尔逊相关系数为: {overall_correlation}")
    # 按性别分组,计算每个性别的相关性
    correlation_by_gender = filtered_df.groupBy("Gender").agg(
        corr("Mental_Health", "Physical_Health").alias("correlation")
    )
    print("按性别划分的心理与身体健康相关性分析结果:")
    # 收集结果并进行展示
    gender_corr_results = correlation_by_gender.collect()
    result_dict = {}
    for row in gender_corr_results:
        print(f"性别为 '{row['Gender']}' 的老年群体,其相关系数为: {row['correlation']}")
        result_dict[row['Gender']] = row['correlation']
    print("--- 关联分析执行完毕 ---")
    return {"overall_correlation": overall_correlation, "gender_correlation": result_dict}

def analyze_doctor_visits_factors(df):
    """
    业务功能二:影响老年人就医频率的关键健康因素分析
    通过计算不同健康维度(身体、心理、口腔)下就医频率的均值,
    识别哪个健康问题对老年人就医行为影响最显著。
    """
    print("--- 开始执行影响就医频率的关键健康因素分析 ---")
    # 确保关键字段无缺失值
    filtered_df = df.filter(
        col("Number_of_Doctors_Visited").isNotNull() &
        col("Physical_Health").isNotNull() &
        col("Mental_Health").isNotNull() &
        col("Dental_Health").isNotNull()
    )
    # 分析身体健康状况对就医频率的影响
    physical_impact = filtered_df.groupBy("Physical_Health").agg(
        avg("Number_of_Doctors_Visited").alias("avg_visits")
    ).orderBy(col("Physical_Health"))
    print("不同身体健康水平对应的平均就医次数:")
    physical_impact.show()
    # 分析心理健康状况对就医频率的影响
    mental_impact = filtered_df.groupBy("Mental_Health").agg(
        avg("Number_of_Doctors_Visited").alias("avg_visits")
    ).orderBy(col("Mental_Health"))
    print("不同心理健康水平对应的平均就医次数:")
    mental_impact.show()
    # 分析口腔健康状况对就医频率的影响
    dental_impact = filtered_df.groupBy("Dental_Health").agg(
        avg("Number_of_Doctors_Visited").alias("avg_visits")
    ).orderBy(col("Dental_Health"))
    print("不同口腔健康水平对应的平均就医次数:")
    dental_impact.show()
    print("--- 关键因素分析执行完毕 ---")
    # 在实际应用中,可以将这三个结果DataFrame转换为JSON或其他格式返回给前端
    return {"physical_impact": physical_impact.collect(), "mental_impact": mental_impact.collect(), "dental_impact": dental_impact.collect()}

def perform_health_risk_clustering(df, k=4):
    """
    业务功能三:老年人健康风险聚类分析
    基于多个健康指标,使用K-means算法将老年人划分为不同的健康风险群体,
    并分析每个群体的特征,为分层健康管理提供依据。
    """
    print(f"--- 开始执行基于K-Means的健康风险聚类分析(K={k}) ---")
    feature_cols = ["Physical_Health", "Mental_Health", "Dental_Health", "Trouble_Sleeping"]
    # 确保特征列不为空
    filtered_df = df.na.drop(subset=feature_cols)
    # 步骤一: 将多个特征列合并为一个向量列
    assembler = VectorAssembler(inputCols=feature_cols, outputCol="features")
    # 步骤二: 定义K-Means模型
    kmeans = KMeans(featuresCol="features", k=k, seed=1)
    # 步骤三: 创建并配置Pipeline
    pipeline = Pipeline(stages=[assembler, kmeans])
    # 步骤四: 训练模型
    model = pipeline.fit(filtered_df)
    # 步骤五: 进行预测,为每条数据打上簇标签
    predictions = model.transform(filtered_df)
    print("数据聚类完成,已生成'prediction'列。")
    # 步骤六: 分析每个簇的特征,计算各簇内各项健康指标的均值
    cluster_profiles = predictions.groupBy("prediction").agg(
        avg("Physical_Health").alias("avg_physical"),
        avg("Mental_Health").alias("avg_mental"),
        avg("Dental_Health").alias("avg_dental"),
        avg("Trouble_Sleeping").alias("avg_sleep_trouble")
    ).orderBy("prediction")
    print("各健康风险群体的特征画像(各项指标均值):")
    cluster_profiles.show()
    # 步骤七: 计算每个簇的规模
    cluster_sizes = predictions.groupBy("prediction").count().orderBy("prediction")
    print("各健康风险群体的规模(人数):")
    cluster_sizes.show()
    print("--- 聚类分析执行完毕 ---")
    return {"cluster_profiles": cluster_profiles.collect(), "cluster_sizes": cluster_sizes.collect()}

# 以下为调用示例,实际运行时需要先加载数据到一个DataFrame 'df'
# analyze_health_correlation(df)
# analyze_doctor_visits_factors(df)
# perform_health_risk_clustering(df)
spark.stop() # 关闭SparkSession

全国健康老龄化数据分析系统-结语

💕💕

大数据实战项目

网站实战项目

安卓/小程序实战项目

深度学习实战项目

💟💟如果大家有任何疑虑,欢迎在下方位置详细交流,也可以在主页联系我。