基于大数据的双十一淘宝美妆数据可视化与分析系统【python、Hadoop、spark、python毕设项目、python毕业设计、毕设、课设 附源码+数据集+

100 阅读6分钟

💖💖作者:计算机毕业设计小途 💙💙个人简介:曾长期从事计算机专业培训教学,本人也热爱上课教学,语言擅长Java、微信小程序、Python、Golang、安卓Android等,开发项目包括大数据、深度学习、网站、小程序、安卓、算法。平常会做一些项目定制化开发、代码讲解、答辩教学、文档编写、也懂一些降重方面的技巧。平常喜欢分享一些自己开发中遇到的问题的解决办法,也喜欢交流技术,大家有技术代码这一块的问题可以问我! 💛💛想说的话:感谢大家的关注与支持! 💜💜 网站实战项目 安卓/小程序实战项目 大数据实战项目 深度学习实战项目

@TOC

基于大数据的双十一淘宝美妆数据可视化与分析系统介绍

本系统全称为《基于大数据的双十一淘宝美妆数据可视化与分析系统》,是一个专注于电商领域数据分析与可视化呈现的综合性信息平台。系统的核心价值在于利用大数据技术栈,对“双十一”购物节期间产生的海量、高维度的淘宝美妆商品数据进行深度处理与挖掘,旨在将庞杂的原始数据转化为具有商业洞察力的可视化结论,为市场运营与商业决策提供科学依据。在整体架构上,系统采用了业界主流的技术方案。数据处理层是本系统的基石,它依托于Hadoop分布式文件系统(HDFS)来稳定存储TB级别的原始数据集,并利用Apache Spark的内存计算引擎,特别是Spark SQL模块,对数据进行高效的ETL(抽取、转换、加载)、聚合与多维度关联分析,充分发挥了大数据技术在高并发、大数据量场景下的处理优势。后端服务采用Java语言和成熟的Spring Boot框架进行开发,整合Spring MVC与MyBatis,负责实现全部业务逻辑、提供RESTful API接口,并通过MySQL数据库管理用户信息、系统配置等结构化数据。前端则基于Vue.js框架,结合ElementUI组件库,构建了用户友好、交互流畅的单页面应用(SPA),其核心的可视化功能通过集成强大的Echarts图表库来实现,能够将复杂的分析结果以折线图、柱状图、饼图、热力图等多种动态图表形式直观地呈现在数据大屏上。在功能层面,系统除了提供必要的用户管理和系统管理功能外,重点打造了四大数据分析模块:“品牌竞争力分析”从销量、销售额、市场占有率等角度量化评估各品牌的市场表现;“市场宏观分析”洞察整个美妆行业的销售趋势、价格分布与周期性波动;“营销策略分析”旨在通过数据反演,评估不同促销手段对销售的拉动效果;“产品品类分析”则深入到具体商品分类,挖掘热门品类和潜力爆款。综上,本系统完整地实现了从大数据处理到前端可视化呈现的全链路技术方案,是一个兼具技术深度与实用价值的毕业设计项目。

基于大数据的双十一淘宝美妆数据可视化与分析系统演示视频

演示视频

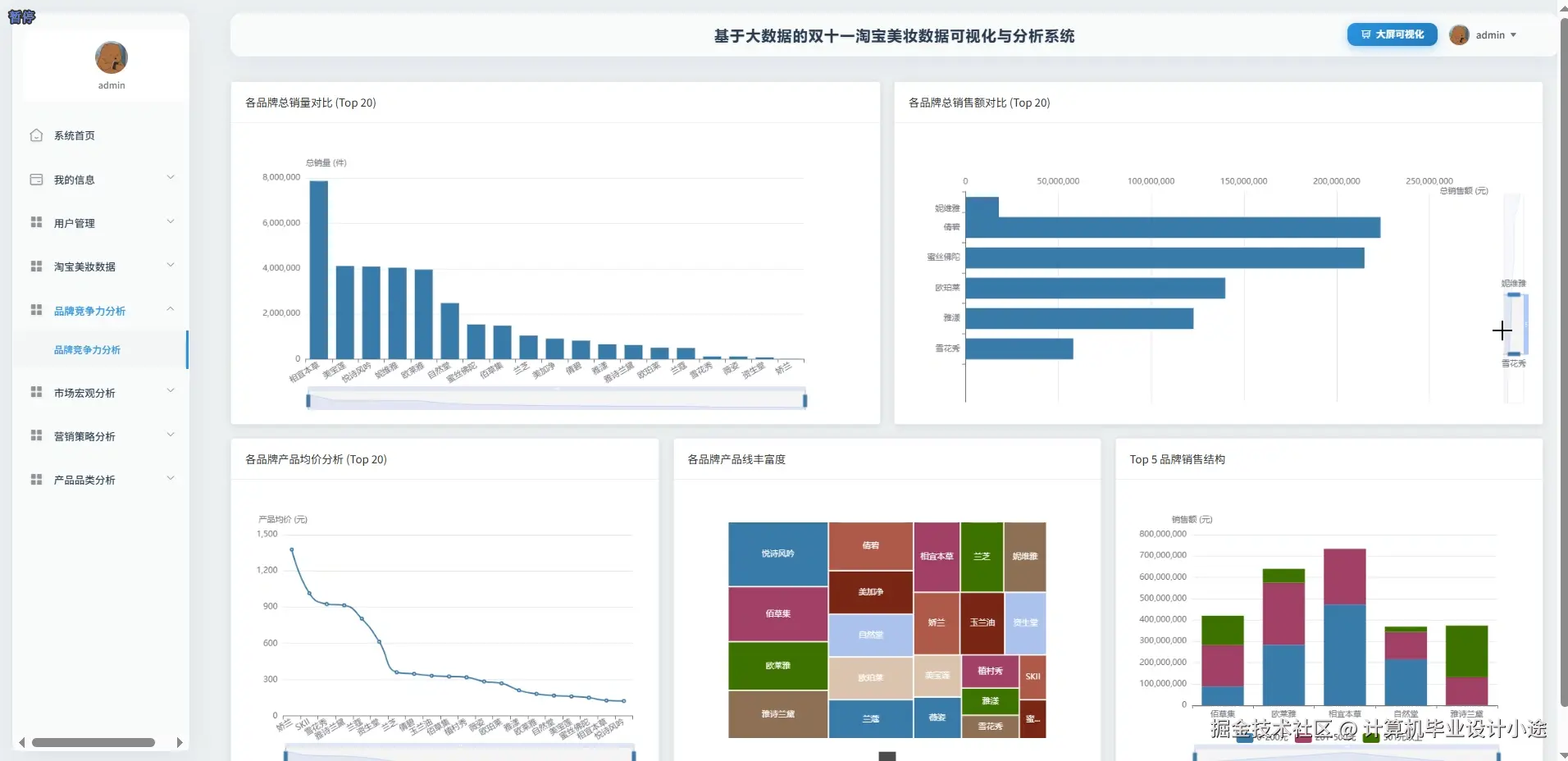
基于大数据的双十一淘宝美妆数据可视化与分析系统演示图片

产品品类分析.png

动态数据大屏.png

静态数据大屏.png

品牌竞争力分析.png

市场宏观分析.png

营销策略分析.png

基于大数据的双十一淘宝美妆数据可视化与分析系统代码展示

// 业务处理核心代码示例
// 强调:这是一个代码片段,展示了三个核心分析函数的实现逻辑,并非一个可直接运行的完整类。
// 1. 初始化SparkSession,这是所有大数据处理的入口
SparkSession spark = SparkSession.builder()
        .appName("TaobaoBeautyDataAnalysis")
        .master("local[*]") // 在实际Hadoop集群中会配置为YARN
        .getOrCreate();
// 2. 加载数据源(假设数据已存为CSV格式)
// 在实际项目中,路径通常是HDFS路径,如 "hdfs://namenode:9000/data/taobao_beauty.csv"
Dataset<Row> rawData = spark.read().option("header", "true").csv("path/to/your/taobao_beauty_data.csv");
// 创建一个临时视图,方便后续使用Spark SQL进行查询
rawData.createOrReplaceTempView("beauty_data");
// 核心功能一:品牌竞争力分析
public List<Map<String, Object>> analyzeBrandCompetitiveness() {
    String sqlQuery = "SELECT " +
            "brand, " +
            "SUM(sales_count) as totalSalesVolume, " +
            "CAST(AVG(price) AS DECIMAL(10, 2)) as averagePrice, " +
            "COUNT(*) as productCount " +
            "FROM beauty_data " +
            "WHERE brand IS NOT NULL " +
            "GROUP BY brand " +
            "ORDER BY totalSalesVolume DESC " +
            "LIMIT 15"; // 取排名前15的品牌
    Dataset<Row> brandResult = spark.sql(sqlQuery);
    List<Row> resultRows = brandResult.collectAsList();
    List<Map<String, Object>> finalResult = new ArrayList<>();
    for (Row row : resultRows) {
        Map<String, Object> brandData = new HashMap<>();
        brandData.put("brandName", row.getAs("brand"));
        brandData.put("salesVolume", row.getAs("totalSalesVolume"));
        brandData.put("avgPrice", row.getAs("averagePrice"));
        brandData.put("productCount", row.getAs("productCount"));
        finalResult.add(brandData);
    }
    return finalResult;
}
// 核心功能二:市场宏观分析 (以价格区间分布为例)
public List<Map<String, Object>> analyzeMarketMacro() {
    String sqlQuery = "SELECT " +
            "price_range, " +
            "COUNT(*) as productCount " +
            "FROM (" +
            "  SELECT " +
            "    CASE " +
            "      WHEN price <= 100 THEN '0-100元' " +
            "      WHEN price > 100 AND price <= 300 THEN '101-300元' " +
            "      WHEN price > 300 AND price <= 600 THEN '301-600元' " +
            "      WHEN price > 600 AND price <= 1000 THEN '601-1000元' " +
            "      ELSE '1000元以上' " +
            "    END AS price_range " +
            "  FROM beauty_data WHERE price IS NOT NULL" +
            ") sub " +
            "GROUP BY price_range " +
            "ORDER BY productCount DESC";
    Dataset<Row> macroResult = spark.sql(sqlQuery);
    List<Row> resultRows = macroResult.collectAsList();
    List<Map<String, Object>> finalResult = new ArrayList<>();
    for (Row row : resultRows) {
        Map<String, Object> rangeData = new HashMap<>();
        rangeData.put("priceRange", row.getAs("price_range"));
        rangeData.put("count", row.getAs("productCount"));
        finalResult.add(rangeData);
    }
    return finalResult;
}
// 核心功能三:产品品类分析
public List<Map<String, Object>> analyzeProductCategory() {
    // 假设数据中有'category_main'主品类和'category_sub'子品类
    String sqlQuery = "SELECT " +
            "category_main, " +
            "SUM(sales_count) as totalSales, " +
            "CAST(SUM(sales_count * price) AS DECIMAL(18, 2)) as totalSalesValue " +
            "FROM beauty_data " +
            "WHERE category_main IS NOT NULL AND sales_count IS NOT NULL AND price IS NOT NULL " +
            "GROUP BY category_main " +
            "ORDER BY totalSalesValue DESC";
    Dataset<Row> categoryResult = spark.sql(sqlQuery);
    List<Row> resultRows = categoryResult.collectAsList();
    List<Map<String, Object>> finalResult = new ArrayList<>();
    for (Row row : resultRows) {
        Map<String, Object> categoryData = new HashMap<>();
        categoryData.put("categoryName", row.getAs("category_main"));
        categoryData.put("totalSales", row.getAs("totalSales"));
        categoryData.put("totalSalesValue", row.getAs("totalSalesValue"));
        finalResult.add(categoryData);
    }
    // 在实际应用中,处理完后需要关闭SparkSession
    // spark.stop();
    return finalResult;
}

基于大数据的双十一淘宝美妆数据可视化与分析系统文档展示

文档.png

💖💖作者:计算机毕业设计小途 💙💙个人简介:曾长期从事计算机专业培训教学,本人也热爱上课教学,语言擅长Java、微信小程序、Python、Golang、安卓Android等,开发项目包括大数据、深度学习、网站、小程序、安卓、算法。平常会做一些项目定制化开发、代码讲解、答辩教学、文档编写、也懂一些降重方面的技巧。平常喜欢分享一些自己开发中遇到的问题的解决办法,也喜欢交流技术,大家有技术代码这一块的问题可以问我! 💛💛想说的话:感谢大家的关注与支持! 💜💜 网站实战项目 安卓/小程序实战项目 大数据实战项目 深度学习实战项目