基于大数据的上海二手房数据可视化分析系统【python、Hadoop、spark、python毕设项目、python毕业设计、毕设、课设 附源码+数据集+文档】

111 阅读8分钟

💖💖作者:计算机编程小咖 💙💙个人简介:曾长期从事计算机专业培训教学,本人也热爱上课教学,语言擅长Java、微信小程序、Python、Golang、安卓Android等,开发项目包括大数据、深度学习、网站、小程序、安卓、算法。平常会做一些项目定制化开发、代码讲解、答辩教学、文档编写、也懂一些降重方面的技巧。平常喜欢分享一些自己开发中遇到的问题的解决办法,也喜欢交流技术,大家有技术代码这一块的问题可以问我! 💛💛想说的话:感谢大家的关注与支持! 💜💜 网站实战项目 安卓/小程序实战项目 大数据实战项目 深度学习实战项目

@TOC

基于大数据的上海二手房数据可视化分析系统介绍

本《基于大数据的上海二手房数据可视化分析系统》是一个面向上海房地产市场的综合性数据分析与展示平台,旨在将海量的、多维度的房产交易数据转化为直观的、有价值的商业洞察。在技术架构上,系统后端采用成熟稳定的Java技术栈,以Spring Boot框架为核心,整合SpringMVC与MyBatis实现了高效的业务逻辑处理与数据持久化,并选用MySQL作为关系型数据库进行基础信息存储。前端则基于先进的Vue.js框架构建了现代化、响应式的单页面应用,结合ElementUI组件库快速开发用户界面,其核心的数据可视化功能全面依托Echarts图表库,能够将复杂的分析结果以动态、交互式的图表形式生动呈现。本项目的核心亮点在于其强大的大数据处理能力,系统利用Hadoop分布式文件系统(HDFS)对海量房源数据进行可靠存储,并引入Spark分布式计算框架,通过其内置的Spark SQL模块对数据进行高性能的ETL(抽取、转换、加载)、聚合查询与深度分析,充分发挥了大数据技术在处理复杂计算和大规模数据集上的独特优势。在功能层面,系统提供了一个中心化的数据大屏,宏观展示市场的关键指标与总体趋势。同时,系统内置了四大核心分析模块,包括“区域热点分析”以揭示各行政区的交易活跃度与关注度;“市场价格结构分析”用于洞察房价的分布规律与价格区间;“房产属性特征分析”则量化探讨了面积、户型、楼层等因素对价格的影响;而“购房性价比分析”模块则通过算法模型为用户提供决策参考。此外,系统还配备了完善的用户信息管理、密码修改及房源数据管理等基础功能,共同构成了一个功能完备、技术先进且具有实际应用价值的毕业设计项目。

基于大数据的上海二手房数据可视化分析系统演示视频

演示视频

基于大数据的上海二手房数据可视化分析系统演示图片

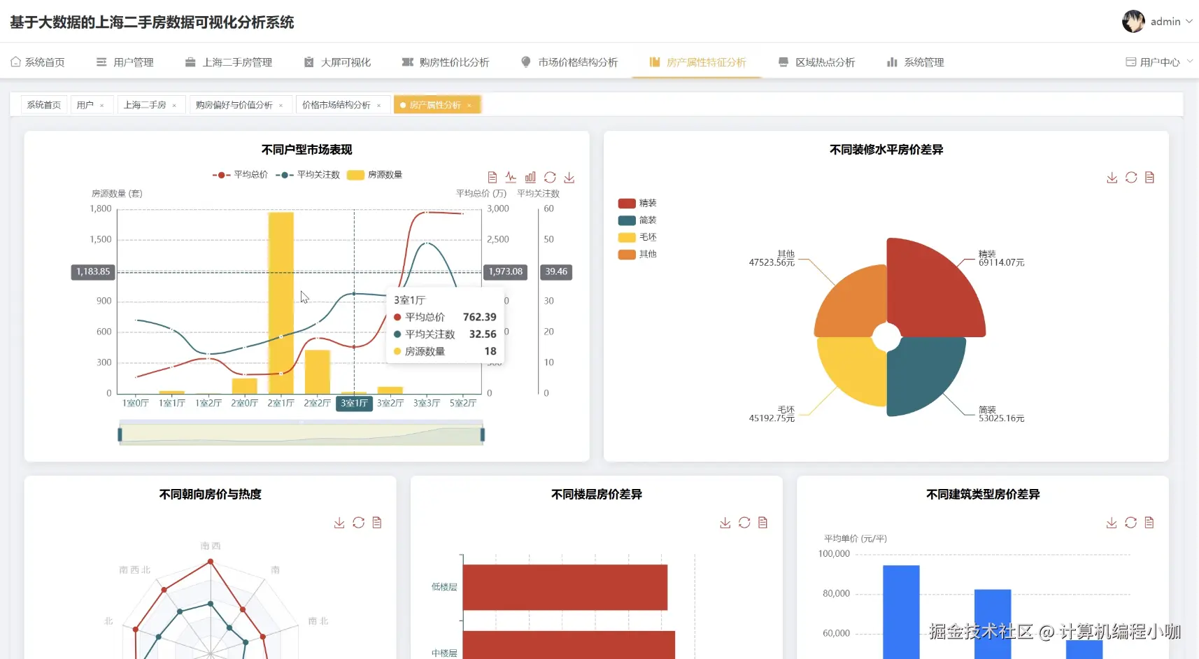
房产属性特征分析.png

购房性价比分析.png

区域热点分析.png

市场价格结构分析.png

数据大屏上.png

数据大屏下.png

基于大数据的上海二手房数据可视化分析系统代码展示

// 关键:初始化SparkSession,这是所有大数据处理的入口点
SparkSession spark = SparkSession.builder()
        .appName("Shanghai二手房大数据可视化分析系统")
        .master("local[*]") // 在本地模式运行,方便毕业设计环境的部署与演示
        .config("spark.sql.warehouse.dir", "/tmp/spark-warehouse") // 配置Spark SQL的仓库目录
        .getOrCreate();
// ==================== 1. 区域热点分析核心处理函数 ====================
public List<Map<String, Object>> analyzeRegionalHotspot() {
    // 打印日志,表示开始执行区域热点分析任务
    System.out.println("开始执行[区域热点分析]Spark任务...");
    // 使用Spark读取HDFS上的房源数据文件(假设为parquet格式)
    Dataset<Row> sourceData = spark.read().parquet("hdfs://master:9000/sh_house/data.parquet");
    // 对数据进行分组,按照'district'(行政区)字段进行聚合
    // 这是分析区域热点最核心的一步
    Dataset<Row> resultData = sourceData.groupBy("district")
            // 对每个区域的房源数量进行计数,并重命名为'count'
            .count()
            // 按照房源数量'count'进行降序排列,数量最多的区域排在最前面
            .orderBy(functions.desc("count"))
            // 为了防止数据量过大,只取排名前10的热点区域进行展示
            .limit(10);
    // 将Spark处理后的Dataset<Row>结果集收集到Driver端
    List<Row> resultRows = resultData.collectAsList();
    // 创建一个列表,用于存储最终返回给前端的键值对数据
    List<Map<String, Object>> responseData = new ArrayList<>();
    // 遍历结果集,将每一行数据转换为Map格式
    for (Row row : resultRows) {
        // 创建一个新的HashMap来存放单条区域热点数据
        Map<String, Object> map = new HashMap<>();
        // 从Row中获取'district'字段的值,并放入map
        map.put("name", row.getString(0));
        // 从Row中获取'count'字段的值,并放入map
        map.put("value", row.getLong(1));
        // 将转换后的map添加到最终的返回列表中
        responseData.add(map);
    }
    // 打印日志,表示任务执行完毕
    System.out.println("[区域热点分析]Spark任务执行完毕,返回结果。");
    // 返回处理好的、可直接被前端Echarts使用的数据格式
    return responseData;
}
// ==================== 2. 市场价格结构分析核心处理函数 ====================
public List<Map<String, Object>> analyzePriceStructure() {
    // 打印日志,记录任务开始
    System.out.println("开始执行[市场价格结构分析]Spark任务...");
    // 同样,首先读取HDFS上的源数据
    Dataset<Row> sourceData = spark.read().parquet("hdfs://master:9000/sh_house/data.parquet");
    // 使用Spark SQL的CASE WHEN语句对总价'totalPrice'进行分段处理
    // 这是分析价格结构的关键逻辑,将连续的价格数据离散化为价格区间
    Dataset<Row> categorizedData = sourceData.withColumn("priceRange",
            functions.when(functions.col("totalPrice").leq(100), "100万以下")
                    .when(functions.col("totalPrice").gt(100).and(functions.col("totalPrice").leq(300)), "100-300万")
                    .when(functions.col("totalPrice").gt(300).and(functions.col("totalPrice").leq(500)), "300-500万")
                    .when(functions.col("totalPrice").gt(500).and(functions.col("totalPrice").leq(800)), "500-800万")
                    .when(functions.col("totalPrice").gt(800).and(functions.col("totalPrice").leq(1200)), "800-1200万")
                    .otherwise("1200万以上") // 其他所有情况归为1200万以上
    );
    // 按照刚刚创建的'priceRange'价格区间字段进行分组
    Dataset<Row> resultData = categorizedData.groupBy("priceRange")
            // 统计每个价格区间内的房源数量
            .count();
    // 将Spark处理后的结果收集到List<Row>中
    List<Row> resultRows = resultData.collectAsList();
    // 准备用于返回的列表
    List<Map<String, Object>> responseData = new ArrayList<>();
    // 遍历数据集,将其转换为前端需要的格式
    for (Row row : resultRows) {
        Map<String, Object> map = new HashMap<>();
        // 第一个字段是价格区间'priceRange'
        map.put("name", row.getString(0));
        // 第二个字段是该区间的房源数'count'
        map.put("value", row.getLong(1));
        responseData.add(map);
    }
    // 打印任务结束日志
    System.out.println("[市场价格结构分析]Spark任务执行完毕,返回结果。");
    // 返回封装好的数据
    return responseData;
}
// ==================== 3. 购房性价比分析核心处理函数 ====================
public List<Map<String, Object>> analyzeCostEffectiveness() {
    // 任务开始,打印日志信息
    System.out.println("开始执行[购房性价比分析]Spark任务...");
    // 读取HDFS上的房源数据集
    Dataset<Row> sourceData = spark.read().parquet("hdfs://master:9000/sh_house/data.parquet");
    // 核心业务逻辑:计算每套房源的单位面积价格(元/平方米)
    // 首先将总价(万元)乘以10000转换为元
    // 然后除以面积'square',得到单价
    // withColumn方法用于新增或替换列,这里新增了'pricePerSquare'列
    Dataset<Row> pricedData = sourceData.withColumn("pricePerSquare",
            functions.col("totalPrice").multiply(10000).divide(functions.col("square"))
    );
    // 按行政区'district'进行分组,以区域为单位分析性价比
    Dataset<Row> resultData = pricedData.groupBy("district")
            // 计算每个区域的平均单位面积价格,并重命名为'avgPrice'
            // 平均单价是衡量区域性价比的一个重要指标
            .agg(functions.avg("pricePerSquare").as("avgPrice"))
            // 对结果进行格式化,保留两位小数,使其更具可读性
            .withColumn("avgPrice", functions.format_number(functions.col("avgPrice"), 2))
            // 按照平均单价'avgPrice'进行升序排列,单价越低的区域排在越前面
            .orderBy(functions.asc("avgPrice"))
            // 只取性价比最高的10个区域进行展示
            .limit(10);
    // 将计算结果从Spark集群收集到Driver端内存
    List<Row> resultRows = resultData.collectAsList();
    // 初始化一个列表用于存放最终要返回给前端的数据
    List<Map<String, Object>> responseData = new ArrayList<>();
    // 循环遍历结果集,封装成Map对象
    for (Row row : resultRows) {
        Map<String, Object> map = new HashMap<>();
        // 'district'字段作为名称
        map.put("name", row.getString(0));
        // 'avgPrice'字段作为值
        map.put("value", row.getString(1));
        responseData.add(map);
    }
    // 任务结束,打印日志
    System.out.println("[购房性价比分析]Spark任务执行完毕,返回结果。");
    // 将最终处理好的数据列表返回
    return responseData;
}

基于大数据的上海二手房数据可视化分析系统文档展示

文档.png

💖💖作者:计算机编程小咖 💙💙个人简介:曾长期从事计算机专业培训教学,本人也热爱上课教学,语言擅长Java、微信小程序、Python、Golang、安卓Android等,开发项目包括大数据、深度学习、网站、小程序、安卓、算法。平常会做一些项目定制化开发、代码讲解、答辩教学、文档编写、也懂一些降重方面的技巧。平常喜欢分享一些自己开发中遇到的问题的解决办法,也喜欢交流技术,大家有技术代码这一块的问题可以问我! 💛💛想说的话:感谢大家的关注与支持! 💜💜 网站实战项目 安卓/小程序实战项目 大数据实战项目 深度学习实战项目