基于大数据的脑肿瘤数据可视化分系统【python、Hadoop、spark、python毕设项目、毕设必备项目、毕设、课设】【附源码+数据集+文档】

29 阅读7分钟

💖💖作者:计算机编程小咖 💙💙个人简介:曾长期从事计算机专业培训教学,本人也热爱上课教学,语言擅长Java、微信小程序、Python、Golang、安卓Android等,开发项目包括大数据、深度学习、网站、小程序、安卓、算法。平常会做一些项目定制化开发、代码讲解、答辩教学、文档编写、也懂一些降重方面的技巧。平常喜欢分享一些自己开发中遇到的问题的解决办法,也喜欢交流技术,大家有技术代码这一块的问题可以问我! 💛💛想说的话:感谢大家的关注与支持! 💜💜 网站实战项目 安卓/小程序实战项目 大数据实战项目 深度学习实战项目

@TOC

基于大数据的脑肿瘤数据可视化分析系统介绍

《基于大数据的脑肿瘤数据可视化分系统》是一个专注于医疗数据分析领域的专业化平台,旨在利用先进的大数据技术栈,对复杂且海量的脑肿瘤临床数据进行深度处理、多维度分析与直观的可视化呈现,为医学研究和临床诊断提供强有力的数据决策支持。本系统的核心架构以后端分离模式构建,其数据处理引擎尤为强大,基于Hadoop分布式文件系统(HDFS)实现海量数据的可靠存储,并采用Apache Spark作为核心计算框架。特别是通过Spark SQL模块,系统能够对存储于HDFS中的数据执行高效且可扩展的结构化查询与分析任务,同时结合Python环境下的Pandas与NumPy库进行精细化的数据清洗、转换与科学计算,充分发挥了大数据技术的处理优势。在应用服务层面,系统后端灵活支持Java(Spring Boot框架)与Python(Django框架)两种实现方案,确保了业务逻辑的稳定与高效;前端界面则采用现代化的Vue框架及ElementUI组件库,构建了用户友好、响应迅速的交互体验,所有数据分析结果最终通过强大的Echarts图表库,在“数据大屏可视化”模块上以动态、交互式的图表形式进行生动呈现。在功能上,除了系统管理、用户信息管理等基础模块,系统的核心价值体现在其一系列深度分析功能上,包括对患者群体的“临床特征分布分析”与“患者人口学分析”,对病理成因的“肿瘤风险因素分析”与“临床症状关联分析”,以及对治疗方案评估的“治疗效果预后分析”。这些功能模块将复杂的医学统计分析过程封装为便捷的操作界面,最终将抽象的数据转化为直观的知识与洞察,有力地展示了大数据技术在智慧医疗领域中的实际应用价值。

基于大数据的脑肿瘤数据可视化分析系统演示视频

演示视频

基于大数据的脑肿瘤数据可视化分析系统演示图片

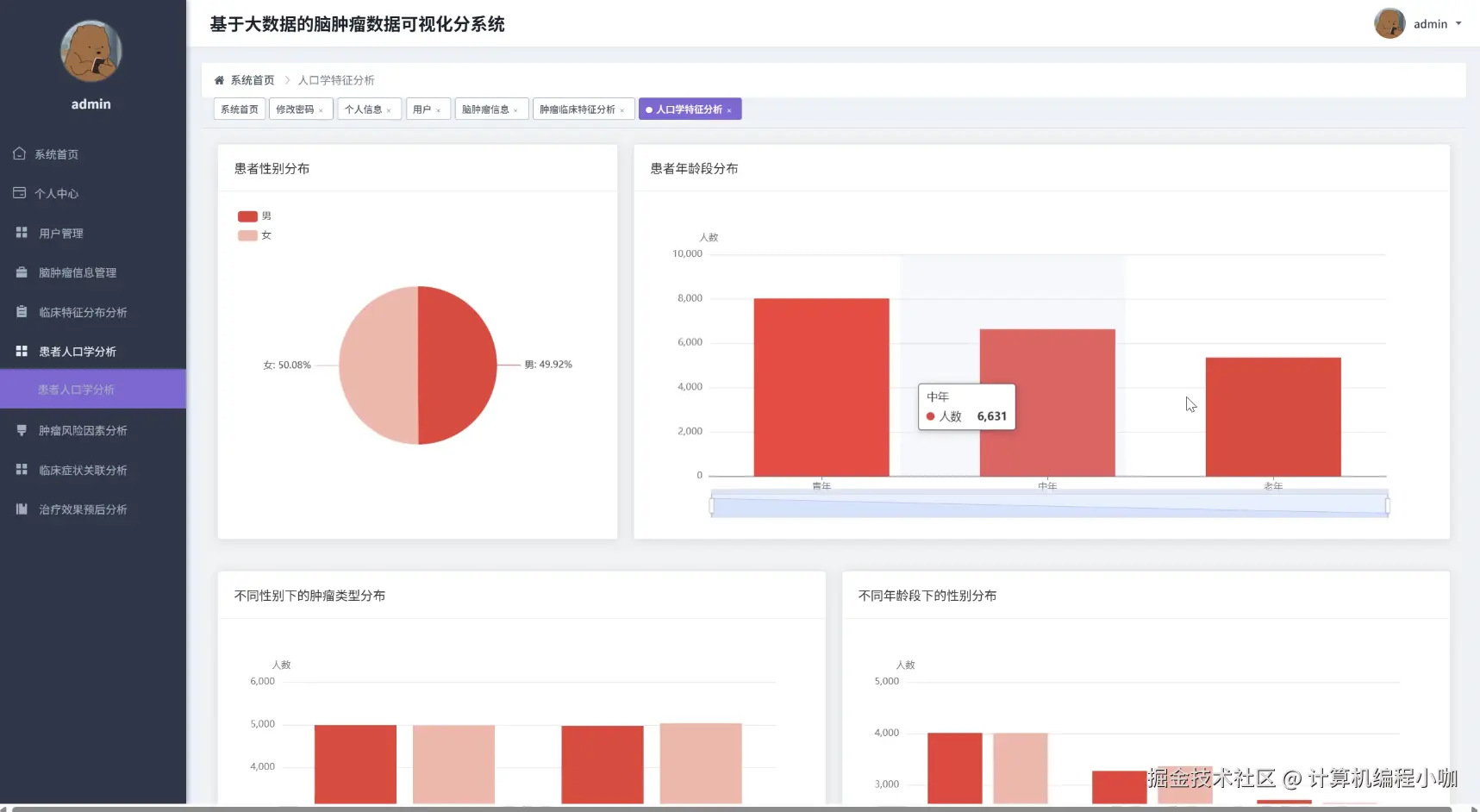
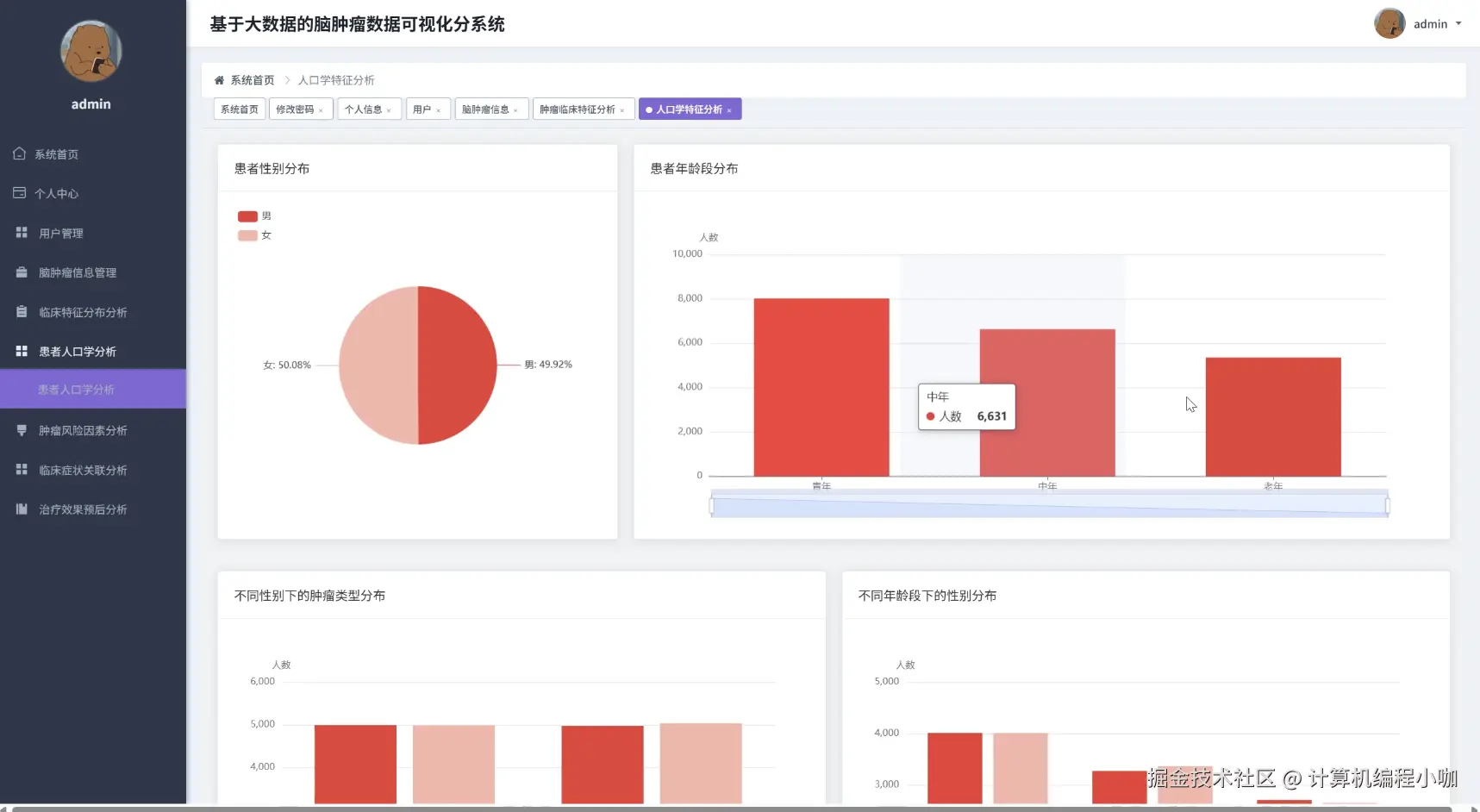
患者人口学分析.png

临床特征分布分析.png

临床症状关联分析.png

数据大屏上.png

数据大屏下.png

治疗效果预后分析.png

肿瘤风险因素分析.png

基于大数据的脑肿瘤数据可视化分析系统代码展示

// 核心分析服务类中的方法实现 (Backend: Spring Boot + Java)
// 功能一:临床特征分布分析。例如,分析不同肿瘤类型(tumor_type)的患者数量分布。
public List<Map<String, Object>> getClinicalFeatureDistribution(String featureColumn) {
    // 1. 初始化SparkSession,这是与大数据平台交互的入口点
    SparkSession spark = SparkSession.builder()
            .appName("ClinicalFeatureDistributionAnalysis")
            .master("local[*]") // 在实际集群环境中会配置为YARN或K8s
            .getOrCreate();
    // 2. 定义数据源路径,这里指向HDFS上的脑肿瘤数据集
    String hdfsPath = "hdfs://namenode:9000/data/brain_tumor_data.csv";
    // 3. 读取数据并创建DataFrame
    Dataset<Row> rawData = spark.read().option("header", "true").option("inferSchema", "true").csv(hdfsPath);
    // 4. 创建一个临时的SQL视图,方便后续使用Spark SQL进行查询
    rawData.createOrReplaceTempView("tumor_data");
    // 5. 构造动态SQL查询语句,根据传入的特征列进行分组计数
    String sqlQuery = String.format("SELECT %s as feature, COUNT(*) as count FROM tumor_data WHERE %s IS NOT NULL GROUP BY %s ORDER BY count DESC", featureColumn, featureColumn, featureColumn);
    // 6. 执行Spark SQL查询,得到分析结果
    Dataset<Row> distributionResult = spark.sql(sqlQuery);
    // 7. 准备用于返回给前端(如Echarts)的数据结构
    List<Map<String, Object>> finalResultList = new ArrayList<>();
    // 8. 遍历查询结果集,将其转换为前端需要的JSON格式
    List<Row> collectedRows = distributionResult.collectAsList();
    for (Row row : collectedRows) {
        // 9. 为每一条记录创建一个Map对象
        Map<String, Object> dataMap = new HashMap<>();
        // 10. Echarts饼图或柱状图通常需要'name'和'value'字段
        dataMap.put("name", row.getAs("feature"));
        dataMap.put("value", row.getAs("count"));
        // 11. 将处理好的单条记录添加到最终结果列表中
        finalResultList.add(dataMap);
    }
    // 12. 关闭SparkSession,释放集群资源
    spark.stop();
    // 13. 最终返回处理好的分析结果列表
    return finalResultList;
}
// 功能二:肿瘤风险因素分析。例如,分析不同风险因素(如smoking_status)对应的患者平均年龄。
public List<Map<String, Object>> getTumorRiskFactorAnalysis(String riskFactorColumn, String numericMetricColumn) {
    // 假设SparkSession已通过Spring注入,这里直接使用
    SparkSession spark = SparkSession.builder().appName("RiskFactorAnalysis").master("local[*]").getOrCreate();
    String hdfsPath = "hdfs://namenode:9000/data/brain_tumor_data.csv";
    Dataset<Row> rawData = spark.read().option("header", "true").option("inferSchema", "true").csv(hdfsPath);
    rawData.createOrReplaceTempView("tumor_data_risk");
    // 构造动态SQL,计算每个风险因素分组下,指定数值指标的平均值
    String sqlQuery = String.format(
        "SELECT %s as factor, AVG(%s) as average_value FROM tumor_data_risk WHERE %s IS NOT NULL GROUP BY %s",
        riskFactorColumn,
        numericMetricColumn,
        riskFactorColumn
    );
    Dataset<Row> analysisResult = spark.sql(sqlQuery);
    List<Map<String, Object>> finalResultList = new ArrayList<>();
    // 使用Java的DecimalFormat来格式化输出的浮点数,使其更美观
    java.text.DecimalFormat df = new java.text.DecimalFormat("#.##");
    List<Row> collectedRows = analysisResult.collectAsList();
    for (Row row : collectedRows) {
        Map<String, Object> dataPoint = new HashMap<>();
        String factorName = row.getAs("factor").toString();
        Double avgValue = row.getAs("average_value");
        // 将风险因素名称和计算出的平均值存入Map
        dataPoint.put("riskFactor", factorName);
        // 对可能为空的计算结果进行处理
        if (avgValue != null) {
            dataPoint.put("avgValue", Double.valueOf(df.format(avgValue)));
        } else {
            dataPoint.put("avgValue", 0.0);
        }
        finalResultList.add(dataPoint);
    }
    spark.stop();
    return finalResultList;
}
// 功能三:临床症状关联分析。例如,分析同时出现两种特定症状(如头痛has_headache和恶心has_nausea)的患者比例。
public List<Map<String, Object>> getSymptomAssociationAnalysis(String symptomColumnA, String symptomColumnB) {
    // 假设SparkSession已注入
    SparkSession spark = SparkSession.builder().appName("SymptomAssociationAnalysis").master("local[*]").getOrCreate();
    String hdfsPath = "hdfs://namenode:9000/data/brain_tumor_data.csv";
    Dataset<Row> rawData = spark.read().option("header", "true").option("inferSchema", "true").csv(hdfsPath);
    rawData.createOrReplaceTempView("tumor_data_symptom");
    // 为了进行关联分析,我们需要计算四种情况的患者数量(2x2列联表)
    // 1. A为真且B为真
    String queryA_and_B = String.format("SELECT COUNT(*) FROM tumor_data_symptom WHERE %s = true AND %s = true", symptomColumnA, symptomColumnB);
    long countA_and_B = (long) spark.sql(queryA_and_B).first().get(0);
    // 2. A为真且B为假
    String queryA_not_B = String.format("SELECT COUNT(*) FROM tumor_data_symptom WHERE %s = true AND %s = false", symptomColumnA, symptomColumnB);
    long countA_not_B = (long) spark.sql(queryA_not_B).first().get(0);
    // 3. A为假且B为真
    String query_not_A_B = String.format("SELECT COUNT(*) FROM tumor_data_symptom WHERE %s = false AND %s = true", symptomColumnA, symptomColumnB);
    long count_not_A_B = (long) spark.sql(query_not_A_B).first().get(0);
    // 4. A为假且B为假
    String query_not_A_not_B = String.format("SELECT COUNT(*) FROM tumor_data_symptom WHERE %s = false AND %s = false", symptomColumnA, symptomColumnB);
    long count_not_A_not_B = (long) spark.sql(query_not_A_not_B).first().get(0);
    // 将四种情况的分析结果组装成列表,方便前端进行可视化展示
    List<Map<String, Object>> finalResultList = new ArrayList<>();
    finalResultList.add(createAssociationMap(String.format("同时有'%s'和'%s'", symptomColumnA, symptomColumnB), countA_and_B));
    finalResultList.add(createAssociationMap(String.format("有'%s'但无'%s'", symptomColumnA, symptomColumnB), countA_not_B));
    finalResultList.add(createAssociationMap(String.format("无'%s'但有'%s'", symptomColumnA, symptomColumnB), count_not_A_B));
    finalResultList.add(createAssociationMap(String.format("均无'%s'和'%s'", symptomColumnA, symptomColumnB), count_not_A_not_B));
    spark.stop();
    return finalResultList;
}
// 辅助方法,用于创建症状关联分析的结果Map
private Map<String, Object> createAssociationMap(String groupName, long count) {
    Map<String, Object> map = new HashMap<>();
    map.put("group", groupName);
    map.put("count", count);
    return map;
}

基于大数据的脑肿瘤数据可视化分析系统文档展示

文档.png

💖💖作者:计算机编程小咖 💙💙个人简介:曾长期从事计算机专业培训教学,本人也热爱上课教学,语言擅长Java、微信小程序、Python、Golang、安卓Android等,开发项目包括大数据、深度学习、网站、小程序、安卓、算法。平常会做一些项目定制化开发、代码讲解、答辩教学、文档编写、也懂一些降重方面的技巧。平常喜欢分享一些自己开发中遇到的问题的解决办法,也喜欢交流技术,大家有技术代码这一块的问题可以问我! 💛💛想说的话:感谢大家的关注与支持! 💜💜 网站实战项目 安卓/小程序实战项目 大数据实战项目 深度学习实战项目