基于大数据的全国健康老龄化数据分析系统【python、Hadoop、spark、python毕业设计、python毕设项目、高分毕设项目、毕设、课设】

50 阅读6分钟

💖💖作者:计算机毕业设计小途 💙💙个人简介:曾长期从事计算机专业培训教学,本人也热爱上课教学,语言擅长Java、微信小程序、Python、Golang、安卓Android等,开发项目包括大数据、深度学习、网站、小程序、安卓、算法。平常会做一些项目定制化开发、代码讲解、答辩教学、文档编写、也懂一些降重方面的技巧。平常喜欢分享一些自己开发中遇到的问题的解决办法,也喜欢交流技术,大家有技术代码这一块的问题可以问我! 💛💛想说的话:感谢大家的关注与支持! 💜💜 网站实战项目 安卓/小程序实战项目 大数据实战项目 深度学习实战项目

@TOC

基于大数据的全国健康老龄化数据分析系统介绍

《基于大数据的全国健康老龄化数据分析系统》是一个专注于老龄化健康领域、深度融合大数据技术的综合性信息分析平台。本系统的核心技术架构以后端数据处理为重心,采用了业界主流的大数据解决方案:底层利用Hadoop分布式文件系统(HDFS)实现海量健康数据的可靠存储与管理,上层则借助Apache Spark高性能内存计算框架,特别是通过Spark SQL对结构化数据进行快速、复杂的查询与深度分析,充分发挥了大数据技术在数据处理和价值挖掘方面的优势。在应用层开发上,系统提供了双技术栈支持,开发者可选择基于Python语言的Django框架或基于Java语言的SpringBoot框架进行后端业务逻辑的实现,数据库统一采用MySQL进行数据持久化。前端界面则采用现代化的Vue.js框架进行构建,结合ElementUI组件库保证了用户操作的友好性和界面美观度,并通过强大的Echarts图表库将后台复杂的分析结果以直观、动态的可视化图表形式呈现给用户。系统功能模块设计完善,除了涵盖“我的信息”、“用户管理”、“系统公告”等基础管理功能外,其核心价值体现在四大数据分析模块:“健康风险分析”、“健康状况分析”、“医疗服务分析”和“睡眠健康分析”,这些模块能够基于“健康老龄化信息”模块采集的数据,为研究健康老龄化问题提供强有力的数据支持与决策参考。

基于大数据的全国健康老龄化数据分析系统演示视频

演示视频

基于大数据的全国健康老龄化数据分析系统演示图片

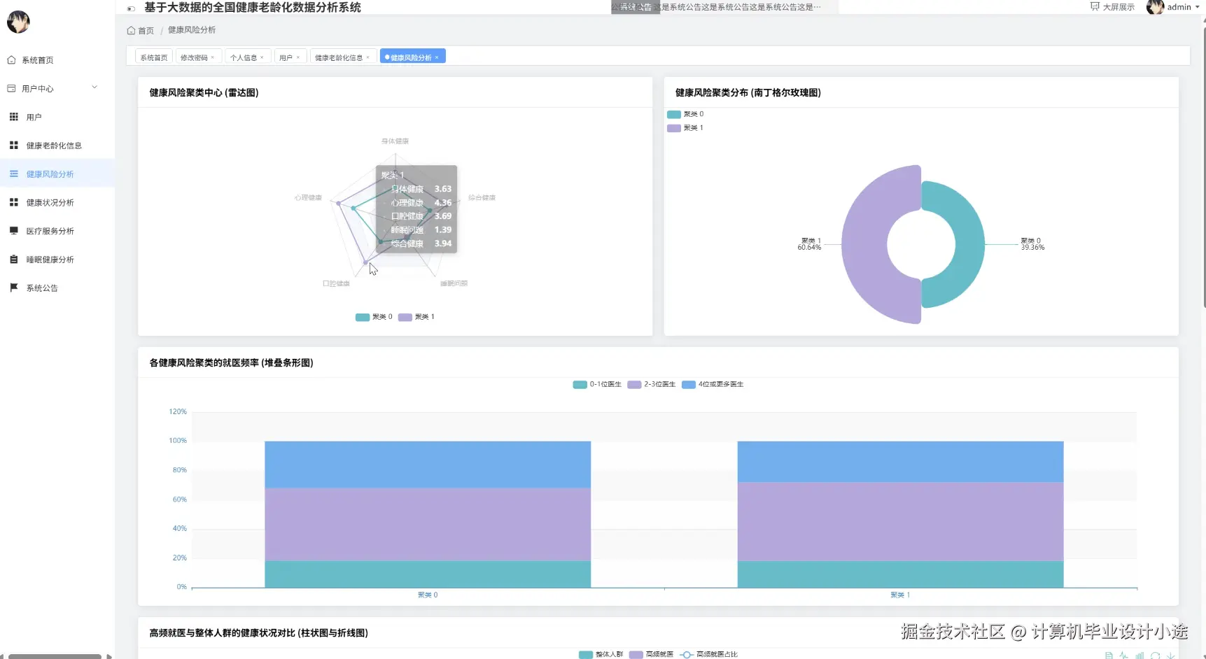
健康风险分析.png

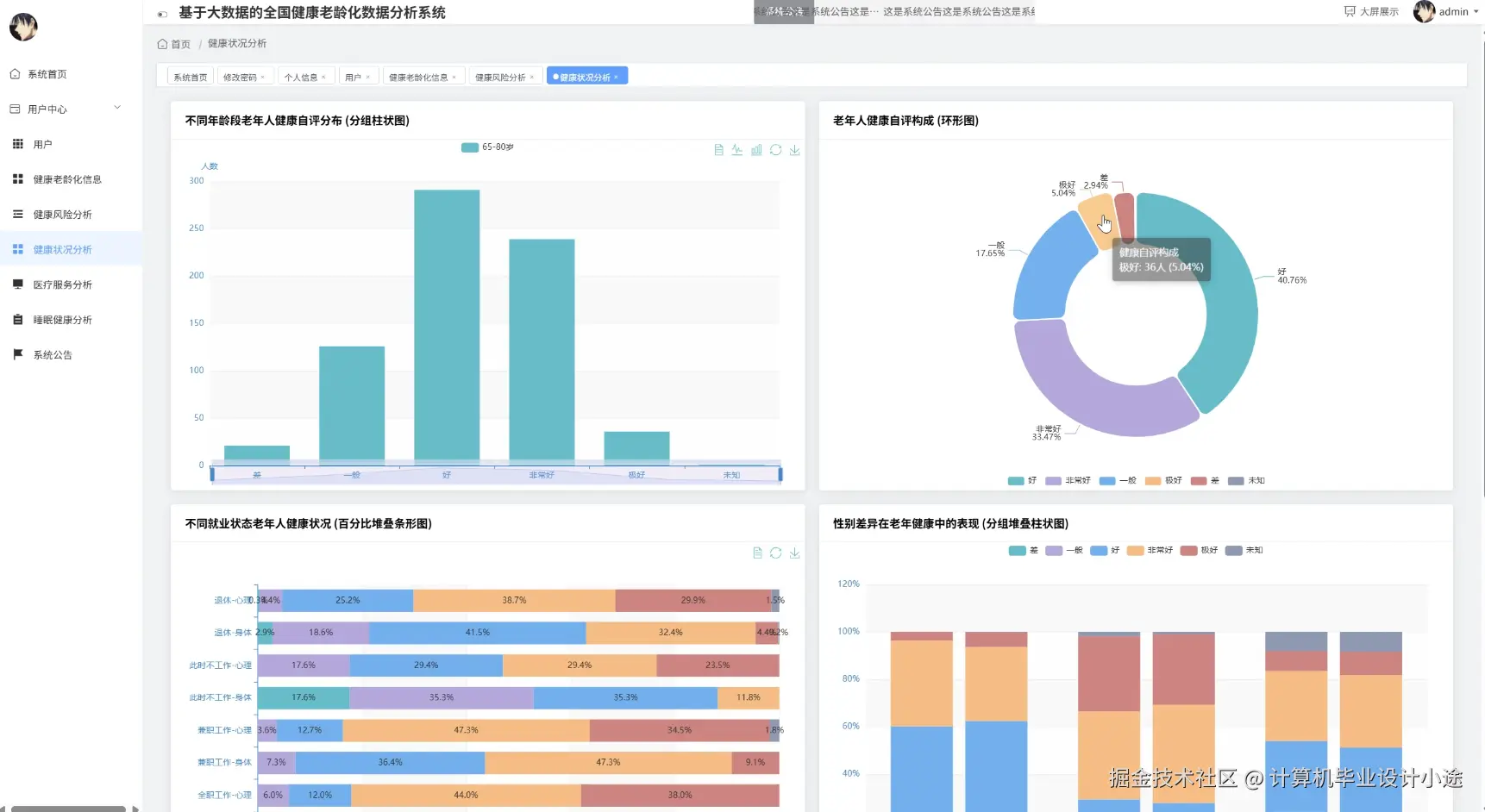
健康状况分析.png

数据大屏上.png

数据大屏下.png

睡眠健康分析.png

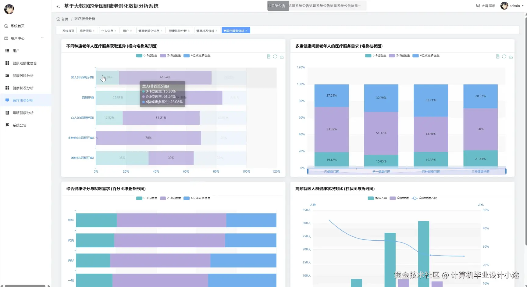
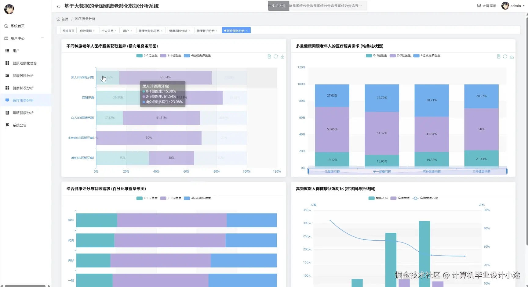
医疗服务分析.png

基于大数据的全国健康老龄化数据分析系统代码展示

from pyspark.sql import SparkSession
from pyspark.sql.functions import col, when, count, avg, round, countDistinct
# 初始化SparkSession,这是与大数据平台交互的入口
spark = SparkSession.builder \
    .appName("NationalHealthAgingDataAnalysis") \
    .master("local[*]") \
    .getOrCreate()
# 假设我们从HDFS加载了清洗后的健康数据为一个DataFrame,名为health_df
# health_df.show() # 包含字段: user_id, age, gender, region, has_hypertension, has_diabetes, bmi, annual_checkups
# 假设我们还有一份医疗服务使用记录的DataFrame,名为service_df
# service_df.show() # 包含字段: user_id, service_type, visit_date, region
# 以下为三个核心功能的后端处理函数实现
def analyze_health_risk(health_df):
    """
    核心功能一:健康风险分析
    根据年龄、慢性病情况等多个维度,计算不同风险等级的人群分布。
    """
    risk_analysis_df = health_df.withColumn("risk_level",
        when((col("age") > 75) & (col("has_hypertension") == 1) & (col("has_diabetes") == 1), "极高风险")
        .when((col("has_hypertension") == 1) & (col("has_diabetes") == 1), "高风险")
        .when((col("age") > 80) | (col("bmi") > 28), "中度风险")
        .when((col("has_hypertension") == 1) | (col("has_diabetes") == 1), "关注风险")
        .otherwise("低风险")
    )
    total_population = risk_analysis_df.count()
    risk_distribution = risk_analysis_df.groupBy("risk_level").agg(
        count("*").alias("population_count")
    )
    final_risk_report = risk_distribution.withColumn(
        "percentage",
        round((col("population_count") / total_population) * 100, 2)
    )
    # 为了方便前端Echarts展示,将结果转换为JSON格式
    # 这里的collect()操作会将分布式计算结果拉取到Driver节点
    result_json = final_risk_report.orderBy("population_count", ascending=False).toJSON().collect()
    return result_json
def analyze_health_status(health_df):
    """
    核心功能二:健康状况综合分析
    按不同区域,统计老年群体的平均年龄、平均BMI以及关键慢性病患病率。
    """
    status_summary_df = health_df.groupBy("region").agg(
        round(avg("age"), 1).alias("average_age"),
        round(avg("bmi"), 2).alias("average_bmi"),
        round(avg(when(col("has_hypertension") == 1, 1).otherwise(0)) * 100, 2).alias("hypertension_rate_percent"),
        round(avg(when(col("has_diabetes") == 1, 1).otherwise(0)) * 100, 2).alias("diabetes_rate_percent"),
        round(avg("annual_checkups"), 1).alias("avg_annual_checkups"),
        count("*").alias("total_records")
    )
    # 增加一个全国总体情况的统计行
    national_summary = health_df.agg(
        round(avg("age"), 1).alias("average_age"),
        round(avg("bmi"), 2).alias("average_bmi"),
        round(avg("has_hypertension") * 100, 2).alias("hypertension_rate_percent"),
        round(avg("has_diabetes") * 100, 2).alias("diabetes_rate_percent"),
        round(avg("annual_checkups"), 1).alias("avg_annual_checkups"),
        count("*").alias("total_records")
    ).withColumn("region", lit("全国")) # 使用lit函数添加常量列
    # 合并区域统计和全国统计
    final_status_report = status_summary_df.unionByName(national_summary)
    result_json = final_status_report.orderBy("total_records", ascending=False).toJSON().collect()
    return result_json
def analyze_medical_service_usage(service_df, health_df):
    """
    核心功能三:医疗服务使用分析
    分析不同年龄段的老年人对各类医疗服务的使用频率。
    """
    # 首先给用户打上年龄段标签
    health_with_age_group = health_df.select("user_id", "age").withColumn("age_group",
        when(col("age").between(60, 70), "60-70岁")
        .when(col("age").between(71, 80), "71-80岁")
        .when(col("age") > 80, "81岁以上")
        .otherwise("其他")
    )
    # 将服务记录表与带有年龄段的用户信息表进行连接
    merged_df = service_df.join(health_with_age_group, "user_id", "inner")
    # 按年龄段和服务类型进行分组统计
    service_usage_report = merged_df.groupBy("age_group", "service_type").agg(
        count("*").alias("visit_count"),
        countDistinct("user_id").alias("unique_users_count")
    )
    # 计算每个年龄段的总访问次数,用于后续计算服务占比
    total_visits_per_age_group = service_usage_report.groupBy("age_group").sum("visit_count").withColumnRenamed("sum(visit_count)", "total_visits")
    # 将占比信息合并回主报告
    final_service_report = service_usage_report.join(total_visits_per_age_group, "age_group", "inner")
    final_service_report_with_percentage = final_service_report.withColumn(
        "usage_percentage",
        round((col("visit_count") / col("total_visits")) * 100, 2)
    )
    result_json = final_service_report_with_percentage.orderBy("age_group", "visit_count", ascending=False).toJSON().collect()
    return result_json

基于大数据的全国健康老龄化数据分析系统文档展示

文档.png

💖💖作者:计算机毕业设计小途 💙💙个人简介:曾长期从事计算机专业培训教学,本人也热爱上课教学,语言擅长Java、微信小程序、Python、Golang、安卓Android等,开发项目包括大数据、深度学习、网站、小程序、安卓、算法。平常会做一些项目定制化开发、代码讲解、答辩教学、文档编写、也懂一些降重方面的技巧。平常喜欢分享一些自己开发中遇到的问题的解决办法,也喜欢交流技术,大家有技术代码这一块的问题可以问我! 💛💛想说的话:感谢大家的关注与支持! 💜💜 网站实战项目 安卓/小程序实战项目 大数据实战项目 深度学习实战项目