从被动救火到主动预警,用 Prometheus + Alertmanager 跑通告警闭环

573 阅读18分钟

前言

在上一篇 《从被动救火到主动预警,接入 Prometheus + Grafana 全流程》 中,我们已经讲了为什么要搭建监控系统,以及如何一步步把 Prometheus 和 Grafana 跑起来。 不过因为篇幅原因,有些部分当时还没展开。

上次结尾我们提到过,虽然导入的 Grafana 模板(比如官方模板 ID:4701)已经能展示很多基础指标,但这些图表大多是英文缩写、指标太多,第一次看会觉得信息量太大、有点“硬核”。

而在日常运维中,其实我们最关心的往往就几个关键指标:
CPU 使用率、内存占用、接口耗时、磁盘空间、网络流量……
这些才是能让我们快速判断系统是否健康的核心数据。

好在 Grafana 的仪表盘本质上只是一个 JSON 文件,我们完全可以自己动手改,把真正重要的指标挑出来,做成一个轻量化、中文化、符合自己业务习惯的看板。
这样既直观,也更实用。

当然,光有监控还不够。
要让监控真正发挥作用,还需要有告警机制来兜底——当系统出现异常时,能第一时间通过邮件、钉钉或企业微信主动通知我们。

所以这篇文章,就来收个尾:
我们会讲一下如何设计和调整自定义监控模板,以及如何配置属于自己的告警规则和通知通道,让监控系统真正“动”起来。


监控那么多指标,我们到底该盯哪些?

Prometheus 和 Grafana 一接上,最常见的做法就是去导入一些官方推荐的监控模板,比如:

  • 4701:JVM(Micrometer)监控模板,能看到内存、GC、线程等常规系统指标;
  • 11378:Spring Boot Statistics 模板,提供了 Spring Boot 应用级的全套监控项;
  • 12900:Micrometer JVM Dashboard 模板,针对 Micrometer 框架做了更详细的 JVM 数据展示。

这些模板确实挺全的,基本上我们想得到的系统和应用指标,它们都帮我们拉了一遍。
但问题也随之而来,我个人觉得主要有这三点:

  1. 全是英文字段,看起来很费劲
    什么 jvm_memory_used_bytesprocess_cpu_usagesystem_load_average_1m……
    不说小白,哪怕是开发老手,第一次上来看到这么一堆英文指标,也容易懵。
  2. 指标太多,不够聚焦
    模板里一页页图表,不同时间段、不同类型的折线图铺满整个大盘。
    如果我们想找个“当前 CPU 使用率”这种关键指标,反而得翻半天。
  3. 不贴合我们自己的业务习惯
    模板虽然通用,但跟我们具体的项目没啥“情感联系”。
    比如我们是做支付的,最关心的可能是下单成功率、支付接口耗时;
    模板却没这类内容,全靠自己动手加。

所以,用这些模板没问题,但想让它们真正服务于我们日常运维,还是得改。
我们要做的,是把这些“大而全”的仪表盘,瘦身成一个“小而精”的中文化业务看板。

真正的日常运维,其实就关心几个核心问题:
服务器吃紧了吗?接口卡了吗?数据库慢了吗?服务挂了没?

所以我这边把常见监控指标分了几类,按“我们什么时候真的会点开 Grafana 看一眼”的思路来划分:

1. 系统层:机器撑得住吗?

这部分主要是看服务器的基本状态,撑不住,再好的业务逻辑也跑不动。

  • CPU 使用率:有没有哪台机器 CPU 飙到 90%+,这是性能瓶颈的第一信号。
  • 内存占用:内存是否一直处在高位,有没有频繁 GC、OOM。
  • 磁盘空间:别忘了磁盘也是消耗品,满了会直接让服务挂掉。
  • 网络流量 / 错误率:有没有接口卡顿、掉包,或者出口流量异常突增。

一句话总结:机器健康,才有一切的可能性。

2. 接口层:请求顺不顺?

比如我是主后端开发,最关心的可能就是这一层了,特别是那些关键接口:

  • QPS(每秒请求数) :流量有没有明显变化,是否出现打满的风险。
  • 响应时间(P99 / 平均) :接口是不是变慢了,用户会不会卡住。
  • 错误率(5xx) :有没有突然报错变多,是代码问题还是下游出问题了。

尤其是下单、支付、注册这种关键路径,出点抖动就可能直接影响收入。
这类接口,一定要单独监控,别混在大盘里湮灭了。

3. 业务层:项目特有的指标

这部分就属于“别人家用不到,但你家必须盯”的那类指标了,比如:

  • 电商系统:今日下单数、支付成功率、新用户数;
  • 内容平台:笔记发布量、审核通过率、视频播放时长;
  • 游戏项目:抽卡次数、在线人数、道具消耗量;

这些指标在 Prometheus 默认是看不到的,一般都需要我们在代码里埋点,然后通过 MeterRegistry 或 Prometheus Client 主动上报。

但好处是 —— 它才是真正跟我们业务死死绑在一起的数据,能看得懂、用得上。

4. 组件层:中间件稳不稳?

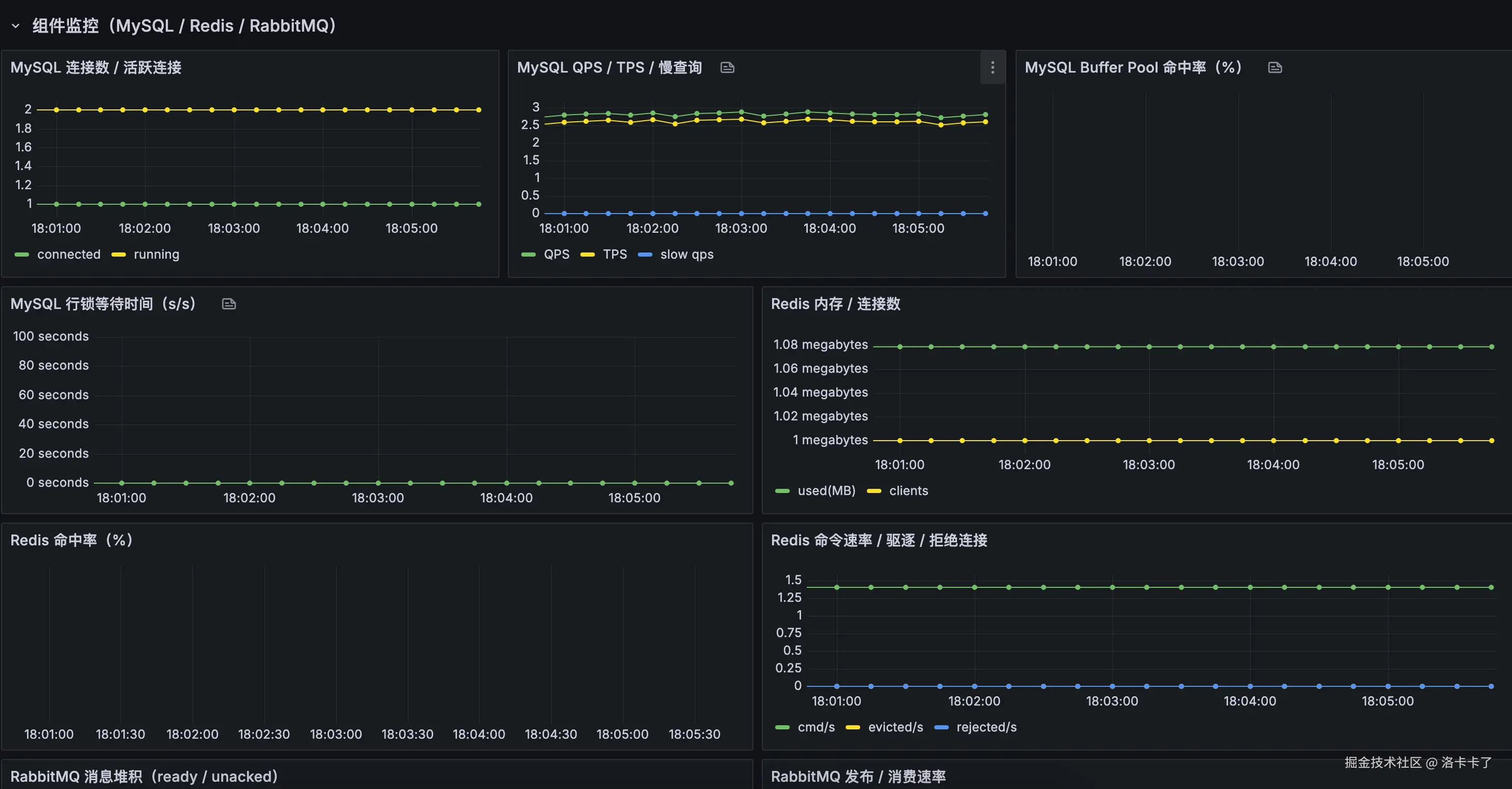
像 Redis、MySQL、RabbitMQ 这些“底层中坚力量”,一出问题就牵一发动全身,也建议单独关注它们的运行情况,比如:

  • Redis:连接数、内存占用、命中率;
  • MySQL:慢查询数、连接数、事务失败数;
  • 消息队列:堆积消息数、消费失败数。

这些一般通过官方 Exporter 就能采集,只是需要我们有意识地单独盯一下。

5. 实例健康:服务都活着吗?

这是最“底线”的指标了,比如:

  • 某个实例是否挂了(up 为 0);
  • 服务是否在不断重启;
  • 启动时间是否异常短(频繁挂又重启);

建议这类问题直接配告警,一挂就发消息,不需要等人去手动点开 Grafana 发现。

顺带一提:我们之前也讲过怎么自定义业务指标

在上一篇文章中,我们已经实现了 Prometheus 的业务指标埋点,比如订单数、支付成功率等。

这类指标展示是没问题的,但很多人可能也遇到一个小麻烦:

每加一个指标就要新建一个 Dashboard,久而久之满屏都是看板,
找个问题都得想半天:“是 Redis 出问题了?接口慢了?还是订单写不进去了?”

所以这篇我们就顺手把这个问题也解决掉——
把系统指标、接口指标、业务指标、组件指标,全都整合在一个统一大盘中展示。

这样一来,运维、开发、测试,甚至产品都能看一个看板,一眼就能看出当前系统是不是“健康的”。


如何自定义模板导入到 Grafana

前面我们说了那么多“到底该监控哪些指标”,那我们就可以自己动手整一个自己需要的监控大盘了。

我这边根据我们刚才分类的几大类指标(系统层、接口层、业务层、组件层、实例健康)写了一个简单的自定义监控模板 Demo,方便大家直接使用或按需修改。

主要内容包括:

  • 系统层:CPU 使用率、内存占用、磁盘使用情况、网络流量等;
  • 接口层:QPS、响应时间(P95)、错误率(5xx);
  • 业务层:下单数、支付成功率等(这些是我在 Micrometer 里手动埋的点);
  • 组件层:Redis 命中率、MySQL 慢查询数等;
  • 实例健康:up 状态、重启频率等基本可用性检测;

点击访问 JSON 模板文件

有了上面的 JSON 模板之后,我们就可以在 Grafana 里一键导入,直接生成我们自己的监控大盘。

第一步:进入 Dashboards 页面

打开我们的 Grafana 后台,点击左侧菜单栏的 Dashboards,如下图:

image.png

第二步:点击右上角的 “New” ➝ 选择 “Import”

进入 Dashboards 页面后,在页面右上角找到那个 “New” 按钮,点击它会弹出下拉框,选择里面的 “Import”

第三步:导入模板内容

Grafana 提供两种方式导入:

  • 方法一:直接复制粘贴我们上面提到的 prometheus.json 的内容;
  • 方法二(推荐) :点击 “Upload JSON file”,直接上传刚才下载的模板文件。

image.png

第四步:选择 Prometheus 数据源

导入模板后,Grafana 会让我们选择一个数据源。这里选择我们之前配置好的 Prometheus 数据源(一般叫 Prometheus,也可以是我们自定义的名字)。

image.png

然后点击 “Import” 就完成啦!

导入完成后,我们就能看到这样的效果:

image.png

image.png

image.png

image.png

整个看板一目了然,展示的都是我们真正关心、第一时间想看到的关键指标,不管是系统、接口、业务还是组件,都能一眼掌握当前运行情况,排查问题也更有方向感了。


监控报警怎么做?我们先了解整体逻辑

在上文中,我们已经配置好了 Prometheus 和 Grafana,能看到各种系统指标和业务指标了。但这只是「可视化」,真正的监控系统,还需要能主动告诉我们哪里出了问题 —— 也就是报警机制。

我们整体的报警流程分为三步:

  1. 定义规则
    首先要明确:什么样的情况算是异常?比如:

    • CPU 使用率超过 90%,并且持续 2 分钟;
    • 接口错误率高于 10%;
    • 业务指标异常为 0,比如下单数或支付成功数;
      这些条件就是我们需要定义的「报警规则」,通常写在 Prometheus 的 rules.yml 文件里。
  2. 触发告警
    Prometheus 会周期性地计算这些规则,如果发现条件被满足,就会生成告警事件,并发送给 Alertmanager

  3. 通知接收人
    Alertmanager 收到告警后,会根据配置好的「通知策略」,将告警发送到我们设定的渠道,比如:

    • 邮件 / 企业微信 / 钉钉 / 飞书等;
    • 或是自定义 webhook 接口,推送到我们的内部告警系统。

大概的流程如下:

Untitled diagram-2025-10-16-101443.png

流程说明

  1. Prometheus 定期拉取系统、接口、业务等所有指标(不管有没有报警)
  2. 根据我们写好的 rules.yml 中的报警规则(比如 CPU > 90% 且持续 2 分钟)做实时判断;
  3. 如果不满足条件就继续轮询;满足条件时,就会生成告警事件
  4. 事件会被 发送给 Alertmanager
  5. Alertmanager 再根据配置判断要不要通知(比如是否处于静默期?要通知哪个人?什么渠道?)
  6. 最后,通过我们设定的方式把告警发出去,让相关人第一时间知道出问题了。

配置rule报警规则

在配置 Prometheus 的报警规则之前,我们建议先把整体的目录结构规划好,这样后续的维护会更清晰、也更方便多人协作。

我们可以在项目根目录下准备一个 docker-compose.yml 文件用于一键启动所有监控相关的组件,比如 Prometheus、Grafana、Alertmanager、MySQL、Redis 等。同时,可以把 Prometheus 用到的报警规则单独放在一个 rule/ 目录下,方便分类管理。

整个项目目录结构大致如下:

.
├── alertmanager/          # Alertmanager 配置目录
├── app/                   # 应用服务目录(Spring Boot 项目等)
├── docker-compose.yml     # Docker Compose 启动入口
├── grafana/               # Grafana 配置目录
├── mysql/                 # MySQL 配置目录
├── mysql_exporter/        # MySQL 监控 Exporter
├── prometheus/            # Prometheus 主程序配置
└── rule/                  # Prometheus 报警规则文件目录
    ├── business.rules.yml      # 业务类报警(如下单失败率、支付成功率等)
    ├── system.rules.yml        # 系统层指标报警(CPU、内存、磁盘等)
    ├── component.rules.yml     # 中间件相关报警(Redis、MySQL、MQ 等组件)
    └── instance.rules.yml      # 实例通用报警(服务挂掉、up=0 等基础可用性检测)

其中,rule/ 目录是我们自定义的,用来放置 Prometheus 的 .yml 格式报警规则文件。

至于为什么要拆分多个 rule 文件?
主要是为了后期维护更方便。比如我们写了很多报警规则,分散在一个大文件里非常难找。如果按照“业务指标”、“系统资源”、“中间件组件”、“实例通用”这几类来拆分,每类一个文件,后期要新增或修改某类规则就能快速定位到对应的文件。

在前面我们说了要针对不同类型的监控项(业务、系统、组件、实例)分别编写对应的报警规则文件。那么在 Prometheus 中,报警规则必须以一个固定的格式来写,否则 Prometheus 是不会识别的。

我们以一个业务报警为例,比如 “订单失败率过高”,真实写法应该长这样:

groups:
  - name: business-rules
    rules:
      - alert: OrderFailRateHigh
        expr: sum(rate(order_fail_count_total[1m])) / sum(rate(order_total_count_total[1m])) > 0.2
        for: 1m
        labels:
          severity: warning
          category: business
        annotations:
          summary: "订单失败率过高"
          description: "订单失败率超过 20%,请检查支付/库存等模块。"

我们来解释一下这段配置是怎么写的:

  • groups: 表示规则组,一个规则文件里可以有多个组。

  • name: 给这个规则组起个名字,建议和文件名保持一致,比如 business.rules.yml 就叫 business-rules

  • rules: 这个组下可以有多个具体的报警规则。

  • 每条规则都需要写:

    • alert: 报警的名字,比如 “OrderFailRateHigh”,建议用驼峰风格,简洁清晰。
    • expr: 触发报警的 PromQL 表达式,这里就是“订单失败率超过 20%”的意思。
    • for: 条件持续多久才触发报警,避免瞬时波动误报。
    • labels: 自定义标签,比如报警等级(warning、critical)或报警类型(business、system)。
    • annotations: 给报警加点说明文字,summary 是标题,description 是详细描述,会显示在告警信息里。

注意:
前面我们举的一些规则示例是单条规则体,为了方便讲解。但真正写入 .yml 文件时,一定要遵守 groups -> rules -> alert 这一层级结构,否则 Prometheus 会报错或者直接忽略这条规则。

我们已经搞清楚了一条报警规则该怎么写,那接下来就来看看 不同类型的报警场景,我们分别该怎么配置这些规则

业务类报警(business.rules.yml

这类规则主要用来监控核心业务流程是否异常,比如下单失败、支付异常等。下面这个规则是“订单失败率超过 20%”的报警示例:

groups:
  - name: business-rules
    rules:
      - alert: OrderFailRateHigh
        expr: sum(rate(order_fail_count_total[1m])) / sum(rate(order_total_count_total[1m])) > 0.2
        for: 1m
        labels:
          severity: warning
          category: business
        annotations:
          summary: "订单失败率过高"
          description: "订单失败率超过 20%,请尽快排查支付或库存等关键模块。"

说明:

  • 这个规则会在连续 1 分钟内失败率超过 20% 时触发。
  • 我们假设业务代码中已经通过 Micrometer 埋了 order_total_count_totalorder_fail_count_total 两个指标。

系统类报警(system.rules.yml

系统类的报警规则主要是监控服务器自身的基础资源,比如 CPU、内存和磁盘。如果这些资源使用率过高,服务很容易出现卡顿甚至崩溃,所以这些指标属于最基础也最关键的一类。

groups:
  - name: system-rules
    rules:
      - alert: HighCpuUsage
        expr: avg(rate(node_cpu_seconds_total{mode!="idle"}[1m])) by (instance) > 0.9
        for: 2m
        labels:
          severity: warning
          category: system
        annotations:
          summary: "CPU 使用率过高"
          description: "{{ $labels.instance }} 的 CPU 使用率超过 90%。"

      - alert: HighMemoryUsage
        expr: (1 - (node_memory_MemAvailable_bytes / node_memory_MemTotal_bytes)) > 0.9
        for: 2m
        labels:
          severity: warning
          category: system
        annotations:
          summary: "内存使用率过高"
          description: "{{ $labels.instance }} 的内存使用率超过 90%。"

      - alert: DiskUsageHigh
        expr: (1 - (node_filesystem_avail_bytes{fstype!~"tmpfs|overlay"} / node_filesystem_size_bytes{fstype!~"tmpfs|overlay"})) > 0.9
        for: 2m
        labels:
          severity: warning
          category: system
        annotations:
          summary: "磁盘使用率过高"
          description: "{{ $labels.instance }} 的磁盘使用率超过 90%。"

说明一下:

1. CPU 使用率报警(HighCpuUsage)

  • PromQL 逻辑:计算过去 1 分钟内每台服务器 CPU 的非空闲时间占比;
  • 触发条件:如果平均 CPU 使用率超过 90%,并持续 2 分钟以上,就触发告警;
  • 用途:服务器 CPU 跑满会导致系统卡顿或服务响应变慢,这条告警可以第一时间发现。

** 2. 内存使用率报警(HighMemoryUsage)**

  • PromQL 逻辑:通过 MemAvailable / MemTotal 来计算剩余内存比例;
  • 触发条件:内存使用率超过 90%,并持续 2 分钟就报警;
  • 用途:内存占用过高容易导致 OOM(内存溢出),服务被系统强制杀死,这种情况必须预警。

3. 磁盘使用率报警(DiskUsageHigh)

  • PromQL 逻辑:用可用空间除以磁盘总大小,排除掉临时分区(如 tmpfsoverlay);
  • 触发条件:磁盘使用率超过 90%,并持续 2 分钟触发告警;
  • 用途:磁盘快满会导致日志无法写入、数据库无法落盘,最终可能直接导致服务中断。

组件类报警(component.rules.yml

这类规则用来监控依赖的中间件组件,比如 Redis、MySQL、MQ 等是否正常运行。

下面是一个 Redis 挂掉的报警规则:

groups:
  - name: component-rules
    rules:
      - alert: RedisDown
        expr: redis_up == 0
        for: 1m
        labels:
          severity: critical
          category: component
        annotations:
          summary: "Redis 服务异常"
          description: "Redis 连接不上或服务宕机,请检查实例是否存活。"

说明:

  • redis_up 是 Redis exporter 提供的指标,值为 1 表示正常,为 0 表示挂了。
  • 如果挂掉超过 1 分钟,就触发报警。

实例类报警(instance.rules.yml

这类规则是用来判断服务实例是否还在运行,比如服务突然挂掉、被 kill 掉了等等。

最常用的就是通过 Prometheus 的 up 指标来判断:

groups:
  - name: instance-rules
    rules:
      - alert: InstanceDown
        expr: up == 0
        for: 1m
        labels:
          severity: critical
          category: instance
        annotations:
          summary: "实例存活检测失败"
          description: "{{ $labels.instance }} 实例无法连接,可能已经挂掉或被重启。"

说明:

  • up 是 Prometheus 默认抓到的存活指标,1 表示在线,0 表示不在线。
  • 如果某个实例连续 1 分钟没有被 Prometheus 抓到,就会被认为挂了。

以上就是四类报警规则的典型写法,格式都一致,只是关注的维度不同。我们其实可以根据自己的服务实际情况,把这些规则扩展或细化,比如:

  • 添加 P95 响应时间的报警;
  • 检测 JVM GC 时间是否异常;
  • 组件连接数是否过多等。

怎么让 Prometheus 加载这些报警规则?

前面我们已经把 business.rules.ymlsystem.rules.yml 等报警规则都写好了,但 Prometheus 默认是不会自动去加载这些规则文件的,我们还需要在主配置文件 prometheus.yml 中,把这些规则“声明”进去

写法一:一条一条写明白

prometheus.yml 中增加如下配置:

rule_files:
  - "rule/business.rules.yml"
  - "rule/system.rules.yml"
  - "rule/component.rules.yml"
  - "rule/instance.rules.yml"

这种方式比较清晰,适合报警规则数量不多的项目。后期如果文件多了、变动频繁,也可以用通配符的写法。

写法二:用通配符统一引入

rule_files:
  - "/etc/prometheus/rule/*.yml"

上面这种方式表示“把 /etc/prometheus/rule/ 目录下所有 .yml 文件都加载进来”,不管是业务报警还是系统报警都能一起加载,方便管理。

但这里有一个重点:比如我们用的是 Docker 启动 Prometheus,那么容器里的路径 /etc/prometheus/rule/ 是需要做映射的。

Docker 启动 Prometheus 时的挂载方式

假设我们在主机上的规则目录是 /opt/monitor/rule/,那我们在 docker-compose.yml 里要这么写:

prometheus:
  image: prom/prometheus:latest
  container_name: prometheus
  volumes:
    - ./prometheus/prometheus.yml:/etc/prometheus/prometheus.yml
    - /opt/monitor/rule:/etc/prometheus/rule
  ports:
    - "9090:9090"
  restart: always
  networks:
    - monitor-net

这样写之后,Prometheus 容器内部就能访问到 /etc/prometheus/rule/*.yml 路径下的所有规则文件了。

  • 如果我们希望灵活加载所有规则文件,推荐用通配符方式配合 volume 挂载;
  • 如果我们规则文件较少,也可以在 prometheus.yml 中一条一条列出来,管理更清晰;
  • 无论哪种方式,记得重启 Prometheus 容器生效,或者执行热加载接口(后面讲 Alertmanager 的时候我会顺带介绍);

怎么验证规则加载成功?支持热加载吗?

报警规则写完之后,我们需要让 Prometheus 加载这些规则并启动起来。

第一步:重启 Prometheus,让规则生效

如果我们是用 Docker 启动的 Prometheus,最直接的方式就是重启容器。命令如下:

docker compose down
docker compose up -d

等容器重新启动后,我们可以打开 Prometheus 的 Web 页面:

http://43.142.149.91:9090/

点击顶部导航栏里的 Status → Rules,就可以看到当前加载进来的所有报警规则了。

如果我们能在页面中看到我们自己写的 business.rules.ymlsystem.rules.yml 等规则内容,就说明已经加载成功了。

image.png

(可选)开启热加载:每次改规则都要重启太麻烦?

有时候我们可能会频繁地调整报警逻辑,比如:

  • 某个指标波动太大,想把阈值从 80% 改成 90%
  • 新增一个业务指标,想马上生效

这种场景下,如果每次都要 docker compose down && up,显然太重了。

Prometheus 实际上是支持“热加载”的,也就是我们改完规则文件后,不用重启容器,只要“通知”它重新加载一次就行了

怎么开启 Prometheus 的热加载功能?

我们只需要在启动参数里加上这一句:

command:
  - '--config.file=/etc/prometheus/prometheus.yml'
  - '--web.enable-lifecycle'

如果我们用的是 docker-compose.yml,就在 Prometheus 的配置里加上这个 command 配置项即可。

然后重新启动 Prometheus(只需要加这一次):

docker compose down
docker compose up -d

热加载怎么用?

以后每次我们改了规则文件,只要执行这个命令即可:

curl -X POST http://localhost:9090/-/reload

这条命令会告诉 Prometheus:“我改规则了,请重新加载一下”。几乎是秒级生效,非常方便。

如果我们在宿主机外部执行,需要把 localhost 改成我们自己机器的 IP,比如:

curl -X POST http://43.142.149.91:9090/-/reload

小结一下:

  • 初次部署时,用 docker compose up -d 启动加载规则;
  • 如果不改规则,不用动;
  • 如果经常调整规则,推荐开启热加载功能,避免每次重启容器。

接下来,我们就来配置报警通知,让告警信息真正能“推送”到我们手里。

常见现象:有的规则状态是 UNKNOWN?

当我们打开 Prometheus 页面,点击 Status → Rules 后,可能会看到类似下图的界面:

image.png

我们会注意到:

  • system-rules 中的几条报警规则(比如 HighCpuUsage、HighMemoryUsage)状态显示为 OK,说明这些规则已经执行过,并且当前没有触发报警;
  • business-rulescomponent-rulesinstance-rules 中的规则,状态却是 UNKNOWN,而且 last run never,也就是这些规则还从来没跑过。

这是不是说明配置错了?

不一定。这个情况很常见,也正常,尤其是在我们刚部署完 Prometheus、或者这些指标数据还没上报的时候。

出现 UNKNOWN 的常见原因包括:

  1. 这些指标还没有数据:
    比如我们写了一个 Redis QPS 的报警规则,但此时 Redis Exporter 没启动,Prometheus 里根本没有对应的 redis_ops 相关指标,那这个规则就无法执行。

  2. 服务还没有运行过:
    比如业务系统还没产生订单数据,那 order_total_countorder_fail_count 都是空的,自然不会去触发报警计算。

  3. Prometheus 才刚启动,还没轮到这条规则执行:
    每条规则都是按固定时间间隔(默认 1 分钟)去跑的,刚启动时有可能还没到时间。

那该怎么办呢?

我们可以这样判断:

  • 如果我们确认组件已经运行,Exporter 也已经部署,并且 Prometheus 已经正常采集到对应的指标,那么可以稍等 1-2 分钟刷新页面看看,状态通常会从 UNKNOWN → OK 或 Firing;

  • 如果长时间都是 UNKNOWN,可以打开 Prometheus 的 Graph 页面,搜索我们规则里的指标名,比如:

    rate(order_fail_count_total[1m])
    

    如果查询结果是空的,说明这个指标目前确实没有数据,那就需要检查服务是否上报、Exporter 是否接入成功。

总结一下:

  • OK:规则已生效,当前状态正常;
  • Firing:规则触发了,正在报警;
  • UNKNOWN:规则还没执行,或者执行失败,常见于初次部署或指标缺失。

我们不需要为每个 UNKNOWN 都紧张,观察一下具体指标是否上报,耐心等一分钟后刷新即可判断是否是正常情况。


Alertmanager 报警

我们前面写了很多报警规则,比如“CPU 超过 90%”、“Redis QPS 低于阈值”等,这些规则一旦被触发,Prometheus 确实能检测出来,但它自己是不会发通知的

比如我们不会突然收到一条短信说“你的服务器 CPU 爆了”,也不会在微信或钉钉上收到提醒。

那谁来负责发这些通知呢?这就是 Alertmanager 的工作。

Alertmanager 是干什么的呢?

我们可以这么理解:

  • Prometheus 只负责“判断是否报警”,就像医生发现了病情;
  • Alertmanager 负责“通知相关人”,就像护士打电话告诉病人家属或者医院处理系统。

它的职责包括:

  • 接收 Prometheus 发来的报警;
  • 把报警做进一步处理(分组、去重、抑制);
  • 最终通过我们配置的方式(邮件、钉钉、微信、飞书、PagerDuty、Webhook 等)把消息推送出去。

整体流程是怎样的?

用一句话总结来说:

Prometheus 根据规则判断触发报警 → 通过 HTTP 把报警推给 Alertmanager → Alertmanager 根据配置决定发给谁、怎么发。

也就是说,Prometheus 并不是“直接发通知”,而是“转发给 Alertmanager”,由 Alertmanager 负责最后一步。

Prometheus 和 Alertmanager 是分开的服务

默认情况 Prometheus 并不会带有 Alertmanager,它们是两个独立的服务,我们就需要:

  1. 单独启动 Alertmanager(可以通过 Docker 或二进制方式);
  2. 在 Prometheus 的配置文件 prometheus.yml 中,指定 Alertmanager 的地址;
  3. 在 Alertmanager 的配置文件中,定义“接收到哪些报警,怎么发给谁”。

接下来,我们就会一步步来搭建 Alertmanager,并配置最基础的告警通知(比如控制台日志、钉钉、企业微信、飞书等)。

让报警真正能“吵醒人”,而不是只停留在 Prometheus 网页上。

Alertmanager 是怎么配置的?

Alertmanager 启动时会读取一个配置文件(一般叫 alertmanager.yml),这个文件里主要定义了:

  • 接收到报警后如何分组(比如根据 service、severity 分组)
  • 是否需要做去重、抑制(比如不要重复发相同的报警)
  • 最关键的:怎么通知到人(通过什么方式、发给谁)

常见的通知方式有哪些呢?

Alertmanager 默认就支持很多种通知方式,比如:

  • 钉钉
  • 飞书
  • 企业微信
  • 邮件
  • Slack
  • Webhook(比如我们接入自己的报警平台)

我们下面以钉钉为例,讲一下怎么配置。

钉钉通知配置示例

假设我们有一个钉钉群,群里配置了“自定义机器人”,并拿到了一个 webhook 地址,比如:

https://oapi.dingtalk.com/robot/send?access_token=xxxxxx

那我们可以在 alertmanager.yml 里这样配置:

global:
  resolve_timeout: 5m

route:
  group_by: ['alertname']   # 相同 alertname 的告警分到一组
  group_wait: 10s
  group_interval: 30s
  repeat_interval: 1h       # 相同的告警,至少间隔 1 小时才重复发
  receiver: 'dingding-notify'  # 默认的通知方式

receivers:
  - name: 'dingding-notify'
    webhook_configs:
      - url: 'https://oapi.dingtalk.com/robot/send?access_token=你的token'
        send_resolved: true   # 告警恢复时也发送通知

这个配置意思是:

  • 所有报警默认都走 dingding-notify
  • dingding-notify 使用的是钉钉的 webhook;
  • 当报警恢复时也会发送一条“恢复通知”。

钉钉机器人默认是不支持 markdown 格式的,所以建议搭配一个中间服务来美化消息(后面可以讲怎么做)。

其他通知方式也类似

其实,Alertmanager 支持的通知方式,配置方法都差不多,只是换个配置字段而已:

飞书通知(用 webhook):

receivers:
  - name: 'feishu-notify'
    webhook_configs:
      - url: 'https://open.feishu.cn/open-apis/bot/v2/hook/你的token'

企业微信:

receivers:
  - name: 'wechat-notify'
    webhook_configs:
      - url: 'https://qyapi.weixin.qq.com/cgi-bin/webhook/send?key=你的key'

邮箱:

receivers:
  - name: 'email-notify'
    email_configs:
      - to: 'your@email.com'
        from: 'alert@yourdomain.com'
        smarthost: 'smtp.yourdomain.com:587'
        auth_username: 'alert@yourdomain.com'
        auth_password: '授权码/邮箱密码'

说明:邮箱配置比较繁琐,涉及 SMTP 发件服务器和鉴权,适合已经有企业邮箱系统的情况。

那配置好后怎么办?

我们只需要:

  1. alertmanager.yml 放到对应的容器挂载目录下;
  2. 修改 docker-compose.yml 启动 Alertmanager 服务;
  3. 在 Prometheus 的配置文件里,指定 Alertmanager 的地址:
alerting:
  alertmanagers:
    - static_configs:
        - targets:
            - 'alertmanager:9093'

这样,Prometheus 一旦触发告警,就会把报警信息推送到 Alertmanager,然后再由 Alertmanager 发送到我们配置的钉钉、飞书、邮箱等等。

后面如果我们有多个接收人、多个服务(比如不同服务走不同钉钉群),也可以配置多个 receiver 并通过 route 做路由控制,我们后面可以专门写一章来讲解这个。


我们来测试下:用 QQ 邮箱接收报警通知

报警规则写完后,光在 Prometheus 页面里看到还不够,我们更关心的是:出问题的时候,系统能不能第一时间通过邮件、钉钉、微信这些方式把告警通知我们。

那我们就先从最基础、最通用的 —— QQ 邮箱报警通知 开始配置。

一、准备工作:开启 QQ 邮箱的 SMTP 发信功能

Prometheus 的告警发送是由 Alertmanager 这个组件来完成的,而 Alertmanager 本质上就是个“通知分发器”,我们要告诉它怎么去发邮件,它才能帮我们把消息转出去。

步骤如下:

  1. 登录 QQ 邮箱:mail.qq.com
  2. 点右上角「设置」>「账户」
  3. 拉到底,找到「POP3/IMAP/SMTP/Exchange/CardDAV/CalDAV服务」那一栏
  4. SMTP服务开启
  5. 开启后会生成一个“授权码”字符串,这就是我们后面要用的发信密码

注意哦:这个授权码不是 QQ 登录密码,而是用于程序发信的专用密码,只展示一次,记得复制保存!

二、Alertmanager 邮箱通知配置示例(完整配置)

然后我们来配置 alertmanager.yml 文件,让它支持发邮件。内容如下:

global:
  smtp_smarthost: 'smtp.qq.com:587'           # SMTP 服务地址 + 端口
  smtp_from: 'luokakale@qq.com'              # 发件人(我们自己的 QQ 邮箱)
  smtp_auth_username: 'luokakale@qq.com'     # 登录账号
  smtp_auth_password: '*********'      # 上一步获取的授权码

route:
  receiver: 'email'
  group_wait: 10s              # 首次等待 10 秒再发送(防止瞬时抖动)
  group_interval: 30s          # 同组告警间隔时间
  repeat_interval: 30m         # 同一条告警 30 分钟内最多发一次

receivers:
  - name: 'email'
    email_configs:
      - to: 'luokakale@qq.com'   # 接收人(可以写成我们自己的邮箱或团队邮箱)
        send_resolved: true      # 告警恢复时也发通知

三、挂载 Alertmanager 服务(Docker 方式)

比如我们是用 docker-compose.yml 来部署监控系统的,可以像下面这样配置 Alertmanager 服务:

alertmanager: 
    image: prom/alertmanager:latest
    container_name: alertmanager
    ports:
      - "9093:9093"
    volumes:
      - ./alertmanager/alertmanager.yml:/etc/alertmanager/alertmanager.yml
    restart: always
    networks:
      - monitor-net

把我们写好的 alertmanager.yml 放到 ./alertmanager 目录下,确保路径和挂载位置一致。

四、Prometheus 告诉它去哪发报警

记得在 prometheus.yml 里加上以下内容,告诉 Prometheus 报警要发给谁:

alerting:
  alertmanagers:
    - static_configs:
        - targets: ['alertmanager:9093']

这里的 alertmanager 就是容器名,端口默认是 9093

五、快速验证:写一个假报警测试一下

我们可以在任意一个 .rules.yml 文件中加入一个测试用的报警规则:

groups:
  - name: test
    rules:
      - alert: AlwaysFiring
        expr: vector(1)
        for: 10s
        labels:
          severity: warning
        annotations:
          summary: "测试邮件报警"
          description: "这个是用来测试邮件通知功能的报警规则"

然后执行:

docker compose down
docker compose up -d

等我们把 Prometheus、Alertmanager 和邮箱配置都搞定之后,执行 docker compose up -d 启动服务,然后静静等待十几秒。

如果前面的报警规则命中了,比如我们设置了“内存使用率超过 90%”的规则,那我们应该就能在邮箱里收到一封报警邮件。

像我这里就成功收到了报警通知邮件:

image.png

这说明我们整个监控报警链路已经跑通了:

此外,我们也可以直接打开 Alertmanager 页面查看告警情况,默认地址是:

http://localhost:9093

在这个页面中,我们可以看到最新出现的告警,比如 InstanceDown(服务实例宕机)、RedisQpsLow(Redis QPS 过低)等,非常方便调试和验证。

image.png

  • Redis 探针的 QPS 过低触发了 RedisQpsLow 告警
  • 演示用的 AlwaysFiring 告警也一并展示了出来
  • 告警都按照我们配置的方式,发到了 email 接收器上

这说明我们的整个监控报警链路已经跑通了:

  1. Prometheus 成功采集到指标数据
  2. 自定义的报警规则被触发
  3. Alertmanager 正确接收到了告警信息
  4. 并通过配置的方式,把告警推送到了邮箱

如果是集群部署,该怎么配置?

如果我们的服务是多实例、集群部署的,那监控配置也要跟着做一些调整:

  • exporter 要部署在每台机器上,比如我们要监控多台服务器的资源情况,那每台服务器上都要跑一个 node_exporter,这样 Prometheus 才能采集到每个节点的 CPU、内存、磁盘等信息。

  • Prometheus 的 scrape_configs 要配置多个 job 或多个 target,确保能抓到所有机器或服务的指标。例如:

    scrape_configs:
      - job_name: 'node'
        static_configs:
          - targets: ['192.168.1.10:9100', '192.168.1.11:9100']
      - job_name: 'app'
        static_configs:
          - targets: ['192.168.1.10:8080', '192.168.1.11:8080']
    
  • 如果服务是容器化部署在 Kubernetes 或 Docker Swarm 上,可以通过服务发现(如 k8s_sd_config、file_sd_config)自动发现目标,不用手动写死 IP。

  • 报警规则中可以使用 instancejob 维度进行聚合,比如可以用 by(instance) 来观察单台机器的状态,或者用 by(job) 看服务整体的表现。

简单来说:集群模式下,我们要监控的对象多了,Prometheus 就要配置更多的采集目标,报警规则也要考虑到多个实例的聚合、分组。只要这个思路清楚了,配置起来并不难,后面有时间我搭建一个集群服务来写一篇集群搭建的思路分享一下哈。


项目结构说明(附录)

为了便于同学一起交流学习,下面是我在本次项目中的目录结构,整体如下:

.
├── alertmanager/           # Alertmanager 配置目录
   └── alertmanager.yml    # 告警路由和通知渠道配置文件
├── app/                    # 我们自己的 Java 项目(业务服务)
├── docker-compose.yml      # 整体服务编排配置
├── grafana/                # Grafana 配置目录
   └── data/               # 持久化数据目录
├── mysql/                  
   ├── conf.d/             # MySQL 配置文件目录
   └── data/               # MySQL 持久化数据目录
├── mysql_exporter/         # 监控 MySQL 的 exporter(暂未配置)
├── prometheus/             
   └── prometheus.yml      # Prometheus 主配置文件
└── rule/                   # Prometheus 告警规则目录
    ├── business.rules.yml      # 业务类报警规则(如订单失败率)
    ├── component.rules.yml     # 中间件报警(如 Redis、MySQL)
    ├── instance.rules.yml      # 实例级别报警(如 up=0)
    ├── system.rules.yml        # 系统资源报警(CPU、内存等)
    └── test.rules.yml          # 自定义测试用规则

docker-compose.yml(服务编排文件)

下面是我们这套 Prometheus + Alertmanager + Grafana 的服务组合的 docker-compose 文件示例:

services:
  prometheus:
    image: prom/prometheus:latest
    container_name: prometheus
    volumes:
      - ./prometheus/prometheus.yml:/etc/prometheus/prometheus.yml
      - /opt/monitor/rule:/etc/prometheus/rule
    ports:
      - "9090:9090"
    restart: always
    networks:
      - monitor-net

  grafana:
    image: grafana/grafana:latest
    container_name: grafana
    ports:
      - "3000:3000"
    volumes:
      - ./grafana/data:/var/lib/grafana
    restart: always
    networks:
      - monitor-net

  mysql:
    image: mysql:8.0
    container_name: mysql
    environment:
      MYSQL_ROOT_PASSWORD: root123
      MYSQL_DATABASE: monitor_demo
    ports:
      - "3306:3306"
    volumes:
      - ./mysql/data:/var/lib/mysql
      - ./mysql/conf.d:/etc/mysql/conf.d
    restart: always
    networks:
      - monitor-net

  mysql_exporter:
    image: prom/mysqld-exporter:latest
    container_name: mysql_exporter
    restart: always
    ports:
      - "9104:9104"
    command:
      - '--config.my-cnf=/etc/mysql_exporter/.my.cnf'
    volumes:
      - ./mysql_exporter/.my.cnf:/etc/mysql_exporter/.my.cnf:ro
    depends_on:
      - mysql
    networks:
      - monitor-net

  redis:
    image: redis:latest
    container_name: redis
    ports:
      - "6379:6379"
    restart: always
    networks:
      - monitor-net

  redis_exporter:
    image: oliver006/redis_exporter:latest
    container_name: redis_exporter
    ports:
      - "9121:9121"
    environment:
      - REDIS_ADDR=redis://redis:6379
    restart: always
    networks:
      - monitor-net

  node_exporter:
    image: prom/node-exporter:latest
    container_name: node_exporter
    restart: always
    ports:
      - "9100:9100"
    volumes:
      - /proc:/host/proc:ro
      - /sys:/host/sys:ro
      - /:/rootfs:ro
    command:
      - '--path.procfs=/host/proc'
      - '--path.sysfs=/host/sys'
      - '--path.rootfs=/rootfs'
      - '--collector.filesystem.ignored-mount-points=^/(sys|proc|dev|host|etc)($$|/)'
    networks:
      - monitor-net

  alertmanager: 
    image: prom/alertmanager:latest
    container_name: alertmanager
    ports:
      - "9093:9093"
    volumes:
      - ./alertmanager/alertmanager.yml:/etc/alertmanager/alertmanager.yml
    restart: always
    networks:
      - monitor-net

networks:
  monitor-net:
    driver: bridge
    

alertmanager.yml(邮件告警配置示例)

global:
  smtp_smarthost: 'smtp.qq.com:587'
  smtp_from: 'luokakale@qq.com'
  smtp_auth_username: 'luokakale@qq.com'
  smtp_auth_password: '******'  # 这是 QQ 邮箱授权码

route:
  receiver: 'email'
  group_wait: 10s
  group_interval: 30s
  repeat_interval: 30m

receivers:
  - name: 'email'
    email_configs:
      - to: 'luokakale@qq.com'
        send_resolved: true

prometheus.yml(Prometheus 主配置文件)

global:
  scrape_interval: 5s    # 每 5 秒抓取一次指标

rule_files:
  - "/etc/prometheus/rule/*.yml"

alerting:
  alertmanagers:
    - static_configs:
        - targets: ['alertmanager:9093']

scrape_configs:
  - job_name: 'monitor-demo'
    metrics_path: '/actuator/prometheus'
    static_configs:
      - targets: ['43.142.149.91:8888']
  - job_name: 'redis-exporter'
    static_configs:
      - targets: ['43.142.149.91:9121']
  - job_name: 'node-exporter'
    static_configs:
      - targets: ['43.142.149.91:9100']
  - job_name: 'mysql-exporter'
    static_configs:
      - targets: ['mysql_exporter:9104']

说明:

  • 通过 rule_files 加载报警规则目录;
  • alerting.alertmanagers 配置通知地址;
  • scrape_configs 配置要采集的服务指标源(比如 Prometheus 自己、MySQL Exporter);

最后絮絮念

到这里,我们就完整搭建了一套 Prometheus + Alertmanager 的监控告警体系,整体流程也已经跑通了:

在上一篇 中,我们先聊了为什么还需要自己搭建监控报警系统,不是云厂商都自带了吗?其实很多中小公司没有专职运维,再加上云上的监控功能有限,不够灵活,很多时候还是得我们自己搭一套更细致、更好用的监控系统。

接着,我们就从 0 开始搭建了 Prometheus,把告警规则按类型分成了不同的 .yml 文件:系统类(比如 CPU、内存、磁盘)、组件类(比如 Redis、MySQL)、业务类(比如下单失败率)、实例类(服务是否存活),并结合实际写了 PromQL 表达式,搭出了一套清晰、可维护、结构分明的报警规则体系

这一整套流程,从 Prometheus 采集监控指标 → 触发报警规则 → Alertmanager 发送通知 → 邮箱或 IM 工具接收告警消息,构成了一个闭环的告警链路

部署完这套体系之后,我们就基本可以第一时间掌握系统运行状况,比如:

  • 某个接口出错率暴涨
  • 某台机器 CPU 打满了
  • Redis 实例挂掉了
  • 某个服务不再对外提供响应

这些异常情况,都会通过告警系统第一时间通知我们,大大提升了问题发现和响应的效率。

为什么要自己搭建呢?

很多同学在刚开始接触 Prometheus + Alertmanager 的时候,都会有这样的疑问:

“我们用的是云服务器,不是已经自带监控了吗?为什么还要自己搭一套?”

这个问题看似合理,但放到真实的公司场景里就会有很大的不同

  • 很多中小公司没有专职运维,技术同学往往要自己写配置、部署服务、查日志、处理线上 bug,自建监控成了“刚需”。
  • 云厂商的监控虽然方便,但太“通用” ,很多时候我们想要精细化地监控业务异常(比如:下单失败率升高、某个版本接口 RT 异常)就无能为力了,PromQL 表达式写不了、告警逻辑无法灵活定义
  • 云厂商更关注“机器是否存活”,但我们更关心“业务是否正常” ,业务告警、组件告警、跨服务的链路问题,是云监控覆盖不到的。
  • 一旦业务进入集群部署、多地部署(比如测试环境、本地环境、海外节点、客户私有部署),云厂商的监控根本看不到这些服务状态,只能靠我们自己部署监控体系。
  • 有些公司是私有化部署、内网隔离、不使用云的,这类场景更需要我们自己搭建 Prometheus + Alertmanager 来做监控告警。

所以我们自己搭建这套方案到底值不值得?

答案是非常值得。

  • 它开源免费,长期稳定可用,只要我们部署一次,基本维护成本很低。
  • 它灵活强大,适配各种业务和场景,规则、通知、指标全都可以定制。
  • 它贴近开发同学,谁写的服务谁加监控,出了问题自己能定位,不再“等运维”。

这其实就是我们作为后端工程师要掌握的核心能力之一——让你有一双“第二双眼睛”去实时感知系统状态,不用靠线上出问题、客户报 bug、领导问责,才意识到问题的存在。

我们可以把这一套方案理解成技术负责人的“预警雷达” ,不仅能保系统安全,也能让我们睡得更踏实。

后面如果我们需要继续完善,还可以加上:

  • 核心接口响应时间(RT)告警
  • 中间件连接数/QPS 报警
  • HTTP 5xx/4xx 报警
  • 用户行为异常监控(比如注册激增、退款异常)

甚至还可以结合告警做自动化运维动作(如异常自动降级、超时自动重启服务),形成一个闭环的“可观测性系统”。

到这一步,我们就真的把一套中台级别的监控系统跑通了。

更多架构实战、工程化经验和踩坑复盘,我会在公众号 「洛卡卡了」 持续更新。
如果内容对你有帮助,欢迎关注我,我们一起每天学一点,一起进步。